09_glava (1055397), страница 2
Текст из файла (страница 2)
Как ЗУ большой емкости гибкие диски обладают определенным преимуществом по сравнению с магнитными и перфорационными листами.
При помощи дисковода можно сразу попасть в любую часть диска.
На 3,5 дюймовом гибком мини диске можно
разметить1400000 восьми разрядных слов.
Объем памяти 1.400.000x8=11200000 бит 1,4 Мбайт.
9.6 Лабораторная работа “Постоянные программируемые запоминающие устройства”
Автор: Ломов И.А.
Описание лабораторной установки.
Лабораторный стенд содержит блок, на лицевой панели которого изображены схемы устройства памяти для исследований. Схема 1(рис.9.9) представляет внутреннюю структуру ППЗУ с организацией 4*4. оно имеет двухразрядный вход А0-А1. сигналы высокого уровня создаются нажатием кнопок S1 и S2. Адресные сигналы 002, 012, 102, 112 дешифруются и активизируют соответственно адресные линии 0, 1, 2 или 3.
Запоминающей матрицей ППЗУ является диодная матрица, возможности запоминания которой отвечают ее организации - четыре четырехразрядных слова. Программирование каждого бита осуществляется ключом. При замкнутом положении ключа записан бит, равный единице.
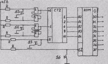
Схема 2 (рис.9.10) содержит запрограммированное ПЗУ с организацией 32х8, вход которого имеет Z-состояние. Пятиразрядный адресный сигнал на ПЗУ подается от реверсивного двоичного счетчика СТ2.
рис.9.10
Схема управляется сигналами при нажатии следующих кнопок:
S3 - прибавление к числу на счетчике единицы;
S4 - вычитание из числа на счетчике единицы;
S5 - очищение счетчика, т.е. приведение его содержания к состоянию ООООО2;
S6 - перевод выхода ПЗУ из Z-состояния в информационное.
Изменение содержания счетчика СТ2 по командам (+ 1) и (- 1) происходит при переходе этих сигналов от низкого уровня к высокому. Для исключения влияния дребезга контакта кнопок эти сигналы формируются как фронт выходного сигнала RS-триггера.
Дребезгом называется неоднократное замыкание контактов, вызванное упругими колебаниями. Силовая техника, глаз человека не замечает их. Быстродействующая электронная техника может сосчитать их как полезные. Применение RS-триггера в таких случаях является общепринятым. Используется его свойство переключаться по повторяющемуся управляющему сигналу только один раз (рис. 9.11).
рис.9.11
На стенде наличие всех сигналов высокого уровня показывается красными светоизлучающими диодами. Зеленые диоды показывают наличие низкого уровня бита слова данных ПЗУ в схеме 2 при нахождении его выхода в информационном состоянии. Схема включения диодов показана на рис. 9.12. При нахождении ПЗУ в Z-состоянии у всех пар светодиодов отключается питание.
рис.9.12
Стенд имеет выключатель напряжения питания и переключатель его на схему 1 или схему 2.
ЗАДАНИЕ И ПОРЯДОК ВЫПОЛНЕНИЯ РАБОТЫ
1. Ознакомиться с лабораторной установкой. Выяснить назначение управляющих ключей и кнопок. Изучить схемы, предназначенные для исследования.
2. Получить разрешение преподавателя на включение питания блока для исследования схемы 1. До проведения опыта подготовить .в отчете две таблицы по форме табл. 3.
3. Установить на диодной матрице исходное состояние: запись всех бит информации в 1. Подачей адресных сигналов кнопками S1 и S2 убедиться в записи всех четырех слов данных как 11112
Результаты опыта занести в табл. 3 отчета.
Таблица 3.
| Адрес2 | Выходной сигнал2 |
| 00 | |
| 01 | |
| 10 | |
| 11 |
4. Отключить питание. Запрограммировать диодную матрицу на выдачу четырех цифровых сигналов, являющихся двоично-десятичным кодом номера текущего года. Включить питание. Установить при помощи кнопок S1 и S2 соответствующие адресные сигналы, считать из этого ПЗУ выходные сигналы. Результат записать в табл. 3 отчета.
5. Вычислить значение прямого кода номера текущего года. Записать этот код в диодную матрицу. Установить соответствующие адресные сигналы.Считать из ПЗУ выходные сигналы и занести их в табл. 3 отчета.
6. Выполнить чертеж матрицы ПЗУ с указанием на ней записанной по опыту п.5 информации. Для указания записи единицы применить условное обозначение - наличие черточки около пересечения соответствующих адресной линии данных .
7. Для проведения опыта считывания информации из ПЗУ по схеме 2 занести в отчет табл. 4 для записи 32 слов данных.
таблица 4.
| Счет10 | Адрес2 | Слово2 | Четность | Код16 | Символ |
| 0 | 00000 | ||||
| 1 | 00001 | ||||
| … | |||||
| … | |||||
| 31 | 11111 |
8.Переключить питание на схему 2. Провести считывание 32 слов данных ПЗУ, начиная с адреса 000002. Записать биты слов данных в таблицу. Проверить четность едениц в записанных словах данных.
9.Перевести считанные семибитовые коды D6, D5, D4, D3, D2, D1, D0 в шестнадцатеричную систему и, используя табл.2, записать в табл.4 отчета соответствующие кодам символы.
10.Найти неверно считанный бит в слове с нечетным количеством единиц. Написать в отчёте, каким это слово данных должно быть.
СОДЕРЖАНИЕ ОТЧЕТА.
Отчет должен начинаться с указания наименования работы. Необходимо указать фамилию и инициалы исполнителя отчёта, номер группы и дату исполнения.
В отчете должна быть вычерчена схема 1 изучаемой ППЗУ, а также результаты опытов в соответствии с заданием п.3-5.
Выполнить в соответствии с п.6 задания чертеж, иллюстрирующий организацию изучаемого ППЗУ с записанной в него информацией.
Вычертить схему 2 опытов и представить данные считывания информации из ПЗУ в форме табл.4 в соответствии с п.7-10 задания.
.
.
















