044-045 (1085814)
Текст из файла
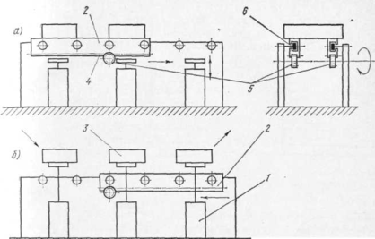
чают конвейеры с движущейся рамкой (рис. 13.20). Детали 1 и 2 рамкой 4 приподнимаются над поверхностью стеллажа 3, перемещаются на шаг и опускаются, а рамка возвращается в исходное положение. Передачу деталей с одного такого конвейера на другой можно осуществлять непосредственно (рис. 13.21,а) или с помощью автоматически действующего накопителя. Во втором случае каждый из участков линии продолжает работать при оста-
н
овке соседнего. Накопитель действует следующим образом (рис. 13.21,6). Деталь 2 с шагового конвейера 1 подается в накопитель, выполненный в виде двух движущихся транспортерных лент о. Детали накапливаются, упираясь друг в друга, и удерживаются на месте отсекателем 4. Рамка конвейера 5 приподнимает очередную деталь и подает ее на выполнение очередной технологической операции. Остальные детали в накопителе смещаются на один шаг. В некоторых типах шаговых конвейеров (рис. 13.22) на каждой позиции устанавливают подъемные столы 1. После перемещения деталей 3 на шаг
посредством подвижных направляющих 2 (рис. 13.22,6). столы 1 с деталями 3 поднимаются и направляющие 2 возвращаются в исходное положение. Движение направляющих 2 с зубчатыми рейками 4 по опорным роликам 6 задается вращением шестерен 5, приводимых от общего вала.
Своеобразным шаговым конвейером для передачи с одной позиции на другую являются поворотные столы или барабаны. Для
шагового поворота на заданный угол обычно используют мальтийский механизм.
Схема механизма показана на рис. 13.23. Шестерня 5 вращается непрерывно, шестерня 3 сцеплена с ней и свободно сидит на
Р
ис. 13.22. Шаговый конвейер с подъемными столами: а — столы опущены; б — столы подняты
валу 4 кривошипа 6 мальтийского креста. Включение кулачковой муфты 2 осуществляется кратковременным перемещением упора 1 вправо. При этом вал 4 совершает только один оборот, так как выступ муфты 2 набегает на скос возвратившегося в исходное положение упора 1 и муфта включается. В результате поворота вала 4 на один оборот планшайба с пазами мальтийского креста 11 поворачивается на шаг вместе со столом 10. Освобождение от фиксатора 9 перед поворотом и закрепление после поворота осуществляется кулачком 7 посредством рычага 8.
Для подачи деталей на шаговый конвейер по 1 шт. в ориентиро-
Характеристики
Тип файла документ
Документы такого типа открываются такими программами, как Microsoft Office Word на компьютерах Windows, Apple Pages на компьютерах Mac, Open Office - бесплатная альтернатива на различных платформах, в том числе Linux. Наиболее простым и современным решением будут Google документы, так как открываются онлайн без скачивания прямо в браузере на любой платформе. Существуют российские качественные аналоги, например от Яндекса.
Будьте внимательны на мобильных устройствах, так как там используются упрощённый функционал даже в официальном приложении от Microsoft, поэтому для просмотра скачивайте PDF-версию. А если нужно редактировать файл, то используйте оригинальный файл.
Файлы такого типа обычно разбиты на страницы, а текст может быть форматированным (жирный, курсив, выбор шрифта, таблицы и т.п.), а также в него можно добавлять изображения. Формат идеально подходит для рефератов, докладов и РПЗ курсовых проектов, которые необходимо распечатать. Кстати перед печатью также сохраняйте файл в PDF, так как принтер может начудить со шрифтами.















