[11] Методы Выращивания Кристаллов В Электронной Технике (987513), страница 25
Текст из файла (страница 25)
Вертикальные реакторы обеспечивают наилучшие условия для равномерности нагрева подложек и однородности по составу поступающей парогазовой смеси. Нагрев может осуществляться с помощью внешнего высокочастотного индуктора, нагревающего графитовый держатель подложек, внешнего светового источника или внутреннего резистивного нагревателя, при этом стенки реактора могут принудительно охлаждаться, уменьшая вероятность загрязнения подложек
Р
ис. 11.6.6. Типы реакторов: а, — горизонтальные; б — вертикальные
Вертикальные реакторы работают периодически, что является их серьезным недостатком, однако наличие в установке нескольких переключающихся реакторов упрощает проблему (пока, например, в одном из них идет наращивание пленок, другой разгружается и т. д.).
Легирование эпитаксиальных кремниевых структур производится с помощью элементов III и V групп, которые вводятся в процесс эпитаксии в виде летучих соединений. Наиболее пригодными из них являются хлориды и гидриды соответствующих элементов, в частности хлориды: РС13, AsCl3, SbС13, SbCl5, ВС13, ВВr3, а также фосфин РН3, арсин АsН3, диборан В2Н6, стибин SbH3, причем применение гидридов более предпочтительно.
Различают следующие основные методики легирования эпитаксиальных слоев: из парогазовых смесей, жидких лигатур и газового разряда.
При легировании из парогазовых смесей источником примеси является разбавленная смесь инертного газа с летучим гидридом, которая добавляется к основному потоку, поступающему в реактор.
В методе жидких лигатур в качестве источника легирующей примеси используется разбавленный раствор жидкого соединения этой примеси. Источник осаждаемого полупроводникового материала чаще всего—SiCl4. Этот метод удобен тем, что фиксирует заданное соотношение концентрацией примеси и основного вещества как в жидкой, так и в газовой фазе, независимо от расхода газа—носителя через испаритель. Обычно требуемая концентрация примеси невелика, поэтому в методе жидких лигатур используют растворы с относительным содержанием примеси 10-9—10-2, что обеспечивает уровень легирования 1014—1019 см-3.
Перспективным методом управления концентрацией примеси в эпитаксиальном слое при выращивании является электроискровое легирование, или метод газового разряда. В этом случае между электродами, находящимися в реакторе, создается искровой разряд, в процессе которого происходит распыление материала электродов. В качестве материала электродов для получения слоев кремния с электропроводностью n-типа используют сурьму, сплав Sb+0,1 %P или Sb+l%As.
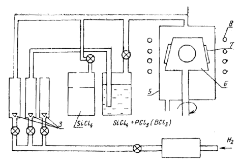
Для получения эпитаксиальных слоев с электропроводностью p-типа используют электроды из борида лантана LaB6, борида алюминия AlB12, карбида бора В4С. Концентрацию вводимых в газовую фазу примесей изменяют, регулируя частоту искрового разряда. Схема установки для эпитаксии кремния приведена на рис. 11.6.7.
Р
ис. 11.6.7. Схемы установки для эпитаксии кремния
Водород поступает в систему очистки, где он тщательно освобождается от примесей, проходя через катализатор (дожигание кислорода) и палладиевый (платиновый) фильтр. Поток водорода регулируется вентилем, причем его расход может контролироваться по поплавку ротаметра 3. В соответствующем барбатёре водород захватывает пары тетрахлорида кремния SiCl4, содержащие примесь, и парогазовая смесь поступает в реактор 5, где на подложкодержателе 6 расположены подложки 7. Подложкодержатель нагревается индуктором ВЧ-генератора 8 и может вращаться для сглаживания колебаний температурного поля и создания одинаковых условий роста для всех подложек.
11.6.3. Выращивание гетероэпитаксиальных пленок кремния
При гетероэпитаксии осуществляется ориентированный рост вещества на пластинке, материал которой очищается по своему химическому составу от наращиваемого слоя. Если пластина — изолирующий материал, то конечной целью гетероэпитаксии является обеспечение взаимной изоляции элементов структуры, формируемой в эпитаксиальном слое.
Наибольшее распространение получили гетероэпитаксиальные слои кремния на сапфире (Si—А12O3) и на шпинели (Si—MgO Al2O3).
Другой способ реализации такой структуры (пока еще не вполне совершенный) — нанесение кремния на аморфную подложку. Гетероэпитаксия на изолирующих пластинах применяется для создания мощных или высокочастотных микросхем, а также получила широкое применение в производстве МДП-структур (металл—диэлектрик—полупроводник). В начале главы мы уже рассмотрели вопросы сопряжения решеток при гетероэпитаксии и определили, что при наращивании кремния на сапфире наиболее часто реализуются следующие ориентационные соотношения: Si(100)//Al2O3(1012), Si(111)//А12O3 (0001) или Si(111)//А12O3(1010). При кристаллизации кремния на плоскостях шпинели (100), (110), (111) слои кремния имеют параллельную ориентацию (100), (110), (111) соответственно.
Рост пленок обычно ведут по хлоридной или гидридной технологии, однако при наличии в парогазовой смеси хлоридов слишком вероятно загрязнение пленки алюминием, выступающим в ней как акцепторная примесь. Наиболее часто употребляется гидридный (силановый) метод. Газовую очистку подложек проводят в атмосфере водорода при T=1100— 1200° С по реакции
2Н2+А12O3→А12O+2Н2O↑.
Скорость травления невелика, при 1200° С она составляет порядка v==3*10-3 мкм/мин и иногда температуру повышают до 1650° С (v=0,3 мкм/мин), что создает определенные технологические трудности. На начальной стадии образования гетероэпитаксиальной пленки, как уже говорилось, возникают центры кристаллизации (зародыши), затем происходит рост островков и их слияние в сплошную пленку. В дальнейшем рост пленки обусловлен процессом автоэпитаксии.
Верхний предел рабочих температур процесса наращивания составляет 1150—1170° С, так как при более высоких температурах из-за активного химического взаимодействия кремния и водорода с пластиной и образования вследствие этого летучих соединений алюминия на подложке образуется поликристаллическая пленка кремния. Для снижения уровня автолегирования рост пленок ведут на повышенных до 10 мкм/мин скоростях. С этой же целью вместо сапфировых применяют, как будет показано ниже, подложки из кристаллов шпинели.
Эффект автолегирования более резко выражен при наращивании пленки на сапфировые пластины и усиливается с повышением температуры процесса при условии постоянства скорости осаждения (рис. 11.6.8).
Д
ля ослабления эффекта автолегирования стремятся снизить температуру процесса и повысить скорость наращивания. Однако в силоновом методе это приводит, как правило. к снижению степени структурного совершенства пленки. Более радикальный путь лежит в использование химически менее активных материалов в качестве пластины, а также других методов наращивания пленки, например, метода МЛЭ (молекулярно-лучевой эпитаксии).
Рис. 11.6.8. Зависимость степени автолегирования от температуры
Гетероэпитаксиальные слои характеризуются высокой плотностью различных дефектов, таких, как дефекты упаковки, дислокации несоответствия и дислокации скольжения. Обнаружено, что плотность дефектов в слое обратно пропорциональна расстоянию от поверхности сапфировой подложки.
Более низкое структурное совершенство гетероэпитаксиальных слоев по сравнению с автоэпитаксиальными объясняется несоответствием типов кристаллических решеток слоя и подложки, химическим воздействием материала подложки и газовых смесей, процессами автолегирования, различием ТКР слоя и подложки.
11.6.4. Кремний на аморфной подложке
Известен способ формирования монокристаллических слоев кремния на изоляторе (КНИ), в котором используются не эпитаксиальные методы нанесения аморфного или поликристаллического кремния на подложку с их последующей перекристаллизацией. В качестве источника энергии, необходимой для перекристаллизации кремния, используется лазер или электронная пушка.
Лазерная перекристаллизация позволяет в перспективе уменьшить плотность дислокаций в граничном слое кремния до уровня ее в пленке кремния, полученной методом автоэпитаксии.
Р
ис. 11.6.9. Полосковый нагреватель-|
Метод получения КНИ-структур в настоящее время не нашел должного применения в технике, хотя существует принципиальная возможность использования его при изготовлении, солнечных элементов, интегральных схем и т.п.
Существует несколько методов получения КНИ-структур. В качестве исходной структуры может быть использована любая кремниевая подложка, покрытая слоем окисла или нитрида кремния, или подложка из кварцевого стекла. При использовании кремниевых подложек на поверхность наносят изолирующую пленку окиси кремния SiO2 и методом фотолитографии открывают, например на краю пластины, окно в кремниевой подложке. Затем эту структуру покрывают поликристаллической пленкой кремния толщиной 0,5 мкм с использованием способа нанесения из парогазовой фазы при пониженном давлении. Подвижный полосковый нагреватель, расположенный над областью открытого кремния (рис 11.6.9), обеспечивает расплавление поликристалла. От подложки, как от затравочного кристалла, монокристалл растет в боковом направлении вслед за перемещающимся нагревателем.
Этот способ позволяет проводить перекристаллизацию поликристаллических пленок на большой площади кристалла, например на всей поверхности подложки.
Другой метод получения КНИ предполагает формирование островков поликристаллического кремния на аморфной подложке и последующую их перекристаллизацию при сканировании лазерного луча. При использовании этого метода монокристаллической затравки не требуется.
Дальнейшее улучшение качества и технологии КНИ-структур связано с проведением дополнительных исследований и может привести к появлению новых методов разработки и изготовления приборов.
11.6.5. Некоторые свойства кремниевых эпитаксиальных пленок
Техническую проблему получения пленок в технологии микроэлектроники можно расчленить на две: получение пленок с высоким уровнем структурного совершенства, заданных размеров и чистоты, легированных выбранной примесью; контроль переходной области между подложкой и пленкой, по природе своей обладающей как повышенной концентрацией дефектов, так и свойствами, отличающимися от свойств материалов подложки и пленки. Принципиальное значение влияние переходного слоя имеет при создании р—n-переходов, особенно гетеропереходов и очень тонких пленок для создания новейших микросхем, их элементов на сверхрешетках пленок на диэлектрических подложках. Нельзя исключить из рассмотрения вопросы технологичности и экономичности предлагаемых технологий. Так, например, стоимость внедрения процесса электронной литографии на два порядка превышает стоимость комплекса технологического оборудования, и при этом в такой же степени возрастает время обработки подложки. Это является весьма существенным фактором в современном массовом производстве РЭА.
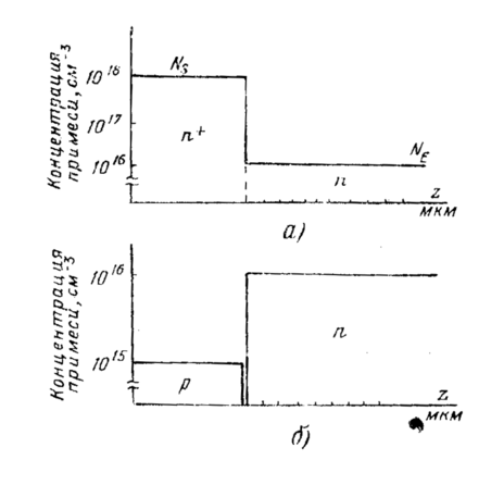
Рассмотрим проблему распределения примеси в эпитаксиальной пленке кремния. На рис. 11.6.10 показаны идеальные профили распределения примеси в эпитаксиальном слое n-типа на подложке p-типа и эпитаксиального слоя n-типа на скрытом n+-слое. Реальные профили распределения отличаются от идеальных по двум причинам. Первая из них связана с эффектом автолегирования, второй причиной является диффузия из подложки, идущая во время осаждения слоя и последующей высокотемпературной обработки.
Р
ис. 11.6.10. Идеальные профили распределения примеси
Окончательный профиль примеси можно представить как результат суперпозиции двух процессов: 1) взаимодействия беспримесного газа и легированной подложки; 2) взаимодействия беспримесной подложки и газа с примесью.
Экспериментально установлено, что первый процесс описывается уравнением















