Диффузия (987306), страница 9
Текст из файла (страница 9)
Гидридный метод выращивания эпитаксиальных слоев основан на третьей реакции пиролиза силана при температурах 1050—1100° С. Снижение температуры и отсутствие хлоридов заметно уменьшает последствия автолегирования. К недостаткам метода относятся сильная токсичность реагентов, взрывоопасность и возможность спонтанного протекания реакции разложения силана в газовой фазе. При протекании последней на подложку попадают агрегаты, состоящие чаще всего, из частиц аморфного кремния, что резко увеличивает дефектность растущей пленки. Спонтанный пиролиз усиливается с ростом температуры, концентрации силана в смеси, в присутствии следов воды Н2О или кислорода О2. Типичный режим осаждения по гидридному методу определяется температурой процесса в пределах 1050—1100° С, составом смеси (4% SiHl4+96% аргона, гелия или водорода), скоростью осаждения 0,2—2 мкм/мин.
Использование для получения эпитаксиальных слоев кремния реакций диспропорционирования или газотранспортных реакций в настоящее время не получило практического применения в промышленных масштабах, хотя знание их необходимо как для понимания процессов эпитаксиального роста в применяемых методах, так и для возможного получения пленок других важных для микроэлектроники материалов.
Реакция диспропорционирования также может реализовываться в открытом процессе, но она разработана для закрытых или ампульных процессов. Предположим, что необходимо получить кремниевую эпитаксиальную пленку по следующей реакции диспропорционирования:
Si+SiI4 ↔ 2SiI2
Для этого в кварцевую ампулу загружают кремнии Si и иод I2, ампулу откачивают и помещают в двухзоновую печь так, что одна ее часть с кремниевыми затравками находится при температуре Т1, а другая при T2 и содержит кремний, выполняющий роль источника, причем Т1>Т2. Особенностью реакции диспропорционирования является изменение направления реакции в зависимости от температуры. При Т2 она идет слева направо, при этом предварительно образовавшийся SiI4 взаимодействует с материалом источника, образуя неустойчивое газообразное соединение SiI2. За счет термодиффузионных потоков SiI2 диффундирует в область подложек, где реакция идет справа налево при температуре Т1. Вновь образовавшийся SiI4 опять диффундирует в область источника и т. д.
Обратим внимание, что в этом случае осаждение идет при сравнительно низких (порядка 1000° С) температурах, причем количество посторонних веществ, вводимых в систему. минимально, что снижает возможность загрязнения пленки. К тому же под довольно легко очищается предварительно. Тем не менее, трудность механизации, малая производительность ампульного метода являются серьезными недостатками.
Процесс выращивания эпитаксиальных пленок из газовой фазы обычно включает следующие основные этапы.
1. Подготовка пластин с выбранной ориентацией подложки и заданной степенью совершенства поверхности.
2. Очистка системы для выращивания от посторонних веществ.
3. Загрузка пластин в реактор.
4. Продувка реактора инертным газом и водородом.
5. Нагрев пластин и создание в реакторе условий их газового травления с целью очистки пластин и удаления нарушенного механической полировкой поверхностного слоя.
6. Создание условий для проведения режима осаждения пленок.
7. Подача реагентов для осаждения и (в случае необходимости) легирования эпитаксиальной пленки.
8. Прекращение подачи реагентов и продувка системы водородом.
9. Снижение по заданной программе температуры в реакторе до полного выключения нагрева.
10. Продувка системы инертными газами.
11. Разгрузка реактора.
В настоящее время ведутся интенсивные работы по созданию полностью автоматизированных систем, обслуживающих данный цикл в оптимальном режиме.
Оптимизация процесса эпитаксиального выращивания невозможна без детального рассмотрения движения смеси в реакторе. Для примера рассмотрим условия протекания потоков в простейшем горизонтальном реакторе, приведенном на рис. 11.6.5.
Р
ис. 11.6.5. Схема простейшего горизонтального реактора
Как видно из этого рисунка в реакторе в различных его точках существуют резко отличающиеся условия. Вблизи стенок образуются пограничные области, в которых скорости потоков, температура, концентрация реагентов могут значительно отличаться от величин, характерных для входящего потока смеси. Изучая кинетику нанесения пленок, мы должны рассмотреть процессы переноса реагентов через пограничные смеси к подложке и отвод от нее продуктов реакций.
Для достижения однородности осаждаемых пленок необходимо обеспечить одинаковые условия для всех подложек, что в рассматриваемом на рисунке реакторе практически невозможней
В эпитаксиальной технологии разработано несколько типов горизонтальных и вертикальных реакторов, схематически показанных на рис. 11.6.6 (а—горизонтальные типы реакторов, б — вертикальные типы реакторов).
Вертикальные реакторы обеспечивают наилучшие условия для равномерности нагрева подложек и однородности по составу поступающей парогазовой смеси. Нагрев может осуществляться с помощью внешнего высокочастотного индуктора, нагревающего графитовый держатель подложек, внешнего светового источника или внутреннего резистивного нагревателя, при этом стенки реактора могут принудительно охлаждаться, уменьшая вероятность загрязнения подложек
Р
ис. 11.6.6. Типы реакторов: а, — горизонтальные; б — вертикальные
Вертикальные реакторы работают периодически, что является их серьезным недостатком, однако наличие в установке нескольких переключающихся реакторов упрощает проблему (пока, например, в одном из них идет наращивание пленок, другой разгружается и т. д.).
Легирование эпитаксиальных кремниевых структур производится с помощью элементов III и V групп, которые вводятся в процесс эпитаксии в виде летучих соединений. Наиболее пригодными из них являются хлориды и гидриды соответствующих элементов, в частности хлориды: РС13, AsCl3, SbС13, SbCl5, ВС13, ВВr3, а также фосфин РН3, арсин АsН3, диборан В2Н6, стибин SbH3, причем применение гидридов более предпочтительно.
Различают следующие основные методики легирования эпитаксиальных слоев: из парогазовых смесей, жидких лигатур и газового разряда.
При легировании из парогазовых смесей источником примеси является разбавленная смесь инертного газа с летучим гидридом, которая добавляется к основному потоку, поступающему в реактор.
В методе жидких лигатур в качестве источника легирующей примеси используется разбавленный раствор жидкого соединения этой примеси. Источник осаждаемого полупроводникового материала чаще всего—SiCl4. Этот метод удобен тем, что фиксирует заданное соотношение концентрацией примеси и основного вещества как в жидкой, так и в газовой фазе, независимо от расхода газа—носителя через испаритель. Обычно требуемая концентрация примеси невелика, поэтому в методе жидких лигатур используют растворы с относительным содержанием примеси 10-9—10-2, что обеспечивает уровень легирования 1014—1019 см-3.
Перспективным методом управления концентрацией примеси в эпитаксиальном слое при выращивании является электроискровое легирование, или метод газового разряда. В этом случае между электродами, находящимися в реакторе, создается искровой разряд, в процессе которого происходит распыление материала электродов. В качестве материала электродов для получения слоев кремния с электропроводностью n-типа используют сурьму, сплав Sb+0,1 %P или Sb+l%As.
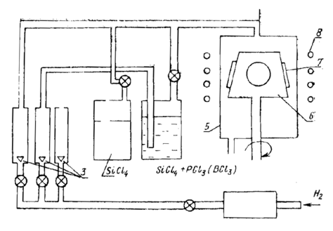
Для получения эпитаксиальных слоев с электропроводностью p-типа используют электроды из борида лантана LaB6, борида алюминия AlB12, карбида бора В4С. Концентрацию вводимых в газовую фазу примесей изменяют, регулируя частоту искрового разряда. Схема установки для эпитаксии кремния приведена на рис. 11.6.7.
Р
ис. 11.6.7. Схемы установки для эпитаксии кремния
Водород поступает в систему очистки, где он тщательно освобождается от примесей, проходя через катализатор (дожигание кислорода) и палладиевый (платиновый) фильтр. Поток водорода регулируется вентилем, причем его расход может контролироваться по поплавку ротаметра 3. В соответствующем барбатёре водород захватывает пары тетрахлорида кремния SiCl4, содержащие примесь, и парогазовая смесь поступает в реактор 5, где на подложкодержателе 6 расположены подложки 7. Подложкодержатель нагревается индуктором ВЧ-генератора 8 и может вращаться для сглаживания колебаний температурного поля и создания одинаковых условий роста для всех подложек.
11.6.3. Выращивание гетероэпитаксиальных пленок кремния
При гетероэпитаксии осуществляется ориентированный рост вещества на пластинке, материал которой очищается по своему химическому составу от наращиваемого слоя. Если пластина — изолирующий материал, то конечной целью гетероэпитаксии является обеспечение взаимной изоляции элементов структуры, формируемой в эпитаксиальном слое.
Наибольшее распространение получили гетероэпитаксиальные слои кремния на сапфире (Si—А12O3) и на шпинели (Si—MgO Al2O3).
Другой способ реализации такой структуры (пока еще не вполне совершенный) — нанесение кремния на аморфную подложку. Гетероэпитаксия на изолирующих пластинах применяется для создания мощных или высокочастотных микросхем, а также получила широкое применение в производстве МДП-структур (металл—диэлектрик—полупроводник). В начале главы мы уже рассмотрели вопросы сопряжения решеток при гетероэпитаксии и определили, что при наращивании кремния на сапфире наиболее часто реализуются следующие ориентационные соотношения: Si(100)//Al2O3(1012), Si(111)//А12O3 (0001) или Si(111)//А12O3(1010). При кристаллизации кремния на плоскостях шпинели (100), (110), (111) слои кремния имеют параллельную ориентацию (100), (110), (111) соответственно.
Рост пленок обычно ведут по хлоридной или гидридной технологии, однако при наличии в парогазовой смеси хлоридов слишком вероятно загрязнение пленки алюминием, выступающим в ней как акцепторная примесь. Наиболее часто употребляется гидридный (силановый) метод. Газовую очистку подложек проводят в атмосфере водорода при T=1100— 1200° С по реакции
2Н2+А12O3→А12O+2Н2O↑.
Скорость травления невелика, при 1200° С она составляет порядка v==3*10-3 мкм/мин и иногда температуру повышают до 1650° С (v=0,3 мкм/мин), что создает определенные технологические трудности. На начальной стадии образования гетероэпитаксиальной пленки, как уже говорилось, возникают центры кристаллизации (зародыши), затем происходит рост островков и их слияние в сплошную пленку. В дальнейшем рост пленки обусловлен процессом автоэпитаксии.
Верхний предел рабочих температур процесса наращивания составляет 1150—1170° С, так как при более высоких температурах из-за активного химического взаимодействия кремния и водорода с пластиной и образования вследствие этого летучих соединений алюминия на подложке образуется поликристаллическая пленка кремния. Для снижения уровня автолегирования рост пленок ведут на повышенных до 10 мкм/мин скоростях. С этой же целью вместо сапфировых применяют, как будет показано ниже, подложки из кристаллов шпинели.
















