mekhanikaiichast (822398), страница 5
Текст из файла (страница 5)
Уравнение (2) описывает плоскую гармоническую волну, распространяющуюся вдоль оси x в положительном направление этой оси. Уравнение волны распространяющейся в отрицательном направление х имеет вид.
В случае произвольного направления, определяемого вектором
это уравнение имеет вид
где
– волновой вектор, модуль его
, а направлен он перпендикулярно фронту волны.
Для волн справедлив принцип суперпозиции. При их сложении результирующие колебания частиц среды являются геометрической суммой колебаний, которые они совершают в каждый из волн. То есть волны складываются, не оказывая влияния друг на друга.
При сложении двух или более волн может наблюдаться интерференция волн. Явление интерференции заключается в том, что при сложении волн в некоторых точках колебания усиливают, а в некоторых ослабляют друг друга. Точки, в которых усиление максимально, называются точками максимумов интерференции, а точки с максимальным ослаблением – точками минимумов. Картина чередующихся максимумов и минимумов колебаний называется интерферентной картиной, а область пространства, где это наблюдается, областью интерференции.
Не для всяких волн при их сложении наблюдается явление интерференции. Волны, для которых это реализуется, называются когерентными. Волны когерентные, если их разность фаз колебаний, в любой точке среды в области интерференции не зависит от времени. Это выполняется в случае, если их частоты равны, а разность начальных фаз не зависит от времени, при этом волны должны быть одинаковой природы.
Интересен случай, когда складываются две плоские когерентные волны с одинаковыми амплитудами распространяющиеся навстречу друг другу.
Уравнение этих волн, в соответствии с формулами (2) и (4), имеют вид (φ0 положим равным 0):
Смещение ξ точек среды при сложении этих волн сумма ξ1 и ξ2.
Видим, что в результате сложения прекращается процесс распространения колебаний, бегущие волны исчезают (в аргументах cos отсутствует аргумент бегущей волны
), поэтому полученную волну называют стоячей. Каждая точка колеблется вблизи положения равновесия с частотой ω колебаний в складывающихся волнах и амплитудой
зависящей от координаты х. В точках, где |coskx| достигает максимума, амплитуда колебаний максимальна и равная 2А.
Эти точки называют пучностями волны. Координаты пучностей хП
находятся из условия |coskxП|=1.
Оно выполняется, если
Из формулы (7) следует, что расстояние между соседними пучностями равно половине длины волны λ. Действительно
Точки, в которых |coskx|=0, не совершают колебаний, т.к. амплитуда колебаний в этих точках равна 0. Их называют узлами. Из условия
|coskx|=0
Откуда для координат узлов получим формулу
Легко показать, что, как и в случае пучностей, расстояние между соседними узлами равно
.
Таким образом, в стоячей волне есть два типа точек характерных только для такой волны, это узлы и пучности. Расстояния х между соседними узлами или пучностями равно
. Это можно использовать для экспериментального определения длины волны λ. Измерив х, находим λ по формуле:
λ=2х . (9)
Из формулы (6) следует, что в промежутке между двумя соседними узлами все точки колеблются в одинаковой фазе. При переходе через узел фаза колебаний меняет знак, так как меняет свой знак coskx.
Отсюда следует, что все точки одновременно проходят положение равновесия. При этом скорость их максимальна и вся энергия колебаний будет кинетической энергией. Сосредоточена она в основном в пучностях, так как в этих точках скорость наибольшая. При максимальном смещении точек от положения равновесия вся энергия волны – это энергия упругой деформации. Сосредоточена она преимущественно в узлах, так как там деформация максимальная. Кинетическая энергия в этом моменте равна нулю. Такая перекачка энергии из пучностей в узлы и обратно происходит дважды за период.
Рассмотрим процесс распространения колебаний в струне.
Струной называется нитевидное тело, радиус поперечного сечения которого много меньше длины. Кроме того, возникающие в результате деформаций внутреннее динамическое напряжения пренебрежимо малы по сравнению со статическим напряжением, обусловленным постоянной силой натяжения струны.
Строгая теория колебаний создана для идеальной струны: бесконечной нерастяжимой абсолютно гибкой нити, на которую действует постоянная растягивающая сила Т.
Если в какой либо точке струны возбудить поперечные гармонические колебания, то в ней возникает гармоническая поперечная бегущая волна, распространяющаяся в обоих направлениях от точки возбуждения. Скорость распространения волны в струне находится по формуле
где Т- сила натяжения струны, -масса единицы длины струны (погонная плотность).
Если струна конечная, то на концах происходит отражение подающей волны. Сложение подающей и отраженной волн при определенных условиях приведет к возникновению в струне стоячей волны. Накладываемые условия связаны со способом крепления концов струны. Из рассмотренной теории следует, что в случае одинаковых условий на концах струны, например, оба конца закреплены, стоячая волна возникает тогда, когда длина L струны будет равна целому числу значений
. При этом на концах будут как раз узлы смещения. То есть в этом случае справедливо соотношение
Частоты
, при которых оно выполняется, называются собственными частотами колебаний струны. Так как
(V-фазовая скорость бегущей волны), то
Наименьшая частота
называется основным тоном. Остальные носят название обертонов.
Если возбуждать в струне колебания, периодически действующей силой, приложенной в середине струны, то спектр возможных длин волн, такой системы будет дополнительно ограничен. По условию возбуждения в середине струны должна быть пучность смещения. В этом случае в струне могут возникать колебания основного тона и нечетных обертонов (3-го, 5-го, 7-го и т.д.), частоты которых находятся по формуле
Подставив в выражение (9) значение скорости V, из (5) получим:
Так как погонная плотность струны связана с плотностью материала струны ρ и площадью ее поперечного сечения соотношением
τ = ρS,
получаем окончательно:
Проведенный анализ колебаний струны строго справедлив для идеальной системы.
В реальном случае существует затухание волн, распространяющихся вдоль струны. При наличии затухания некоторое движение существует и в узлах, т.к. без этого движения была бы невозможна какая-либо передача энергии от одной точки струны к другой. Возникновения одновременно обертонов в струне (хотя и очень малых по амплитуде) так же приводит к отклонению от идеальности. Указанные эффекты ведут к небольшому «размытию» узловых точек, и только в местах закрепления концов струны строго находятся узлы смещения. Отклонение реальных систем от идеальности оказывается в большинстве случаев незначительным, и с достаточным приближением к ним применима теория идеальных струн.
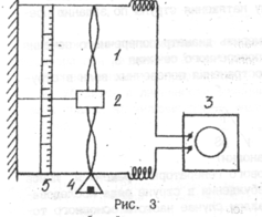
ЭКСПЕРИМЕНТАЛЬНАЯ УСТАНОВКА И МЕТОДИКА ИЗМЕРЕНИЙ
З
акрепленная в двух точках струна (рис. 3) своей средней частью находится между плюсами постоянного магнита 2. Подведение к струне переменного напряжения от звукового генератора 3 вызывает появление в ней переменного тока. Взаимодействие переменного магнитного поля струны с полем постоянного магнита приведет к появлению в струне вынужденных поперечных колебаний, частота которых равна частоте установленной на лимбе звукового генератора,
Сила натяжения струны Т изменяется е помощью груза 4 переменной массы. Если плавно менять частоту генератора, то при совпадении ее с одной из собственных частот колебаний струны в ней возникает стоячая волна. Об этом судят по устойчивой картине чередующихся узлов и пучностей. Число пучностей соотвествует номеру соответствующего обертона. Установка позволяет с помощью измерительной шкалы 5 непосредственно находить длину волны
колебаний, установившихся в момент резонанса, определяя расстояние между узлами стоячей волны на струне
.
ВНИМАНИЕ:
-
До выполнения работы необходимо ознакомиться с конструкцией
экспериментальной установки и работой ее узлов! -
Прогрев радиоаппаратуры не менее 10-15 минут!
-
Колеблющаяся струна не должна касаться полюсов магнита!
ВЫПОЛНЕНИЕ РАБОТЫ И ОБРАБОТКА РЕЗУЛЬТАТОВ
ЭКПЕРИМЕНТА
Упражнение 1
Экспериментальное определение скорости распространения поперечных волн в струне и сравнение ее с рассчитанной теоретически.
1.Установить постоянную силу натяжения струны по заданию преподавателя. Сила натяжения
равна силе тяжести
, действующей на подвешенный груз. Абсолютную погрешность
рассчитать по формуле
















