2.экон-техн.асп. (1171735), страница 2
Текст из файла (страница 2)
г. Робототехнические комплексы для штамповки из штучных заготовок на базе однокривошипных открытых прессов или на базе двухкривошипных прессов.
-
Для гибки и правки заготовок
а. Листоштамповочные (гибочные) и трубогибочные машины (оборудование механизируется разгрузкой-загрузкой)
б. Универсальные гибочные автоматы (для гибки из проволоки или узкой ленты)
-
Для холодной объемной штамповки (ХОШ)
а. Холодновысадочные автоматы для штамповки от прудка
б. Робототизированные комплексы на базе чеканочного пресса
-
Для горячей объемной штамповки (ГОШ)
а. Горячее - штамповочные автоматы (кольца, гайки)
б. Автоматизированные комплексы на базе КГШП
в. ГКМ с автоматической загрузкой
-
Для прессования пластмасс
а. Гидравлические пресс-автоматы
б. Многопозиционные прессы для листового материала
Цикловые диаграммы работы машин со средствами автоматизации
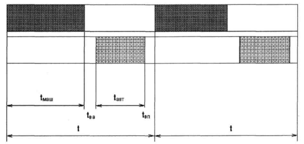
Автоматизация и механизация технологических процессов обработки давлением при использовании универсального оборудования осуществляется по линии оснащения его средствами автоматизации. При этом возможны три основных типа циклов автоматической работы: последовательный, совмещенный и комбинированный.
Последовательный цикл, характеризуется тем, что в нем все движения механизмов средств автоматизации и основные рабочие движения (ход ползуна) технологического агрегата (пресса) происходят последовательно. Пресс при последовательном цикле работает на единичных ходах с остановкой ползуна в крайнем верхнем положении.
При последовательном цикле возможно:
-
Комбинировать в любой последовательности различные движения средств автоматизации, что позволяет автоматизировать большинство операций штамповки, в том числе штамповку крупногабаритных деталей
-
устанавливать средства автоматизации и механизации на универсальные машины без модернизации последних,
-
комбинировать универсальные машины во вновь проектируемые и в действующие автоматические линии без синхронизации чисел ходов пресса
Недостатки:
-
Снижение производительности автоматизированных прессов, из-за того что продолжительность последовательного цикла является сумма периодов работы машины, средств автоматизации и периодов включения.
-
Трудности связанные с обеспечением надежности фиксации заготовок, когда один механизм закончил, а другой не успел начать движение.
-
тяжелые условия работы средств включения (муфты, тормоза) при каждом ходе.
Совмещенная цикловая диаграмма
Совмещенный цикл характеризуется тем, что движение средств автоматизации совмещены во времени с движением машин. Машина работает на автоматических ходах, без остановки в крайнем верхнем (заднем) положении.
Достоинство:
-
Максимальная производительность агрегата, определяющая его паспортными данными
-
легкие условия работы средств включения (муфты, тормоза) включаются только при пуске и остановки.
Недостатки:
-
Сложность его осуществления на машинах, находящихся в эксплуатации
-
Тяжелые условия работы средств автоматизации из-за больших динамических нагрузок, возникающих в связи с малой продолжительностью холостых ходов машины.
Комбинированная цикловая диаграмма
Комбинированный цикл - усовершенствованный последовательный цикл, работа пресса и средств автоматизации также проходят последовательно, однако часть движения средств автоматизации совмещена во времени с работой пресса, при этом исключаются потери времени на срабатывание систем управления. Комбинированный метод включает с себе многие преимущества совмещенного цикла, а производительность выше чем у последовательного.
Комбинированный метод включает с себе многие преимущества совмещенного цикла, а производительность выше чем у последовательного.
Полуавтомат - машины, самостоятельно выполняющая работы и часть вспомогательных операций (обычно кроме загрузки и выгрузки), работающие с автоматическим циклом для возобновления, которого требуется вмешательство оператора.
Автомат - самоуправляющая рабочая машина, которая самостоятельно выполняет все основные и вспомогательные операции и нуждается лишь в контроле и наладке, автоматический цикл повторяется без вмешательства оператора.
Автоматическая линяя - это система машин - автоматов, расположенных в технологическом поле деятельности и объединяется общими средствами управления, транспортировки и.т.д.
Производительность
В основе теории производительности машин и автоматов лежат следующие положения:
-
Любая работа для своего выполнения требует затрат времени и труда.
-
Производительным считается только то время, которое расходуется на основные процессы обработки (формообразование, контроль, сборку и т.п.) Все остальное время. Включая время на вспомогательные (холостые) ходы рабочего цикла и внецикловые простои - непроизводительно затраченное время - потери.
-
Идеальная машина - отсутствуют потери времени на холостой ход и постои (машина непрерывного действия, бесконечной долговечности и надежности).
-
Для производства любых изделий необходимы затраты овеществленного (прошлого) труда на создание средств производства и поддержки их работоспособности и живого труда на непосредственное обслуживание технологического оборудование.
-
Закономерность развития техники заключается в повышении затрат овеществленного (прошлого) труда и снижении живого труда на обслуживание оборудования при общем уменьшении затрат на единицу продукции.
-
При разработке технологических процессов любой процесс производства разлагается на отдельные составные элементы.
-
Производительность машины предела не имеет.
-
Автоматы и автоматические линии различного назначения имеют единую основу автоматизации, которая выражается в общности исполнительных механизмов и систем управления, в общих закономерностях производительности, надежности, экономической эффективности, в единых методах построения машин, агрегатирования, режимов обработки и т.п.
-
При оценке прогрессивности новой техники учитывается темпы роста производительности труда.
Виды затрат труда
Важнейшим фактором производительности труда являются затраты труда на создание, обслуживание и эксплуатацию рабочей машины. Они состоят:
-
Единовременные затраты овеществленного (прошлого) труда (капитальных затрат) - затрат для создания машин и средств автоматизации, здания, сооружений и т.д.
-
Текущие затраты прошлого труда - необходимые для производства продукции (затраты на основные и вспомогательные материалы, запасные части, электроэнергию, инструменты, топливо, смазку и т.п.)
Текущие затраты непрерывно растут пропорционально времени (количеству выпущенной продукции). Единовременные затраты (капитальные вложения) являются разовыми - носят постоянный характер.
-
Текущие затраты живого труда - затраты труда обслуживающих рабочих, которые используют средства производства создают материальные ценности.
Суммарные затраты за весь срок (N) действия средств труда
Т = Тп + N * (Тж + ТВр)
Производительность автоматических агрегатов и линий определяется при их непрерывной работе, без каких либо неполадок и остановок. Однако в действительности периоды бесперебойной работы чередуются с простоями - внецикловыми потерями.
По функциональным признакам внецикловые потери рабочих машин и автоматических линий подразделяются:
-
Простои по замене штампов - при необходимости замены инструмента, его регулировки, и подналадки в процессе работы.
-
Простои из-за неисправности оборудования - поломки, разрегулирования, износа деталей оборудования, (включает время на ремонт механизмов, замену изношенных деталей и узлов, получение запасных частей, ожидание наладчиков и ремонтных мастеров).
-
Простои по организационным причинам. Оборудование и механизмы работоспособны, но отсутствуют внешние условия для нормальной работы - нет заготовок, электроэнергии, отсутствуют обслуживающие рабочие и т.п.
-
Простои из-за выпуска бракованной продукции. Оборудование, инструмент и механизмы работоспособны, обеспечены внешние условия, но результаты работы не удовлетворяют условиям качества. Линии работают, готовой продукции нет - поэтому простой.
-
Простои при переналадке линии на выпуск новой номенклатуры изделия. Заменяются штампы, технологическая оснастка, переналаживаются механизмы.
Все рассмотренные простои делятся на собственные и организационно- технические.
Собственные - связаны с работой линии, определяются ее конструктивным совершенством, надежностью в работе, квалификацией обслуживающего персонала, а также простои по инструменту и оборудованию.
Организационно- технические - связанные с внешними причинами.
Таким образом, в зависимости от учитываемых факторов различают производительности:
-
Технологическая производительность Ам - идеальная производительность машины при непрерывном выполнении технологического процесса, без пауз на холостые ходы и внецикловые простои. Ам = 1 / tP.
-
Цикловая производительность Ац - производительность машины при условии обеспечения ее всем необходимым, т.е. при отсутствии простоев. Ац = 1 / Тц.
-
Техническая производительность АТ - производительность машины при условии обеспечения ее всем необходимым, с учетом лишь собственных потерь. Ат = 1 / (Тц + тс)
-
Фактическая производительность Аф -производительность реальной машины в реальных условиях эксплуатации с учетом всех потерь.
Аф = 1 / (Тц + Тп).
Все показатели производительности машин можно разделить на три вида:
-
показатели производительности действующего оборудования, определяемого путем его эксплуатации
-
показатели ожидаемой производительности, определяемые теоретическим прогнозированием оборудования.
-
показатели требуемой производительности, определяемые теоретически исходя из заданного функционального назначения по отношению как к действующему, так и проектируемому оборудованию.
Определение экономической эффективности
Под экономической эффективностью понимают такое совершенствование производства, которое приводит к повышению производительности труда или экономии затрат живого и овеществленного труда на единицу изготавливаемой продукции, также улучшение условий труда.
Годовой экономический эффект разность между суммами приведенных затрат по базовому и внедряемому варианту:
Эг = [ ( d + Ен K1 ) + ( С2 + Ен К2 )] * Lг
Lг - объем продукции за год,
C1, С2 - себестоимость сравниваемых вариантов,
K1, К2 - общие капиталовложения сравниваемых вариантов,
Ен - отраслевой нормативный коэффициент сравнительной экономической эффективности.
В машиностроении при расчете новых технологических процессов с частичной заменой оборудования, с частичной механизацией и автоматизацией Ен = 0.33 (срок окупаемости 3 года), а при расчете принципиально новых технологических процессов комплексной механизацией и автоматизацией Ен = 0.2 (срок окупаемости 5 года).
Источники повышения экономического эффекта:
а. Повышение производительности труда
б. Повышение производительности оборудования
в. Экономия материалов и энергии
г. Повышение качества продукции - уменьшение потери от брака
д. Улучшение условий труда, технической безопасности и т.д.
Экономическая эффективность автоматизации уменьшается в случае:
а. При увеличении стоимости оборудования (увеличивается срок окупаемости)
б. При низкой надежности оборудования
в. При дорогом обслуживании.
















