11 (682880), страница 3
Текст из файла (страница 3)
Проволочные чувствительные элементы имеют ряд недостатков, поэтому в настоящее время созданы чувствительные элементы на носителях, где функции терморезистора и нагревателя разделены частично или полностью.
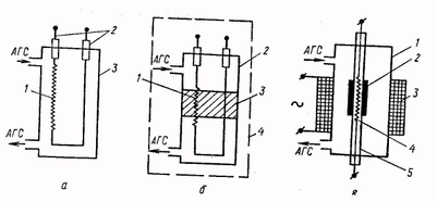
Измерительные ячейки термохимического газоанализатора приведены на рис. 3.
Р
ис. 3. Измерительные ячейки термохимического газоанализатора:
а — без катализатора: 1 — платиновая нить; 2 — держатель; 3 — измерительная ячейка;
б — чувствительный элемент расположен в катализаторе: 1 — чувствительный элемент; 2 — измерительная ячейка; 3 — катализатор; 4 — термостат;
в — чувствительный элемент расположен в керамической трубке; 1 — камера; 2 — катализатор; 3—электрическая спираль; 4 — чувствительный элемент; 5 — керамическая трубка
В ячейке (рис. 3, а) проба АГС проходит через измерительную ячейку 3, в которой размещен ЧЭ в виде платиновой нити 1, укрепленной на держателях 2. Платиновая нить нагревается электрическим током до температуры, при которой происходит реакция. Выделившаяся теплота сгорания повышает температуру нити, увеличение температуры пропорционально концентрации определяемого компонента. Повышение температуры измеряется по изменению сопротивления нити, включенной, как правило, в схему электрического четырехплечего моста.
В ячейке (рис. 3, б) предусмотрено использование катализатора 3, в котором размещен ЧЭ 1. Обычно такая измерительная ячейка 2 размещается в термостате 4. При протекании пробы АГС через измерительную ячейку на катализаторе происходят соответствующая реакция, сопровождающаяся выделением тепла. Изменение температуры катализатора измеряется ЧЭ. Такой тип измерительной ячейки реализован в газоанализаторе ТХГ-5, где используются две измерительные ячейки: рабочая, через которую пропускают пробу АГС, и сравнительная с инертным газом.
Ячейка (рис. 3, в) представляет собой камеру 1, обогреваемую электрической спиралью 3. В камере расположена керамическая трубка 5, часть внешней поверхности которой покрыта катализатором 2. В керамической трубке находится ЧЭ 4, измеряющий ее температуру. Такой тип измерительной ячейки используют при создании газоанализатора на кислород в азоте.
Для обеспечения термохимического эффекта к пробе АГС прибавляют водород, являющийся вспомогательным газом для протекания реакции Н+1/2О2 = Н2О.
В измерительную ячейку помещена фарфоровая трубка, обогреваемая электрическим током. Каталитическое сжигание водорода происходит на измерительных спаях термостолбиков («10 термопар, соединенных последовательно).
Преимущества термохимического метода: высокая чувствительность и возможность определять концентрации практически всех горючих газов и паров. Недостатки — вероятность отравления чувствительного элемента каталитическими ядами, а также потребность во вспомогательном газе.
Многочисленные термохимические сигнализаторы и газоанализаторы используют для определения довзрывных концентраций горючих газов, а также горючих компонентов в отходящих газах тепловых объектов. Поскольку необходимым условием протекания окислительной реакции является наличие кислорода в пробе АГС, метод позволяет определять концентрацию молекулярного кислорода в смеси с горючими газами.
Газоанализаторы ВТИ-2, ГХЛ-1, ГХЛ-2.
Предназначены для раздельного определения концентрации кислотных газов (СО2 SО2, H2S и др.), кислорода и монооксида углерода, суммы непредельных углеводородов (СnH2n) и водорода в пределах от 0 до 100 % (об.). Кроме того, с помощью этих газоанализаторов определяют сумму предельных углеводородов (СnН2n+2).
Газоанализаторы ГХЛ-1 и ГХЛ-2 — новые объемно-химические газоанализаторы. В ГХЛ-1 предусмотрено использование сжатого воздуха для прокачки пробы АГС, в ГХЛ-2 — прокачка ручная.
По сравнению с ВТИ-2 эти газоанализаторы более удобны в эксплуатации, обеспечивают высокую точность анализа, позволяют снизить энергозатраты и время анализа.
Электрохимические методы
Из электрохимических методов анализа состава газов для определения концентрации молекулярного кислорода наибольшее распространение получили полярографический, кондуктометрический, кулонометрический и потенциометрический методы
анализа.
Полярографический метод
Основан на поляризации погруженного в электролит индикаторного или вспомогательного электрода при наложении напряжения от внешнего или внутреннего источника.
Под поляризацией электрода понимают изменение значения равновесного электродного потенциала при прохождении через электрод постоянного электрического тока. Интенсивность этого процесса оценивают по значению
, соответствующему разности между равновесным потенциалом и потенциалом поляризованного электрода.
Напряжение Е, приложенное к цепи, распределяется в ней в соответствии с законом Ома. Применительно к полярографической ячейке это означает, что в каждый данный момент значение налагаемого на электроды поляризующего напряжения равно сумме скачков потенциала на аноде
и катоде
, а также падению напряжения в растворе электролита Ir:
где I — ток, проходящий через полярографическую ячейку; r — сопротивление раствора электролита.
В зависимости от того, будет поляризующийся электрод катодом или анодом электролитической ячейки, причиной поляризации явятся различные восстановительные или соответственно окислительные процессы, которые вызовут сдвиг потенциала электрода соответственно в отрицательную или положительную сторону.
При поляризующемся аноде плотность тока сравнительно велика на катоде и очень мала на аноде. В этом случае потенциал анода
принимают за нуль и он служит началом отсчета для потенциала катода. Тогда предыдущее равенство можно записать следующим образом:
При малой силе тока (
А), протекающего через полярографическую ячейку, и сопротивлении раствора электролита, не превышающем несколько кОм, падение напряжения в растворе составит несколько мВ. Поэтому практически
Если обеспечить достаточно высокую электропроводность (малое сопротивление) раствора, то можно считать, что числовое значение поляризующего напряжения равно потенциалу поляризующего электрода.
При неполяризующемся катоде плотность тока сравнительно велика на аноде и очень мала на катоде. В этом случае потенциал катода принимают за нуль и он служит началом отсчета для потенциала анода. При анодной поляризации
т. е. потенциал анода зависит от напряжения, поданного на полярографическую ячейку.
Всякий процесс, в том числе и процесс поляризации электрода, может быть изображен в виде графика, на котором координаты соответствуют основным переменным, характеризующим ход этого процесса.
В полярографии такими переменными являются налагаемое на электроды напряжение и электрический ток, проходящий в цепи полярографической ячейки.
График, характеризующийся зависимостью тока от напряжения, называют вольт-амперной характеристикой. В полярографии такой график называют поляризационной кривой или полярограм-мой и описывают видоизмененным уравнением Нернста:
где Е — разность между равновесным потенциалом и потенциалом поляризованного электрода; R — газовая постоянная; Т—абсолютная температура; п — число электронов, участвующих в суммарной электрохимической реакции; F — число Фарадея; I — ток, проходящий через полярографическую ячейку; IД — диффузионный ток.
На рис. 4 представлена полярограмма раствора, содержащего один определяемый компонент. При наложении на электроды увеличивающейся разности потенциалов через электролит, в котором растворен определяемый компонент пробы АГС, протекает небольшой электрический ток. Однако при поляризации индикаторного электрода ток быстро увеличивается, достигает постоянного (предельного) значения, не зависящего от потенциала электрода.
Участок 1 полярограммы, на котором ток возрастает, называют полярографической волной, а участок 2 — площадкой диффузионного тока.
Рис. 4. Ампер-вольтняя характеристика полярографической ячейки
Рис. 5. Схема плолярографа:
1 — анод (слой ртути на дне ячейки); 2— электролит; 3 — катод (ртутный капельный электрод); 4 — микроамперметр; 5 — реостат; 6— источник питания
Потенциал электрода
при поляризующем токе, равном половине предельного тока
называют потенциалом полуволны. Потенциал полуволны — важная характеристика вещества, так как каждое вещество вследствие своих структурных особенностей восстанавливается при определенном его значении. По потенциалу полуволны определяют вид вещества, а по предельному току (высоте полярографической волны) — его концентрацию в растворе электролита полярографической ячейки.
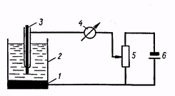
На рис. 5 изображена схема полярографа, состоящего из полярографической ячейки, устройства для подачи потенциала — источника питания 6, реостата 5 и микроамперметра 4.
Полярографическая ячейка представляет собой стеклянный сосуд с электролитом 2. В ячейке помещены два электрода: катод 3 и анод 1. Катод — ртутный капельный электрод — имеет малую поверхность, через которую при электрохимическом восстановлении протекают большие токи. Вследствие этого потенциал катода отличается от равновесного потенциала, необходимого для проведения электрохимической реакции, т. е. происходит поляризация катода.
В качестве анода (электрода сравнения) применяют хлор-серебряный, каломельный электроды или электрод с большой поверхностью, часто слой ртути 1, находящийся на дне ячейки. Большая поверхность электрода сравнения нужна для снятия явления поляризации.
Напряжение (2—4 В) от внешнего источника питания 6 через реостат 5 подается на ртутные электроды полярографической ячейки. Ток, проходящий через ячейку, измеряют микроамперметром 4, а напряжение, подаваемое на ячейку, регулируют перемещением движка на реостате 5 от нуля (крайнее нижнее положение) до максимума (крайнее верхнее положение).
При электролизе происходят следующие процессы: перенос деполяризатора из раствора на поверхность электрода, электрохимическая реакция, выделение конечных продуктов реакции на поверхность электрода или выделение их обратно в раствор.
Скорость электрохимической реакции зависит в основном от скорости переноса деполяризатора к поверхности электрода.
Перенос деполяризатора в растворе к электроду осуществляется диффузией, конвекцией и миграцией.















