ТЕОРИЯ К ЭКЗАМЕНУ-1 (1022073), страница 2
Текст из файла (страница 2)
-5I11 +17I22 – 2I33 = 10, -2I22 +5I33 = -8. Определитель системы:
=1009, подсчитаем токи: I11 =
. I22 = 0,224A, I33 = -1,51A. Ток в ветви
cm Icm = I11 – I22 = - 0,634 – 0,224 = - 0,86A. Ток в ветви am Iam = I22 – I33 = 0,224 + 1,51 = 1,734A.
-
Принцип и метод наложения.
Исходная формула:
. Чтобы составить, общее выражение для тока в к-ветви сложной схемы, составим уравнения по методу контурных токов, выбрав контуры так, чтобы к-ветвь входила только в один к-контур (это всегда возможно). Тогда ток в л-ветви будет равен контурному току Iкк. Каждое слагаемое представляет собой ток, вызванный в к-ветви соответствующей контурной ЭДС. Например, Е11∆к1 / ∆ есть составляющая тока к-ветви, вызванная контурной ЭДС Е11. Каждую из контурных ЭДС можно выразить через ЭДС ветвей Е1, Е2.., сгруппировать коэффициенты при этих ЭДС и получить выражение следующего вида:
. Это уравнение выражает собой принцип наложения.
Принцип наложения формулируется следующим образом: ток в k-ветви равен алгебраической сумме токов, вызываемых каждой из ЭДС схемы в отдельности. Этот принцип справедлив для всех линейных электрических цепей. Принцип наложения положен в основу метода расчета, получившего название метода наложения.
При расчете цепей данным методом поступают следующим образом: поочередно рассчитывают токи, возникающие от действия каждой из ЭДС, мысленно удаляя остальные из схемы, но оставляя в схеме внутренние сопротивления источников, и затем находят токи в ветвях путем алгебраического сложения частичных токов.
а методом наложения найти токи в
ветвях, определить мощности,
отдаваемые в схему источникам
тока и источником ЭДС, полагая
R1 = 2 Ом; R2 = 4 Ом; R3 = 6 Ом;
J = 5 А; E = 20 В.
Решение. Положительные направления токов в ветвях принимаем в соответствии с рис. а. С помощью схемы рис.б (источник ЭДС удален, и зажимы cd закорочены) найдем токи в ветвях от действия источника тока: I/1 = J =5A, I/2 = I/1R3 / R2 +R5 = 5*6 / (4+6) = 3A,
I/3 = 2A. Используя схему рис. в, подсчитываем токи в ветвях от действия источника ЭДС (зажимы ab разомкнуты, так как внутреннее сопротивление источника тока равно бесконечности): I"1 = 0; I"2 = I"3 = E / ( R2 + R3 ) = 2А. Результирующие токи в ветвях вычислим, алгебраически суммируя соответствующие частичные токи этих двух режимов: I1 = I/1 + I/2 = 5 + 0 = 5А; I2 = I'2 - I"2 = 3 - 2 = 1 А; Iз = I'3 + I"3 = 2 + 2 = 4А;
φa = φb + I2R2 + I1R1; Uab = 1*4 + 5*2= 14 В. Мощность, отдаваемая в схему источником тока, UabJ = 14*5 = 70 Вт. Мощность, отдаваемая в схему источником ЭДС, EI3 = 20*4 = 80 Вт. Уравнение баланса мощности:
.
-
Входные и взаимные проводимости ветвей. Входное сопротивление.
На рис.а изображена так называемая
скелетная схема пассивной цепи. На ней
показаны ветви и узлы. В каждой ветви
имеется сопротивление. Выделим в
схеме две ветви: m и k. Поместим в
ветвь m ЭДС Еm (других ЭДС в схеме
нет). Выберем контуры в схеме так,
чтобы k-ветвь входила только в k-контур, а m-ветвь — только в m-контур. ЭДС Еm вызовет токи в ветвях k и m: Ik = Emgkm, Im = gmm. Коэффициенты g имеют размерность проводимости. Коэффициенту с одинаковыми индексами (gmm) называют входной проводимостью ветви (ветви m). Он численно равен току в ветви m, возникшему от действия ЭДС Em = 1В (единичной ЭДС): Im = 1*gmm. Коэффициенты g с разными индексами называют взаимными проводимостями. Так, gkm есть взаимная проводимость к- и m -ветвей. Взаимная проводимость gkm численно равна току в k -ветви, возникающему от действия единичной ЭДС в m -ветви. Входные и взаимные проводимости ветвей используют при выводе общих свойств линейных электрических цепей и при расчете цепей по методу наложения. Входные и взаимные проводимости могут быть определены расчетным и опытным путями. При их расчетном определении составляют уравнения по методу контурных токов, следя за тем, чтобы ветви, взаимные и входные проводимости которых представляют интерес, входили каждая только в свой контур. Далее находят определитель системы А и по нему необходимые алгебраические дополнения:
gmm = ∆mm / ∆, gkm = ∆km / ∆. По формуле gkm может получиться либо положительной, либо отрицательной величиной. Отрицательный знак означает, что ЭДС Еm направленная согласно с контурным током в m-ветви, вызывает ток в k-ветви, не совпадающей по направлению с произвольно выбранным направлением контурного тока Iк по k-ветви.
При опытном определении gmm и gkm в m-ветвь схемы включают источник ЭДС Еm, а в k-ветвь — амперметр. Поделим ток Ik на ЭДС Еm и найдем значение gkm. Для определения входной проводимости ветви m(gmm) необходимо измерить ток в m-ветви, вызванной ЭДС Еm. Частное от деления тока m-ветви на ЭДС m-ветви и дает gnm.
Выделим m-ветвь, обозначив всю остальную часть схемы
(не содержащую ЭДС) некоторым прямоугольником (рис.). Вся cхема,
обозначенная прямоугольником, по отношению к зажимам ab обладает
некоторым сопротивлением. Его называют входным сопротивлением.
Входное сопротивление m-ветви обозначим RBXm. Тогда RBXm = Em / Im = 1 / gmm = ∆ / ∆mm.
Таким образом, входное сопротивление m-ветви есть величина, обратная входной проводимости этой ветви.
Пример. Определить входную g11 и взаимную g12
проводимости в схеме на рисунке. Решение. Контуры в схеме
выбраны так, что ветвь 1 (ветвь cbm) с источником ЭДС
Е1 входит только в первый контур, а ветвь 2 (ветвь са) с
источником ЭДС Е2 — во второй. Поэтому можно
воспользоваться определителем системы ∆ и алгебраическими
дополнениями ∆11 и ∆12, составленными по данным: R11 = 5+5+4=14 Om, R22 = 5+10+2=17 Om, R33 = 2+2+1=5 Om, R12 = R21 = -5 Om, R13 = R31 = 0, R23 = R32 = -2 Om, E11 = -10 V, E33 = -8 V. g12 = ∆12 / ∆ =
Ом-1 ≈ 0,025 См, g11 = ∆11 / ∆ = 0,081 Ом-1 .
-
Теорема взаимности.
Теорема формулируется следующим образом: для любой линейной цепи ток в к –ветви, вызванный источником ЭДС Еm, находящимся в m –ветви, Ik = Emgkm равен току Im в m –ветви, вызванному источником ЭДС Ek ( численно равный ЭДС Em ), находящимся в k –ветви, Im = Ekgmk. Доказательство: Так как Еm = Ek, а матрица симметрична, то Ik = Im.
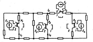
Пример. В схеме на рисунке переключатели
Р1 , Р2 , Р3 , Р4 могут находиться в первом или
во втором положении. Если они находятся в
положении 1, то в схеме включен только один
источник ЭДС Е4. Под действием ЭДС Е4
протекают токи I1 = 1,5А, I2 = 3A, I3 = 1А.
Найти ток U, если все переключатели находятся
в положении 2, полагая, что E1 = 20 В, E2 = 40 В, Е3 = 50 В, E4 =10 В.
Решение: Для определения тока I4 воспользуемся принципом наложения и принципом взаимности. Если бы в схеме был включен один источник ЭДС Е1 , = 10 В; а остальные (Е2 и Е3 ) отсутствовали, то в ветви 4 но принципу взаимности протекал бы сверху вниз ток в 1,5 А. Так как ЭДС Е1 = 20 В, то в ветви 4 протекает ток, равный 1,5*20/10 = 3 А. Аналогичным образом найдем токи в ветви 4 при включении источников ЭДС Е2 и Е3 и произведем алгебраическое сложение частичных токов (с учетом их направлении):
I4 = 1,5*20/10 + 3*40/10 – 1*50/10 = 10A.
-
Теорема компенсации.
Рассмотрим два варианта этой теоремы. В любой электрической цепи без изменения токораспределения сопротивление можно заменить: I) источником ЭДС, ЭДС которого численно равна падению напряжения на заменяемом сопротивлении и направлена встречно току в этом сопротивлении; 2) источником тока J, ток которого численно равен току в этом сопротивлении и имеет то же направление, что и ток I. Для доказательства теоремы компенсации выделим из схемы одну ветвь с сопротивлением R, по которой течет ток I, а всю остальную часть схемы условно обозначим прямоугольником ( рис. а ). Если в выделенную ветвь включить два одинаковых и противоположно направленных источника ЭДС Е, ЭДС которых равна падению напряжения на сопротивлении Р под действием тока I (Е = IR, рис. б ), то ток I в цепи от этого не изменится. Если φc = φa то точки а и с можно объединить в одну, т. е. закоротить участок ас и получить схему, в которой вместо сопротивления R включен источник ЭДС Е.
Схема, соответствующая второму
варианту теоремы, изображена на рис. г.
Чтобы прийти к ней, заменим
последовательно соединенные R и Е, на
участке ас (рис. б ) параллельным
соединением источника тока J = E / R = I и сопротивления R. Так как Uac = О, то ток через R будет отсутствовать и потому R можно удалить из схемы. Если ЭДС Е участка bc включить в состав источника тока, тo получим схему рис. г, где напряжение Uba = -IR.
Пример. На схеме рисунке а даны
значения R(Ом), ЭДС E (В) и токов
I(А). Заменить R3 источником ЭДС
и источником тока. Решение. На
рис.б изображена схема с источником
















