125916 (585539), страница 11
Текст из файла (страница 11)
В период раннего ухода за посевами нужно устанавливать наблюдение за появлением свекличной блошки и в случае ее обнаружения, необходимо обработать посевы с целью уничтожения этого вредителя. Своевременно должны уничтожаться и другие вредители, например, минирующая муха.
3.3.7 Уход за развитыми растениями
При обработке развитых растений, имеющих более четырех пар листьев, ставится задача поддержания плантации в рыхлом и чистом от сорняков состоянии. В это время начинается интенсивный рост корнеплода.
Зубовый рыхлитель в этот период обработки растений устанавливается на секции культиватора по направлению движения агрегата вершиной угла раствора боковых планок вперед (рис.3.11.а). В этом случае одновременно с рыхлением и вычесыванием сорняков зубья рыхлителя и опущенные в нижнее положение на поверхность почвы боковые планки рыхлителя выравнивают поверхность междурядья, подокучивают растения взрыхленной почвой и приваливают почвой всходы сорняков. Качество подокучивания растений зависит от мастерства вождения агрегата механизатором, скорости движения агрегата и его настройки. Междурядная обработка должна проводиться с большей защитной зоной - до 15 см, с одновременной подкормкой растений минеральными удобрениями. Минеральные удобрения вносят в почву при помощи подкормочных ножей 5 (рис.3.11б), которые устанавливают впереди зубового рыхлителя 2 и закрепляют на поперечных держателях секции культиватора.
В связи с тем, что защитная зона рядка увеличивается, отпадает необходимость применения щелевателей-направителей.
Завершающей операцией на плантации является окучивание, растений, выполняемое лапами-отвальчиками или окучивающими корпусами, а при их отсутствии - зубовыми рыхлителями.
1
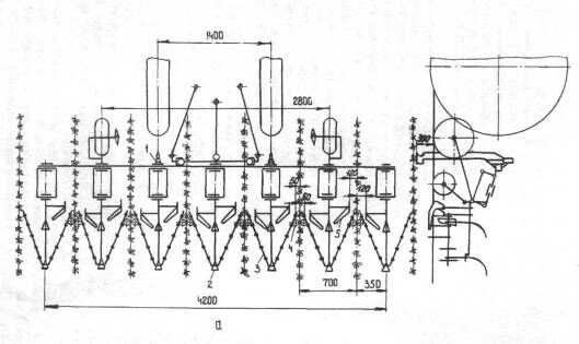
- щелеватель-направитель, 2 — нерабочие рыхлительные лапы, 3 - рыхлитель зубовый, 4 - раструб тукопровода, 5 - односторонняя лапа, 8 - стрельчатая лапа
Рисунок 3.10 - Схема расстановки рабочих органов агрегата на первых обработках всходов кормовой свеклы при большой (а) и малой (б) засоренности полей сорняками.
1
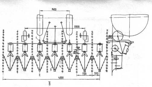
- стрельчатая лапа, 2 - рыхлитель зубовый, 3 - рыхлительная лапа-стабилизатор, 4 - нерабочая рыхлительная лапа, 5 - подкормочный нож
Рисунок 3.11 - Схема расстановки рабочих органов агрегата на обработке развитых растений кормовой свеклы без подкормки (а) и с поцкормкой (б):
3.3.8 Уборка и хранение
К уборке корнеплодов свеклы следует приступать с наступлением устойчивой прохладной погоды, Следует иметь в виду, что в этот период происходит интенсивное накопление массы корнеплодов и суточный прирост корнеплодов составляет 0,8.,.1,2 т/га.
Удаление и сбор ботвы осуществляют при помощи машин КИР-1,5Б, Обрезка ботвы ведется с таким расчетом, чтобы разрыв между ее удалением и уборкой корнеплодов был минимальным, один-два дня. Высоту среза ботвы устанавливают по наиболее выступающим корнеплодам.
Уборку корнеплодов проводят при помощи машины ККГ-1,4 или переоборудованными картофелеуборочными комбайнами КПК-2А.
Хранить корнеплоды можно в корнеклубнехранилищах или в буртах. Опыт хранения корнеплодов свеклы в СПК "Мир" Шатурского района Московской области показал, что корнеплоды можно качественно хранить в наземных буртах без устройства приточно-вытяжной вентиляции. Ширина бурта у основания около 3 м, высота 1,5 м, а длина 20..30 м. Бурт полностью укрывается соломой и до вершины засыпается землёй буртоукрывщиком БМ-100. Вершина бурта закрывается землёй при наступившей устойчивой морозной погоде.
3.4 Расчёт показателей технологической карты на возделывание и уборку кормовой свёклы в условиях СПК «Орловский»
Чтобы правильно организовать производство сельскохозяйственной продукции следует детально по операциям продумать технологию. При разработке технологии необходимо тщательно изучить условия производства, существующие способы механизации работ, основанные передовиками. Рассчитываемые графы представлены на листе «План механизированных работ» в графической части проекта.
В графу 1 «Наименование операции» - заносим операции технологии, выполняемые в определенной нами последовательности. При этом перечень выполняемых операций разработан с учётом передового опыта, зональной технологической карты и условий хозяйства.
В графу 3 «Объём работ в физических единицах» - заносим объём работ, который выполняется при проведении той или иной операции в га, т, ткм и т.д.
При разработке технологии возделывания кормовой свёклы в условиях СПК «Орловский» мы выполнили подбор средств механизации для устранения недостатков существующей технологии. При этом нами внесены следующие изменения в существующую технологию:
а) подобраны районированные, дающие наибольший урожай в районе сорта кормовой свёклы;
б) подобран лучший предшественник, дающий возможность осуществлять качественную осеннюю обработку и заправку почвы удобрениями;
в) предложен способ более качественной подготовки почвы с использованием разработанного почвообрабатывающего орудия;
г) разработана и предложена конструкция зубового рыхлителя.
д) разработана обоснованная система удобрений;
е) подобран рациональный состав машинно-тракторных агрегатов для каждой операции.
Полный перечень операций и используемых с-х машин для их выполнения приведён нами в технологической карте по предлагаемой технологии (см. приложение А-2) в графах 1, 9 и 10. содержание остальных граф определили следующим образом.
Календарные сроки выполнения работ (графа 4) приняли, исходя из существующего опыта возделывания свёклы в Брянской области и зональной технологической карты.
Сменную норму выработки определяли исходя из производительности агрегатов за час сменного времени (графа 15) [20] и справочника по нормированию ручных работ в растениеводстве.
Количество нормосмен в объёме работ (графа 16) определили по выражению 3.1
(3.1)
где nсм - количество нормо-смен в общем объеме работ на данной операции;
W - объем работ в физическом выражении, га, т, т∙км;
Wсм - сменная норма выработки в физическом выражении, га, т, к∙км.
Объем работ в условных эталонных гектарах определили по выражению 3.2.
, (3.2)
где Wу.э.- объем работ на данной операции в у. э. га;
Кч- часовая эталонная выработка трактора, у. э. га;
Тсм- продолжительность смены, ч.
Количество человек требуемых на выполнение сменной нормы (графы 13 и 14) определили исходя из количества людей, одновременно обслуживающих агрегат, если работа механизирована.
Затраты труда механизаторов, вспомогательных рабочих на весь объем работ на данной операции определили по выражению 3.3.
(3.3)
где Т - затраты труда механизаторов и вспомогательных рабочих во всём объёме операции, чел-ч;
n ч - число человек, одновременно выполняющих операцию.
Расход топлива и смазочных материалов (графа 16) расходуемых различными агрегатами при выполнении ими работы в 1 у э га определили из [17].
Общий объем топлива и смазочных материалов при выполнении каждой операции (графа 26) определили по выражению 3.4
, (3.4)
где Vтсм - объем топлива и смазочных материалов в физическом выражении, необходимый для конкретной работы, ц;
Qтсм - расход ТСМ конкретным трактором при выполнении им работы в 1 у.э. га.
Объем расходуемой электроэнергии (графа 31) определим исходя из общей мощности двигателей электроприводов используемых на каждой операции машин и суммарного времени их работы [18].
Все данные сведены нами в план работ по возделыванию кормовой свёклы, представленный в графической части проекта
Экономические показатели технологической карты определены нами в разделе 6.
3.5 Разработка операционно-технологической карты на междурядную обработку кормовой свёклы
3.5.1 Агротехнические требования
При послевсходовой междурядной обработке свёклы предъявляются следующие требования: [19].
Допустимая скорость движения агрегата – 4…6 км/ч.
Должна быть обеспечена строгая прямолинейность движения агрегата, букеты не должны заваливаться землей.
Отклонения глубины рыхления почвы допустимы не более чем на 15 % от заданной. Поверхность взрыхленных междурядий должна быть ровной, нижний слой не должен выворачиваться на поверхность почвы.
Сорные растения должны быть полностью подрезаны. Повреждения и засыпка культурных растений землей не допускаются.
Ширина защитной зоны в зависимости от вида культур, развития растений и состояния почвы изменяется в пределах 4... 15 см. Отклонение от заданной ширины защитной зоны допускается не более ± 2 см.
Рыхление междурядий целесообразно сочетать с одновременной подкормкой растений порошковидными или жидкими удобрениями. Удобрения при подкормке вносят равномерно во все рядки с отклонением по массе не больше ± 8 % на глубину от 5 до 16 см и сбоку от рядка на расстоянии 10... 15 см, в зависимости от развития растений отклонение от заданной глубины допускается в пределах ± 2 см.
Число обработок должно быть таким, чтобы обеспечить содержание почвы в рыхлом и чистом от сорняков состоянии.
При работе с бритвенными лапами глубина рыхления не должна отклоняться от заданной более чем на 1 см, а при работе со стрельчатыми лапами при совместной установке с бритвами -на 2 см. Дно взрыхленного слоя почвы должно быть ровным.
Огрехи и пропуски при культивации не допускаются.
3.5.2 Комплектование агрегата
При довсходовом и послевсходовом рыхлении посевов желательно использовать гусеничные тракторы, так как у них меньшее давление движителей на почву. При междурядной обработке посевов рослых культур предпочтение отдают колесным тракторам, так как они меньше повреждают культурные растения. В этом случае необходимо учитывать соответствие колеи трактора с междурядьями культур.
3.5.3 Подготовка агрегата к работе
Трактор. Учитывая необходимость точного вождения агрегата в междурядьях, проверяют и регулируют механизм управления поворотом трактора: для колесных тракторов - расставляют колеса в соответствии со схемой посева или посадки, при этом проверяют и регулируют их сходимость, обеспечивая попарно одинаковое давление в шинах; устанавливают обтекатели, стеблеподъемники; при необходимости монтируют узкие гусеницы или колеса; в механизме навески вилки раскосов соединяют с продольными тягами через прорези для лучшего копирования рельефа поля по ширине захвата, а сами продольные тяги полностью блокируют от поперечных перемещений. Если навешенные машины.разгружают передний мост трактора, то для улучшения его управляемости к переднему брусу прикрепляют грузы. Для колесных тракторов устанавливают давление в шинах задних колес -0,10.,.0,12 МПа, передних – 0,27...0,29 МПа.
Рабочие машины. Подготовка к работе и регулировка машин производится на ровной, лучше всего бетонированной площадке.
Проверяют состояние всех узлов и деталей культиваторов и при необходимости заменяют или ремонтируют неисправные из них, подтягивают крепления. В соответствии с выбранной схемой обработки на секции культиваторов устанавливают необходимые рабочие органы. Носки и пятки стрельчатых лап, лап-бритв должны быть в одной плоскости, их перекрытие в зоне обработки допускаются не менее 4...5 см. Защитные зоны при мелких рыхлениях оставляют 8...10 см, а при более глубоких и поздних обработках -12...15 см.
Оптимальная глубина междурядных рыхлений колеблется в зависимости от погодных условий в пределах от 6 до 12 см. Шаровка посевов свеклы проводится односторонними бритвами на глубину 3...4 см. При букетировке посевов культиваторы оборудуют маркерами.
При установке культиватора на заданную глубину обработки под опорные колеса культиватора и колеса всех секций подкладывают подкладки толщиной на 2...3 см меньше заданной глубины обработки. При обработке на различную глубину толщину подкладок берут равной большей глубине обработки, также уменьшенной на 2...3 см. Грядили всех секций устанавливают горизонтально за счет изменения длины верхней тяги при помощи стяжной гайки. Горизонтальность грядиля проверяют замером расстояния от площадки до его заднего и переднего концов. Опускают рабочие органы на площадку и фиксируют в этом положении. Если глубина обработки различная, то рабочие органы, идущие на большую глубину, опускают на площадку, а рабочие органы, идущие на меньшую глубину, опускают на подкладки, толщина которых равна разности между большей й меньшей глубинами. Лезвия лап должны прилегать к опорной плоскости, а стойки располагаться вертикально.
Устанавливают рабочие органы на заданную ширину защитной зоны. Вначале необходимо устанавливать рабочие органы по длине грядилей. Для этого отпускают хомуты, крепящие держатели, и ударом молотка задний держатель вместе с хомутами и лапами передвигают в крайнее заднее положение, а средний - ближе к кронштейну секций. Между крыльями полольных лап оставляют проход для почвы и срезанных сорняков. Свободный проход должен быть не менее 3 см.
После этого совмещают середину разметочного бруса со средней секцией культиватора и в соответствии с выбранной схемой расставляют рабочие органы по ширине, обеспечивая нужный размер защитной зоны, перекрытия и зазора между крыльями лап. Нормально установленные рабочие органы закрепляют на кронштейнах стопорными болтами и контргайками.
Для внесения удобрений в почву на культиватор монтируют подкормочные ножи и туковысевающие аппараты. Подкормочные ножи устанавливают на заданную глубину внесения удобрений, как можно ближе к кронштейнам секций.
При установке туковысевающих аппаратов необходимо добиваться соосности их валиков. Достигается это поворотом аппаратов вокруг оси- при перекрестной обработке культивацию начинают в направлении посева, а затем проводят поперечную обработку;
- обработку в междурядьях проводят в направлении посева. Основной способ движения - челночный.
3.5.4 Подготовка поля
Подготовка поля для междурядной обработки кормовой свёклы заключается в следующем. Очищают поле от посторонних предметов.
При первом междурядном рыхлении находят первый проход, сделанный сеялкой при посеве, и, отсчитывая стыковые междурядья к центру рабочего захвата сеялки, находят междурядье, по которому должны перемещаться колеса (гусеницы) трактора культиваторного агрегата. Обозначают эти междурядья вешками.
При обработке с одновременной подкормкой или опрыскиванием гербицидами определяют места заправки в зависимости от длины гона, дозы внесения, ширины междурядий и заправочных емкостей культиваторов. Первый проход проводят только по первому проходу первой поперечной культивации, при этом ширина захвата культиватора во всех случаях должна быть одинаковой.
При челночном способе движения приходится делать петлевые грушевидные повороты. При этом:
















