diplom (730111), страница 8
Текст из файла (страница 8)
Обкатка и обработка давлением значительно проще, чем штамповка на прессе и взрывом. Оборудование легко наладить на различные размеры, но процессы эти малопроизводительны и для осуществления их требуются высококвалифицированные рабочие. Поэтому такие способы можно рекомендовать только для мелкосерийного и серийного производств.
Общую сборку обечайки с днищами выполняют на механизированном стенде (рис.6.3), где обеспечиваются быстрое совмещение и прижатие стыкуемых поверхностей. Оба днища прихватывают к обечайке и затем сваривают внутренние стыковые швы двумя сварочными тракторами 3 (см. рис.6.2, б) одновременно. Флюсовая подушка 6 размещается на непрерывной ленте 7. Наружные швы сваривают автоматическими головками АБС. При сварке котел вращается на опорах стенда. По окончании сварки стыки проверяют, контролируют соответствие размеров сварных швов установленным требованиям.
Качество швов проверяют рентгеновскими или гамма - лучами. Более распространен радиографический контроль.
6.2. Охрана труда при изготовлении
6.2.1. Анализ условий труда
Изготовление производится в вагоносборочном цехе вагоностроительного завода. Процесс сборки разделяется на следующие операции:
-
правка листового, широкополосного и профильного проката;
-
разметка листового и профильного проката;
-
обработка кромок;
-
гибка заготовок из профильного и листового проката;
-
проверка качества сборки и сварки внешним осмотром и замером;
-
нанесение ударного клейма техприемщика на стойку рядом с клеймом мастера и сварщика.
К сварному оборудованию, применяемого в данном технологическом процессе относятся:
-
сварной полуавтомат А-1230м;
-
сварочный выпрямитель ВДГ-301;
-
правильно-гибочный пресс;
-
гильотинные ножницы и пресс-ножницы;
-
фрезерно-отрезные станки;
-
листоправильные вальцы;
-
гибочно-растяжные прессы;
-
профильный инструмент;
-
мостовые краны, подвесные цепные конвейеры.
В процессе изготовления цистерны могут возникать следующие опасности и вредности:
-
травмирование рабочих при выполнении подъемно-транспортных и других операций;
-
поражение электрическим током при работе с электрооборудованием,
-
шум и вибрация выше допустимых норм;
-
ненормальные метеорологические условия;
-
высокий уровень запыленности и загазованности помещения;
-
нерациональная организация рабочего места и др.
6.2.2. Меры по устранению потенциальных опасностей и вредностей.
Наиболее опасным и вредным фактором при изготовлении цистерны является травматизм при выполнении подъемно-транспортных работ, так как он может повлечь за собой частичную или полную потерю работоспособности обслуживающего персонала, а также увечие и смерть.
Для устранения травматизма при выполнении подъемно-транспортных работ грузоподъемные машины проходят периодическое освидетельствование. Особое внимание при этом уделяют состоянию подъемного механизма (барабана), канатов, тросов и цепей.
Стальной канат осматривают не реже одного раза в неделю. Для продления срока службы канатов их регулярно смазывают.
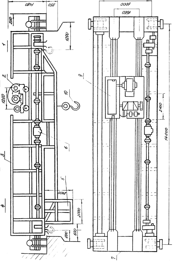
Предусмотрительно ограждение всех вращающихся частей кожухами, а также заземление. Кран оборудован тормозными и предохранительными устройствами, к числу которых относятся автоматические ограничители высоты подъема, веса и перемещения груза. Для обеспечения безопасности при проведении работ по изготовлению цистерны применяется электрический крюковой мостовой кран грузоподъемность 8т, работающий в среднем режиме. Общий вид мостового крана показан на рис. 6.4.
1 – демпфер; 2 – грузовая тележка; 3 – мост крана; 4 – ходовые колеса моста; 5 – кабина; 6 – привод механизма передвижения крана; 7 – концевая балка; 8 – трансмиссионный вал; 9 – барабан; 10 – крюковая подвеска.
Ниже приведены расчеты отдельного узла мостового крана и в частности расчет барабана.
6.2.3. Расчет барабана.
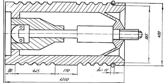
В качестве материала барабана принят чугун СЧ-15-32 ГОСТ 1412-70 с пределом прочности на сжатие в = 750 МПа. Схема барабана приведена на рис 6.5.
В качестве тягового органа выбираем стальной канат с линейным касанием проволок типа ЛР-Р по ГОСТ 2688-69 с пределом прочности материала этих проволок в=16 МПа.
Наиболее рабочее натяжение каната определяем по формуле:
где Q – номинальная грузоподъемность, Q=8 т;
in – передаточное число одного полиспаста, in=2;
n – количество полиспастов.
В соответствии с правилами Госгертехнадзора выбор каната осуществляет по разрывному усилию:
Sр = Sn;
где n – запас прочности для среднего режима, n = 5.5.
Sр=20205,5=11110 кгс.
Общий вид мостового крана.
Рис 6.4.
Схема барабана.
Рис 6.5.
Выбираем канат dк = 15 мм с разрывным усилием Sp = 11700 кгс.
Площадь сечения всех проволок каната f1 = 86,27 мм2 (ГОСТ 2688-69). Минимально допустимый диаметр барабана, измеренный по дну канавки барабана определяет по формуле:
D = (l-1)dк;
где l – коэффициент, регламентируемый правилами Гсогортехнадзора в зависимости от размера работы, l = 25.
D = (25-1)15=360 мм.
Примем диаметр барабана, Dб = 400 мм; число витков нарезки на одной половине барабана определяется по формуле:
где Н - высота подъема крюка,
Н = 8 м;
m – кратность полиспаста, m = 3;
r – минимальное количество витков для крепления конца каната накладками.
Длина нарезки на одной половине барабана l=425 мм.
Шаг нарезки tб = 18 мм. Длина гладкой части барабана Sк = 90 мм. Расстояние между правым и левым нарезными полями принимаем равной l1 = 170 мм. Общую длину барабана определяем по формуле:
Zб=2425+290+170=1200 мм.
Длину каната, наматываемого на барабан определяют по формуле:
Zк = Нin;
Zк = 82=16 м.
Необходимая толщина стенки барабана определяется из расчета на сжатие исходя из S = 2020 кгс.
Допускаемые напряжения при сжатии выбираем из условий статической прочности. [сж] =в/[n];
[сж] = 750/5,5=136,4 МПа.
Необходимую толщину стенки барабана определяем по формуле:
= S/tб[сж]
= 2020/1.8136.4=0.82 мм.
Таким образом, для обеспечения прочности барабана принимаем толщину стенок барабана по 16 мм. Напряжения сжатия сж < [сж] = 136,4 МПа в стенке барабана от изгиба и кручения по длине барабана менее трех его диаметров составляет 15% от напряжения сжатия, поэтому им пренебрегаем.
Из приведенных выше расчетов видно, что барабан обладает необходимой прочностью, что повышает надежность работы подъемного механизма мостового крана и снижает степень опасности травматизма при выполнении подъемно-транспортных работ при изготовлении цистерны.
6.2.3. Другие мероприятия.
Для устранения возможности поражения электрическим током при работе с электрооборудованием предусмотрены следующие мероприятия: допуск к работе, производство отключений, вывешивание плакатов и установка ограждений, присоединение к «земле» переносных заземлений, наложение заземлений и др.
Наиболее эффективной мерой борьбы с шумом является звукоизоляция звукопоглощение, замена подшипников скольжения на подшипники качения, максимальная автоматизация технологического процесса изготовления котла цистерны и др. Если же уровень шума выше допустимых норм, то применяют индивидуальные средства защиты: наушники – противошумы, заглушки – антифоны.
Организация труда рабочего места сварщика обеспечивает свободное перемещение вдоль всей зоны работ, позволяет производить подготовительные операции с заготовками и заключительные с деталями при номинальных перемещениях.
Стены и сварочное оборудование запроектировано окрашивать в светло-зеленый цвет с некоторыми оттенками. Например, стены – в более темные тона, чем оборудование.
-
Меры пожарной безопасности, предусмотренные в сборочном цехе
Причинами возникновения пожара могут быть:
-
неосторожное обращение с открытым огнем;
-
неисправности или неправильное содержание электрической проводки, светильников, электрооборудования;
-
неудовлетворительные условия хранения пожароопасных и взрывчатых материалов;
-
нарушение противопожарного режима при обращении с различными пожароопасными отходами;
-
отступление от противопожарных требований, установленных в технологическом процессе и др.
Для предупреждения возникновения пожара горючие и воспламеняющиеся вещества хранятся в металлических ящиках и ограниченном количестве. Бывшие в употреблении обтирочные и другие материалы, пропитанные маслом, керосином, мазутом собирают в металлические ящики и плотно закрывают крышкой.
После окончания работ помещение убирая удаляя при этом все горючие отходы, выключают все действующие приборы и освещение, кроме дежурного. Для предупреждения возникновения пожара из=за неисправности электрической сети и приборов производят их периодический осмотр и ремонт. Регулярно производится инструктаж по обеспечению пожарной безопасности.
Для обнаружения пожара в цехе используется система электрической пожарной сигнализации, состоящая из пожарных извещателей кнопочного типа, приемной станции, сети пожарной сигнализации.
В цехе предусмотрены первичные средство тушения пожара:
-
промышленные ручные огнетушители пенные и углекислотные;
-
внутренние пожарные краны;
-
пожарные щиты.
По нормам противопожарной безопасности для вагоносборочного цеха предусмотрено на каждые 200 м2 один пенный, один углекислый огнетушитель и один ящик с песком емкостью – 0,5 м3 с лопатой, не менее двух выходов для эвакуации людей.
Предусмотрены также эвакуационные выходы – не менее 2-х.
-
Экономический эффект от использования разработанной конструкции
Новая тормозная рычажная передача представляет собой унифицированную кинематическую систему индивидуального привода на каждую четырехосную тележку от отдельного тормозного цилиндра, установленного на котле вблизи этой тележки.
Она предназначена для перспективных условий эксплуатации восьмиосных вагонов и позволяет:
-
существенно уменьшить массу продольных элементов механизма передачи и тем самым практически упразднить усилие, действующее на триангель от воздействия массы элементов, достигающей 700Н при отпущенном состоянии тормоза;
-
упростить конструкцию рычажного механизма и увеличить коэффициент полезного действия до 0,92;
-
повысить эффективность торможения и эксплуатировать восьмиосные вагоны с тормозными колодками из различных материалов;
-
исключить касание колодок о колеса во время тяги и тем самым уменьшить энергетические затраты на движение поезда, а также расход тормозных колодок;
-
снизить трудозатраты на содержание и регулировку тормозной рычажной передачи восьмиосных вагонов в эксплуатации.
7.1. Определение калькуляционных измерителей.
Для анализа изменения себестоимости перевозок СУГ в связи с изменением объёма котла применим метод расходных ставок. При подсчётах калькуляционных измерителей целесообразно расходы определять на 1000 ткм.
7.1.1. Гружёные поезда.
1. Затраты вагоно-километров.
где
- динамическая нагрузка гружёного вагона, т/ваг;
где I – доля каждого вида груза в общем, объеме перевозок в исследуемых цистернах:
















