122596 (716954), страница 3
Текст из файла (страница 3)
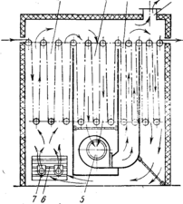
На рис. 8 показана схема сопловой воздушно-роликовой сушильной машины марки СВ-6/140 с зигзагообразной проводкой ткани. Она предназначена для сушки тканей в составе расшлихтовочных, отбельных и красильных линий и пригодна также для сушки тканей, пропитанных химическими составами (азотолами, суспензиями и др.).
Проводка ткани осуществляется в сушильной камере по двум рядам роликов / наклонными петлями, а за счет увеличения расстояния между роликами установлены сопловые короба 2, которые располагаются вдоль полотна ткани с двух сторон. Машина состоит из шести однотипных секций, каждая из которых имеет свой тепловентиляционный блок, состоящий из четырех сопловых коробов V-образной формы, двух осевых вентиляторов 6 и двух калориферов 5.
Ткань вводится в сушильную камеру (первую секцию) с постоянным натяжением при помощи роликового компенсатора 3, проводится по роликам через все секции и охладительную камеру 9 и выбирается люлечным тканеукладчиком 8.
Воздух из цеха поступает в охладительную камеру 9, через калориферы 5 засасывается в циркуляционные вентиляторы 6, предварительно подвергаясь очистке на сетчатых фильтрах 7, и направляется на сопловые короба 2, из которых выбрасывается со скоростью 25 м/с. Так последовательно воздух продвигается от последней секции к первой и постепенно нагревается до температуры 140 °С, насыщаясь испаренной влагой, после чего удаляется из камеры общим вентилятором 4.
Сопловой обдув ткани горячим воздухом значительно интенсифицирует процесс сушки. Сушилка рассчитана на использование пара давлением 0,6 МПа, что позволяет повысить температуру воздуха до 140 °С, а интенсивность сушки—до 8,7 кг/(м2ч) из расчета на полную длину заправки ткани в машине, а на активную заправку (под соплами) интенсивность составляет 24,1 кг/(м2ч). Общая длина заправки в шестисекционной машине 55,5 м .(почти в 3 раза меньше, чем у СВР-120), а испарительная способность 540—570 кг/ч при удельном расходе пара всего 1,6 кг на 1 кг испаренной влаги. В такой сушилке скорость движения ткани может варьироваться от 25 до 125 м/мин при длине сушилки 10,9 м.
Более высокую плотность заправки имеют сопловые сушилки с вертикальной проводкой ткани. В СССР такого типа машины СП-120-1 выпускались для сушки напечатанных тканей, которые следует высушить, не допустив смазывания краски, что удается при помощи П-образной проводки ткани со спиральной заправкой. Схема сушилки представлена на рис. 9. Она представляет собой камеру 4, выполненную из металлических щитов, заполненных стекловолокном. На опорах крепятся направляющие ролики 2, между которыми установлены сопловые короба 1. В камере сушилки расположены пять тепловентиляционных блоков, имеющих по одному осевому вентилятору и по два пластинчатых калорифера на каждый короб с соплами. Пар подводится отдельно к каждому калориферу, но конденсат отводится одним общим горшком, однако паро- и конденсатопроводы выполнены так, что обеспечивается продувка каждого тепловентиляционного блока. В состав сушилки также входят: охладительная камера 3, тянульная пара, поворотное устройство и роликовый укладчик (на рисунке они не показаны).
Ткань с печатной машины поступает в сушильную камеру по направляющим роликам и продвигается спиральной заправкой через пять секций с сопловым дутьем без чехла или через четыре секции при заправке с чехлом. При входе в сушилку полотно касается роликов сначала только с изнаночной стороны на участке заправки в 13 м, подсыхая за это время до 20%-ного
Рис. 9. Схема сопловой печатной сушилки с вертикальной проводкой ткани
содержания влаги. Затем ткань пропускается через направляющие ролики 2 и остальную часть пути (8 м) проходит, касаясь роликов лицевой стороной, затем направляется в охладительную камеру 3, из которой выбирается в тележку тянульной парой, пройдя через поворотное устройство, переворачивающее полотно на 180° так, чтобы в тележку оно укладывалось лицевой стороной. Чехол после подсушки на одной секции снова возвращается на печатную машину. Воздух при температуре 125—130 °С выбрасывается из сопел со скоростью 24— 34 м/с, обдув ткани односторонний, производительность по испаренной влаге составляет 180—200 кг/ч при давлении пара 0,3 МПа, но при давлении поступающего пара 0,45 МПа достигает 220 кг/ч. Соответственно .возрастает интенсивность сушки с 8,5 до 15кг/(м2ч) из расчета на активную длину заправки, что позволяет обеспечить скорость движения ткани с грунтовой печатью до 60 м/мин при максимальной кинематической скорости 120 м/мин. Удельный расход пара составляет 1,8—2,3 кг на 1 кг испаренной влаги. В сушилке установлено 5 циркуляционных вентиляторов, габаритные размеры сушилки 10590x3900x4215 мм. Машина приводится в движение грузовиком печатной машины при помощи цепной передачи. Направляющие ролики не имеют специального привода, что приводит к увеличению натяжения полотна до 500 Н и ограничивает ассортимент обрабатываемых тканей только хлопчатобумажными.
Сопловые сушилки с горизонтальной проводкой ткани должны иметь длину машины, почти равную длине заправки ткани, поэтому машины с высокой испарительной способностью должны иметь большие габаритные размеры по длине,
Рис.10. Схема сопловой сушилки с горизонтальной проводкой (без поддерживающих роликов) фирмы «Вите» (ФРГ)
тогда как высота машины значительно снижается. Обычно эти машины применяют в тех случаях, когда не требуется высокой испарительной способности (при высушивании напечатанных тканей), но требуется высокая интенсивность сушки [до 20 кг/(м2ч)]. Малая высота сушилок позволяет устанавливать их под потолком в одном этаже с печатными машинами, с которыми они агрегируются.
Представляют большой интерес сушилки без поддерживающих роликов (сушка на воздушной подушке). Схема такой сушилки фирмы «Вите» (ФРГ) показана на рис. 10. За счет создания хорошо направленных потоков воздуха ткань при движении в сушилке поддерживается на воздушной подушке. Такой способ сушки особенно желателен для напечатанных тканей или для тканей, пропитанных специальными аппретами, когда соприкосновение пропитанной ткани с роликом может вызвать образование пороков. Машины этого типа часто применяются для подсушки тканей перед вводом их в сушильно-ширильные машины и в агрегатах с печатными машинами.
Воздушно-роликовые с у ш и л к и с местной струйной обдувкой ткани характеризуются тем, что в них устранены недостатки машин с общекамерной продольной обдувкой ткани (невысокая интенсивность сушки) и машин с сопловым обдувом (значительная потеря пространства сушилки на установку сопел).
В сушилках с местной струйной обдувкой ткани полотно проводится петлеобразно по двум рядам роликов с расстоянием между ними всего в 1 м, что не вызывает образования на ткани складок, а вместо сопел между роликами размещаются дутьевые
Рис. 11. Схема воздушно-роликовой сушилки с местной струйной обдувкой ткани
вые насадки, соединенные с напорными коробами, расположенными над верхним и под нижним рядами роликов (рис. 11). В каждой насадке имеется до 400 отверстий 5—10 мм, расположенных рядами. Воздух из отверстий со скоростью 12 м/с выбрасывается перпендикулярно ткани. Интенсивность сушки составляет примерно 8—12 кг/м2ч). Сушильная камера не загромождается, габаритная длина уменьшается.
При работе на конвективных паровых сушилках перед пуском машины рекомендуется прогреть ее, открыв соответствующие вентили и включив циркуляционные вентиляторы. В начале разогрева конденсационные горшки на 10—15 мин открывают на проход, затем переводят в рабочее положение. При достижении в сушильной камере температуры 80—100 °С машину пускают в работу. Во время работы необходимо следить за качеством ткани, не допускать ее пересушивания, следить за влажностью ткани и регулировать скорость ее движения. Для обеспечения нормальной и длительной работы машин следует в соответствии с установленным графиком осуществлять смазку, чистку и ремонт оборудования.
4.2 Машины с газовым обогревом для сушки и термообработки тканей
Использование природного газа для сушки и термообработки тканей представляет большой интерес, так как позволяет значительно снизить энергозатраты, повысить производительность труда и снизить себестоимость обработки по сравнению с паровыми сушилками или электрическими термозрельниками. Использование газа позволяет исключить дорогостоящие установки для производства пара (котельные) и нагрева воздуха (калориферы). Газовый обогрев позволяет интенсифицировать сушку, упростить конструцию машины, снизить ее металлоемкость и уменьшить габаритные размеры, а отсутствие калориферов позволяет снизить мощность циркуляционных вентиляторов. В итоге простыми средствами общека-мерной обдувки достигается интенсивность сушки, эквивалентная паровым сушилкам с сопловым обдувом [8—15 (кг/м2ч)].
На рис. 12 представлена схема модифицированной двухполотенной газовой сушильно-отделочной машины ГСО-220, отличающейся от ГСО-2 меньшим путем прохождения газовоздушной смеси от горелки до контакта с тканью.
В машине применены горелки 1 с короткой длиной факела и керамическими стабилизаторами, которые являются эффективными теплоизлучателями. Сгорание газа и смешивание его с воздухом происходит непосредственно под роликами, что обеспечивает равномерное распределение теплового потока по всей площади и предупреждает возможность местного перегрева ткани. Сушильная камера роликового типа состоит из трех сушильных зон 3, 4 и 6 и одной зоны охлаждения 8. Первая зона размещена над камерой смешивания продуктов сгорания с воздухом, вторая отделена от первой пустотелой перегородкой 2, в нее поступает газовоздушная смесь из первой зоны и пустотелой перегородки. Под второй зоной расположена камера, в которой смешиваются газовоздушные смеси, поступающие из первой, второй и третьей зон. Циркуляция газовоздушной смеси осуществляется четырьмя центробежными вентиляторами 11, расположенными по два с каждой стороны. Газовоздушная смесь поступает в них через сетчатые фильтры и нагнетается в верхний 9 и нижний 10 коллекторы, из которых распределяется в сопловые камеры 5 со щелями для обдувки ткани в третьей зоне, в которой ткань заправлена по способу петля в петле. На этом же участке имеет место радиационная отдача тепла от стенок коробов.
Из третьей зоны ткань выводится наверх и проводится над верхним коллектором в охладительную камеру 8, в которой обдувается холодным воздухом, поступающим из помещения перед его смешиванием с продуктами сгорания газа. Отработавшая газовоздушная смесь удаляется через воздуховод 7. Нижние ролики приводные, верхние—холостые.
Рис. 12. Схема газовой сушильно-отделочной машины ГСО-220
Проведенные во ВНИИЛтекмаше исследования показали целесообразность использования высоких температур не только в первый, но и в последующие периоды сушки, не опасаясь значительного перегрева ткани. Благодаря этому можно упростить конструкцию машины, которая может состоять из одинаковых секций, оборудованных горелками. Примером такой машины может служить секционный термический зрельник ТГА-1, предназначенный для сушки или термофиксации хлопчатобумажных или вискозно-штапельных тканей. Он может обрабатывать два полотна внакладку, что повышает его производительность. ТГА-1 состоит из заправочного устройства для двух полотен, термокамеры, состоящей из одной, двух или трех секций, холодильника и укладчиков ткани для двух полотен.
Холодильник представляет собой закрытую камеру, внутри которой ткань движется петлями по направляющим роликам и охлаждается воздухом с помощью центробежного вентилятора. Транспортировка ткани осуществляется верхними приводными роликами, нижние ролики холостые.
Рис. 13. Схема термического газового зрельника ТГА-1
На рис. 13 представлена схема термического газового зрельника (продольный разрез), имеющего три зоны 1, 2 и 3 для проводки ткани. В первой зоне под нижними роликами размещаются газовые горелки 7 с керамическими насадками. Здесь газовоздушная смесь с помощью жалюзи 6 смешивается с наружным воздухом и отработавшей газовоздушной смесью, поступающей из третьей зоны с помощью вентиляторов 5. Создаваемое в третьей зоне некоторое разрежение способствует продвижению газовоздушной смеси через первую и вторую зоны в третью, из которой часть ее выбрасывается наружу через воздуховод 4, а часть поступает на рециркуляцию.
Рассматриваемый газовый зрельник отличается простотой устройства и отсутствием коробов с соплами. Устанавливая две или три такие секции, можно обеспечить заданные продолжительность обработки и температуру.
Машины для термической обработки тканей
Рассматриваемые машины можно разделить на две группы. К первой относятся машины для термической обработки, проводимой с целью получения малосминаемых и безусадочных, гидрофобных или огнестойких тканей (так называемых высоких отделок), ко второй—машины для стабилизации тканей из синтетических волокон или их смесей с натуральными или искусственными волокнами.
Машины первой группы в зависимости от вида реакций, протекающих на тканях при высоких температурах, называют полимеризаторами или конденсационными машинами, а по ГОСТ 16845—71 —термическими зрельниками. В этих машинах ткани, пропитанные соответствующими аппретами (предконденсатами), предварительно высушиваются в конвективной сушилке до влажности 6—12% (без пересушивания) и на термическом зрель-нике подвергаются тепловой обработке горячим воздухом при температуре 150—170 °С (и более) в течение 3—5 мин. За это время влажность ткани снижается до 0—0,5 % и на волокне происходит образование полимерной пленки, которая и сообщает ткани заданные свойства. Сушка и термообработка таких тканей контактным способом нежелательны из-за налипания аппрета на поверхность цилиндров.















