148100 (594452), страница 8
Текст из файла (страница 8)
Для правки корпусов применяется гидравлический пресс. Пресс состоит из рамы 1 (чертеж И9.47.1.039.03 ГЧ), на которой закреплены гидравлические цилиндры: вертикальный 2 усилием 500 кН и горизонтальный усилием 250кН. На штоках указанных цилиндров шарнирно закреплены нажимные элементы 3 и 8, имеющие очертания, соответствующие конструкции корпуса автосцепки в зоне выправляемых мест. Подача рабочей жидкости в цилиндры 2 и 7 осуществляется насосом 9 и электродвигателем 10. Резервуар 6 служит как компенсатор для размещения жидкости.
При правке изогнутого корпуса 4 автосцепки его устанавливают на профильную опору 5 и включают двигатель насоса гидропривода. Жидкость подается в вертикальный цилиндр 2, предназначенный для исправления изгибов хвостовиков в горизонтальной плоскости и для сжатия расширенного зева, или в цилиндр 7, служащий для исправления изгибов хвостовика в вертикальной плоскости корпуса. Пресс допускает производить правку корпуса одновременно в двух плоскостях в зависимости от характера деформации. После выправления нажимные элементы гидравлических цилиндров устанавливаются в исходное положение и корпус с помощью манипулятора вынимается из пресса. При сжатии расширенного зева между малым и большим зубьями устанавливается специальный ограничитель.
Расчет гидропривода пресса для выправления корпуса автосцепки.
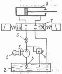
Применяется электрогидравлический привод (рисунок 3), который способен развивать большие усилия /11/
Рисунок 3. Схема электрогидравлического привода.
1 - электродвигатель; 2 - резервуар с маслом; 3 – фильтр; 4 – предохранительный клапан; 5 – насос; 6 – обратный клапан; 7 –гидрораспылитель; 8 – цилиндр гидропривода.
Для данного пресса расчет производится двух гидроцилиндров:
-
вертикального DВ = 0,35 м; dшm.в = 0,15 м; Рmв = 500кН
-
горизонтального DГ = 0,25 м; dшm.г = 0,10 м; Рmг = 250кН;
Определяем усилие, развиваемое гидроприводом по формуле (37)
, Н, (37)
где РР - рабочее давление жидкости в полости цилиндра, Па, определяемое по формуле (38)
(38)
где Рm – усилие рабочее, Н;
f0=0.85 – коэффициент, учитывающий трение уплотняющих устройств;
=1,2 – коэффициент, учитывающий трение масла;
Fn –площадь поперечного сечения цилиндра, м2;
Fшm-площадь поперечного сечения штока, м2;
РС=0,1РР – величина противодействия сливной полости.
РС.В.=0,183,3105=8,33105 Па
РС.Г.=8,33105 Па
О пределяем расход масла по формуле (39)
, м3/с (39)
где S – ход поршня, SВ = 0,35 м; SГ = 0,3 м
tnx =15 c – длительность прямого хода.
Подачу насоса QН и давление РН необходимо определить с учетом утечек жидкости и потерь во времени по формулам (40) и (41)
где
- объемный КПД.
, Па , (41)
где
–коэффициент, учитывающий потери давления:
Определяем диаметры нагнетательного и всасывающего трубопровода по формуле (42).
где Vm – скорость течения жидкости в трубопроводе,
Vm.наг= 5 м/с; Vm.вс= 2 м/с;
Длительность цикла работы гидросистемы определяем по формуле (43) для обоих цилиндров:
, с, (43)
где t=0.1 с –время срабатывания гидрораспределителя;
tnx=15 с длительность прямого хода;
tок=0,9 tnx =0,9 15=13,5 с – длительность обратного хода;
tЦ=20,1+15+13,5=28,7 с.
Выбор двигателя для гидропривода.
Выбор двигателя определяем, исходя из потребной мощности, по формуле (44) по большому усилию /11/
, кВт (44)
где k – коэффициент запаса на случай перегрузки двигателя, k = 1.1 ;
РН =10400 кПа – давление, которое должен создавать насос;
QН=0,0024 м3/с – подача насоса;
= 0,85 – полный КПД насоса;
n=1 – КПД передачи.
кВт
Принимаем двигатель мощностью 1 кВт.
Предложена реконструкция участка по ремонту автосцепки пассажирского вагонного депо Ростов СКЖД с организацией КПА со всеми ему присущими отделениями и оснащением участка современным технологическим оборудованием в соответствии с Инструкцией по ремонту автосцепного устройства. Определены годовая программа штата работников и производственная площадь КПА, которые удовлетворяют потребности депо и ПТО в отремонтированном автосцепном оборудовании. Для улучшения процесса магнитного контроля предложен феррозондовый метод контроля. В качестве механизации рассмотрен гидравлический пресс для выправления корпусов автосцепок с расчетом гидропривода.
3. АНАЛИЗ ИЗНОСОВ И НЕИСПРАВНОСТЕЙ КОРПУСА АВТОСЦЕПКИ
В настоящее время на пассажирских вагонах железных дорог России и других стран СНГ для соединения единиц подвижного состава используется автосцепка жесткого типа СА-3. Для выборки зазоров в автосцепном устройстве с целью снижения продольных ускорений пассажирские вагоны дополнительно оборудуются буферами.
Применение автосцепки СА-3 на пассажирских вагонах имеет ряд недостатков. В частности , мягкий рессорный комплект тележек приводит к большим относительным вертикальным перемещениям автосцепок в процессе движения и соответственно к их интенсивному износу, появляется опасность саморасцепов, возникает высокий уровень шума из-за частых ударов хвостовика автосцепки о центрирующую балочку.
3.1 Характеристика дефектов корпуса автосцепки
Корпус автосцепки при работе испытывает значительные динамические нагрузки, действующие в различных плоскостях, большие перепепады температур. Значительные продольные и поперечные нагрузки появляются при входе состава в кривые участки пути или выходе из них, при переломах профиля железнодорожного полотна , на сортировочных станциях и горках , при трогании с места и торможениях. Перегрузки возникают от несинхронности колебаний сочлененных вагонов. Сложный профиль корпуса автосцепки также является естественным источником концентрации внутренних напряжений.
Основной причиной ремонта и замены этой детали при плановых текущих ремонтах является износ.
К основным неисправностям корпуса автосцепки относятся:
- износы тяговых поверхностей большого и малого зубьев и износы ударных поверхностей большого зуба и зева существенно ухудшают продольную динамику вагонов и могут являться причиной саморасцепов;
- износ поверхностей корпуса в месте соприкосновения с поверхностями проема ударной розетки происходит в случае отклонения оси корпуса в вертикальной и горизонтальной плоскостях.
При проходе вагонов в кривых малого радиуса и особенно при сцеплении вагонов с разной длинной консольной части рамы оси автосцепки отклоняются и на первом этапе подвергаются износу вертикальные стенки корпуса автосцепки. Прочность стенок становится недостаточной при определенном износе, хвостовик начинает изгибаться в горизонтальной плоскости. При прохождении переломов профиля пути возникает заклинивание автосцепок в контуре зацепления. В результате этого хвостовик автосцепки упирается через тяговый хомут в верхнее перекрытие хребтовой балки и начинает поднимать вагон. Это приводит к изгибу хвостовика в вертикальной плоскости или изломам маятниковых подвесок смежной автосцепки.
- износ упорной поверхности хвостовика от взаимодействия с упорной плитой, износы стенок отверстия от взаимодействия с клином хомута являются причиной износа перемычки хвостовика; износ в месте сопряжения хвостовика с тяговым хомутом. Основной причиной этих износов является существенное увеличение продольных сил;
- износ поверхности упора головы автосцепки в выступ ударной розетки происходит из-за недостаточной эффективности поглощающих аппаратов в определенных поездных ситуациях;
- трещины в месте перехода от головы к хвостовику характеризуется хрупким разрушением и в большинстве своем происходят в результате износа перемычки;
- трещины в углах окон под замок и замкодержатель и трещины в углах образованных ударной стенкой зева и боковой стенкой большого зуба, а так же между этой стеной и тяговой стороной большого зуба. Эти трещины образуются в результате влияния концентрации напряжений в зонах перехода от одной поверхности к другой.
3.2 Меры повышения надежности корпуса автосцепки в эксплуатации
Мерой повышения износостойкости ударных поверхностей большого зуба и зева служит упрочнение этих поверхностей индукционно-металургическим способом. Этот способ позволяет увеличить срок службы корпуса между ремонтами в 2 раза.
Мерой уменьшения износов при вертикальных перемещениях автосцепок, опасности саморасцепов и высокого уровня шума может стать применение новой автосцепки. Такая автосцепка разработана ВНИИЖТом совместно с Тверским вагоностроительным заводом.
1- направляющий рог; 2 – большой зуб; 3- замок подпружиненный; 4 – предохранитель.
Рисунок 4. Автосцепка жесткого типа.
Автосцепка жесткого типа не допускает в сцепленном состоянии взаимных вертикальных перемещений. Для этого автосцепка оснащена направляющим рогом, который в процессе сцепления взаимодействует с нижней наклонной поверхностью большого зуба смежной сцепки и таким образом устанавливает их сносно, независимо от разности высот автосцепок перед сцеплением.
Новый механизм сцепления, разработанный ВНИИЖТом, имеет преимущества перед типовым. Подпружиненный замок не перекатывается как в автосцепке СА-3, а перемещается поступательно , что вместе с предохранителем полностью исключает опасность самопроизвольного расцепления автосцепок.
Для опоры автосцепки жесткого типа должно использоваться центрирующее устройство с упругой опорой хвостовика, например подпружиненная центрирующая балочка. Это исключит опасность передачи вертикальной нагрузки через автосцепку на смежный вагон при переломах профиля пути.
Опытные образцы автосцепки были изготовлены Брянским машиностроительным заводом и прошли стендовые испытания на Экспериментальном кольце ВНИИЖТа, которые показали надежную сцепляемость новой сцепки, как с аналогичной, так и с типовой.
Такая сцепка позволит увеличить межремонтные сроки эксплуатации и значительно уменьшить шум при движении поезда. Она взаимозаменяема с автосцепкой СА-3 и может устанавливаться на пассажирские вагоны эксплуатационного парка при проведении плановых видов ремонта.
















