Mathcad - 4г32г (1004779)
Текст из файла
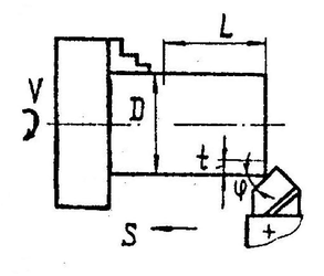
4г.
Определить увеличение диаметра последней детали при чистовом растачивании за счет износа
инструмента в партии из 500 деталей, если обработка ведется без подналадки инструмента.
D := 35mm L := 55mm
/WV
S:=0.24^
"* ob
Обрабатываемый материал - Сталь 45 Скорость резания -
V:= 300 — mm
Материал инструмента - ЦМ332.
Решение.
Длина пути резания при обработке детали
ttD⋅L 7T⋅ 35mm⋅ 55mm
L д := = 0.025 m L= = 0.025 m
10008 1000⋅0.24^
ob
-6 0.87^.12 107⋅10-6(8.4⋅10-5) ' ⋅(ЗОО)212 = 5.433 × 10-
Размерный износ инструмента при обработке партии деталей от времени работы 1 := — = 8.399 × 10 5 ⋅mm, скорости резания V можно вычислить по формуле:
и = u=
AW у
Ответ: диаметр втулки изменится на 2и = 0.011 м м
32г
Определить увеличение диаметра вала, установленного в трехкулачковом самоцентрирующем патроне, как следствие деформации под действием усилия резания. Соотношение составляющих усилия принять равным PZ:P :РХ=1:0,4:0,25.
Материал вала - Ст.3
D := 40 мм
L := 150 мм
t := 3.0 мм
S := 0.12 —
"* об
ф := 60deg
<тв := 570 МПа
Е:=2-105 МПа
Решение.
K , здесь v
z Для определения силы резания P найдем скорость резания по формуле V
cv
Tmtxsy С, := 350, х := 0.15, у := 0.20, т:= 0.20. Среднее значение стойкости Т := 45мин. Коэффициент К
V J лллл ллл/ V
750
является произведением коэффициентов, учитывающих влияние материала заготовки
:= 1.0.
с
К^ := = 1.316 , состояние поверхности Кпу := 1.0, угла в плане резца К^
Ку := Kj^-Kj^-Кф
с
Ку = 278.745
V:
/VW
мин
Tmtxsy При наружном продольном точении составляющую силы резания P z рассчитывают по формуле
P z
ЮС •(1 -S7^^, где С := 300, х:= 1.0, у := 0.75, п := -0.15. Поправочный
Р Т Р ллл /Лл
ш(ф)^
коэффициент K представляет собой произведение коэффициентов, учитывающих фактические p
ств ^1
750j
0.75
0.814 и
:= 1.0
КХр
условия резания К^:= 1.0, К
ЬС := Kx-K -Кх
р := 10С -ГL"] .S yvV=741.18fH
z Р ^sin(<|>)J Р
Составляющую силы Р определим из условия Р := 0.4PZ = 296.474 Н Составляющую силы Рх определим из условия Рх := 0.25PZ = 185.296 Н Равнодействующая сила Р^ от действующих на вал сил Рх и Р определим, учитывая, что они изгибают вал в перпендикулярных друг другу плоскостях Р^ := /Р +Р =349.616 Н
Момент инерции сечения прутка J:= = 2.513 х 10 5
/w 32
л Наибольший изгиб прутка достигается на максимальном удалении от точки опоры, таким образом, наибольший диаметр прутка будет на расстоянии L. Величина деформации среднего сечения будет равна
P r-l3
1 := = 3.13 х 10
75EJ мм
Разность минимального и максимального диаметров будет равна 2j = 6.26 х 10 мм
ob:= 1
V-s
V:=
m
T:=I
107-10"6-(8.4-10"5j -(300Г
K мv
Характеристики
Тип файла документ
Документы такого типа открываются такими программами, как Microsoft Office Word на компьютерах Windows, Apple Pages на компьютерах Mac, Open Office - бесплатная альтернатива на различных платформах, в том числе Linux. Наиболее простым и современным решением будут Google документы, так как открываются онлайн без скачивания прямо в браузере на любой платформе. Существуют российские качественные аналоги, например от Яндекса.
Будьте внимательны на мобильных устройствах, так как там используются упрощённый функционал даже в официальном приложении от Microsoft, поэтому для просмотра скачивайте PDF-версию. А если нужно редактировать файл, то используйте оригинальный файл.
Файлы такого типа обычно разбиты на страницы, а текст может быть форматированным (жирный, курсив, выбор шрифта, таблицы и т.п.), а также в него можно добавлять изображения. Формат идеально подходит для рефератов, докладов и РПЗ курсовых проектов, которые необходимо распечатать. Кстати перед печатью также сохраняйте файл в PDF, так как принтер может начудить со шрифтами.
















