Задача 9: Задача 9-14 вариант 14
Описание
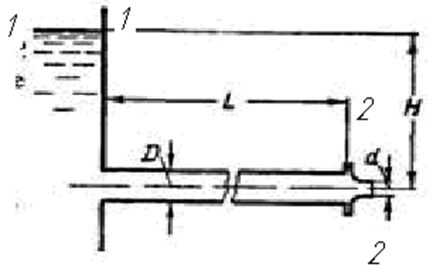
Сопоставить истечение воды под постоянным напором Н = 50 м через трубопровод диаметром D = 250мм, длиной L = 400 м и через тот же трубопровод с присоединенным к нему сходящимся насадком d=100мм. В обоих случаях определить расход Q, мощность струи N и к. п. д. трубопровода, а также построить графики напоров по длине трубопровода. Коэффициент сопротивления трения в обоих случаях принять одинаковым и равным λ = 0,02, коэффициент сопротивления насадка ξ = 0,06 (сжатие на выходе из насадка отсутствует).

Характеристики решённой задачи
Номер задания
Вариант
Программы
Теги
Просмотров
54
Качество
Идеальное компьютерное
Размер
65,49 Kb
Список файлов
Задача9.14.docx
Комментарии
Нет комментариев
Стань первым, кто что-нибудь напишет!
A45162























