Для студентов по предмету Механика жидкости и газа (МЖГ или Гидравлика)Нефть вытекает из цилиндрического бака диаметром D=1,5 м через отверстие в дне диаметром d=32 мм. Начальный напор Н1=1,0 м (рис. 6.12). Определить вреНефть вытекает из цилиндрического бака диаметром D=1,5 м через отверстие в дне диаметром d=32 мм. Начальный напор Н1=1,0 м (рис. 6.12). Определить вре
5,00518002
2024-01-102024-09-16СтудИзба
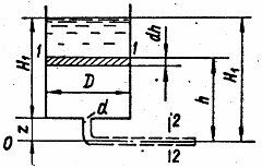
Нефть вытекает из цилиндрического бака диаметром D=1,5 м через отверстие в дне диаметром d=32 мм. Начальный напор Н1=1,0 м (рис. 6.12). Определить время, за которое из бака вытечет половина объема нефти. Как изменится время вытекания этого же объема
Описание
Нефть вытекает из цилиндрического бака диаметром D=1,5 м через отверстие в дне диаметром d=32 мм. Начальный напор Н1=1,0 м (рис. 6.12). Определить время, за которое из бака вытечет половина объема нефти. Как изменится время вытекания этого же объема жидкости, если к отверстию будет присоединена горизонтальная труба длиной l=7,0 м такого же диаметра? Расстояние оси трубы от дна бака z=0,2 м, кинематическая вязкость нефти ν=140 мм2/с. Потерями в местных сопротивлениях пренебречь.
Характеристики решённой задачи
Номер задания
Просмотров
1
Качество
Скан печатных листов
Размер
3,16 Mb
Список файлов
6.9-1.jpg
6.9-2.jpg
