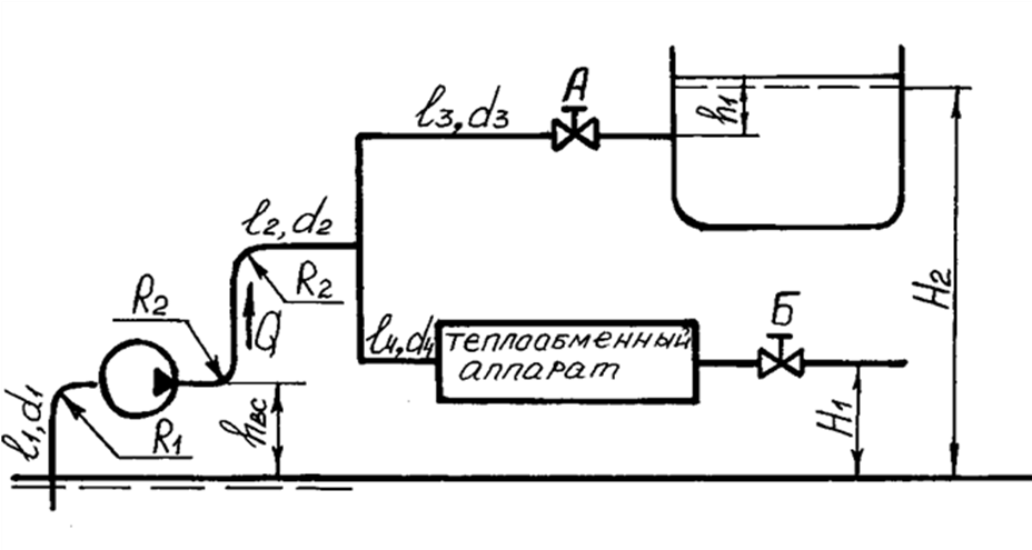
Для студентов по предмету Механика жидкости и газа (МЖГ или Гидравлика)Центробежный насос 5НДв, характеристики которого H(Q), N(Q), η(Q) при частоте вращения n1=2950 об/мин приведены в приложении В, обеспечивает движение Центробежный насос 5НДв, характеристики которого H(Q), N(Q), η(Q) при частоте вращения n1=2950 об/мин приведены в приложении В, обеспечивает движение
5,00519
2017-02-252024-11-12СтудИзба
Центробежный насос 5НДв, характеристики которого H(Q), N(Q), η(Q) при частоте вращения n1=2950 об/мин приведены в приложении В, обеспечивает движение жидкости (вода, температура tоC) в количестве Q по гидравлической магистрали (рисунок 2), разветвляю
Описание

Подробное решение с пояснениями в word13.
Характеристики решённой задачи
Вариант
Программы
Просмотров
888
Качество
Идеальное компьютерное
Размер
132,32 Kb
Список файлов
Задача 1.docx
