Курсовая работа: Тепловой расчет парового котла марки Е-500-13,8-560 КТ (Модель ТПЕ- 430) на Бикинском угле
Описание
Содержание
- Описание котла Е-500-13,8-560 КТ (Модель ТПЕ-430)............................. 4
- Расчетные характеристики энергетического топлива......................... 6
- Выбор расчетных температур.............................................................. 7
- Коэффициент избытка воздуха в газовом тракте котла...................... 7
- Расчет объемов и энтальпий воздуха и продуктов сгорания.................. 10
- Расчет объемов воздуха и продуктов сгорания................................. 10
- Расчет энтальпий воздуха и продуктов сгорания.............................. 10
- Расчет экономичности работы парового котла...................................... 13
- Коэффициент полезного действия и потери теплоты......................... 13
- Определение расхода топлива............................................................. 14
- Тепловой расчет топочной камеры........................................................... 16
- Конструктивные характеристики топки котла…................................ 16
- Расчет теплообмена в топке................................................................ 16
- Определение температуры газов на выходе из топки....................... 19
- Тепловой расчет поверхностей нагрева…................................................ 22
- Расчет настенного пароперегревателя............................................... 22
- Расчет холодного пакета..................................................................... 23
- Поверочный расчет ширмового пароперегревателя…..................... 24
- Расчет конвективного пароперегревателя 3 ст…............................... 32
- Расчет конвективного пароперегревателя 4 ст…............................... 38
- Расчет трубчатого воздухоподогревателя 1 ступени........................ 44
- Расчет регенеративного воздухоподогревателя 2 ступени............... 49
- Расчет водяного экономайзера........................................................... 52
- Составление прямого баланса котла......................................................... 57
Заключение.................................................................................................... 58
Список использованных источников… 59Котел Е-500-13,8-560 КТ (ТПЕ-430) Производственного Объединения
«Красный котельщик» предназначен для выработки перегретого пара с рабо- чим давлением 13,8 МПа и температурой 560 °С при сжигании каменных уг- лей марки СС.
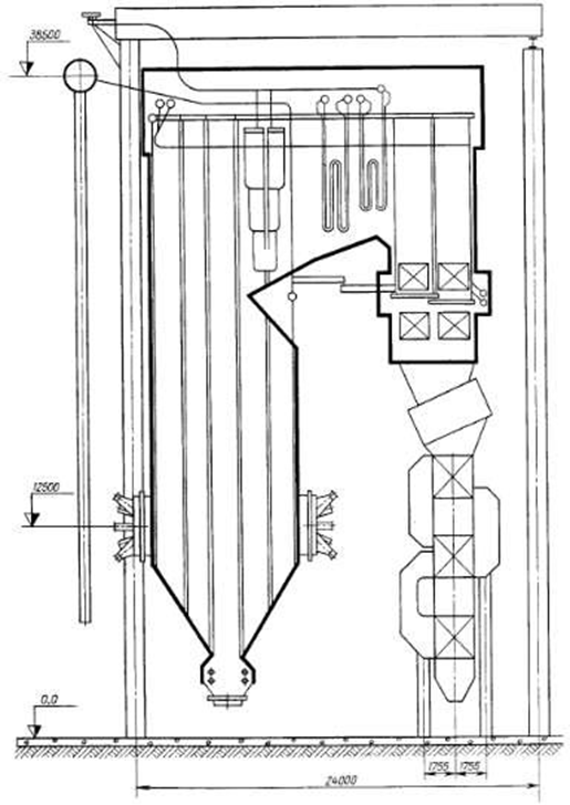
Паровой котел однобарабанный, с естественной циркуляцией, имеет П- образную компоновку поверхностей нагрева (рисунок 1). Котел выполнен га- зоплотным и предназначен для работы на уравновешенной тяге.

Рисунок 1 – Продольный разрез котла Е-500-13,8-560 КТ (ТПЕ-430) Топочная камера открытого типа, призматическая, прямоугольного се-
чения с размерами топки по осям труб 16,08х8,64 м. Стены топочной камеры экранированы цельносварными мембранными панелями из гладких трубдиаметром 60 мм с толщиной стенки 6 мм и вваренной полосы размерами 6х21,5 мм. Материал труб и поломы – сталь 20.
Топка оборудована восемью плоскофакельными пылеугольными го- релками, расположенными на фронтовой и задней ее стенах в один ярус.
Барабан котла имеет внутренний диаметр 1600 мм с толщиной стенки 112 (сталь 16ГНМА).
Схемы испарения – двухступенчатая. Первая ступень представляет со- бой барабан с внутрибарабынными циклонами и промывочными устройства- ми. Второй ступенью служит выносные сепарационные циклоны.
Вода из барабана к испарительным экранам подводиться по трубам диаметром 133 м с толщиной стенки 13 мм (сталь 20) в стояки диаметром 426 мм с толщиной стенки 86 мм, из которых раздается в нижние камеры экранов по трубам 159 мм с толщиной стенки 15 мм (сталь 20).
Пароводяная смесь отводиться из экранов в барабан по трубам диамет- ром 133 и 159 мм с толщиной стенки соответственно 13 и 15 мм (сталь 20).
Стены и под переходного газохода, потолок топочной камеры, конвек- тивной шахты и опускного газохода экранированы цельносварными мем- бранными панелями из гладких труб диаметром 32 мм с толщиной стенки 5 мм с вваренной полосой размерами 6х21,5 (сталь 20). В верхней части кон- вективной шахте расположен настенный пароперегреватель, выполненный из труб диаметром 32 мм с толщиной стенки 6 мм (сталь 12Х1МФ).
В переходном газоходе размещены ширмовый и конвективный паропе- регреватели, выполненные из труб диаметром 32 мм с толщиной стенки 5 мм и диаметром 36 мм с толщиной стенки 6 мм (сталь 12Х1МФ); выходная часть конвективного пароперегревателя – из труб диаметром 32 мм с толщиной стенки 4 мм (сталь 12Х18Н12Т).
В конвективной шахте по ходу газов установлен холодный пакет, водя- ной экономайзер. Змеевики экономайзера расположены параллельно фронту котла и выполнены из труб диаметром 28 мм с толщиной стенки 4 мм (стальДля подогрева воздуха используется комбинированный воздухоподог- реватель, состоящий из трубчатого воздухоподогревателя и регенеративного воздухоподогревателей для подогрева. Трубчатый воздухоподогреватель вы- полнен из труб диаметром 40 мм с толщиной стенки 2 мм (сталь Вст2сп), ре- генеративные воздухоподогреватели имеют диаметром 6,8 м и вынесены за пределы котла.
Тракт пароперегревателя состоит из двух независимых потоков. Тем- пература перегрева пара регулируется впрыском собственного конденсата. В режимах работы котла с температурой питательной воды 160 °С регулирова- ние температуры перегрева пара осуществляется впрыском питательной во- ды (первый впрыск) и собственного конденсата.
Котел снабжен необходимой арматурой, устройствами для отбора проб пара и воды, а также контрольно-измерительными приборами. Процессы пи- тания котла, регулирования температуры перегрева пара и горения автомати- зированы. Предусмотрены средства тепловой защиты технологических про- цессов. В котле применено твердое шлакоудаление. [2].
Рабочие параметры котла Е-500-13,8-560 КТ (ТПЕ-430):
- паропроизводительность – 500 т/час (138,9 кг/с);
- давление перегретого пара – 13,8 МПа;
- температура перегретого пара – 560 ºС;
- температура питательной воды – 230 ºС;
- топливо - уголь Бикинский.
КнАГУ
vitalievnatalia

















