145065 (728020), страница 3
Текст из файла (страница 3)
4.ВИБІР СХЕМИ
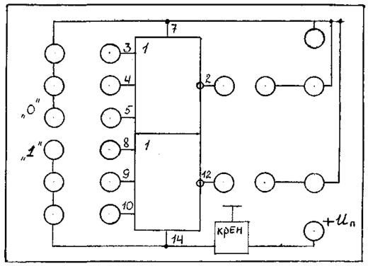
Виберемо нескладну схему на мікросхемі К137ЛЄ3, яка складається з двох елементів АБО-НІ(Рис.14).
Мікросхема має 14 ніжок. 7-ма ніжка відповідає напрузі живлення +5 В, 14-та – заземленню. Перша ніжка не використовується. На рис. 14 також вказана повна цокольовка схеми, а на рис. - таблиця відповідності роботи цієї мікросхеми.
Рис.14. Цокольовка мікросхеми К137ЛЕ3 та її принципова схема
Рис. 15. Таблиця відповідності мікросхеми К137ЛЕ3 .
Таблицю відповідності ми наводимо для одного елемента АБО-НІ тому, що мікросхема складається з двох таких однакових елементів.
Для запобігання пошкодження мікросхеми через перенапругу на вході поставлено стабілізатор напруги КРЕН5А розрахований на напругу 5В. Задля полегшення спостерігання проходження імпульсів на макеті під΄єднано два світлодіоди. Для запобігання їх ушкодження встановлені два резистори на 330 Ом кожний.
5.КОНСТРУКЦІЯ МАКЕТА
Конструктивно макет виконаний у виді набору пластин розмірами 110х80 мм.
Одна з пластин є лицьовою частиною макета. Вона у свою чергу містить дві пластини: верхня – ламінований поліетилен, нижня – ДВП. У них уставлені залізні розйоми верхнім діаметром 8 мм, нижнім – 6мм.
Друга пластина – друкована плата, виготовлена з фольгованого гетинаксу, з витравленими доріжками за допомогою хлорованого заліза (FeCl3).Для кращого контактування на доріжки нанесений припой.
Третя пластина є підставкою під макет, передбаченої щоб уникнути контакту плати зі сторонніми предметами. Вона виконана з ДВП поперечним розміром 3 мм.
Доріжки на платі з лицьовою частиною макета з'єднані дротинками довжиною 30-50 мм і діаметром 0,5 мм.
Усі пластини з'єднані і закріплені за допомогою чотирьох болтів розмірами 4х40 мм із потайною голівкою і шістнадцяти гайок відповідного діаметра.
Таким чином, метод виготовлення макета – друкована плата з елементами начіпного монтажу.
а)
б)
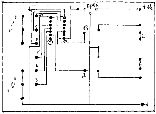
Рис.16. Схематичне зображення лицьової частини макета (а) та (б) - доріжок на платі.
6.ЗАВДАННЯ ДЛЯ ПІДГОТОВКИ ДО РОБОТИ
При підготовці до виконання даної лабораторної роботи студенти повинні:
1. Вивчити теоретичний матеріал відповідних лекцій.
2. Підготувати відповіді на контрольні питання, поміщені наприкінці даного керівництва.
3. Заготовити звіт по даній лабораторній роботі, для чого
- виконати необхідні з'єднання для дослідження схеми даної мікросхеми , підключивши до її інверсних виходів як індикатори світлодіоди;
- нарисувати позначення відповідно до Дст мікросхеми К137ЛЕ3;
- нарисувати схему базового елемента емітерно-звязаної логіки.
- повторити опис лабораторної установки і порядок роботи з нею.
- задавая різні комбінації вхідних логічних сигналів, визначити значення виходного сигналу та за результатами вимірювань заповнити таблицю істиності для одного з елементів, з яких складається мікросхема К137ЛЕ3.
- без допомоги теорії, на основі результатів лабораторної роботи та аналіза складеної таблиці істиності для досліджуваного елемента визначини функціональне значення логічного елемента.
Таблиця 3.
| X1 | X2 | X3 | Y |
| 0 | 0 | 0 | |
| 1 | 0 | 0 | |
| 0 | 1 | 0 | |
| 1 | 1 | 0 | |
| 0 | 0 | 1 | |
| 1 | 0 | 1 | |
| 0 | 1 | 1 | |
| 1 | 1 | 1 |
4. Дослідити перемикальні характеристики, які зображені на рис. 13. Також зафіксувати вхідні та вихідні струми логічних 0 та 1; порогові напруги логічних 0 та 1; токи споживання ІМС для станів 0 та 1, про які було сказано вище.
7.ПОРЯДОК ВИКОНАННЯ РОБОТИ
1.Підготувати до роботи вольтомметр. Уключити лабораторну установку, установити напругу живлення — Еж = +5В .
2. Дослідити в лабораторній роботі пристрій, представлений на рис.15. Пристрій являє собою 2 елементи 3АБО-НІ, виконаних на микросхемі серії К137.
3. Задати необхідні значення сигналів Х2, Х1 і, формуючи на кожному з двох елементів АБО-НІ сигнал У1 та У2, дослідити таблицю переходів.
4. Заповнити таблицю переходів у бланку звіту і показати її викладачу з демонстрацією переходів елемента з одного стану в інший безпосередньо на макеті лабораторної установки.
5. Подати на один із входів логічного елемента імпульсний сигнал Uвх=5В, час імпульсу ti=0.5 мс, період Т=1мс; зняти залежність Uвих=f(Uвх) та дослідити часові спотворення. Визначити рівень вихідних напруг для мікросхем даної серії.
6. Виявити швидкодію мікросхеми, також зафіксувати вхідні та вихідні струми логічних 0 та 1; порогові напруги логічних 0 та 1; токи споживання ІМС для станів 0 та 1.
8. КОНТРОЛЬНІ ЗАПИТАННЯ
1. Якими значеннями змінних оперує алгебра логіки?
2. Основні форми завдання ФАЛ
3. Виглядд основних логічних функцій в алгебраїчній формі.
4. Що таке “логічний елемент”?
5. Які логічні функції виконують елементи пірса та Шеффера?
6. Чим визначається число можливих комбінацій вхідних змінних для будь-якого логічного елемента?
7. Назвати параметри міпросхеми ЕЗЛ.
ВИСНОВКИ
В результаті виконаної курсової роботи виготовлено лабораторний макет, який виявився працездатним. Розроблені та надані рекомендації і методичні вказівки щодо виконання дослідження на цьому макеті.
СПИСОК ВИКОРИСТАНИХ ДЖЕРЕЛ
-
Зельдин Е. А. Цифровые интегральные микросхемы в информационно-измерительной литературе. –Л.: Энергоатомиздат, 1986.-276 с.
-
Каган Б. М. Электронные вычислительные машины и системы. –М.:Энергия, 1979. –525с.
-
Куценко В. М., Згурский А. В.,Сташук Л.Д. Импульсные и цифровые узлы ЭВМ и техники связи. Лабораторный практикум: Учеб пособие. -К.:Выща шк. Головное издательство,1989.-157 с.
-
Применение интегральных микросхем в электронной вычислительной технике/Под ред. Б. Н. Файзулаева, Б. В. Тарабрина. –М.:Радио и сязь, 1987. –380 с.
-
Цифровые вычислительные машины и системы. –М.:Энергия, 1979. –525 с.
















