124739 (690133), страница 3
Текст из файла (страница 3)
1 - сушильная камера; 2 - дисковый распылитель; 3 - воздухораспределитель; 4 - вентилятор; 5 - дополнительный вентилятор; 6 - бункер-накопитель; 7 - циклоны; 8 - пневмотранспортная линия; 9 - вибролоток; 10 - вентилятор; 11 - вентилятор высокого давления; 12 - калорифер; 13 - шестеренчатый насос.
Башня имеет внутренний диаметр 5,5 м, высоту 3 м при общей высоте 7,55 м. Внутренняя поверхность башни изготовлена из нержавеющей стали. Из внешней поверхности башня покрыта изоляцией и облицовывает листовым алюминием. На внешней поверхности башни находятся молотки.
При периодическом ударе молотка по поверхности корпуса проходит стряхивание молока из поверхности. Это предотвращает налипание, а со временем образованию пригара, а также возможному самозагоранию.
В центре башни размещенный распылитель. Частота вращения распылителя 200-250 c-1.
Воздух в сушилку подается нагнетательным вентилятором 11 через паровой калорифер 12. На выходе из калорифера температура воздуха составляет 180-200 °С и воздух подается в зону распределения, с направлением закрутки противоположным напрямую вращение диску, а соответственно движению частиц. Частицы теряют свою скорость и двигаются по спирали вниз башни. Вытяжной вентилятор отсасывает воздух из сушилки. Производительность вытяжного вентилятора несколько больше чем нагнетательного, вследствие этого в башне создается небольшое разжижение (возле 5 мм рт. ст.), это вызывает замедление движения частиц и увеличивает их время пребывания в башне. Молочный порошок поступает в систему пневмотранспорту. В этот же пневмопровод поступает сухое молоко из батареи циклонов, и транспортируется воздухом, что подается вентилятором 10 непосредственно из цеха. В процессе транспортировки молоко охлаждается, а воздух с пневмосистемы поступает на циклоны.
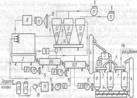
Установка А1—ОР2Ч (рис.7) служит для сушки перегонки и цельного молока и состоит из сушильной камеры 14, системы подачи продукта, нагретого воздуха 6, батареи циклонов 15, пневмотранспорту сухого продукта 23, насосного одновинтового устройства П8-ОНТ 7, гомогенизатора для молока К5-ОГА-1,2 9, распылителя молока Н7-ОРБ 13, теплового агрегата марки МИД-320, агрегата для фасования и упаковки сухих молочных продуктов.
Установка прямоточного типа. Сушильная камера 14 состоит из сушильной башни цилиндровой формы, скребкового механизма, распылителя воздуха 12, шнека 2.
Р
ис. 7 Установка А1-ОР2Ч: 1 — калорифер; 2 — шнек; 3 — дно камеры; 4 — воздушный фильтр; 5,16 — вентиляторы; 6 — нагреватель воздух; 7 — насосная одновинтовая установка; 8 — тепловой аппарат; 9 — гомогенизатор; 10 — бачок; 11 — талька электрическая; 12 — распределитель воздуха; 13 — распылитель молока; 14 — сушильная камера; 15 — батарея циклонов; 17 — швейная машина для зашивки бумажных мешков; 18 — ультразвуковое устройство для сварки полиэтиленовых вкладок; 19 — весовой автоматический дозатор; 20 — бункер; 20а — просеиватель; 21 — циклон-разгружатель; 22 — главный вентилятор; 23 — пневмотранспортна линия; 28 — молоко сгущенное; 29 — молоко сухое; 1п — вода; Зг — воздух горячий; Зх — воздух холодный; Зп — воздух пневмотранспортный; Зот — воздух отработанное; 26 — противопожарный трубопровод.
С гущенка проходит через гомогенизатор, поступает в промежуточный резервуар, откуда винтовым насосом 7 подается на распылительный диск. Частота вращения распылительного диска 200 с-1. Воздух поступает в сушильную башню нагретым до 160 °С, прямоточно с продуктом. Высушенное молоко скребковым механизмом подается в шнек 2 и транспортируется им в пневмотранспортную систему. Использование скребкового механизма позволяет уменьшить высоту камеры за счет конического дна. Транспортируя молоко, воздух его одновременно охлаждает. После циклона разгружателя 21 воздух поступает на вторую очистку в батарею циклонов 15. Молоко отводится периодически в пневмотранспортную магистраль. Производительность установки 500 кг выпаренной влаги в час. Напряжение объема сушильной башни по выпаренной влаге 5 кг/м3 час. Расходы пара на 1 кг выпаренной влаги составляют 0,3кг. Высота установки 12.5
Рис. 8. Установка ОСВ-1: 1 — камера с форсунками; 2 — гранулятор вибрационный ГВ-1/8,5; 3(1,2) — сушилка вибрационная конвективная СВ-1/8,2; 4, 11-элеватор ленточный ковшовый; 5 — сито вибрационное СВИ-0,9; 6-распределитель; 7, 10 — конвеер вибрационный; 8(1-3) — бункера с активатором; 9 — бункер; 10 — вибрационный конвеер; 14 — питатель — затвор вибрационный ПЭВ-0,3; 17 — резервуары Я1-ОСВ-6,3, Я1-ОСВ — 2,5; 18 — насос молочный центробежный; 19 — электронасосный агрегат (гомогенизатор); 8, 11, 15 — калориферы — вентиляторы — фильтры воздуха.
Служит для сушки цельного молока и перегонки. Сушка происходит в течение двух стадий. Первая стадия сушки, что характеризуется большой скоростью процесса, происходит в сушильной башне, друга, во время которой скорость процесса значительно снижается, — в вибрационной конвективной сушилке. Такая организация процесса сушки предотвращает грудкуванию молока при повышенной влажности с одновременным ее досушиванием. Сгущенку подают на форсунки, диспергируют и высушивают в камере 1 в потоке горячего воздуха. Полученный молочный порошок выгружается гранулятором 2 и поступает для конечной досушки и охлаждения в вибрационные конвективные сушилки 3, поэтому элеватором подается для классификации на вибрационное сито 5. Кондиционный порошок посредством конвееров через распределитель 6 попадает в бункера для временного сохранения, а дальше направляется на фасовку.
В комплект сушильного устройства входит оборудование для мойки внутренних поверхностей камеры, циклонов и бункеров посредством гидромониторов, смонтированных на этих аппаратах. Предусмотренная подача к установке насыщенного пара в случае самозагорания молока.
Производительность установки 900…1000 кг/год. Температура воздуха, что поступает в камеру, — 160…180 °С, на выходе из камеры — 95 °С. Разрежение в камере — 20…25 Па.
4. Инженерные расчеты
Производительность гомогенизатора равна подаче его насоса. Для плунжерных насосов подача зависит от диаметра плунжеров и величины хода, количества плунжеров и числа оборотов коленчатого вала. При заданных параметрах машины производительность Vсек ее можно рассчитать по формуле
Vсек =
м3/ сек, (4.1)
где d‑диаметр плунжера, м;
S – ход плунжера, м;
п – угловая скорость вращения коленчатого вала, об/сек;
φ – объемный к. п. д. насоса (для молока = 0,85; для вязкого продукта значительно меньше);
z – количество плунжеров.
Мощность N, необходимую для работы гомогенизатора, определяют по формуле для расчета мощности насосов
N =
Вт, (4.2)
где р0 – давление, развиваемое плунжерами гомогенизатора (давление перед клапаном), Н/м2;
η – механический к. п. д. гомогенизатора (= 0,75).
В результате затрат большого количества механической энергии, которая превращается в теплоту, при клапанной гомогенизации заметно нагревается продукт. Повышение температуры продукта в гомогенизаторе можно рассчитать по формуле
∆t =
град, (4.3)
где N ‑ потребная мощность, Вт;
Vсек – объемная производительность гомогенизатора, м3/ceк;
ρ – плотность продукта, кг/м3;
С–массовая теплоемкость продукта, Дж/(кг∙ град).
Высокое давление гомогенизации является причиной того, что клапанные гомогенизаторы поглощают много электроэнергии и отличаются большой металлоемкостью. Чтобы уменьшить расход энергии и облегчить конструкцию, за рубежом созданы гомогенизаторы «низкого» давления. Режим их работы позволяет получить эффект гомогенизации, достаточный при выработке цельного гомогенизированного молока.
Пружина гомогенизирующей головки должна быть достаточно жесткой, чтобы обеспечить необходимое давление гомогенизации, зависящее от усилия Р, с которым пружина действует на клапан. Связь между этим усилием, параметрами пружины и возникающим в пружине наибольшим касательным напряжением τмакс выражается формулой
τмакс =
Н/м2, (4.4)
где Р – усилие, действующее на пружину, Н;
D – средний диаметр витков пружины, м;
d – диаметр проволоки, м;
k – поправочный коэффициент.
Поправочный коэффициент зависит от индекса пружины
С =
. (4.5)
Приближенно
k =
. (4.6)
Пружина должна удовлетворять условию τмакс ≤ [τ]. Допускаемое напряжение на кручение [τ], которое зависит от механических свойств материала, колеблется в широких пределах (300 – 600 МН/м2).
При расчете задаются индекм пружины Сп = 4–5. Это дает возможность на основании формулы определить диаметр проволоки d:
d =
. (4.7)
Количество витков пружины гомогенизатора п = 4 – 6. Усилие затяжки Р определяют по формуле
Р = f∙∆p, (4.8)
где f – площадь сечения канала перед клапаном, м2;
∆р – рабочее давление гомогенизации, Н/м2.
-
Правила эксплуатации
Эксплуатация насосов и техника безопасности.
Полученные с завода-изготовителя насосы необходимо разобрать и осмотреть, убедиться в исправности деталей и отсутствии посторонних предметов. Детали насоса очищают от смазки, консервации и моют горячей водой и щелочным раствором в соответствии с инструкцией по мойке молочного оборудования. Затем насосы собирают и присоединяют к трубопроводу.
При монтаже тщательно проверяют сносность валов электродвигателя и рабочего колеса или ротора. Это особенно важно для насосов неконсольномоноблочного типа, имеющих общую плиту с приводом. Необходимо правильно установить резиновое уплотнительное кольцо в паз корпуса.
Крышки к корпусу следует прижимать равномерно по окружности, не допуская перекоса. В противном случае нарушается работа насоса.
Электродвигатель присоединяют к электросети за выведенные концы обмотки статора в зависимости от напряжения по схеме, указанной на табличке (треугольник или звезда). При неправильном направлении вращения следует поменять местами две присоединительные фазы сети.
Вращать насос вхолостую свыше 3-4 мин не рекомендуется, так как его трущиеся части смазываются только перекачиваемым продуктом. Нарушение этого правила может привести к перегреву уплотнительного устройства и даже выходу его из строя.
Всасывающая труба должна быть короткой, прямой и герметичной. Нагнетательный и всасывающий трубопроводы должны свободно без перекосов присоединяться к патрубкам насосов.
Для пуска центробежного насоса необходимо открыть кран на всасывающей линии, включить электродвигатель и открыть кран на нагнетательной, для пуска объемных – открыть запорные краны на нагнетательной линии, включить электродвигатель и открыть кран на всасывающей.
Во время работы насоса надо систематически следить за сальником вала – при неудовлетворительном состоянии сальникового устройства появляется течь перекачиваемой жидкости. Это обнаруживается визуально с помощью специального отверстия во фланце насоса, через которое вытекает просачиваемая жидкость.
Перед остановкой насоса необходимо постепенно отключить подачу продукта и на ходу машины промыть блок цилиндра горячей водой.
Эффективность работы ротационных насосов (производительность, напор, к.п.д. и другие параметры) зависит от точности их изготовления и сборки.
После установки насоса необходимо убедится в правильном подсоединении электродвигателя. Для этого включают кратковременно (толчком) электродвигатель и проверяют, совпадает ли вращение его с направлением, указанным стрелкой на корпусе насоса. При неправильном вращении следует переменить местами две из подсоединенных фаз на коробке электродвигателя, приняв при этом необходимые меры предосторожности.
Подшипники электродвигателя смазываются один раз в 4-6 месяцев.
Во время работы наблюдают за температурой электродвигателя, она не должна превышать 60-70 С. нагрев электродвигателя выше этой температуры свидетельствует о неисправности насоса или электродвигателя.
Разбирать, промывать и собирать насос рекомендуется раз в смену или после длительной остановки (более 4 часов).
Перед пуском в эксплуатацию необходимо проверить надежность заземления насоса.
При работе насоса следят, чтобы не было подсоса воздуха.
В ротационных насосах быстроизнашивающимися деталями являются бронзовые втулки, прокладки, набивка сальника, корпус и крышка насоса, шейка вала. Кроме того, происходит износ полуды и резьбы шпилек.
Для проведения ремонта производят полную (ремонтную) разборку насоса. После разборки все детали моют, осматривают и замерами определяют величину износа. Детали с износом больше предельного восстанавливают или заменяют новыми. Бронзовые поверхности, соприкасающиеся с продуктом, повторно лудят пищевым оловом. Набивку сальника пропитывают пищевым жиром или топленым маслом.
Насос собирают в порядке, обратном разборке. При этом учитываются посадки деталей. Перед сборкой контрольный штифт и шпильки смазывают машинным маслом.
Эксплуатация сепараторов и техника безопасности.
Сепараторы – центробежные машины с высокой скоростью вращения. По этому во время их эксплуатации необходимо очень строго выполнять правила техники безопасности и рекомендации инструкции, прилагаемой к каждой машине.
Сепараторы, электродвигатели и пусковая аппаратура должны быть тщательно заземлены. Систематически следует проверять исправность заземляющих устройств.
Работа на сепараторе с неудовлетворительно сбалансированным барабаном или с нарушенной балансировкой его категорически запрещается.
При замене тарелок и посуды барабана необходимо произвести балансировку заново.
Разбирать сепаратор можно только после остановки барана. Работать на сепараторе при снятых ограждениях и защитных кожухах воспрещается. Барабан после отключения электродвигателя не рекомендуется тормозить.
Категорически запрещается пользоваться во время сборки и разборки сепаратора случайными инструментами.
















