148223 (594471), страница 8
Текст из файла (страница 8)
Укрепительные работы, как правило, следует выполнять при положительных температурах воздуха.
Размеры указывают в каждом конкретном случае в рабочих чертежах. Камень для мощения заготавливают из слабовыветривающихся твердых скальных пород с объемным весом не менее 2тм3.
Рисунок 3.3 Мощение откосов:
а — одиночное; б — двойное;
1 — упор; 2 — подстилающий слой толщиной 10 см
Мощение должно выполняться обязательно на спланированных и тщательно уплотненных откосах горизонтальными рядами до упора снизу вверх. Камни укладывают, подбирая их по размерам с тщательной расщебенкой и уплотнением.
Откосы подводящего и отводящего русел должны быть сопряжены с выходными и входными оголовками труб и при необходимости дополнительно спланированы и зачищены. Строительный мусор и забракованные элементы должны быть удалены от сооружения.
Швы между блоками оголовков по видимым поверхностям должны быть" расшиты цементным раствором. При необходимости перед расшивкой швов в них втрамбовывают полусухой цементный раствор, кроме того, перед расшивкой швы необходимо тщательно промыть водой.
Расшитые швы должны быть ровными, без трещин и иметь хорошее сцепление раствора с блоками.
Швы между звеньями, законопаченные паклей и осмотренные представителем заказчика, должны быть с внутренней стороны звеньев расшиты цементным раствором.
Оштукатуривать наружные поверхности элементов труб и швов запрещается.
3.4 Проект производства работ по возведению земляного полотна.
3.4.1 Возведение насыпи с разработкой грунта экскаваторами и транспортировкой, а/самосвалами.
3.4.1.1.Область применения.
Технологическая карта разработана на основе методов научной организации труда и предназначена для использования при разработке проекта производства работ на объекте: «Реконструкция участка автомобильной дороги Вологда-Кириллов-Пудож-Медвежьегорск км 533 - км 544».
Для возведения насыпи должны быть выполнены все предшествующие работы, согласно "Инструкции по сооружению земляного полотна автомобильных дорог", в том числе восстановление и закрепление трассы дороги, расчистка полосы отвода, разбивка земляного полотна и грунтового карьера. Устройство временных землевозных дорог для транспортирования грунта .
2.Указания по технологии производственного процесса.
При возведении насыпи с разработкой грунта экскаватором с транспортировкой автомобилями-самосвалами (рис.3.4) выполняются следующие работы:
а) подготовка и зачистка забоя; (карьер «Челмужский" карьер "69 квартал")
б) разработка грунта экскаватором в карьере с погрузкой его в а/самосвалы, перевозкой и выгрузкой в насыпь
в) послойное разравнивание грунта в теле насыпи
г) послойное уплотнение грунта
Разработка грунта экскаватором ведется комплексными механизированными бригадами. В комплект машин комплексной бригады: экскаваторы, а/самосвалы, бульдозеры, катки.
Разработка грунта экскаватором и
Разработка грунта в карьере ведется до отметки позволяющей обеспечить нормальный набор грунта ковшом экскаватора. Ширина проходок должна быть обеспечена с таким расчетом, чтобы экск. мог работать при средней величине углов поворота 70-90
Наибольшую допустимую высоту забоя в связанных и плотных грунтах принимать равной наибольшей высоте резания экскаватора. Наибольшая высота забоя в пределах 8-9м. При разработке грунта продольной проходкой расстояние от оси пути экск. до стенки забоя должна быть равна 5-6м; до места погрузки грунта -3,6м. Экскавацию грунта вести с наименьшими затратами времени на выполнение рабочего цикла.
Транспортировка грунта из карьера в насыпь производят а/самосвалами МАЗ-503,КРАЗ, КАМАЗ. Количество транспортных средств определяется плановым заданием для каждого конкретного случая. В каждый а/самосвал КРАЗ 256-Б загружается 6 м3 грунта. Затем грунт транспортируется до места производства работ, и выгружают через каждые 5м вдоль насыпи и через каждые 3м по ширине насыпи, начиная с ее краев (рис.2). Грунт разравнивают слоями толщиной 0,35-0,40 за 1-2 прохода бульдозера по одному следу. Работу выполнять на II скорости с перекрытием предыдущего слоя на 0,5-0,8м. После разравнивания грунта производят сначала предварительную планировку слоя 1-2 прохода бульдозера по одному следу, а затем окончательную с приданием ровности слоя поперечного уклона, согласно типового поперечника на данном участке.
Уплотнение грунта.
Уплотнение грунта послойно. Согласно акта пробного уплотнения число проходов уплотняющих машин по одному следу 18, достигнутое уплотнение 0,98. Первые проходы начинают на расстоянии 2-3 метров от бровки насыпи во избежание обрушения откоса, следующими проходами смещаясь за каждый проход 1/3 ширины катка. Уплотнение грунта продолжают с перемещением от края насыпи к ее оси. Степень уплотнения грунта проверяется лабораторией.
3.4.1.2 Указания по технике безопасности.
При производстве работ на экскаваторе необходимо соблюдать следующие правила техники безопасности.
Экскаваторы во время работы должны устанавливаться на спланированной площадке. При работе экскаватора рабочим запрещается находится под его ковшом или стрелой со стороны забоя. Посторонним лицам запрещается находиться на расстоянии менее 5м от радиуса действия экскаватора. Во время перерывов в работе ковш следует опустить на землю. Очищать ковш можно, только опустив его на грунт. При погрузке грунта ковш экскаватора не должен перемещаться над кабинами автомобилей. Водитель автомобиля во время погрузки должен находится в кабине. Запрещается изменять вылет стрелы при заполненном ковше, регулировать тормоза при поднятом ковше. Поворот ковша для выгрузки и передвижку экскаватора с опорожненным ковшом следует начинать только после выхода ковша из грунта, тормозить в конце поворота с заполненным ковшом плавно, без резких толчков, при подъеме ковша не допускать упора блока ковша о блок стрелы при опускании ковша не сообщать рукояти напорного движения, не допускать ударов о раму, гусеницу или грунт. Следить за правильной навивкой канатов на барабаны лебедок. Запрещается направлять канаты руками.
При работе бульдозера необходимо соблюдать следующие правила. Сбрасывая грунт под откос отвалом бульдозера, не выдвигать отвал за бровку откоса насыпи. Не поворачивать бульдозер с загруженным или заглубленным отвалом. Во время случайных остановок бульдозера отвал должен быть опущен на землю.
3.4.1.3 Указания по организации труда.
Работу по возведению насыпи из грунта, разрабатываемого экскаваторами с подвозкой автомобилями-самосвалами и отсыпкой его в тело насыпи, выполняет комплексная бригада. Для выполнения работ по отсыпке насыпи высотой до 1 м, участок длиной 400 м делят на две равные захватки. Работу организуют так.чтобы отсыпка и разравнивание грунта велось на одной захватке, а уплотнение на другой.
Состав бригады:
Машинист экскаватора 6 разр.
Помощники машинистов 6 разр
Водители автомобилей -самосвалов Машинист бульдозера 6 разр
Машинист катка 6 разр
-2
-2
по расчету
-1
-1
Таблица 3.1 Карта технологии операционного контроля
| Контролируемые параметры | Предельные отклонения |
| 1)Высотные отметки продольного профиля | Не более 10%определений от проектных-100 мм 90% +/- 50мм |
2)Ширина земляного полотна между бровкой и осью 3)Поперечные уклоны 4)Коэффициент уплотнения
Не более 10%определений от проектных+/20 см
90% *+/-10см
Не более 10%определений до20%;остальные10%
+0.04
| Основные операции .подлежащие контролю | Разравнивание и планировка | Факт, плотность грунта |
| Состав контроля | Высотные отметки прод.проф. ширина зем. полотна крутизна откосов | |
| Метод и средства контроля | Инструментальный нивелир, стальная мерная лента | Метод режущего кольца, прибор типа ПРП-2 |
| Режим и объем контроля | Промеры через 50м;продольное нивелирование и промеры через каждые 100м;ширину зем. полотна и крутизну откосов проверяют не менее чем в трех местах на 1 км дороги | Не менее трех образцов на каждые два пикета |
| Лицо контролирующее операцию | Мастер | Лаборант" |
| Лицо, ответственное за организацию и осуществление контроля | Прораб | |
| Где регистрируются результаты контроля | Журнал производства работ | Журнал контроля за уплотнением насыпи |
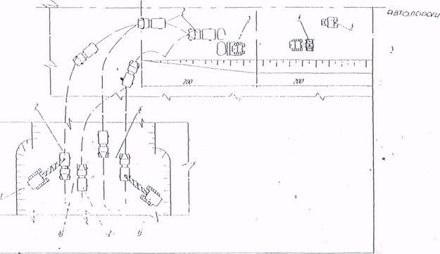
Рисунок 3.4 Схема возведения насыпи с разработкой грунта экскаваторами Э-1252Б и перемещением автомобилями-самосвалами:
1-экскаватор Э-1252Б; 2-автомобиль-самосвал; 3-бульдозер Д-493А; 4-прицепной каток.
3.4.2 Технологическая карта устройства уширения земляного полотна.
3.4.2.1 Область применения.
Технологическая карта разработана на устройство уширения земполотна существующей автомобильной дороги в соответствии с проектом. В качестве ведущего механизма используется бульдозер Т-170.
В состав работ входят:
-
снятие растительного слоя грунта;
-
устройство основания земполотна;
-
нарезка уступов;
-
послойная отсыпка земполотна с послойным уплотнением;
-
планировка верха земляного полотна и откосов;
-
нарезка кюветов.
3.4.2.2 Организация и технология производства работ
До начала производства работ по устройству уширения земполотна необходимо:
-
восстановить трассу дороги;
-
выполнить детальную разбивку земполотна;
-
очистить территорию в пределах полосы отвода от леса, пней, кустарников и валунов; выполнить перенос инженерных коммуникаций;
-
выполнить временный водоотвод (при необходимости).
Устройство уширения земполотна ведется поэтапно справа и слева от оси дороги, не создавая помех для движения транспортных средств по противоположной полосе дороги. Работы на каждом этапе выполняются поточным методом на трех захватках обшей протяженностью 300-600 м.
На первой захватке выполняются следующие работы:
-
срезка растительного слоя грунта бульдозером;
-
уборка камней размером более 2/3 толщины отсыпаемого слоя экскаватором САТЕRPILLАР, (HITACHI) с погрузкой в автосамосвалы;
-
- выравнивание основания уширения земполотна, нарезка уступов высотой 1-1,5 м и шириной 1,5-2 м при высоте насыпи более 2 м бульдозером Т-170;
-
уплотнение основания земполотна катком DYNAPAC СС-222 7,5 т; .рыхление откосов старой насыпи.
Толщина срезаемого слоя назначается проектом. В карте принята толщина слоя 15 см. Грунт срезают бульдозером Т-170 (или экскаватором САТЕRPILLAR, (HITACHI), перемещают к границе полосы отвода или вывозят в отведенные для этого места для складирования и обваловывают. В дальнейшем его используют для укрепления откосов.
Перекрытие следов от предыдущих проходов бульдозера и срезке грунта должно составлять 0,25-0,3 м.
На второй захватке выполняются следующие технологические операции:
-
разравнивание грунта на насыпи слоями по 0,3 м бульдозером Т-17О;
-
уплотнение слоя грунта самоходным катком DYNAPAK СС-422 10 т.
Отсыпка земполотна ведется от краев к середине насыпи. Песчаный грунт доставляется автомобилями-самосвалами грузоподъёмностью до 13т.
Самосвалы для выгрузки разворачиваются на существующей насыпи и подаются к месту выгрузки грунта по оборудованному съезду задним ходом. При малых объемах отсыпки возможно выгрузку грунта вести с обочины существующей дороги. При этом тщательно обеспечивать безопасность движения транспортных средств.
Перемещение и разравнивание грунта на насыпи выполняют челночными проходами бульдозера Т-170 на второй рабочей скорости.
Каждый слой следует разравнивать, соблюдая проектный продольный и поперечный .уклоны.
Возвращение бульдозера к началу захватки осуществляется задним ходом с опущенным отвалом, которым бульдозер частично уплотняет грунт.
В целях надлежащего уплотнения грунта в краевых частях насыпи ширина отсыпки должна быть больше проектного очертания насыпи на 0,3-0,5 м с каждой стороны. Излишек грунта убирается на завершающем этапе возведения насыпи при планировке.
Уплотнение следует выполнять при оптимальной влажности грунта. Перед началом работы производитель работ совместно с лаборантом устанавливает рациональный режим работы уплотняющих средств пробным уплотнением.
В карте предусмотрено уплотнение грунта выполнять катком DYNAPAC СС-422 за десять проходов по одному следу по челночной схеме.
















