13404 (585239), страница 14
Текст из файла (страница 14)
При впровадженні рекомендованих енергозберігаючих технологій заготівлі і зберіганні кормів СТОВ «Глуховецьке» отримає такий енергетичний ефект:
Еефект=((Еу. кукур. (рек.)- Ен.п. кукур. (рек.))- (Еу кукур. (існ.)-Ен.п. кукур. (існ.).))*S кукур.+ ((Еу. люцер. (рек.)- Ен.п. люцер. (рек.))- (Еу люцер. (існ.)-Ен.п. люцер. (існ.).))*S люцер.+ ((Еу. ячм. (рек.)- Ен.п. ячм. (рек.))- (Еу ячм. (існ.)-Ен.п. ячм. (існ.).))*S ячм.
де Еу. кукур. (рек.), Еу. люцер. (рек.) , Еу. ячм. (рек. )- віповідно енергія урожая рекомендованих технологій заготівлі і зберігання кукурудзи на силос, люцерни і ячменю
Ен.п. кукур. (рек.), Ен.п. люцер. (рек.) , Ен.п. ячм. (рек. )- віповідно витрати непоновлюваної енергії при рекомендованих технологіях заготівлі і зберігання кукурудзи на силос, люцерни і ячменю.
Еу. кукур. (існ.), Еу. люцер. (існ.) , Еу. ячм. (існ. )- віповідно енергія урожая існуючих технологій заготівлі і зберігання кукурудзи на силос, люцерни і ячменю.
Ен.п. кукур. (існ.), Ен.п. люцер. (існ.) , Ен.п. ячм. (існ. )- віповідно витрати непоновлюваної енергії при існуючих технологіях заготівлі і зберігання кукурудзи на силос, люцерни і ячменю.
S кукур , S люцер , S ячм.- прогнозовані площі посіву на 2008 рік в СТОВ «Глуховецьке» відповідно кукурудзи на силос, люцерни і ячменю.
Еефект=((135240-20492.69)-(114730-64189.79))*380+((16372.5-8147.42)-(10915-7160.87))*200+((72881.47-13454.58)-(45406-31037.97))*144=31781363МДж
5 Розроблення екологічних заходів та заходів з охорони праці
5.1 Екологічні заходи механізації кормовиробництва
5.1.1 Маловідходні і безвідходні технології
Відходи — це речовини, матеріали і предмети, які утворюються у процесі людської діяльності, непридатні для подальшого використання за місцем утворення чи виявлення; власник відходів має намір або повинен позбутися їх (утилізувати чи видалити).
Відходи, з одного боку, можуть негативно впливати на живі й неживі об'єкти довкілля, а з іншого — слугувати вторинними матеріальними та енергетичними ресурсами для можливої утилізації.
Повна назва відходу складається з: номенклатурної назви відходу; уніфікованої назви процесу, в якому утворюється або виявлено відхід; уніфікованої назви виду економічної діяльності, в якій реалізовано цей процес.
Номенклатурна назва відходу відбиває стан і структуру відходів за місцем їх утворення або виявлення і відповідає конкретному різновиду відходів: стану відходу загалом та стану його компонентів; назві речовини, матеріалу, готового виробу чи іншій номенклатурній назві сировини або продукції; стану відходу як продукту процесу, в якому він утворюється.[1]
Для позначення відходів за найменуванням процесу, в якому вони утворюються, вживають додаткові терміни: брак, вибраковування, виділення, вижимка, викид, відпрацювання, відсів, відстій, залишок, конденсат, концентрат, накип, осад, осмол, пересортиця, продукт, продукти зношення, продукти корозії, просів, рециркулят, сублімація, фракція та ін.
Утворення відходів призводить до втрати частини цінних речовин, становить загрозу для навколишнього середовища, а їх збирання, перевезення, зберігання, переробка, утилізація, видалення, знешкодження, поховання, контроль за цими операціями, нагляд за місцями видалення потребують додаткових витрат. Переведення виробництва на безвідходні технології дає змогу раціональніше використовувати природні ресурси й підтримувати екологічну рівновагу.
Безвідходна технологія — це сукупність технологічних процесів, які забезпечують роботу виробництва за замкненим циклом і повне використання в процесі виробництва вихідної сировини і побічної продукції (відходу).
Головним завданням і водночас змістом безвідходного виробництва є не стільки утилізація відходів, тобто використання їх як вторинних матеріальних, енергетичних ресурсів для отримання корисної продукції чи з іншою метою, як комплексна, максимально глибока переробка сировини і зменшення кількості відходів.
5.1.2 Мінімізація негативного впливу техніки
Пересування техніки полем спричинює негативні явища, пов'язані з підвищеним тиском на грунт та буксуванням рушіїв:
-
погіршення фізичних та фізико-механічних властивостей ґрунту (щільності, пористості, твердості, питомого опору тощо);
-
необхідність проведення додаткового обробітку за підвищеного опору ґрунту;
-
посилення водної і вітрової ерозій ґрунту;
-
зниження врожайності сільськогосподарських культур.
-
Спрощено ущільнення ґрунту визначають за середнім тиском на
нього рушія. В сучасному уявленні воно прямо пропорційно залежить від максимального тиску рушія на ґрунт, площі опорної поверхні, ширини рушія, інтенсивності накопичення незворотних деформацій ґрунту, числа проходів техніки по одному сліду.
Зменшення навантаження техніки на ґрунт. Для зменшення негативного впливу рухомої техніки на ґрунт вживають заходів, які умовно можна об'єднати в три групи.
Агротехнічні та агрохімічні — спрямовані на підвищення стійкості ґрунту до ущільнювальної та руйнівної дії техніки. Досягають цього збільшенням вмісту органічної речовини, поліпшенням загальних фізичних і фізико-механічних властивостей удобренням, хімічною меліорацією, штучним структуроутворенням, мінімізацією обробітку ґрунту за рахунок застосування полицевого обробітку, зменшення його глибини.
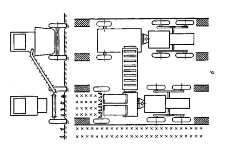
Технологічні полягають у зменшенні числа проходів техніки полем, у тім числі за рахунок використання комбінованих і широкозахватних агрегатів, заміни механічного обробітку ґрунту внесенням гербіцидів; застосуванні способів руху, за яких зменшується площа ущільненої поверхні, зокрема човникового; впровадженні мостового землеробства (рис. 1).
Конструкторські — основними завданнями яких є зменшення тиску техніки на ґрунт та її буксування. Реалізують їх такими основними шляхами:
-
зменшенням маси тракторів за рахунок застосування міцніших і легших матеріалів;
-
зниженням робочої швидкості тракторів на ґрунтах із підвищеною вологістю і здатних до ущільнення;
-
вирівнюванням центра ваги для досягнення однакового тиску передніх і задніх коліс трактора на ґрунт;
Рис. 1 Схеми комбінованого (а) і збирального(б) агрегатів для роботи за мостовою технологією (за І.І. Водяником,1990)
-
розміщенням колісних рушіїв за схемою «катамаран» (на одній осі) або «тандем» (один за одним);
-
зменшенням контактного тиску на ґрунт за рахунок зниження внутрішнього тиску повітря в шинах (рис. 2, а), застосування шин підвищеної еластичності (рис. 3) ; широкопрофільних та аркових шин (див. рис. 2 б, в);
-
поліпшенням конструкції гусеничних рушіїв у напрямках звуження і видовження контактної поверхні, збільшення кроку гусениці, кількості опорних котків, застосування пружинних шарнірів
Рис. 2. Шини атмосферного тиску (а), широкопрофільні
(б) та аркові (в) (за І.І.Водяником)
Докладніше напрями вдосконалення ходових частин тракторів та іншої техніки розглянуто нижче.
Просапні колісні трактори. Завдання зменшення шкідливого впливу на Грунт частково вирішують збільшенням діаметра і ширини шин, однак у зв'язку з погіршенням маневровості тракторів та агротехнічними вимогами це можна робити до певної межі. Зокрема, ширина шин не може перевищувати 21 см з огляду на захисну зону рядків культур, які вирощують із міжряддями 45 см.
Застосуванням здвоєних шин за схемою «тандем» поліпшують тягово-зчіпні властивості тракторів. Іншими шляхами вирішення цього завдання є використання широкопрофільних і аркових шин, привід на передні колеса меншого порівняно із задніми діаметра.
Рис. 3. Схеми еластичних коліс (за І.І. Водяником)
Зменшення маси тракторів за збереження тягово-зчіпних властивостей досягають встановленням двох ведучих мостів (колісна формула 4К4), причому кращою, хоча й дорожчою, є конструкція з усіма колесами однакового розміру.
Обладнання тракторів передньою навіскою з метою одночасного її використання із задньою (рис. 4) забезпечує рівномірніший розподіл експлуатаційного навантаження між передніми та задніми колесами, що усуває необхідність встановлення баластних вантажів на передню вісь для вирівнювання тиску на ґрунт та підвищення тягового зусилля.
Середній тиск коліс просапних тракторів на ґрунт не повинен перевищувати 80-110 кПа (залежно від класу), буксування — 16 і 14 % відповідно для тракторів із колісними формулами 4К2 та 4К4. Треба передбачати можливість установлення баластних вантажів, а для тракторів 4К2 — напівгусеничного ходу або ґрунтозачепів.
Рис. 4. Трактор, агрегатований із плугами на передній і задній навісках (за І.П. Ксеневичем та ін.)
Колісні трактори загального призначення. Найоригінальні-шою конструкторською розробкою є мобільний енергетичний засіб (МЕЗ), який називають трактором другого покоління (рис. 5). Принципова особливість його полягає в оснащенні приводом на ходову частину сільськогосподарських машин для збільшення загального тягового зусилля МТА за рахунок їх маси, а не маси трактора. Отже, вирішується стратегічне завдання — збільшення енергонасиченості трактора, що за традиційних підходів неможливо, оскільки між потужністю двигуна і масою трактора існує певне співвідношення.
МЕЗ побудований за модульною схемою: як енергетичний модуль використано трактор, а функції технологічних модулів виконують візки на активних колесах з приводом від енергетичного модуля, з валами відбирання потужності та пристроями для приєднання знарядь, тари для насіння, добрив, робочого розчину пестицидів тощо.
Теоретично можливим стає необмежене підвищення маси технологічної частини агрегата, зниження маси енергетичної частини (трактора) за підвищення його потужності, оскільки у створенні тягового зусилля бере участь не тільки маса трактора, а й маса технологічних модулів.
Рис. 5. Мобільний енергетичний засіб
(за І.П. Ксеневичем та ін.)
Їх можна обладнувати потрібною кількістю коліс із приводом від енергетичного модуля, внаслідок чого за зниження тиску на ґрунт вони мають у кілька разів вищу вантажопідйомність. Це дає змогу зменшити непродуктивні витрати часу на поповнення технологічних матеріалів. Розміщення коліс із шинами низького тиску на більшій відстані сприяє зниженню тиску на ґрунт. Стає реальним використання 24-рядних машин. Збільшення тягового зусилля до 50 кН розширює діапазон застосування тракторів і практично усуває відмінності між тракторами загального призначення та просапними.
Гусеничні трактори. Одним із напрямів підвищення тягово-зчіпних властивостей, прохідності та зниження тиску на ґрунт є створення пневмогусеничного рушія. Поряд із позитивними ознаками, в тім числі меншими динамічним навантаженням та матеріалоємністю, він має чимало недоліків: низька надійність (втрата тиску в разі проколу, менший термін експлуатації), складність конструкції, менша продуктивність за низьких температур, більша втрата потужності на твердих поверхнях. Такий рушій можна застосовувати на тракторах, комбайнах, інших сільськогосподарських машинах.
Напівгусеничний рушій на пневмоподушках, розроблений для комбайнів, порівняно з колісним дає змогу знизити глибину колії та менше ущільнює ґрунт.
Для транспортних засобів створено комбінований рушій, в якому поєднано повітряну подушку зі звичайним колесом або гусеницею. Недоліки пневматичної подушки (складність підтримання заданого напрямку руху на підйомах, спусках, схилах, за бічного вітру, низька маневровість) усуваються, а тиск на ґрунт значно знижується. В перспективі можливі обробіток ґрунту, внесення добрив та обприскування посівів апаратами з повітряними подушками. [1]
5.1.3 Впровадження точного землеробства
У розвинених аграрно-індустріальних країнах дедалі більшого поширення набуває система точного землеробства (СТЗ), яка дає змогу не тільки отримувати дешевшу продукцію кращої якості, а й знижувати шкідливе агротехногенне навантаження за рахунок зменшення витрат пестицидів, добрив тощо.















