Для студентов ТОГУ по предмету ГидромеханикаРезервуары А и Б соединены горизонтальной новой чугунной трубой переменного сечения с длинами участков l1=10 м, l2=6 м и диаметрами d1 = 50 мм и d2 = Резервуары А и Б соединены горизонтальной новой чугунной трубой переменного сечения с длинами участков l1=10 м, l2=6 м и диаметрами d1 = 50 мм и d2 =
5,00524
2019-04-012019-04-01СтудИзба
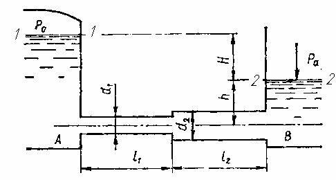
Резервуары А и Б соединены горизонтальной новой чугунной трубой переменного сечения с длинами участков l1=10 м, l2=6 м и диаметрами d1 = 50 мм и d2 = 75 мм. По трубе движется вода при температуре t= 15° С и напоре Н = 8 м. Определить: 1) расход Q
Бестселлер
Описание
Резервуары А и Б соединены горизонтальной новой чугунной трубой переменного сечения с длинами участков l1=10 м, l2=6 м и диаметрами d1 = 50 мм и d2 = 75 мм. По трубе движется вода при температуре t= 15° С и напоре Н = 8 м.
Определить:
1) расход Q в трубопроводе (построить пьезометрическую линию, если в резервуаре А манометрическое давление на свободной поверхности воды рм=0,02 МПа (0,204 кгс/см2), а h = 1 м);
2) полное давление P0 на свободной поверхности воды в резервуаре, необходимое для пропуска воды по трубе с расходом Q = 10 л/с и h = 2м.

Характеристики решённой задачи
Предмет
Учебное заведение
Программы
Просмотров
721
Размер
226,63 Kb
Список файлов
Задача .docx
