Диплом ТЭЦ-1 ИСПРАВЛЕННЫЙ (1211146)
Текст из файла
СОДЕРЖАНИЕ
Введение…………………………………………………………………………...3
1. Характеристика Южно- Сахалинской ТЭЦ-1 как источника
загрязнения атмосферы....……………………………………………………...5
-
Общая характеристика ТЭЦ-1…………………………………………....5
-
Описание оборудования котельной ТЭЦ-1…………………………...…8
-
Организация безопасного обслуживания котельного
оборудования…………………………………………………………..…13
-
Теплотехнические характеристики парового котла ТП-87…………...16
2. Расчёт выбросов вредных веществ в атмосферу……………………………19
2.1 Нормирование выбросов вредных веществ в атмосферный
воздух……………………………………………………………………...19
2.2 Анализ санитарно-защитной зоны……………………………………....27
2.3 Расчёт ПДВ в атмосферу дляЮжно- Сахалинской ТЭЦ-1…………….29
2.4 Расчёт безопасного расстояния до жилой застройки…………………...33
2.5 Расчёт фактических выбросов вредных веществ из котлов и
сопоставление их с ПДВ……………………………………………….…34
3. Разработка воздухоохранных мероприятий по снижению вредных
выбросов изЮжно-Сахалинской ТЭЦ-1…………………………………...36
3.1 Анализ методов уменьшения загрязнения атмосферы…………………36
3.2 Теплотехнические, малоотходные и энергосберегающие
мероприятия……………………………………………………………….40
3.3 Инновационные экологические разработки…………………………….43
Заключение……………………………………………………………………….49
Список использованных источников…………………………………………...51
Приложение А…………………………………………………………………....54
ВВЕДЕНИЕ
Актуальность темы исследования. Взаимозависимость условий обеспечения теплоэнергопотребления и загрязнения окружающей среды как факторов жизнедеятельности человека и развития производственных сил привлекает внимание к этому аспекту проблемы антропогенного воздействия на окружающую среду. Выбросы загрязняющих веществ предприятий теплоэнергетики, обусловленные процессами сгорания органического топлива, являются одним из основных источников загрязнения атмосферы.
Объемы вредных пылегазовоздушных выбросов связаны с качеством и количеством сжигаемого топлива, полно той его использования, а также с эффективностью в целом работы источника теплоснабжения.
Антропогенные выбросы парниковых газов и загрязняющих веществ – один из основных факторов, обуславливающих изменение химического состава атмосферы и ее теплового баланса. Процессы добычи, переработки и сжигания органического топлива являются источником примерно 80% суммарных объемов антропогенных выбросов в атмосферу, в том числе 90% диоксида углерода – главного парникового компонента атмосферы, изменение содержания которого называют основной причиной современного повышения температуры [2, с. 17].
При сжигании твердого топлива, прежде всего угля, в атмосферу с дымовыми газами поступает летучая зола, частицы которой содержат углерод, диоксид кремния, окислы алюминия и железа, серу, некоторые органические соединения, тяжелые металлы и другие химические элементы. При сжигании резервного газового топлива выход твердых частиц отсутствует, однако газообразные продукты характеризуются высокими концентрациями многих вредных химических веществ [15, с. 61].
Наибольшую опасность для биосферы и для здоровья человека представляют не имеющие средств очистки дымовых газов многочисленные теплоисточники малой мощности, размещаемые, как правило, в пределах населенных пунктов. Исходя из изложенного тема работы «Расчет вредных выбросов и разработка мероприятий по их снижению на примере котельной Южно-Сахалинской ТЭЦ-1» является наиболее актуальной.
Объект исследования – Южно-Сахалинская ТЭЦ-1 с паровыми котлами ТП-87
Цель работы – провести расчет вредных выбросов и разработать воздухоохранные мероприятия по снижению выбросов из Южно-Сахалинской ТЭЦ-1.
Исходя из цели, в работе решены следующие задачи:
– приведена характеристика котельного оборудования Южно-Сахалинской ТЭЦ-1;
– произведен расчет вредных выбросов из котельной Южно-Сахалинской ТЭЦ-1;
– разработаны воздухоохранные мероприятия по снижению выбросов из Южно-Сахалинской ТЭЦ-1.
Методы исследования. При написании работы использовались такие методы исследования как описание, сравнение, изучение Гостов и нормативов, анализ научной литературы, метод статистического анализа, математических расчетов, метод моделирования, графический метод, прогнозный метод.
1 ХАРАКТЕРИСТИКА ЮЖНО-САХАЛИНСКОЙ ТЭЦ-1 КАК ИСТОЧНИКА ЗАГРЯЗНЕНИЯ АТМОСФЕРЫ
1.1. Общая характеристика ТЭЦ-1
Южно-Сахалинская ТЭЦ-1 – обособленное подразделение ПАО «Сахалинэнерго» [18] – самый крупный энергоисточник Сахалинской области (рисунок 1.1), доля в общем объеме производства электроэнергии Сахалинской области составляет 46%, также электростанция обеспечивает теплоснабжение г. Южно-Сахалинска ( рисунок. 1.2).
Южно-Сахалинская ТЭЦ-1 расположена по адресу: 693012, Россия, Сахалинская обл., г. Южно-Сахалинск, пер. Украинский, д.15.
Рисунок 1.1 Южно-Сахалинская ТЭЦ-1
Рисунок 1.2 География Южно-Сахалинской ТЭЦ-1
По состоянию на окончание 2016 года, основные характеристики, а именно мощность по данной станции находились на таком уровне [18]:
–электрическая – 455,26 МВт;
–тепловая – 761 Гкал/ч.
На данной станции функционирует котлы, которые работают на угле, в количестве, пять штук, в период с 2013 по 2016 годы, котлы были переведены на технологию сжигания природного газа, но уголь и по сей день остается резервным видом топлива.
Официальный сайт предприятия Южно-Сахалинская ТЭЦ-1[18] постоянно обновляется и несет информацию о вакансиях, реквизиты, а также контакты.
Руководство стремится приложить максимум усилий, чтобы на станции работали высококвалифицированные специалисты, которые могли бы успешно развивать ТЭЦ, повышать ее уровень работы, а также огромное внимание уделяется используемому оборудованию. Так на ТЭЦ стараются следить за новыми веяниями, и менять устаревшее оборудование на новое и современное.
Самый первый энергоблок, который был введен в эксплуатацию, заработал в 1976 году, вернее за день до его окончания, уже в следующем году, в эксплуатацию ввели и котлоагрегат, спустя год заработал второй турбогенератор, через один год заработал уже третий котлоагрегат. В 1979 году уже окончательно были завершены все работы по введению в эксплуатацию объектов I-ой очереди данного предприятия, их общая мощность составляла 115 МВт. По завершению первой очереди строительства, стал вопрос о выполнении II-ой очереди. Проект был разработан высококвалифицированными специалистами из г. Ленинград. На страницах официального сайта организации Южно-СахалинскаяТЭЦ-1 можно найти сведения о вакансиях и условиях построения карьеры.
Как было сказано выше, в 2016 году специалисты полностью закончили процесс перевода данной ТЭЦ на добываемый в природе газ, она стала полностью газифицированной.
Общая потребность станции в топливе (природный газ) составляет довольно внушительный объем, это примерно 700 милл. куб. в год. Стоимость проекта по газификации предприятия составила 1,6 млрд. рублей, это без учета НДС, но с учетом выплаты всех процентов лизингодателям.
В отделе кадров, а также на официальном сайте предприятия Южно-СахалинскаяТЭЦ-1 можно получить информацию о вакансиях.
Высокая продуктивность ТЭЦ возможна только при постоянном развитии и проведении модернизации оборудования и процессов работы. Так специалисты, работающие на данной ТЭЦ, направляют много усилий на то, чтобы модернизация была экологически эффективной, и станция развивалась очень быстро, обеспечивая ресурсами потребителей в том объеме, который им требуется, а также не нанося ущерб окружающей среде.
1.2 Описание оборудования котельной ТЭЦ-1
Котельная Южно-Сахалинской ТЭЦ-1представляет собой двухэтажное здание, общая площадь равна 92 м2. На первом этаже котельной расположен бак для сбора конденсата, конденсатный насос, на втором – котлы (рисунок 1.1-1.2).
Рисунок 1.1 Общийвид Южно-Сахалинской ТЭЦ-1
Котельная предназначена для отопительно-производственных целей и оборудована 5-ю паровыми котлами модели ТП-87 паропроизводительностью 4 т/ч.
Котельная вырабатывает насыщенный пар с рабочим давлением 0,8 МПа.
Тепловая нагрузка котельной с учетом потерь тепла в паропроводах и наружных тепловых сетях при максимально-зимнем режиме составляет: на производство 1,2 Гкалл/ч; на отопление и вентиляцию 2,3 Гкалл/ч.
Высота трубы 15 м, диаметр трубы 1,5 м, температура выброса паров около 143 оС, объем выброса 5,2 м/с.
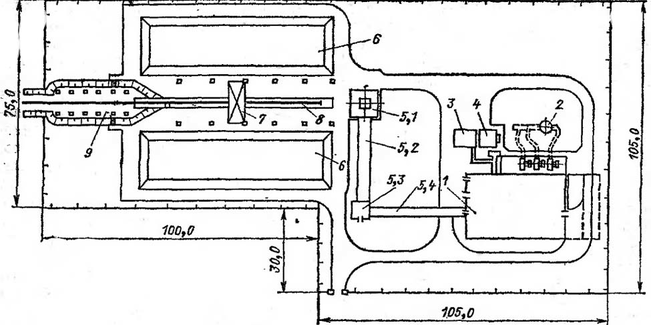
Рисунок 1.2 Размещение котельного оборудованияЮжно-Сахалинской ТЭЦ-1 на генеральном плане
Топливо - каменный уголь/газ: 1 – котельная; 2 – дымовая труба; 3 – склад мокрого хранения соли; 4 –осадительная станция пневмозолошлакоудаления; 5.1 – приемное устройство; 5.2 – галерея №1; 5.3 – дробильное отделение; 5,4 – галерея №2; 6 – склад топлива; 7 – эстакада виброразгрузчика; 8 – разгрузочная эстакада; 9 – эстакада люкоподъемника
Котлы работют на газе и угле. Концентрации загрязнителей, измеренные в трубе (отходящих газах) котельной, и фоновые концентрации вредных веществ на участке котельной представлены в таблице 1.1.
Таблица 1.1
Концентрации вредных веществ
| Концентрация, мг/м3 | ||||
| SО2 | NO2 | СО | Зала | |
| Фоновое загрязнение | 0,1 | 0,011 | 1,1 | 0,08 |
| Отходящие газы котельной | 602 | 57 | 180 | 140 |
| ПДКм.р. | 0,5 | 0,085 | 5,0 | 0,15 |
Водоснабжение котельной осуществляется из подземных источников. Забор воздуха на горение осуществляется с улицы и непосредственно с котельного помещения. Тяга дымовых газов осуществляется дымососами.
Насыщенный пар из котлов с рабочим давлением Р = 0,8 МПа поступает в общую паровую магистраль котельной, из которой часть пара отбирается на оборудование установленное в котельной, а именно на подогреватель воды и деаэратор. Другая часть пара направляется на производственные нужды котельной.
Конденсат от производственных нужд самотеком возвращается, в размере 30 % и при температуре 80 оС, в конденсатосборник и далее конденсатным насосом направляется в бак горячей воды.
Подогрев воды производится паром в последовательно включённых двух подогревателях, при этом подогреватели работают без конденсатоотводчиков. Отработанный конденсат направляется в деаэратор.
В деаэратор, также поступает химически очищенная вода, восполняющая потери конденсата.
Насосом сырой воды вода из подземного источника направляется на очистку и в бак горячей воды.
Деаэрированная вода с температурой около 104 оС питательным насосом нагнетается в экономайзеры и далее поступает в котлы.
Подпиточная вода для системы теплоснабжения забирается подпиточным насосом из бака горячей воды.
Питательный насос. Питание котлов водой должно быть надежным. При снижении уровня воды ниже допустимых пределов кипятильные трубы могут оголиться и перегреться, что в свою очередь может привести к взрыву котла. Котлы с давлением выше 0,07 МПа с паропроизводительностью 2 т/ч и выше должны иметь автоматические регуляторы питания, которые установлены на данной котельной.
Для питания котлов устанавливают не менее двух насосов, из которых один должен быть с электроприводом, а другой – с паровым приводом. Производительность одного насоса с электроприводом составляет не менее 110 % номинальной производительности всех рабочих котлов.
Производительность насоса с паровым приводом составляет не менее 50 % номинальной производительности котла. Можно устанавливать все питательные насосы только с паровым приводом, а при двух или нескольких источниках питания электроэнергией – только с электрическим приводом. Насосы с паровым приводом потребляют от 3 до 5 % вырабатываемого пара, поэтому их используют как резервные.
Выхлопной пар поршневого прямодействующего насоса удаляется в атмосферу. Этим паром подогревают воду в особом теплообменнике, конденсат выбрасывают. В котел его возвращать нельзя, так как он загрязнён маслом, а плёнка масла на трубках ухудшает теплопередачу.
Характеристики
Тип файла документ
Документы такого типа открываются такими программами, как Microsoft Office Word на компьютерах Windows, Apple Pages на компьютерах Mac, Open Office - бесплатная альтернатива на различных платформах, в том числе Linux. Наиболее простым и современным решением будут Google документы, так как открываются онлайн без скачивания прямо в браузере на любой платформе. Существуют российские качественные аналоги, например от Яндекса.
Будьте внимательны на мобильных устройствах, так как там используются упрощённый функционал даже в официальном приложении от Microsoft, поэтому для просмотра скачивайте PDF-версию. А если нужно редактировать файл, то используйте оригинальный файл.
Файлы такого типа обычно разбиты на страницы, а текст может быть форматированным (жирный, курсив, выбор шрифта, таблицы и т.п.), а также в него можно добавлять изображения. Формат идеально подходит для рефератов, докладов и РПЗ курсовых проектов, которые необходимо распечатать. Кстати перед печатью также сохраняйте файл в PDF, так как принтер может начудить со шрифтами.














