Курсовая работа: Установка нанесения экспериментальных многослойных упрочняющих покрытий
Описание

" установка нанесения экспериментальных многослойных упрочняющих покрытий"
Москва — 2012 г
ЗАДАНИЕ
на курсовой проект по курсу
«Основы проектирования систем автоматического управления оборудования электронных технологий».
Тема проекта: Установка нанесения экспериментальных многослойных упрочняющих покрытий
1. Проработать описание работы машины, выбрать и обосновать состав его основных целевых функций, сервисных функций, функций коррекции цели.
2. Разработать комплексную принципиальную схему, как совокупность системы целевых механизмов, системы их энергообеспечения и системы управления, связанных материальными, энергетическими и информационными потоками.
3. Описать механический, энергетический и информационный интерфейс компонентов машины. Дать техническое задание и техническое предложение на САУ и основные элементы машины.
4. Разработать принципиальную электрическую схему элемента САУ или САУ в целом.
Содержание графической части.
- Комплексная принципиальная схема САУ...................................1 л.
- Алгоритм работы установки....................................................2 л.
- Комбинированная функциональная схема..................................1 л.
- Монтажная электрическая схема соединений САУ……………...1л.
Содержание расчетно-пояснительной записки.
- Введение. Описание целевого, механического и энергетического интерфейса спроектированной технологической машины.
- Описание процессной модели. Выбор и обоснование целевых, сервисных функций, и функций коррекции цели.
- Техническое задание и техническое предложение на систему управления машины по приведенной в Приложении 1 форме.
- Описание комплексной принципиальной схемы ФС. Обоснование структурно-компоновочного решения, выбор и согласование уровней потоков элементов.
- Документы, сопровождающие комплексную принципиальную схему:
- перечень элементов ПЭ;
- перечень потоков и сигналов ПС;
- технические задания на основные подсистемы и узлы машины ТЗ.
- Информационный поиск датчиков и исполнительных элементов машины и ее САУ, описание целевого, механического, энергетического и информационного интерфейса этих элементов ОЭ.
- Расчет и описание принципиальной электрической схемы.
- Заключение.
Содержание
2.1 Описание интерфейсов установки. 9
3. Описание комплексной принципиальной схемы.. 10
4. Описание процессной модели. 11
5. ТЗ и ТП на САУ установкой. 14
5.1 Общие требования к алгоритму управления. 14
5.2 Процессы, реализуемые в системе. 15
5.3 Построение аппаратной части САУ.. 17
5.4 Описание комбинированной функциональной схемы.. 18
6. Информационный поиск элементов САУ.. 20
6.1 Двигатели и контроллеры управления двигателями: 28
6.5 Система подачи воды на охлаждение компонентов. 43
8. Список использованных источников. 46
9. Приложение А. Перечень элементов. 47
10. Приложение Б. Перечень потоков. 49
Курсовой проект содержит 6 графических листов, выполненных в програмных пакетах Autodesk Inventor Professional 2013 и Autodesk AutoCAD Mechanical 2013. Расчетно-пояснительная записка выполнена в Microsoft Word 2010, содержит 49 листов и 29 рисунков. В проекте разработана система автоматического управления установкой нанесения экспериментальных многослойных упрочняющих покрытий.
1-ой и 2-ий листы содержат алгоритм работы установки, разбитый на подпроцессы и схема блочного соединения САУ
3-ий и 4-ый листы содержат комбинированную функциональную схему установки с указанием всех энергетических и управляющих сигналов и перечнем всех элементов.
На 5-ом листе представлена монтажная электрическая схема соединений САУ.
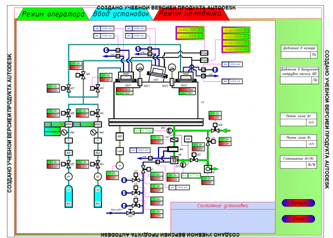
На 6-ом листе представлен интерфейс программы управления установкой.
Основной целью курсового проектирования является закрепление знаний, полученных при изучении дисциплины САУ, применение их на практике в процессе разработки документации на САУ установки нанесения многослойных тонкопленочных покрытий. Поставлена задача разработки максимально эффективной САУ с учетом особенностей установки и протекающих процессов.
Установка нанесения многослойных покрытий относится к установкам периодического действия и предназначена для нанесения покрытий на торцевую поверхность пяты осевого резервного подшипника (РП) турбины модульно-гелиевого реактора. В основе работы установки лежит способ распыления материалов мишеней с использованием магнетронного распылителя, вакуумная система снабжена диффузионным насосом с водяной проточной ловушкой и механическим пластинчато-роторным насосом. Заготовка (рисунок 1) в вакуумной камере установки получает вращательное движение от мотор-редуктора через привод. Это вращение необходимо для равномерного нанесения покрытия на всю рабочую область заготовки.
Рисунок 1 - Пята осевого РП
Общий вид установки представлен на рисунке 2.
Характеристики курсовой работы
Список файлов

Начать зарабатывать