Для студентов по предмету Механика жидкости и газа (МЖГ или Гидравлика)Задача 7-12Задача 7-12
5,00510
2025-04-282025-09-07СтудИзба
Задача 7: Задача 7-12 вариант 12
Описание
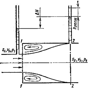
Определить отношение диаметров D/d, при котором в случае внезапного расширения трубы будет иметь место наибольшая разность показаний пьезометров dh для любого заданного расхода,

Характеристики решённой задачи
Номер задания
Вариант
Программы
Теги
Просмотров
39
Качество
Идеальное компьютерное
Размер
23,58 Kb
Список файлов
Задача7.12.docx
Комментарии
Нет комментариев
Стань первым, кто что-нибудь напишет!
A45162






















