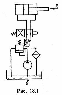
Для студентов по предмету Механика жидкости и газа (МЖГ или Гидравлика)Определить мощность и КПД объемного гидропривода поступательного движения (рис. 13.1, б), если гидроцилиндр имеет диаметр D=200 мм, механический КПД ηОпределить мощность и КПД объемного гидропривода поступательного движения (рис. 13.1, б), если гидроцилиндр имеет диаметр D=200 мм, механический КПД η
5,00518131
2024-01-162024-09-16СтудИзба
Определить мощность и КПД объемного гидропривода поступательного движения (рис. 13.1, б), если гидроцилиндр имеет диаметр D=200 мм, механический КПД ηм=0,96, объемный КПД ηо=0,99, а насос, характеристика которого приведена на рис. 13.10, имеет подачу
Описание
Определить мощность и КПД объемного гидропривода поступательного движения (рис. 13.1, б), если гидроцилиндр имеет диаметр D=200 мм, механический КПД ηм=0,96, объемный КПД ηо=0,99, а насос, характеристика которого приведена на рис. 13.10, имеет подачу Qн=1,1 л/с. Всасывающий трубопровод имеет приведенную длину lв=2 м и диаметр dв=39 мм, напорный – lн=6 м и dн=19,2 мм, сливной – lc=10 м и dc=24 мм. Рабочая жидкость- масло турбинное 30 – имеет температуру 50 °С, плотность ρ=900 кг/м3.
Характеристики решённой задачи
Номер задания
Просмотров
3
Качество
Скан печатных листов
Размер
3,5 Mb
Список файлов
1.jpg
2.jpg
3.jpg
