Для студентов по предмету Механика жидкости и газа (МЖГ или Гидравлика)Определить расход Q, через систему труб на рисунке, приведѐнном ниже с диаметрами d1=100 мм, d2=50 мм, d3=100 мм и длинами l1=10 м, l2=5 м,l3=8 м, l3`Определить расход Q, через систему труб на рисунке, приведѐнном ниже с диаметрами d1=100 мм, d2=50 мм, d3=100 мм и длинами l1=10 м, l2=5 м,l3=8 м, l3`
5,0056
2022-09-172022-09-17СтудИзба
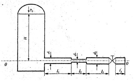
Определить расход Q, через систему труб на рисунке, приведѐнном ниже с диаметрами d1=100 мм, d2=50 мм, d3=100 мм и длинами l1=10 м, l2=5 м,l3=8 м, l3`=1 м. Задвижка открыта полностью. Трубы чугунные новые. Температура воды 20 ℃. Построить напорную и
Описание
Определить расход Q, через систему труб на рисунке, приведѐнном ниже с диаметрами d1=100 мм, d2=50 мм, d3=100 мм и длинами l1=10 м, l2=5 м, l3=8 м, l3`=1 м. Задвижка открыта полностью. Трубы чугунные новые. Температура воды 20 ℃. Построить напорную и пьезометрическую линии, если вакуум над поверхно-стью воды с глубиной Н=12 м. равен Рвак.=4 м вод. ст. ![]()

Файлы условия, демо
Характеристики решённой задачи
Вариант
Программы
Просмотров
58
Качество
Идеальное компьютерное
Размер
492,77 Kb
Список файлов
Задача.pdf
