Для студентов по предмету Механика жидкости и газа (МЖГ или Гидравлика)Задача 7-1Задача 7-1
5,0053
2020-04-182020-04-18СтудИзба
Задача 7: Задача 7-1 вариант 1
-51%
Описание
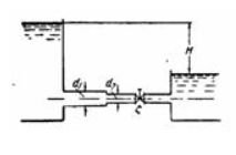
Задача (Куколевский И.И.) 7-1. Вода перетекает из левого бака в правый по трубопроводу с диаметрами d1 = 100 мм и d2=60 мм. Определить, пренебрегая потерями трения, расход в трубопроводе при напоре H = 3 м и коэффициенте сопротивления вентиля ?. Построить график напоров. При каком значении ? расход уменьшится в два раза?
Ответ. Q = 8,6 л/сек; ? = 24,2.![]()
Ответ. Q = 8,6 л/сек; ? = 24,2.

Характеристики решённой задачи
Номер задания
Вариант
Теги
Просмотров
215
Качество
Идеальное компьютерное
Размер
370,08 Kb
Список файлов
Задача 7-1.pdf
Задача 7-1.xmcd

Вам все понравилось? Получите кэшбэк - 40 рублей на Ваш счёт при покупке. Поставьте оценку и напишите положительный комментарий к купленному файлу. После Вы получите деньги на ваш счет.