Для студентов по предмету Механика жидкости и газа (МЖГ или Гидравлика)Задача 9-22Задача 9-22
5,005261
2017-08-212017-08-21СтудИзба
Задача 9: Задача 9-22 вариант 22
-51%
Описание
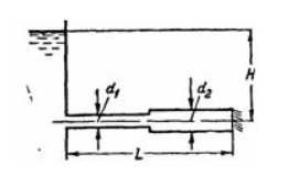
Задача (Куколевский И.И.) 9-22. Для подачи воды в количестве Q = 2,1 м3/мин на расстояние L = 400 м под напором H = 9 м можно использовать наличные чугунные трубы диаметром d1= 150 лл и d2 = 200 мм. Определить необходимые длины участков трубопровода, используя для подсчета потерь формулу (9-20) и принимая шероховатость труб = 1,2мм. Какой напор потребуется при заданном Q, если выполнить весь трубопровод диаметром d1= 150 мм?
Ответ. L1= 150м, и L2= 250м; H= 17,5м.![]()
Ответ. L1= 150м, и L2= 250м; H= 17,5м.

Характеристики решённой задачи
Номер задания
Вариант
Теги
Просмотров
942
Качество
Фото рукописных листов
Размер
214,5 Kb
Список файлов
(1).jpg
(2).jpg

Вам все понравилось? Получите кэшбэк - 40 рублей на Ваш счёт при покупке. Поставьте оценку и напишите положительный комментарий к купленному файлу. После Вы получите деньги на ваш счет.
Комментарии

Отзыв
все верно