Для студентов ГУМРФ по предмету ГидромеханикаОпределить, каким должно быть давление р1 над свободной поверхностью топлива в левом баке (рис. 8.7), чтобы оно перетекало через сифонный трубопровод Определить, каким должно быть давление р1 над свободной поверхностью топлива в левом баке (рис. 8.7), чтобы оно перетекало через сифонный трубопровод
5,00518125
2024-02-282024-02-28СтудИзба
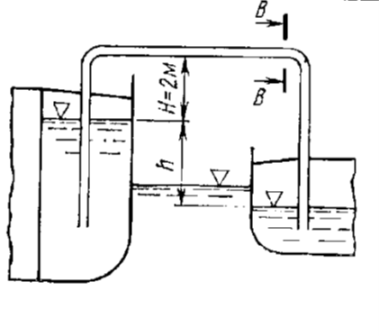
Определить, каким должно быть давление р1 над свободной поверхностью топлива в левом баке (рис. 8.7), чтобы оно перетекало через сифонный трубопровод с расходом Q=12 л/мин, при разности уровней в танках h=4 м, если диаметр трубы d=100 мм; длина трубо
Описание
Определить, каким должно быть давление р1 над свободной поверхностью топлива в левом баке (рис. 8.7), чтобы оно перетекало через сифонный трубопровод с расходом Q=12 л/мин, при разности уровней в танках h=4 м, если диаметр трубы d=100 мм; длина трубопровода 10 м; коэффициенты со-противления входу и выходу из трубопровода ξвх=ξвых=0,8; шероховатость трубы – 0,04 мм. Давление над свободной поверхностью топлива в правом баке р2=105 кПа.
Плотность топлива 880 кг/м3, кинематический коэффициент вязкости топлива v=180 сСт.
Файлы условия, демо
Характеристики решённой задачи
Предмет
Учебное заведение
Номер задания
Вариант
Программы
Теги
Просмотров
5
Качество
Идеальное компьютерное
Размер
161,13 Kb
Список файлов
8.20.docx
