Лабораторная работа №4 (977139)
Текст из файла
Цель работы: практически усвоить методы расчетно-экспериментального определения термодинамических свойств веществ при низких давлениях на примере атмосферного воздуха, основными компонентами которого являются сухой воздух.
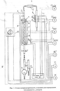
Описание экспериментальной установки:
В установку 1 всасывается воздух из окружающей среды .На входе измеряют массовый расход прибором 4 .Затем воздух проходит радиатор 2 и попадает в калориметр 5, где происходит адиабатный процесс .Там же расположены приборы для определения остальных необходимых параметров (8,5,6,7,9).Затем воздух выбрасывается в атмосферу.
| Время измерений | Измеряемые величины мВ | |||||||
| Uрасх | Есух | Едт | Емокр | UN | Uнагр | Uрасх | ||
Номер каналов информации | ||||||||
| 0 | 1 | 2 | 3 | 4 | 5 | 6 | ||
| 14-19 14-23 14-27 14-30 14-33 | 1.3 1.27 1.26 1.26 1.27 | 1.21 1.21 1.22 1.22 1.23 | 3.09 3.10 3.10 3.10 3.11 | - - - - - | 29.05 29.06 29.06 29.05 29.05 | 96.13 96.16 96.16 96.16 96.16 | 24.90 24.90 24.90 24.90 24.90 | |
| 14-36 | 1.26 | 1.23 | 3.10 | - | 29.05 | 96.15 | 24.90 | |
| 14-39 14-42 14-45 14-48 14-51 14-55 | 1.27 1.27 1.27 1.27 1.27 1.27 | 1.23 1.23 1.24 1.24 1.24 1.24 | 1.90 1.87 1.86 1.85 1.86 1.86 | - - - - - - | 22.69 22.69 22.68 22.69 22.69 22.69 | 74.95 74.94 74.94 74.95 74.96 74.95 | 24.90 24.91 24.90 24.90 24.90 24.90 | |
| 14-58 | 1.27 | 1.24 | 1.86 | - | 22.69 | 74.95 | 24.90 | |
Московский Энергетический Институт.
Лабораторная работа №4.
по курсу
Техническая термодинамика.
ОПРЕДЕЛЕНИЕ ИЗОБАРНОЙ ТЕПЛОЕМКОСТИ И ТЕРМОДИНАМИЧЕСКИХ СВОЙСТВ ВЛАЖНОГО И СУХОГО ВОЗДУХА
Студент:
Группа:
Преподаватель: Александров А.А.
Работу выполнил:
Работу защитил:
Москва
2004
Характеристики
Тип файла документ
Документы такого типа открываются такими программами, как Microsoft Office Word на компьютерах Windows, Apple Pages на компьютерах Mac, Open Office - бесплатная альтернатива на различных платформах, в том числе Linux. Наиболее простым и современным решением будут Google документы, так как открываются онлайн без скачивания прямо в браузере на любой платформе. Существуют российские качественные аналоги, например от Яндекса.
Будьте внимательны на мобильных устройствах, так как там используются упрощённый функционал даже в официальном приложении от Microsoft, поэтому для просмотра скачивайте PDF-версию. А если нужно редактировать файл, то используйте оригинальный файл.
Файлы такого типа обычно разбиты на страницы, а текст может быть форматированным (жирный, курсив, выбор шрифта, таблицы и т.п.), а также в него можно добавлять изображения. Формат идеально подходит для рефератов, докладов и РПЗ курсовых проектов, которые необходимо распечатать. Кстати перед печатью также сохраняйте файл в PDF, так как принтер может начудить со шрифтами.
















