125282 (690416)
Текст из файла
Кафедра “Основы проектирования машин”
Курсовой проект
«Проектирование привода индивидуального»
Содержание
Введение
1 Энергетический и кинематический расчёт
2 Выбор материала и определение допускаемых напряжений
3 Расчет тихоходной передачи
4 Эскизная компоновка редуктора и определение компоновочных размеров
5 Расчет тихоходного вала
6 Расчет и подбор шпоночных соединений
7 Выбор и расчет муфты привода
8 Составление ведомости посадок сопряженных размеров
9 Система смазки редуктора
10 Расчет клиноременной передачи
11 Заключение
12 Список использованных источников
Введение
Привод – совокупность механических передач, предназначенных для преобразования параметров движения двигателя при передаче исполнительным органам машины. Энергия, необходимая для приведения в действие машины может быть передана от вала двигателя непосредственно от двигателя возможна в случаях, когда частота вращения вала машины совпадает с частотой вращения двигателя. В остальных случаях применяют механические передачи. Из всех видов передач зубчатые имеют наименьшие габариты, массу, стоимость и потери на трение. Коэффициент потерь одной зубчатой пары при тщательном выполнении и надлежащей смазке не превышает обычно 0,01. Зубчатые передачи в сравнении с другими механическими передачами обладают большой надежностью в работе, постоянством передаточного отношения из-за отсутствия проскальзывания, возможностью применения в широком диапазоне скоростей и передаточных отношений.
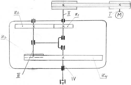
Проектируемый привод состоит из:
- электродвигатель поз. 40 (марка АИР112М4; Р= 5,5 кВт; n= 1500 мин-1);
- редуктор двухступенчатый цилиндрический поз. 1 (u= 29; Tmax= 869 Н∙м).
Двигатель с редуктором соединяются посредством клиноременной передачи.
1 ЭНЕРГЕТИЧЕСКИЙ И КИНЕМАТИЧЕСКИЙ РАСЧЕТ
Исходные данные:
Pвых.= 4 кВт – мощность на выходном валу;
nвых.= 50 мин-1 – частота вращения выходного вала;
Lгод.= 5 лет;
Ксут.= 0,29;
Кгод.= 0,5
Определим общий КПД привода:
,
где
- КПД ременной передачи;
- КПД зубчатой передачи;
- КПД пары подшипников качения.
Требуемая мощность электродвигателя:
кВт
Определяем оценочное передаточное отношение привода:
,
где
- передаточное отношение клиноременной передачи;
для двухступенчатого соосного редуктора – передаточные числа быстроходной и тихоходной ступеней.
Частота вращения двигателя исходя из приближенного общего передаточного отношения:
мин-1.
По табл. П1 [2] принимаю электродвигатель, ближайший по мощности:
АИР112М4, для которого Рдв.= 5,5 кВт, n=1450 мин-1.
Окончательное передаточное отношение привода:
U1 принимаю в соответствии со стандартным рядом
Uред.=U2 ∙U3=3,15∙3,15=9,92, тогда передаточное число ременной передачи:
Определение частот вращения и угловых скоростей валов привода.
n=1450 мин-1;
c-1,
Вал II:
мин-1;
c-1,
Вал III:
мин-1;
c-1,
Вал IV:
мин-1;
c-1.
Определение вращающих моментов на валах привода.
Н∙м;
Вал II:
Н∙м;
Вал III:
Н∙м;
Вал IV:
Н∙м.
2 ВЫБОР МАТЕРИАЛА И ОПРЕДЕЛЕНИЕ ДОПУСКАЕМЫХ НАПРЯЖЕНИЙ
Выбираю материалы со средними механическими характеристиками. По табл. 3.3 [1] принимаю для шестерен сталь 45 улучшенную с твердостью НВ260, для колес сталь 45 улучшенную с твердостью НВ230.
Допускаемые контактные напряжения по формуле 3.9[1] при проектном расчете:
.
Здесь предел контактной выносливости при базовом числе циклов
принимаю по табл. 3.2 [1]:
;
коэффициент долговечности при длительной эксплуатации редуктора КHL=1;
коэффициент запаса прочности
=1,15;
Принимаю коэффициент нагрузки для случаев несимметричного расположения колес
;
Коэффициент ширины венцов по межосевому расстоянию для быстроходной ступени:
;
для тихоходной ступени:
(как более нагруженной)
3 РАСЧЕТ ТИХОХОДНОЙ ПЕРЕДАЧИ
Проектный расчет
Расчет начинаю с тихоходной ступени, как наиболее нагруженной. Редуктор – соосный, поэтому межосевые расстояния ступеней равны:
.
Межосевое расстояние из условия контактной выносливости активных поверхностей зубьев.
мм;
Принимаю по стандарту
мм.
Нормальный модуль mnT = (0,01…0,02)∙аwT=(0,01…0,02)∙125=1,25…2,5. Принимаю mnT =2,5 мм.
Определю число зубьев шестерни и колеса. Так как тихоходная передача представляет собой передачу с внутренним зацеплением, то
, откуда
;
Число зубьев шестерни:
;
Принимаю z3=46, тогда число зубьев колеса:
z4=100+46=146.
Основные размеры шестерни и колеса.
Диаметры делительные:
d3=mz3=2,5∙46=115 мм;
d4=mz4=2,5∙146=365 мм.
Диаметры вершин зубьев:
da3=d3+2mnT=115+2∙2,5=120 мм;
da4=d4 - 2mnT=365-2∙2,5=360 мм.
Ширина колеса:
мм.
Ширина шестерни:
мм.
Определю коэффициент ширины шестерни по диаметру:
.
Окружная скорость колес тихоходной ступени:
м/с.
При данной скорости назначаю согласно табл. 3.11 [2] седьмую степень точности.
ПРОЕКТНЫЙ РАСЧЕТ БЫСТРОХОДНОЙ СТУПЕНИ.
Из условия соосности
мм.
Коэффициент
. Допускаемое контактное напряжение для материала колеса такое же, как в тихоходной ступени:
.
Нормальный модуль принимаю mn=2 мм.
Число зубьев шестерни и колеса:
;
где
.
z2 = zC – z1 = 125 – 30 = 95.
Основные размеры шестерни и колеса:
мм;
мм;
мм;
мм;
мм;
мм.
Окружная скорость колес быстроходной ступени и степень точности передачи:
м/с.
Назначаю восьмую степень точности.
Проверочный расчет передач.
Расчет тихоходной ступени. Коэффициент нагрузки для проверки контактных напряжений:
;
Здесь по табл. 3.5, 3.6 и 3.9 значения коэффициентов:
Проверяем контактные напряжения:
;
.
Силы, действующие в зацеплении тихоходной ступени.
Окружная сила:
Н;
Радиальная сила:
Н.
Проверка зубьев тихоходной ступени на выносливость по напряжениям изгиба:
Определю коэффициент нагрузки КF=KFβ∙KFγ=1.37∙1.15=1.57;
здесь KFβ=1,37 (табл. 3.7 [1]);
KFγ=1.15 (табл. 3.8 [1]).
Коэффициент прочности зуба по местным напряжениям YF выбираем в зависимости от чисел зубьев:
для шестерни z3=62, YF3=3,62;
для колеса z4=187, YF4=3,6.
Допускаемое напряжение по формуле (3.24 [1]):
.
По табл. 3.9 [1] для стали 45 улучшенной предел выносливости при отнулевом цикле изгиба:
;
для шестерни
;
для колеса
.
Коэффициент запаса прочности
, по табл. 3.9 [1]:
;
;
.
Допускаемые напряжения и отношения
:
для шестерен:
;
;
для колеса:
;
.
Найденное отношение меньше для колеса. Следовательно дальнейшую проверку проводим для зубьев колеса.
.
Проверочный расчет быстроходной передачи.
Коэффициент нагрузки КН:
;
Проверяем контактные напряжения:
что типично для быстроходных ступеней.
Силы в зацеплении:
Проверяем зубья по напряжениям изгиба:
Для этого определяю коэффициент нагрузки:
КF=KFβ∙KFγ=1∙1.45=1.45;
для z1=30; YF1=3.8;
z2=95; YF2=3.6.
Допускаемое напряжение:
Для стали 45 улучшенной:
;
для шестерни
;
для колеса
.
Коэффициент запаса прочности
, по табл. 3.9 [1]:
;
;
.
Допускаемые напряжения и отношения
:
для шестерен:
;
;
для колеса:
;
.
Дальнейшую проверку проводим для колеса, так как для него
меньше.
Проверяем зуб колеса:
.
4. ЭСКИЗНАЯ КОМПОНОВКА РЕДУКТОРА И ОПРЕДЕЛЕНИЕ КОМПОНОВОЧНЫХ РАЗМЕРОВ
Предварительный расчет валов.
Из выше приведенных расчетов крутящие моменты в поперечных сечениях валов:
Вал I:
Н∙мм;
Вал II:
Н∙мм;
Вал III:
Н∙мм;
Вал IV:
Н∙мм.
Диаметр выходного вала I при
.
;
dдв=32 мм;
Диаметр вала под шкивом: 32 мм.
Диаметр вала II под шкивом:
.
Принимаем dдв=32 мм;
Диаметры шеек под подшипники dП2=35 мм.
Диаметры под ведущей шестерней dК1=40 мм.
У промежуточного вала III расчетом на кручение определяю диаметр опасного сечения под шестерней z3 по пониженным допускаемым напряжениям
:
.
Принимаю диаметр под шестерней z3 – 45 мм, под подшипниками
, под колесом
;
Ведомый вал IV рассчитываем при
.
Диаметр выходного конца вала:
.
Принимаю
; диаметр под подшипниками dn4=60 мм;
диаметр под колесом dK4=65 мм.
Конструктивные размеры шестерен и колес.
Быстроходная ступень.
шестерня:
d1= 60 мм;
d2= 64 мм;
b1= 38 мм;
df= d1 – 2.5mn= 55;
dK1=40 мм;
- расстояние х меньше 2,5∙2= 5, поэтому принимаю вал-шестерню.
колесо:
d2= 190 мм;
da2= 194 мм;
b2= 32 мм.
Диаметр и длина ступицы колеса:
;
.
Принимаю
.
Толщина обода
;
Принимаю
;
Толщина диска с = 0,3∙b2 = 0.3∙32=9,6.
Характеристики
Тип файла документ
Документы такого типа открываются такими программами, как Microsoft Office Word на компьютерах Windows, Apple Pages на компьютерах Mac, Open Office - бесплатная альтернатива на различных платформах, в том числе Linux. Наиболее простым и современным решением будут Google документы, так как открываются онлайн без скачивания прямо в браузере на любой платформе. Существуют российские качественные аналоги, например от Яндекса.
Будьте внимательны на мобильных устройствах, так как там используются упрощённый функционал даже в официальном приложении от Microsoft, поэтому для просмотра скачивайте PDF-версию. А если нужно редактировать файл, то используйте оригинальный файл.
Файлы такого типа обычно разбиты на страницы, а текст может быть форматированным (жирный, курсив, выбор шрифта, таблицы и т.п.), а также в него можно добавлять изображения. Формат идеально подходит для рефератов, докладов и РПЗ курсовых проектов, которые необходимо распечатать. Кстати перед печатью также сохраняйте файл в PDF, так как принтер может начудить со шрифтами.















