124025 (689761)
Текст из файла
Расчетно-пояснительная записка
к курсовому проекту по конструированию
Дисциплина: «Детали машин »
Тема Курсового проекта
Разработка и конструирования «редуктора»
Содержание
1. Техническое задание на проектирование
2. Выбор электродвигателя и кинематический расчет привода
3. Расчет ременной передачи
4. Расчет закрытых цилиндрических зубчатых передач
5. Ориентировочный расчет вала
6. Проектировочный расчет валов на совместное действие изгиба и кручения
7. Разработка конструкции вала
8. Расчет валов на усталостную прочность
9. Расчет быстроходного вала на жесткость
10. Подбор подшипников
11. Смазочные устройства и утопления
Список литературы
1. Техническое задание на проектирование
Nэ=1,5 кВт, nэ=960 об/мин, nвых=15, t=10000 часов.
2. Выбор электродвигателя и кинематический расчет привода
Подбор электродвигателя
По заданным значениям Nэ=1,5 кВт, nэ=960 об/мин, nвых=15 об/мин из таблице выбираем двигатель серии АИР 90L6/925. В нашем случае асинхронная частота двигателя не совпадает с частотой, указанной в задании то мы берем стандартную частоту nэ=925.
Кинематический расчет привода
Общее передаточное число привода определится по формуле:
.
Распределим
между типами и ступенями передач
uобщ=uрем·uред
Положим uрем=4, тогда
. Из рекомендаций по распределению передаточных чисел в двухступенчатом редукторе найдем передаточное число тихоходного вала
, тогда
.
Определим частоты вращения валов
об/мин,
об/мин,
об/мин.
Проверим расчетные данные по частоте выходы
.
Определим вращающие моменты на валах
Н·мм;
Н·мм;
Н·мм;
Н·мм.
Полученные данные сведены в табл. 1
Таблица 1
| передат. число u | частота вращения n об/мин | вращающие моменты T Н·мм | КПД механизма
| |
| электродвигатель | 925 | 15486 | ||
| ремен. передача | 4 | 0,95 | ||
| быстр. передача | 4,48 | 231,25 | 58553 | 0,98 |
| пром. передача | 51,62 | 255786 | ||
| тихох. передача | 3,46 | 14,92 | 862983 | 0,98 |
3. Расчет ременной передачи
Выбираем по заданной мощности и частоте вращения, используя номограмму (рис. 1) вид сечения ремня О.
Рис. 1
Определим диаметр ведущего шкива
.
Выбираем
из ближайшего стандартного
мм. Тогда диаметр ведомого шкива определится с учетом проскальзывания
как
мм.
Уточним передаточное число ременной передачи и частоту вращения быстроходной передачи
;
об/мин.
Определим межосевое расстояние
мм
(
берется из таблицы в зависимости от выбранного сечения ремня);
мм.
За межосевое расстояние принимаем промежуточное значение
мм.
Расчетная длинна ремня
.
Округляя до ближайшего стандартного значения
, получаем
мм. Уточним межосевое расстояние
, где
, тогда
.
Угол обхвата на малом шкиве
Вычислим окружную скорость ремня
м/с
м/c
Определим по таблице следующие коэффициенты
учитывает влияние угла обхвата
мм
учитывает влияние длинны ремня
учитывает влияние режима работы
учитывает влияние числа ремней
Номинальная мощность, допускаемая для передачи одним ремнем
кВт,
здесь
кВт номинальная мощность, передаваемая одним клиновым ремнем, определяется по табличным данным табл. 2 (лит.: Демидович В.М., Зайденштейн Г.И., Юрьева В.А. Проектирование ременных передач на ЭВМ с использованием языка “Бейсик”: Методические указания к курсовому проектированию по прикладной механике и деталям машин. Казань: КАИ. 1987. – 40с.).
Таблица 2
| Сечение и Lp, мм | d1 | i | Частота вращения меньшего шкива, об/мин | |||||||
| 400 | 800 | 950 | 1200 | 1450 | 2200 | 2400 | 2800 | |||
| О 1320 | 80 | 1,2 1,5
| 0,26 0,27 0,28 | 0,47 0,49 0,50 | 0,55 0,56 0,58 | 0,66 0,68 0,71 | 0,77 0,80 0,82 | 1,08 1,11 1,14 | 1,15 1,18 1,22 | 1,28 1,32 1,36 |
|
| 1,2 1,5
| 0,42 0,43 0,44 | 0,76 0,78 0,81 | 0,88 0,91 0,94 | 1,07 1,10 1,14 | 1,25 1,29 1,33 | 1,72 1,78 1,84 | 1,84 1,90 1,96 | 2,04 2,11 2,17 | |
Определим количество ремней
.
Сила предварительного натяжения
Н,
где
– коэффициент, учитывающий влияние центробежных сил. Для нашего случая
Н·с2/м2.
Число пробегов определится как
с-1
c-1
Максимальное напряжение в ремне
, где
.
Здесь
кг/м3 – плотность материала ремня,
Н/мм – модуль упругости.
Н/мм2
Н/мм2
Определим долговечность ремней
ч
ч.
Здесь
Н/мм2 – предел выносливости материала,
– число шкивов,
,
– коэффициент, учитывающий различную величину напряжения изгиба на малом и большом шкиве.
Усилие, действующее на вал от ременной передачи
Н.
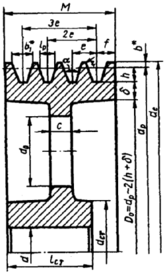
Основные размеры шкива (рис. 2)
Рис. 2
В соответствии с числом ремней z
=4 ширина клинового ремня выбирается по ГОСТ–20889–75 – ГОСТ–20897–75, т.е. M=52 мм.
Длинна ступицы может быть определена как
lст=1,5·dбыстр=1,5·30=45 мм
Размеры профиля канавок шкива для клинового ремня с выбранным сечением “О” приведены в табл. 3
Таблица 3
| Сечение ремня | lp | b | h | e | f |
| |
| dp | b | ||||||
| О | 8,5 | 2,5 | 7,5 | 12 | 8 | 80–100 | 10,1 |
Подбор материалов зубчатых колес
Таблица 4
| передача | марка стали | механические свойства после обработки | твердость поверхн. после закалки и низкого отпуска HB | твердость поверхн. после закалки и низкого отпуска HRC | температура отпуска
| ||
| временное сопротивл.
| предел текучести
| ||||||
| быстрох. | шестерня | 45 | 1190 | 1020 | 350 | 39 | 400 |
| колесо | 35 | 970 | 560 | 335 | 38 | 200 | |
| тихоход. | шестерня | 45 | 1637 | 1550 | 492 | 51 | 200 |
| колесо | 40Х | 1376 | 1220 | 417 | 46 | 400 | |
| представленные выше стали все с объемной закалкой | |||||||
Допускаемые напряжения
Допускаемые контактные напряжения при расчете зубчатых передач на контактную прочность определяются по формуле
,
где
– базовый предел выносливости поверхности зубьев по контактным напряжениям для пульсирующего цикла вычислится как
,
. Коэффициент долговечности
при переменной нагрузке определится как
, где базовое число
, число циклов нагружения зубьев
Характеристики
Тип файла документ
Документы такого типа открываются такими программами, как Microsoft Office Word на компьютерах Windows, Apple Pages на компьютерах Mac, Open Office - бесплатная альтернатива на различных платформах, в том числе Linux. Наиболее простым и современным решением будут Google документы, так как открываются онлайн без скачивания прямо в браузере на любой платформе. Существуют российские качественные аналоги, например от Яндекса.
Будьте внимательны на мобильных устройствах, так как там используются упрощённый функционал даже в официальном приложении от Microsoft, поэтому для просмотра скачивайте PDF-версию. А если нужно редактировать файл, то используйте оригинальный файл.
Файлы такого типа обычно разбиты на страницы, а текст может быть форматированным (жирный, курсив, выбор шрифта, таблицы и т.п.), а также в него можно добавлять изображения. Формат идеально подходит для рефератов, докладов и РПЗ курсовых проектов, которые необходимо распечатать. Кстати перед печатью также сохраняйте файл в PDF, так как принтер может начудить со шрифтами.














