123887 (689686), страница 5
Текст из файла (страница 5)
R
/С
= 12012/118780 = 0,1
По табл. 6.6 [1, с. 144] выбираем поле допуска вала – m6.
Для плавающей опоры червяка:
R
/С
= 2046/32000 = 0,07
Выбираем поле допуска вала – к6.
Для подшипника выходного вала:
R
/С
= 14981/91300 = 0,164
Выбираем поле допуска вала – n6.
По табл. 6.7 [1, с. 145] поля допусков отверстий корпусных деталей под установку наружных колец подшипников – Н7.
7.4 Конструирование стакана и крышек подшипников
По рекомендации [1, с. 172 – 175] примем для фиксирующей опоры червяка конструкцию стакана по рис. 7.3
Рис. 8.3
Размеры конструктивных элементов стакана:
D = 90 мм; D
= 105 мм;
=7,5 мм;
= 7,5 мм;
= 9 мм; C = 8 мм; D
=144 мм; t = 5 мм. Винт: d = М8; z = 4
Посадку стакана в корпус примем Н7/к6
Крышки подшипников привертные. В фиксирующей опоре червяка конструкцию крышки примем по рис. 7.4, а, а в плавающей опоре предварительно по рис. 7.4, б.
а) б) в)
Рис. 8.4
Крышки подшипников вала колеса примем по типу рис. 7.4, в, б. Размеры конструктивных элементов крышек подшипников (мм) для фиксирующей опоры червяка (1), плавающей опоры червяка (2), опор вала колеса (3):
| Крышка опоры | D |
|
|
| Винт | C | D | |
| d | z | |||||||
| 1 2 3 | 90 80 110 | 6 6 7 | 8 8 9 | 6 6 7 | М8 М8 М10 | 4 4 6 | 15,5 8 10 | 144 115 155 |
8. Построение эпюр моментов и расчеты валов на прочность
При прочностных расчётах валы схематизируют балками, лежащими на шарнирных опорах и нагруженными усилиями, передающимися при номинальном режиме работы от всех расположенных на них деталях.
8.1 Построение эпюр моментов
8.1.1 Входной вал
Для построения эпюр определяем значения изгибающих моментов в характерных сечениях вала
Вертикальная плоскость (Y0Z):
Сечение А: М
= 0
Сечение Б: М
= 0
Сечение Г:
Эпюра М
: Слева: М
= R
= 154,8 Н
м
Справа: М
= R
– F
= 435,5 Н
м
Горизонтальная плоскость (X0Z):
Сечение А: М
= F
= 105,9 Н
м
Сечение Б: М
= 0
Сечение В: М
= 0
Эпюра М
: Сечение Г:
М
= F
(
+
) – R
= 134,7 Н
м
Эпюра M
:
M
= Т
= 55,3 Н
м
8.1.2 Выходной вал
Вертикальная плоскость (Y0Z):
Сечение Д: М
= 0
Сечение Е: М
= 0
Эпюра М
: Сечение В:
Слева: М
= R
= 34,2 Н
м
Справа: М
= R
– F
= –141,9 Н
м
Горизонтальная плоскость (X0Z):
Сечение Д: М
= 0
Сечение Е: М
= 0
Эпюра М
: Сечение В: М
= R
= 143,9 Н
м
Эпюра М
:
М
= Т
= 795,83 Н
м
Нагружение F
:
Сечение F: М
= 0
Сечение Е: М
= 0
Эпюра М
: Сечение Д: М
= F
= 423, 12 Н
м
Из сопоставления размеров валов и эпюр моментов следует, что наиболее нагруженным являются сечение Д выходного вала редуктора и сечение Г входного вала редуктора.
8.2 Расчет сечения Д на статическую прочность
Ранее в качестве материала выходного вала была принята сталь марки 45:
=900Н/мм
;
= 650 Н/мм
;
= 410 Н/мм
;
= 230 Н/мм
;
= 390 Н/мм
;
= 0,1 (табл. 12.8 [1, с. 273])
Суммарный изгибающий момент при коэффициенте перегрузки К
= 2,6 (табл. 19.28 [1, с. 510]):
М
= К
= 2.6
= 1100 Н
м
Моменты сопротивления сечения вала:
W =
d
/32 = 3,14
60
/32 = 21195 мм
W
= 2W = 2
21195 = 42390 мм
Нормальное напряжение в рассматриваемом сечении:
= 10
М
/W = 10
1100/21195 = 51,9 Н/мм
Касательное напряжение в рассматриваемом сечении:
= 10
М
/ W
= 10
2069/42390 = 48,8 Н/мм
(М
= М
2,6 = 795,83
2,6 = 2069)
Частотные коэффициенты запаса прочности:
S
=
/
= 650/51,9 = 12,5; S
=
/
= 390/48,8 = 7,99
Общий коэффициент запаса прочности по пределу текучести:
S
=
=
= 6,7 > [S
] = 2,0
Следовательно, статическая прочность вала в сечении Д обеспечена.
8.3 Расчет сечения Д на сопротивление усталости
Расчётная схема вала при его проверке на выносливость аналогично расчётной схеме проектировочного расчёта валов на статическую прочность, только значение длин рассматриваемого участка принимают по уже разработанному чертежу.
Определяем амплитуды напряжений цикла в опасном сечении:
=
= M/W; М =
=
= 423,12
= 423,12
10
/21195 = 20 Н/мм
=
/2 = М
/(2W
) = 795,83
10
/(2
42390) = 9,39 Н/мм
Сечение Д – место установки подшипника. Концентратор напряжений в сечении Д – посадка с натягом. По табл. 12.19 [1, с. 283] имеем:
К
/К
= 4,7
0,9 = 4,23; К
/К
= 2,8
0,9 = 2,52
Посадочную поверхность вала под подшипник шлифуют (R
= 1,25 мкм):
К
= 0,89; К
= 0,93 (табл. 12.14 [1, с. 281])
Поверхность вала примем без упрочнения: К
= 1 (табл. 12.15 [1, с. 281])
Коэффициенты снижения предела выносливости:
К
= (К
/К
+ 1/ К
– 1)/ К
= (4,23 + 1/0,89 – 1)/1 = 4,35
К
= (К
/К
+ 1/ К
– 1)/ К
= (2,52 + 1/0,93 – 1)/1 = 2,6
Пределы выносливости вала:
=
/К
= 410/4,35 = 94,3 Н/мм
;
=
/К
= 230/2,6 = 88,5 Н/мм
Коэффициенты запаса по нормальным и касательным напряжениям:
S
=
/
= 94,3/20 = 4,72
S
=
/(
+
) = 88,5/ (9,39 + 0,038
9,39) = 9,1
где
=
/К
= 0,1/2,6 = 0,038
Коэффициенты запаса прочности в сечении Д:
S =
=
= 4,19 > [S] = 2,5
Следовательно, сопротивление усталости вала в сечении Д обеспечено.
8.4 Расчет сечения Г на статистическую прочность
В качестве материала червяка была принята сталь марки 40Х, закалка витков архимедова червяка с нагревом ТВЧ, поверхностная твердость 48…53HRC
= 900 Н/мм
;
= 750 Н/мм
;
= 410 Н/мм
;
= 450 Н/мм
;
=240Н/мм
;
= 0,1
М
= К
= 2,6
= 1185 Н
м
Момент сопротивления сечения вала:
W =
=
= 6280 мм
(d = 40 мм)
W
= 2W = 2
6280 = 12560 мм
Нормальное напряжение в рассматриваемом сечении:
=
=
= 188,7 Н/мм
М
= М
2,6 = 55,3
2,6 = 143,8 Н
м
Касательное напряжение в рассматриваемом сечении:
=
=
= 11,4 Н/мм
Частные коэффициенты запаса прочности:
S
=
/
= 750/188,7 = 3,97; S
=
/
= 450/11,4 = 39,5
Общий коэффициент запаса прочности по пределу текучести:
S
=
= 3,95 > [S
] = 2,0
Следовательно, статическая прочность вала в сечении Г обеспечена.
8.5 Расчет сечения Г на сопротивление усталости
Определяем амплитуды напряжений цикла в сечении Г:
=
= М/W; М =
= 455,8 Н
м
= 455,8
10
/6280 = 72,6 Н/мм
=
/2 = М
/(2W
) = 55,3
10
/2
12560 = 2,2 Н/мм
Для передачи вращающего момента со шкива на вал червяка применяется шпоночное соединение.
По табл. 12.17 [1, с. 283] имеем К
= 2,2; К
= 2,05 – эффективные коэффициенты концентрации напряжений
Для упрочнения поверхности вала используется закалка ТВЧ. По табл. 12.15 [1, с. 281] принимаем К
= 2,4 – коэффициент влияния поверхностного упрочнения.
По табл. 12.13 [1, с. 281] принимаем при d = 40 мм
К
(К
) = 0,85 – коэффициенты влияния абсолютных размеров поперечного сечения
Поверхность вала червяка шлифуют
По табл. 12.14 принимаем (R
= 1,25):
К
= 0,89; К
= 0,93 – коэффициенты влияния качества поверхности.
Находим коэффициенты снижения предела выносливости:
К
= (
)/К
= 1,125
К
= (
)/К
= 1,04
Пределы выносливости вала:
=
/ К
= 410/1,125 = 364,4 Н/мм
=
/ К
= 240/1,04 = 230,8 Н/мм
Коэффициенты запаса по нормальным и касательным напряжениям:
S
=
/
= 364,4/72,6 = 5,02
S
=
/(
+
) = 230,8/(2,2 + 0,22) = 95,37
где
=
/К
= 0,1/1,04 = 0,1
Коэффициент запаса прочности в сечении Г:
S =
= 5,01 > [S] = 2,5
Следовательно, сопротивление устойчивости вала в сечении Г обеспечено.
9. Смазывание и уплотнения
Дано: V
= 1,68 м/с (скорость скольжения в зацеплении);
= 220 Н (контактные напряжения); d
= 91,35 мм (диаметр окружности вершин витков)
По табл. 8.1 и 8.2 [1, с. 179] выбираем масло Цилиндровое 52 ГОСТ 6411–76
Глубину погружения червяка, при нижнем его расположении, примем:
h
= 0,4d
= 0,4
91,35 = 37 мм
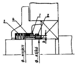
Уплотнение на выходе червяка примем торцовое (рис. 9.1)
Рис. 9.1
1,2 – уплотнительные кольца; 3 – пружина; 4 – статическое уплотнение; b – ширина поверхности трения кольца
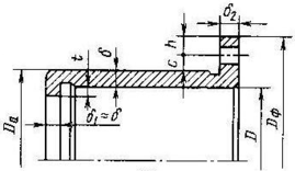
Уплотнение на выходе вала колеса примем щелевое с дренажным отверстием (рис. 9.2). b
– ширина дополнительной канавки с дренажным отверстием.















