123457 (689480), страница 3
Текст из файла (страница 3)
Столбчатые фундаменты наиболее распространены для каркасных одноэтажных и многоэтажных промышленных зданий. Для каждой колонны каркаса проектируют отдельный фундамент с подколонниками стаканного типа, а стены возводят с опорой на фундаментные балки. На рисунке 1.9 показан сборный железобетонный башмак стаканного типа.
Сборный железобетонный фундамент столбчатой конструкции состоит из нескольких элементов: подколонника со стаканом для установки колонны, опорной фундаментной плиты и бетонного столбика для опирания фундаментных балок.
Железобетонные подколонники для колонн с поперечным сечением ствола их от 400х400 до 600х1900 мм имеют следующие размеры: высоту от 1200 до 2700 мм, ширину и длину оголовка в плане от 900х900 до 1200х2500 мм и соответственно основания в плане от 1500х1500 до 2900х4100мм (рис.1.10, а). Сборные опорные фундаменты железобетонных плит проектируют с размерами сторон - от 1900х2500 до 2900х4700 мм, а монолитные - от 4700х5100 до 6900 х8100 мм, с высотой их от 300 до 900 мм (рис.1.10, б)
Размеры стакана подколонника в плане делают больше сечения колонны поверху - на 10мм и понизу - на 100 мм, а глубину гнезда не меньше наибольшего размера поперечного сечения колонны. Толщину днища стакана из расчета на продавливание принимают не менее 200 мм, а его стенок - 200-250 мм.
Ленточный фундамент.
1-колонна; 2-монолитный ленточный фундамент
Рисунок 1.6
Ленточный фундамент для несущих стен.
1 - железобетонная подушка; 2 - фундаментные бетонные блоки; 3-гидроизоляция; 4 - кирпичная стена (размеры блоков, подушки, стены и глубина заложения подошвы фундамента приняты условно)
Рисунок 1.7
После монтажа колонны в проектное положение зазор между стенками стакана подколонника и поверхностью колонны заделывают бетоном марки 200 на мелком гравии.
Верхнюю грань фундамента независимо от глубины заложения подошвы его всегда размещают на 150 мм ниже уровня отметки чистого пола цеха.
Это позволяет вести строительные работы самоходными монтажными кранами после засыпки котлованов, не повреждая верхней части фундамента.
Сплошной монолитный фундамент.
1-колонны; 2-монолитная железобетонная плита.
Рисунок 1.8
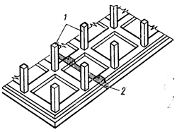
Сборный железобетонный башмак стаканного типа.
1 - песчаная подготовка; 2 - башмак; 3 - бетонный столбик; 4 - фундаментная балка; 5-гидроизоляция; 6-стена; 7-колонна; 8 - гнездо (стакан) для колонны
Рисунок 1.9
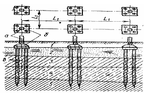
Свайные фундаменты проектируют в случаях залегания у поверхности земли относительно слабых слоев грунта, водонасыщенных или с высоким расположением уровня грунтовых вод. Железобетонные сваи для фундаментов промышленных зданий обычно выпускают квадратного или круглого (трубчатого) сечения. При небольшом давлении на свайные фундаменты применяют сваи длиной 4-7 м с сечением 200х250 мм, а при длине 6-10 м 800х350 мм.
После забивки свай в проектное положение головные части их выравниваются и связываются монолитным или сборным железобетонным ростверком, который одновременно служит подколенником (рисунок 1.11).
Фундаменты стаканного типа из железобетона.
а - подколенники; б - плиты
Рисунок 1.10
Для сосредоточенных нагрузок от колонн каркаса сваи располагают кустами с расстоянием между их центрами не менее 3 толщин сваи.
Мощные трубчатые сваи диаметром 500-700 мм можно погружать на глубину до 30-40 м, при этом они выдерживают нагрузку 100-200 т и более. Трубчатая (оболочковая) свайная опора позволяет непосредственно опирать колонну промышленного здания без устройства ростверка (рисунок 1.11).
Схема свайного основания.
1 - насыпной грунт; 2 - слабый грунт; 3,4 - грунты средней плотности; 5 - плотный грунт; а - колонны; б - ростверки; в - сваи.
Рисунок 1.11
Трубчатая свайная опора.
1 - железобетонная трубчатая свая; 2 - железобетонный башмак; 3 - железобетонная колонна.
Рисунок 1.12
Возведение свайных фундаментов сокращает сроки строительства, трудоемкость, снижает до минимума объем земляных работ без отрывки котлована с применением механизации рядом с существующими зданиями и сооружениями, т.е. дает возможность строить экономично даже в тех условиях, когда несущая способность грунтов позволяет создавать ленточные или столбчатые фундаменты.
Фундамент на свайном основании.
1 - железобетонный башмак; 2 - бетонный ростверк; 3 - железобетонные сваи.
Рисунок 1.13
Сплошные фундаменты применяют при неблагоприятных геологических и гидрогеологических условиях площадки строительства. Конструктивно их выполняют так, что они образуют сплошную железобетонную плиту под всем зданием или сооружением толщиной от 500 до 1500 мм.
Фундаментные балки (рандбалки) служат для опирания само несущих или навесных стен по периметру промышленного здания.
Укладку железобетонных фундаментных балок выполняют по обрезам фундамента между подколонниками или их опирают на специальные бетонные столбики, которые бетонируют на месте при установке колонн каркаса (рисунок 1.14).
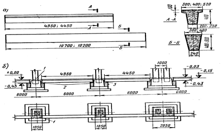
Железобетонные фундаментные балки.
а - типы балок; б - опирание на бетонные столбики или уступы фундаментов; 1-бетонирование по месту; 2 - бетонный столбик; 3 - цементный раствор
Рисунок 1.14
Применение фундаментных балок облегчает прокладку под стенами различных коммуникаций, тоннелей, каналов и других устройств. Фундаментную балку укладывают так, чтобы верхняя грань ее была выше поверхности грунта, но всегда ниже уровня чистого пола здания (отметка - 0,03 м). В этом случае при просадке отмостки фундаментная балка защищает конструкцию пола снаружи и не охлаждает зимой здание через возможные неплотности, поэтому проектирование панельных стен без фундаментных балок разрешается только в неотапливаемых зданиях.
При шаге колонн 6 м железобетонные фундаментные балки выпускают таврового сечения высотой 400 мм с шириной полки 300, 400 и 520 мм при длине 4950 мм. Если шаг колони 12 м, то фундаментные балки проектируют трапециевидного сечения высотой 400 и 600 мм с шириной поверху 300 и 400 мм, а по низу - 240 мм при длине 10700 мм. Фундаментные балки, примыкающие к температурному шву и торцевым стенам, делают короче на 500 мм.
Для защиты стен от переувлажнения по верхней грани фундаментных балок наклеивают гидроизоляцию, которая состоит из одного двух слоев рубероида на битумной мастике. Под фундаментной балкой отрывают траншею глубиной до 0,7 м с заполнением ее шлаком, крупнозернистым песком или кирпичным щебнем, что предотвращает выпирание стен в пучинистых грунтах при замерзании их или избыточном увлажнении. Для отвода талых и дождевых вод от фундаментов по периметру всех промышленных зданий делают отмостку из асфальта или бетона шириной 0,9-1,5 м с уклоном от стены 3-5%.
Для одноэтажных производственных зданий химической промышленности применяют унифицированные колонны из сборного железобетона заводского изготовления (рисунок 1.15). Колонны имеют квадратное прямоугольное или двухветвевое сечение. Их проектируют для промышленных зданий, не оборудованных мостовыми кранами и предназначенных под крановую нагрузку. При высоте пролета до 9,6 м в промышленных зданиях колонны делают сплошного сечения, если высота более 9,6 м, - из двух ветвей, которые по высоте связываются горизонтальными распорками через 1,5-3,0 м.
Колонны квадратного и прямоугольного сечения имеют следующие унифицированные размеры: 400х400, 400х600, 400х800, 500х500, 500х600 и 500х800 мм. У колонн двухветвевого сечения размеры приняты следующие: 400х1000, 500х1000, 500х1300.500х1400, 500х1550.600х1400, 600х1900 и 600х2400 мм.
В железобетонных колоннах (только в крайних) имеются стальные закладные элементы с анкерными болтами для крепления ферм, вертикальных связей, подкрановых балок и стеновых панелей. Заделку в стакан фундамента квадратных и прямоугольных колонн в зданиях без мостовых кранов производят на 750 мм. в зданиях с мостовыми кранами-на 850 мм, а для двухветвевых колонн при отметке оголовка 10.8 м-на 900 м и если отметка верха оголовка более 10,8 м, то глубина заделки-1200 мм (отметка низа колонны - 1,35 м). Колонны, многоэтажных зданиий сборного железобетона имеют два вида сечений-400 х400и 400х600 мм (типовое решение).
Ригели перекрытий многоэтажных промышленных зданий для пролетов 6 и 9 м имеют одинаковую высоту сечения 800 мм и отличаются между собой только процентом армирования каркаса. Основными несущими элементами перекрытий являются ребристые железобетонные плиты номинальной длиной 6 м шириной 1,5 м, а доборные-0,75 м.
Стыки колонн проектируют выше перекрытия на 600 мм через два этажа и выполняют посредством приварки стержней к стальным головкам, а затем их замоноличивают по арматурной сетке.
В настоящее время колонны прямоугольного сечения применяют для промышленных зданий без мостовых кранов высотой до 9,6 м включительно и для зданий, оборудованных мостовыми кранами при высоте до 10,8 м включительно, а колонны двухветвевого сечения для всех зданий с высотами от 10,8 до 18 м.
При больших нагрузках на перекрытие, наличии провисающего оборудования и возможного в перспективе изменения технологического процесса, а также на взрывоопасных производствах железобетонные плиты перекрытий и покрытий опираются поверху ригелей.
Типы железобетонных колонн.
А - для зданий без мостовых кранов; б - то же, с мостовыми кранами; в - закладовые элементы колонны; 1 - оголовок из листа 8х300х400 и два болта М 20х130; 2 - упор подкрановой балки - 8х200х400; 3 - опора подкрановой балки - 8х400х550 и четыре болта М 20х150; 4 - элементы из уголков 63х5х200 для крепления стеновых панелей.
Рисунок 1.15
Если верхний этаж многоэтажных промышленных зданий проектируют однопролетным с целью устройства подвесных или мостовых кранов или по технологическим условиям, то для покрытия верхнего этажа применяют те же несущие.
Для покрытий промышленных зданий в качестве несущего настила наиболее часто применяют железобетонные ребристые плиты длиной 6 и 12 м при их ширине 3 и 1,5 м.
Железобетонные балки и фермы. Железобетонные балки применяют для пролетов от 6 до 18 м в покрытиях промышленных зданий с односкатным, двухскатным и плоским профилем кровли. В двухскатных балках покрытий запроектирован ломаный верхний пояс с уклоном скатов 1: 11. В целях снижения массы балок, а также для создания возможности смонтировать под покрытием трубопроводы, воздуховоды и другие инженерные коммуникации в вертикальных стенках балок делают сквозные отверстия различной геометрической фермы. Балки с пролетом более 12 м крайне громоздки и имеют большую массу, поэтому для облегчения транспортировки их расчленяют на отдельные сборные элементы с последующей сборкой и применением напряженной пучковой или прядевой арматуры. После натяжения арматуры закладные трубки в отдельных элементах балки заполняют жидким цементным раствором, который предохраняет стальную арматуру от коррозии.
При пролетах 6 и 9 м балки изготовляют таврового сечения и имеют высоту на опоре от 550 до 790 мм а для пролётов 12 и 18 м поперечное сечение их - двутавровое с высотой на опоре от 790 до 1490 мм.
B верхнем поясе балок закладывают стальные пластинки, к которым прикрепляют сваркой прогоны или панели покрытия. На нижнем поясе и стенке также устанавливают закладные устройства для закрепления путей подвесного транспорта. Опорные части балок имеют стальные листы с вырезами для крепления их к колоннам.
Железобетонные фермы предназначены для покрытий промышленных здании с пролетами 18, 24, 30 м, но, в отдельных случаях могут перекрывать пролеты в 36 м и более.
В зависимости от условий строительства, возможности транспортировки и способа изготовления фермы могут быть цельными либо расчлененными на полуфермы или на отдельные блоки длиной до 6 м.
Железобетонные фермы по расходу металла экономичнее стальных конструкций, но значительно тяжелее их, что затрудняет перевозку и усложняет монтажные работы. Геометрическая схема фермы определяет очертание ее верхнего и нижнего поясов, а также расположение раскосов и стоек.
В настоящее время выпускают следующие типы железобетонных ферм, применяемых в промышленном строительстве: сегментные, арочные, треугольные, трапециевидные и с параллельными поясами. Для изготовления ферм применяется бетон высоких марок 300-500 с предварительным напряжением арматуры в нижних растянутых поясах. Раскосы в решетчатых фермах значительно усложняют использование межферменного пространства при монтаже инженерных коммуникаций и воздуховодов. Поэтому целесообразнее применять безраскосные фермы Виренделя с параллельными поясами или арочные (рисунок 1.17). Треугольные и трапециевидные фермы применяют реже.
Железобетонные стропильные фермы обычно устанавливают с шагом 6 или 12 м. В случае расположения колонн в промышленных зданиях с шагом 12-24 м, увеличивать шаг стропильных ферм более 6 м нецелесообразно при необходимости устройства подвесных потолков, а также при креплении подъемно транспортного оборудования (кошки, тали, подвесные краны, краны-штабелеры) к нижнему поясу фермы.
В этом случае по колоннам вдоль промышленного здания устанавливают подстропильные конструкции, на которые опираются стропильные фермы или балки
Пространственная жесткость и неизменяемость системы покрытий с железобетонными фермами обеспечивается за счет приварки настилов к стальным закладным элементам в верхних поясах ферм, в результате чего в плоскости покрытия создается жесткий диск.















