14030 (648327), страница 3
Текст из файла (страница 3)
K – кількість інтервалів, на які розбивається напрацювання (не менше 6).
(23)
(24)
1.9 Визначення середньої кількості відмов певної складності
( приклад).
Приклад. Визначити середню кількість відмов другої групи складності відремонтованого трактора за 1000 мото-годин роботи, якщо при випробуванні отримано наступні дані (табл.2).
Таблиця 2
Інтервальний ряд відмов другої групи складності
| № інтервалу | Інтервал напрацювання, мото-годин. | Кількість працюючих тракторів в інтервалі | Кількість відмов 2-ої групи складності |
| 1 | До 200 | 15 | 6 |
| 2 | 200-400 | 15 | 7 |
| 3 | 400-600 | 12 | 8 |
| 4 | 600-800 | 9 | 4 |
| 5 | 800-1000 | 3 | 2 |
| 6 | 1000-1200 | 2 | 1 |
Рішення. Визначаємо середню кількість відмов одного трактора за наробіток 1200 мото-годин.
Визначаємо середнє напрацювання на відмову
(мото-годин)
Середня кількість відмов другої групи складності за 1000 мото-годин роботи трактора.
Крім напрацювання на відмову (Т0), безвідмовність об’єкту оцінюється і за іншими показниками по ДСТУ 13377 – 75:
-
ймовірність безвідмовної роботи;
-
інтенсивність відмов;
-
параметр потоку відмов;
1.10 Ймовірність безвідмовної роботи
Ймовірність безвідмовної роботи Р(t) – ймовірність того, що за час роботи t відмова не відбудеться.
Як показують спостереження за роботою сільськогосподарських машин, цей показник з збільшенням часу роботи зменшується, як правило, за експоненціальним законом, то
(25)
де Т0 – напрацювання на відмову.
Графік цієї функції наведений на рис.6.
Рис.6. Залежність ймовірності безвідмовної роботи машини від напрацювання t.
Таким чином, якщо відома величина напрацювання на відмову для певної машини, то за формулою можна знайти ймовірність її безвідмовної роботи на протязі будь-якого проміжку часу.
Приклад. За результатами випробування, напрацювання на відмову у тракторів Т-150 і МТЗ-80 дорівнює 73 і 81 год. відповідно. Визначимо ймовірність безвідмовної роботи даних машин на протязі однієї зміни (8 год.) і десяти змін (80 год.).
Виконані розрахунки показують, що ймовірність безвідмовної роботи тракторів невисока.
Ще менше напрацювання на відмову мають за даними спостережень різних організацій, зернозбиральні, бурякозбиральні і інші комбайни.
1.11 Ймовірність безвідмовної роботи машинно-тракторних агрегатів
Відомо, що усі агротехнічні операції виконуються за допомогою машинно-тракторних агрегатів. В цьому випадку разом з трактором працюють причіпні або начіпні сільськогосподарські машини. Оскільки, відмова в роботі будь-якої машини в цьому випадку призводить до відмови всього агрегату, ймовірність безвідмовної роботи агрегату визначається, відповідно положень теорії ймовірності, як похідна ймовірності безвідмовної роботи машин, що входять до складу агрегату.
Таким чином, ймовірність безвідмовної роботи машинно-тракторного агрегату завжди менше ймовірності безвідмовної роботи будь-якої з машин, які складають цей агрегат, і завжди зменшується із збільшенням числа машин в агрегаті.
1.12 Інтенсивність і параметр потоку відмов
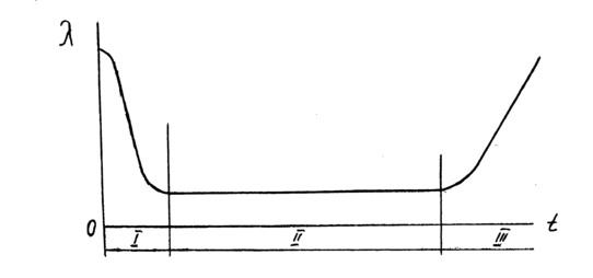
Інтенсивність відмов для невідновлюваних об’єктів або і параметр потоку відмов для відновлюваних об’єктів , характеризує кількість відмов об’єкту за одиницю напрацювання. Цей показник безвідмовності, як свідчать спостереження, на протязі часу використання виробу не залишається постійним. Залежність параметру потоку відмов від тривалості експлуатації наведена на рис.7.
Рис. 7. Залежність параметру відмов від тривалості експлуатації об’єкта.
Як видно з графіка, ймовірність відмови об’єкту за одиницю напрацювання в перші часи “життя” виробу значно перевищує цей показник при наступній експлуатації виробу. Це пояснює наявність в нового чи відремонтованого виробу так званих “скритих” дефектів.
І – період обкатки; ІІ – період нормальної експлуатації; ІІІ – період проявлення поступових (зношувальних) відмов.
Справа в тому, що при виготовленні чи ремонті машини деталі, з яких складається машина, проходять перевірку не по всім параметрам, які впливають на їх якість. При цьому не виключено, що при складанні машини, в ній можуть бути деякі деталі з скритими дефектами (наприклад, внутрішніми раковинами в матеріалі тощо). Ці слабкі по міцності деталі вийдуть з ладу, як тільки на машину при введенні її в експлуатацію почнуть діяти експлуатаційні навантаження. В подальшому, по мірі заміни дефектних деталей, інтенсивність відмов знижується і до кінця обкатки (30...50 годин для тракторів і комбайнів) встановлюється на більш чи на менш постійному рівні. В “житті” машини наступає період нормальної експлуатації. В цей період проявляються так звані раптові відмови, настання яких раніш передбачити не вдається.
Прикладом раптової відмови може бути відмова в роботі зернозбирального комбайна через те, що в комбайн попала залишена на полі лапа культиватора. Ця подія може виникнути і на початку, і в середині, і в кінці збирання врожаю. Тобто, ймовірність цієї події для будь-якого часу експлуатації буде однаковою.
В кінці “життя” виробу інтенсивність відмов збільшується через появу поступових відмов. До поступових відмов відносяться відмови, що виникають внаслідок зносу деталей і спряжень до своїх граничних величин. Спрацювання, як відомо, є процесом поступового руйнування поверхневих шарів матеріалу деталі через тертя, в результаті чого в спряженнях машин розміри отворів збільшуються, а розміри валів зменшуються.
Будь-яке спряження має певний ресурс, в межах якого спрацювання практично не впливає на нормальну роботу машини. Коли ж цей запас вичерпаний, при граничному спрацюванні деталей, нормальна робота спряження порушується, і машину приходиться зупиняти для регулювання чи ремонту.
Характер зміни інтенсивності відмов на протязі експлуатації виробів (рис.7) необхідно враховувати інженерній службі, яка експлуатує машини і обладнання. Особливо це стосується періода обкатки. Враховуючи сезонність робіт в сільському господарстві, необхідно велику увагу приділяти періодам масового вводу машин в роботу, завчасно готувати пересувні ремонтні майстерні і інші засоби ремонту до початку посівних, збиральних і інших робіт.
2 Властивості ремонтопридатності
До властивостей ремонтопридатності належать слідуючі:
-
Контролепридатність
-
Доступність
-
Легкоз’ємність
-
Блочність
-
Взаємозамінність
-
Відновлюваність
Контролепридатність характеризує пристосованість об’єкту до контролю його технічного стану.
Ця властивість особливо важлива для складних машин, в яких
50 % часу відновлення витрачається на визначення характеру і місця відмови.
Основною характеристикою контролепридатності є рівень оснащення машини вмонтованими засобами контролю.
Ці засоби поділяють на дві групи – безперервного і періодичного контролю.
Засоби безперервного контролю знаходяться, як правило, в кабіні на панелі приладів; засоби періодичного контролю – поза кабіною.
Прилади безперервного контролю: покажчик тиску моторної оливи, датчик засміченості повітряного і паливного фільтра, покажчик температури охолоджувальної рідини і інші прилади.
Прилади можуть мати виконавчі механізми, які перекривають подачу палива.
Прилади перервного контролю – пристрої для вимірювання рівня моторної оливи, рівня охолоджувальної рідини, масла в агрегатах трансмісії і інше.
Контролепридатність оцінюють коефіцієнтом контролепридатності
(26)
де Nб.з. – кількість агрегатів, які контролюють без зняття з машини
Nз – кількість агрегатів, які контролюють із зняттям з машини.
Доступність - пристосуваність об’єкту до зручного виконання ремонту і операцій ТО з мінімальним обсягом додаткових розбирально - складальних робіт.
До додаткових відносяться роботи по відкриттю і закриттю панелей, кришок, люків, демонтажу і монтажу встановленого поруч обладнання, і деталей для доступу до елементу, що обслуговується або ремонтуються.
В поняття “доступність” також входить зручність роботи виконавця роботи. Це виключення роботи на дотик, видимість зони робочого місця, зручна поза виконавця, можливість інструменту надійно захоплювати елемент, на який він діє.
По мірі ускладнення конструкції машин доступність вступає в протиріччя з тенденцією скорочення об’ємів для розміщення обладнання. Кількість приладів і обладнання нових машин зростає при незначному збільшенні об’єму для їх розміщення.
В умовах великого скупчення обладнання підвищується трудомісткість виконання монтажно-демонтажних робіт.
Доступність визначається коефіцієнтом доступності
(27)
де Тосн- трудомісткість виконання основних робіт;
Тдод – трудомісткість виконання додаткових розбирально - складальних робіт.
Наприклад, для регулювання клапанів ГРМ необхідно зняти повітроочисний фільтр, кришки головок і т.і.
Легкоз’ємність – пристосованість об’єкта до заміни складової одиниці з мінімальними витратами часу і праці, пристосованість машини до операції розбирання і складання. Необхідно, щоб недовговічні деталі були легкоз’ємними.
Легкоз’ємність оцінюється коефіцієнтом легкоз’ємності:
(28)
де ∆Тдм – збільшення трудомісткості демонтажно-монтажних робіт агрегата, порівняно з еталоном;
Тдм – еталонна трудомісткість монтажно-демонтажних робіт агрегата.















