183498 (629852)
Текст из файла
Курсовая работа
на тему:
«Математическое моделирование тепловой работы вращающейся печи»
Введение
В рабочем пространстве промышленных печей осуществляются газодинамические и тепломассообменные процессы горения, турбулентного смешения топлива, воздуха и газообразных продуктов сгорания, тепловыделений и радиационно-конвективного теплообмена между газообразной средой, футеровкой и технологическим материалом. Совокупность таких процессов, рассматриваемых во всей их сложности и взаимодействии, называют тепловой работой печи.
Известно, что интенсивность теплообмена, а, следовательно, и производительность промышленной печи, расход и полнота сгорания топлива и во многих случаях качество продукции зависят от комплекса взаимосвязанных факторов, таких как длина, форма и температура факела, его положение относительно технологического материала, скорость подачи топлива и воздуха, наличие рециркуляционных или застойных зон. В местах повышенного тепловыделения может, вследствие резкого возрастания температуры, снижаться стойкость футеровки или происходить образование экологически вредных компонентов типа оксидов азота. Таким образом, совершенствование тепловой работы промышленных печей является одной из важнейших современных инженерных задач.
Исследование высокотемпературных теплотехнологических процессов возможно методами математического моделирования, предусматривающими численное решение системы дифференциальных уравнений переноса вещества, количества движения и энергии. Математическая модель, как правило, не требует при решении инженерной задачи каких-либо эмпирических зависимостей, кроме уравнений, определяющих физические свойства веществ. Программы, реализующие на ЭВМ математическую модель тепловой работы промышленной печи, дают возможность постановки численного эксперимента, достаточно полно учитывающего реальные условия задачи.
Поставленные задачи ограничиваются в основном расчетным исследованием температурного режима работы футеровки вращающейся печи на участке струйного течения газообразной среды в зоне спекания или декарбонизации технологического материала.
Задание
ИСХОДНЫЕ ДАННЫЕ:
-
Наружный диаметр корпуса печи: DK=6,2 м;
-
Толщина футеровки: ф=265 мм;
-
Толщина гарнисажного слоя: сл=0,2•ф мм;
-
Материал футеровки: хромомагнезит
-
Частота вращения печи: nоб=1,35 об/мин;
-
Температура технологического материала: tм=1465 0С;
-
Температура горячего воздуха: tв1=550 0С;
-
Температура атмосферного воздуха: tв2=25 0С;
-
Топливо – природный газ месторождение: №24
-
Расход топлива: Bт=7000 м3/ч (н.у);
-
Скорость истечения топлива из горелки: u0=160 м/с;
-
Коэффициент избытка воздуха: в=1,12;
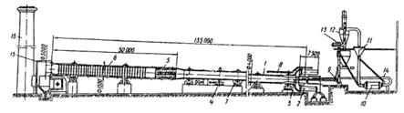
Конструктивная схема печи
Вращающаяся печь располагается с наклоном 4° к горизонту и вращается со скоростью 1–2 об/мин. Вращающаяся печь состоит из корпуса с футеровкой, опоры с приводом, головки с уплотнительными устройствами, теплообменных устройств и питателей.
Корпус печи состоит из стальных сваренных между собой листов, изнутри футерован огнеупорным кирпичом. Футеровка предназначена для сокращения потерь тепла в окружающую среду и для защиты стального кожуха от воздействия высоких температур. Для лучшей теплоизоляции между кожухом и огнеупорной футеровкой применяют слой теплоизоляционного материала. Корпус печи в нескольких местах охвачен бандажами, которые опираются на опорные ролики.
Вращающаяся печь приспособлена для обжига сухого и влажного материала (шлама), который загружается в торец печи и при ее вращении перемещается вдоль нее к противоположному торцу.
Топливо подается в головку, которая расположена в печи с противоположной загрузке стороны. Топливом может является мазут, горючий газ и угольная пыль. Продукты сгорания перемещаются навстречу материалу, т.е. печь является противоточной.
Печь приводится во вращение при помощи венцовой шестерни, соединенной с редуктором и электромотором.
В зоне подогрева материалов (низкотемпературной части печи) устанавливают теплообменные устройства.
Описание тепловой работы печи
Процесс теплообмена, во вращающейся печи, является довольно сложным. В высокотемпературной части печи преобладает теплообмен излучением, а в низкотемпературной – конвективный теплообмен.
Тепло от продуктов сгорания топлива передается как материалу, так и футеровке печи. Благодаря вращению печи материал непрерывно перемещается (пересыпается) в поперечном и продольном направлениях. При этом тепло, аккумулированное футеровкой, передается материалу. Таким образом, футеровка работает как регенератор тепла.
На внутренней футеровке печи образуется гарнисажный слой, т.е. слой материала, который прилипает к стенке. В результате вращения печи более нагретый слой гарнисажа осыпается, а менее нагретый прикрепляется к футеровке, тем самым, образуя слой материала, который непрерывно нагревается от футеровки.
Вращающиеся печи, используемые для получения портландцементного клинкера, работают по принципу противотока. Сырьевая смесь подается в печь со стороны ее верхнего (холодного) конца, а топливо – воздушная смесь, сгорающая на протяжении 20 –30 метров длинны печи, вдувается со стороны нижнего (горячего) конца. Горячие газы движутся навстречу материалу и нагревают последний.
Интенсификация теплообмена и массообмена в зоне подогрева осуществляется путем установки различных теплообменников: ячейковых, металлических и керамических. Теплообменники увеличивают поверхность теплообмена газов с материалами, разделяя поток материала на несколько более мелких потоков, воспринимают тепло газов и регенеративно передают по материалу, интенсифицируют конвенктивный теплообмен, способствуют перемешиванию материала, защищают цепную завесу от перегрева за счет понижения температуры газов.
Скорость движения газов (CH4 и воздух) по длине печи различна на отдельных ее участках и изменяется от 6 до 13 м/с. Напор, затрачиваемый на перемещение газов через печь, расходуется на преодоление гидравлического сопротивления, слагающегося из сопротивления трения, местных сопротивлений в различных зонах печи, сопротивлении подъема газов и на создание скорости газов при выходе из печи.
В печи располагают зоны:
-
Подогрева;
-
Кальцинирования;
-
Экзотермических реакций;
-
Спекания.
В зоне подогрева (600 – 7000С) образуются Al2O3, Si2O3; в зоне кальцинирования (около 10000С) образуется CaO и CO2; далее сырье поступает в зону экзотермичеких реакций, где с выделением теплоты образуются следующие минералы: 3CaO*Al2O3, 4CaO*Al2O3* Fe2O3, 2CaO*SiO2; в конце печи, в зоне спекания, образуется 3CaO*SiO2, и в результате всего получается клинкер.
Математическая формулировка задачи
В данной курсовой работе необходимо разработать математическую модель тепловой работы вращающейся печи, рассчитать параметры и температуру адиабатического диффузионного факела без теплообмена с футеровкой печи и технологическим материалом. Также необходимо произвести расчет радиационной теплоотдачи факела конвективного теплообмена воздуха в печи с футеровкой и технологическим материалом с целью определения параметров и температуры диффузионного факела с учетом теплообмена.
Предполагается проведение расчета стационарного температурного поля при заданной температуре на внутренней поверхности футеровки, что соответствует граничным условиям первого рода. После чего, необходимо рассчитать нестационарное температурное поле в футеровке печи при граничных условиях третьего рода.
Расчетные результаты должны быть представлены в виде таблиц и графиков.
Описание применяемых алгоритмов
Для математического моделирования горения природного газа в диффузионном факеле, расчета радиационно-конвективного теплообмена и температуры факела в курсовой работе предлагается применение аналитической теории, что значительно упрощает алгоритм решения задачи.
Выполнение курсовой работы разбивается на ряд последовательных этапов, что облегчает отладку программ и получение надежных расчетных результатов.
Сначала на основе аналитической теории составляется программа для расчета параметров и температуры адиабатического диффузионного факела без теплообмена с футеровкой печи и технологическим материалом. Затем к этой программе добавляются подпрограммы расчета радиационной теплоотдачи факела конвективного теплообмена воздуха в печи с футеровкой и технологическим материалом, и вносятся соответствующие изменения в основную программу с целью определения параметров и температуры диффузионного факела с учетом теплообмена.
Результаты расчета диффузионного факела используются при математическом моделировании температурного поля в футеровке печи. Овладевая основами численного интегрирования дифференциального уравнения теплопроводности, составляют программу для расчета стационарного температурного поля при заданной температуре на внутренней поверхности футеровки, что соответствует граничным условиям первого рода. На основе этой программы разрабатывается последующая программа для расчета нестационарного температурного поля в футеровке печи при граничных условиях третьего рода. Наконец, разрабатываются алгоритмы и вносятся в программу изменения и добавления в соответствии с индивидуальным заданием. Полученные расчетные результаты представляются в виде таблиц и графиков и анализируются с целью формулировки выводов и инженерных рекомендаций по улучшению тепловой работы промышленной печи.
Алгоритм расчета параметров диффузионного факела
Расчет выполняется на участке струйного течения, ориентировочную длину которого lс в движущейся системе координат можно найти, приравняв удвоенный радиус турбулентной струи внутреннему диаметру печи Dп:
где X0-расстояние до полюса струи. В неподвижной системе координат длина участка струйного течения возрастет на величину δх.
Длину участка струйного течения в неподвижной системе координат можно также найти из условия вовлечения в движение струй всего воздуха, подаваемого в печь, массовый расход которого определен следующим равенством:
Из равенства правых частей выражения следует, что:
Коэффициент избытка воздуха αв здесь задан, а стехиометрический коэффициент можно рассчитать по известному объему воздуха V°, теоретическая необходимому для сгорания одного кубометра природного газа, и плотности воздуха при нормальных условиях
С помощью уравнений, полученных на основе теории турбулентных струи, вычисляют основные параметры диффузионного факела: длину факела; массовый расход воздуха, вовлеченного в струю; массовый расход несгоревшего топлива; энтальпию газообразной среды, усредненную по сечению струи и среднюю по сечению температуру диффузионного факела.
Для вычисления средней плотности газообразной среды
предлагается следующий итерационный алгоритм. Разделим факел по длине на достаточно малые участки, в пределах которых температуру и плотность среды можно считать постоянными. Например, удобно принять длину такого участка ∆х равной диаметру выходного отверстия горелки d0.
Примем в качестве расчетного поперечное сечение факела на выходе из очередного малого участка. Температура, состав и плотность газов на входе в очередной малый участок известны как параметры в предыдущем поперечном сечении, так что, приняв эти величины в качестве расчетных, можно получить в первом приближении массу воздуха, присоединенного к струе на очередном малом участке за единицу времени:
где
- средняя плотность газов на очередном малом участке.
Характеристики
Тип файла документ
Документы такого типа открываются такими программами, как Microsoft Office Word на компьютерах Windows, Apple Pages на компьютерах Mac, Open Office - бесплатная альтернатива на различных платформах, в том числе Linux. Наиболее простым и современным решением будут Google документы, так как открываются онлайн без скачивания прямо в браузере на любой платформе. Существуют российские качественные аналоги, например от Яндекса.
Будьте внимательны на мобильных устройствах, так как там используются упрощённый функционал даже в официальном приложении от Microsoft, поэтому для просмотра скачивайте PDF-версию. А если нужно редактировать файл, то используйте оригинальный файл.
Файлы такого типа обычно разбиты на страницы, а текст может быть форматированным (жирный, курсив, выбор шрифта, таблицы и т.п.), а также в него можно добавлять изображения. Формат идеально подходит для рефератов, докладов и РПЗ курсовых проектов, которые необходимо распечатать. Кстати перед печатью также сохраняйте файл в PDF, так как принтер может начудить со шрифтами.














