147555 (594378), страница 10
Текст из файла (страница 10)
Способы установки знаков. Дорожные знаки устанавливают справа по ходу движения автомобиля, слева или над проезжей частью располагают дублирующие. Над проезжей частью располагают знаки 5.15.1 и 5.15.2, указывающие направление движения по полосам, а также предварительные указатели направлений 6.9.2. Размещают над дорогой и другие основные знаки, если содержащаяся на них информация относится к отдельной полосе движения (в этом случае необходимо применять дополнительную табличку 8.14).
Высоту и способ установки в каждом конкретном случае выбирают из условий наилучшей видимости знака. Кроме того, следует учитывать возможность случайного или преднамеренного их повреждения, а также загрязнения лицевой поверхности брызгами от проходящих автомобилей.
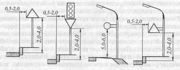
Способы установки знаков в населенных пунктах показаны на рис.2.1.
Р
ис. 2.1 Способы установки знаков:
а, б - на специальных стойках; в, г, д -на мачтах освещения, е –на стене здания, ж – на тросах-растяжках.
В населенных пунктах знаки устанавливают: на индивидуальных стойках или колонках; на одной колонке со светофором; на кронштейнах, прикрепленных к осветительным мачтам, опорам контактной сети трамваев и троллейбусов или стенам зданий, на тросах-растяжках. Допускается установка знаков над тумбами, расположенными на островках безопасности.
2.1.2 Применение дорожных знаков в различных условиях движения
Маршрутное ориентирование. Условия применения дорожных знаков оговариваются соответствующим государственным стандартом [15].
Недостатки в системе информации о маршрутах приводят к неоправданным задержкам, перерасходу топлива, повышению напряженности труда водителей, а также к вероятности возникновения ДТП из-за неправильных и неожиданных для других водителей маневров. Снижение этих негативных явлений возможно с помощью системы указателей направлений (и расстояний) к населенным пунктам и другим объектам притяжения участников движения.
Система маршрутного ориентирования строится в расчете на водителя, не знакомого с маршрутом. Она предназначена для выведения водителя на маршрут и постоянного информирования его о движении по этому маршруту.
Основным ориентиром является название конечного пункта, которое на протяжении маршрута должно повторяться на всех знаках 6.9.1-6.9.2 и 6.12, а на перекрестках, где направление маршрута меняется, - и на знаках 6.10.1, 6.10.2. Этот принцип должен соблюдаться и в отношении промежуточных пунктов маршрута. Название пункта, однажды появившегося на знаках, должно повторяться вплоть до самого пункта. За конечный обычно принимается пункт, указанный в титуле дороги в качестве конечного (начального) или крупного промежуточного.
На знаках, помимо населенных пунктов, указываются также и другие объекты, являющиеся пунктами притяжения для водителей: транспортные узлы, крупные торговые центры, мемориалы и т. п.
В маршрутном ориентировании принято предварительное и окончательное указания направлений. Предварительные указатели 6.9.1 -6.9.2 заблаговременно информируют водителей о направлениях движения на ближайшем перекрестке на пути следования. Это позволяет водителям своевременно занять соответствующую полосу и при необходимости снизить скорость. На знаках 6.9.1-6.9.2 целесообразно показывать номер маршрута движения к указанным пунктам (знак 6.14.1). Утвержденный для данной дороги номер маршрута устанавливается в начале дороги и повторяется через каждые 15—20 км. Рядом с номером на знаках 6.14.1-6.14.2 может быть указана буква, характеризующая значение дороги в общей сети дорог России: Е - предназначена для международного туризма (европейская сеть дорог); М — магистральная дорога: А - азиатская сеть дорог; Р — дорога республиканского значения.
Предварительно указывают направления, как правило, с помощью знаков 6.9.1. Их устанавливают за 300-500 м до перекрестка вне населенных пунктов и за 50—100 м в населенных пунктах. На автомагистралях их устанавливают на расстоянии не менее 800 м от пересечения. Знаки 6.9.2, расположенные над дорогой, предназначены для тех же целей. Их применяют на дорогах с широкой проезжей частью для движения в одном направлении (две полосы и более), когда установленный справа знак 6.9.1 может быть при интенсивном движении не замечен водителем. В случаях, когда по ряду причин знак 6.9.1 установить нельзя (дорога проходит по высокой насыпи или в глубокой выемке, в непосредственной близости от дороги находятся постройки, зеленые насаждения), применение знака 6.9.2 является единственно возможным.
Маршрутным ориентиром служит знак 6.12, устанавливаемый на выезде из крупных населенных пунктов и после сложных пересечений. Он периодически (не реже чем через 40 км) повторяется с указанием соответствующих расстояний до конечного и промежуточного пунктов маршрута. В целях хорошего восприятия водителем информации на знаках 6.9.1-6.9.2 и 6.12 указываются не более трех пунктов маршрута. При этом на знаках 6.9.2 и 6.12, если они выполнены на одном фоне, конечный пункт маршрута указывается последним (в нижней части знака). При указании нескольких направлений движения их дают в последовательности (сверху-вниз): прямо, налево, направо. Если для указания одного направления используется знак, части которого выполнены на разном фоне, то они располагаются следующим образом (сверху вниз): зеленый, синий, белый.
Непосредственно перед перекрестком устанавливают знаки 6.10.1 или 6.10.2. Их применяют для указания направления к конечному пункту маршрута, если маршрут меняет направление. Эти же знаки применяют для указания направления к объектам, привлекающим даже незначительное число водителей.
В населенных пунктах знак 6.10.1 может применяться в качестве предварительного указателя направлений. В этом случае его уcтанавливают за 50 м до перекрестка.
Наряду со знаками 6.10.1 и 6.10.2 для указания направления маршрута, имеющего номер, применяются знаки 6.14.2. Их также устанавливают непосредственно перед перекрестком, как правило, в случаях, если установка обычных указателей направлений по каким-либо причинам затруднена. Кроме этого, знаки 6.14.2 можно использовать при проложении транзитных маршрутов через города, где с помощью обычных указателей направлений невозможно обеспечить непрерывность информации о маршруте. С этой целью основным маршрутам в пределах города присваивают номера, а для информирования водителей о введенной нумерации на каждом из въездов в город устанавливают знак, на котором указываются конечные пункты выездных маршрутов и номера, присвоенные этим маршрутам в пределах города.
При запрещении движения грузовых автомобилей для них организуют объездные маршруты. При этом перед каждым перекрестком такого маршрута устанавливают соответствующую разновидность знака 6.15.1 -6.15.3.
Аналогично с помощью знаков 6.18.1- 6.18.3 прокладывают объездные маршруты в случае закрытия для движения какого-либо участка дороги. Перед началом объезда предварительно устанавливают общую схему объезда (знак 6.17). Информирующую водителя о маршруте объезда участка.
2.1.3 Применение знаков на пересечениях и примыканиях
В этих условиях дорожные знаки должны давать водителю четкую информацию о направлениях и приоритете, о запрещении определенных маневров, а также о прочих особенностях организации движения.
Направления движения к объектам, объездов закрытых участков дороги указывают в соответствии с правилами маршрутного ориентирования. Для дальнейшей информации об условиях движения непосредственно перед перекрестком могут быть установлены знаки 5.15.1 и 5.15.2. Они указывают порядок движения по полосам, обозначенным разметкой. Установка этих знаков является обязательной, если порядок движения на перекрестке отличается от общепринятого. (Например, правые или левые полосы предназначены только для поворотного движения.) При наличии знаков 5.15.1 и 5.15.2 отпадает необходимость в применении соответствующей разновидности знаков 4.1.1—4.1.6.
Приоритет в движении на перекрестке обозначается установкой знаков 2.1 или 2.3.1—2.3.7 и 2.4. При ограниченной видимости на пересечении вместо знаков 2.4 устанавливают знаки 2.5.
Главной следует назначать дорогу более высокой категории или дорогу с большей интенсивностью движения. Если интенсивности движения на пересекающихся дорогах различаются незначительно, определяющими признаками могут служить более высокая скорость, более дальний маршрут, лучшая видимость зоны перекрестка.
Знаки 2.1 (в сочетании со знаком 2.4 или 2.5) необходимо устанавливать и перед перекрестками со светофорным регулированием. При выключении светофоров или переводе их на режим ЖМ очередность движения будет обеспечена указанными знаками. Перед перекрестком со сложной планировкой или на котором главная дорога изменяет направление знак 2.1 (соответственно знаки 2.4 или 2.5) применяют с табличкой 8.13, указывающей направление главной дороги. При смене приоритета в движении перед перекрестком со стороны дороги, ранее обозначенной знаком 2.1, устанавливают знак 2.2, а затем 2.4 (или 2.5).
О проезде пересечения равнозначных дорог водителя предупреждают с помощью знака 1.6. Применение этого знака обязательно при ограниченной видимости и перед перекрестками, на которых отменяется очередность проезда, ранее обозначенная знаками приоритета.
Непосредственно перед перекрестком устанавливают необходимые запрещающие или предписывающие знаки. Их характер и способ Установки зависят от конкретной схемы организации движения. Если имеется опасность, что вводимые знаками 3.2—3.9 ограничения не могут быть своевременно восприняты водителями, применяют соответствующие предварительные знаки с табличками 8.3.1-8.3.3. Их обычно устанавливают непосредственно перед перекрестком. При приближении к перекрестку в случае необходимости (при ограниченной видимости, высокой интенсивности движения) целесообразно с помощью соответствующих знаков прибегать к запрещению обгона, ограничению скорости остановки или стоянки транспортных средств. Если при спаде интенсивности необходимость в этих знаках отпадает, их нужно применять с соответствующими табличками 8.5.1-8.5.7.
В зависимости от условий движения перед перекрестком могут быть установлены и другие знаки, информирующие водителя о невозможности сквозного проезда по какому-либо направлению, о порядке объезда закрытого участка, выезда на дорогу с односторонним движением или с полосой для маршрутных транспортных средств.
2.1.4 Опоры дорожных знаков
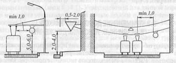
Для установки знаков в качестве несущих элементов используют специальные стойки, выполненные из стали, железобетона или дерева. Деревянные стойки применяют на автомобильных дорогах низших категорий. При размещении знаков над проезжей частью их монтируют на рамных (арочных) опорах или консолях. В городах широко применяют подвеску знаков на тросовых растяжках или их крепление на кронштейнах к стенам зданий и мачтам освещения. Необходимая длина опоры (рис. 2.2) при различных схемах установки дорожных знаков:
Рис.2.2. Расчетная схема опоры для установки дорожных знаков:
1- дорожный знак; 2- опора; 3-дорожное покрытие; 4- присыпная берма.
L = h1 + h2 + h3 + d,
где h1 — высота части опоры, закрытой знаком, м; h2 — высота части опоры от нижнего края знака до поверхности дорожного покрытия, м; h3 — разница высот между поверхностью проезжей части и местом установки опоры, принимаемая равной вне населенных пунктов 0,2 м для опор одностоечных, 0,3 м - для двухстоечных и 0,35 м трехстоечных; d - заглубление опоры в грунт, равное 1,5 м.
Размеры поперечного сечения и вид армирования опоры (для железобетонных опор) принимают в зависимости от расчетного изгибающего момента М, возникающего от ветровой нагрузки на знак:
М = 1,1∙W∙h ,
где 1,1 — коэффициент, учитывающий дополнительный изгибающий момент от ветровой нагрузки, действующей собственно на опору (без знака); W – Расчетная ветровая нагрузка на знак (знаки)H; h - высота приложения ветровой нагрузки, м.
Расчетную ветровую нагрузку определяют по скоростному напору ветра, принимаемому равным 539,4 Па, с учетом аэродинамического коэффициента 1,4 и коэффициента снижения ветровой нагрузки из-за небольшой высоты опоры 0,75, а также расчетной площади знака (знаков) А. Принимая во внимание расчетное значение этих показателей, изгибающий момент
















