5111 (585179), страница 2
Текст из файла (страница 2)
Избыточное давление при сгорании пылевоздушной смеси p, кПа, рассчитывается по формуле:
(1.1)
где
m - расчетная масса взвешенной в объеме помещения горючей пыли, образовавшейся в результате аварийной ситуации, кг;
Нт – теплота сгорания истекающего вещества, Дж/кг;
Р0 – начальное атмосферное давление, кПа;
Z – доля участия взвешенной горючей пыли при сгорании пылевоздушной смеси (0,5 при газе и пыли; 0,3 при парах жидкости; 1 при водороде);
Vп – свободный объем помещения, который принимается как 80 % от геометрического объема помещения, м3;
в – плотность воздуха до сгорания пылевоздушной смеси при начальной температуре То, кг/м3;
Св – теплоемкость воздуха,
;
Т0 – начальная температура воздуха в помещении, К;
Кн – коэффициент учитывающий негерметичность помещения (принимается равным 3);
К пылям, способным образовывать горючие пылевоздушные смеси, относят дисперсные материалы, характеризующиеся наличием показателей пожарной опасности: нижним концентрационным пределом распространения пламени, максимальным давлением, развиваемым при сгорании пылевоздушной смеси (более 50 кПа), и скоростью его нарастания, минимальным пожароопасным содержанием кислорода (менее 21 %).
Определим значения приведенных составляющих формулы (1.1) для определения избыточного давления:
а) атмосферное давление Р0 = 101 кПа;
б) коэффициент участия горючего вещества во взрыве Z = 0,5 (при газе и пыли при отсутствии возможности получения сведений для расчета);
в) свободный объем помещения Vп = 0,8 * 45 * 120 * 7 = 30 240 м3;
г) плотность воздуха в = 1,2 кг/м3;
д) теплоемкость воздуха Св = 1010 Дж/(кг*К);
е) температура в помещении Т0 = 293 К;
ж) коэффициент негерметичности Кн = 3;
з) теплота сгорания истекающего вещества Нт= 93,37 · 106 Дж/(кг·К);
и) расчетную массу m, кг, принимаем равной m = 0,8 · 170 000 = 136 000 кг.
Учитывая заданные условия расчетной ситуации согласно формуле (1.1) определяем избыточное давление
Таким образом, избыточное давление, рассчитанное для заданной ситуации составляет 19 905,12 кПа. Исходя из этого, определяем категорию помещения мельницы по взрывопожарной и пожарной опасности (НПБ 105-95 - [7]) – Б взрывопожароопасная.
1.3.2. Расчет интенсивности теплового излучения и времени существования «Огненного шара»
Образование «Огненных шаров» приводит к тяжелым последствиям. Они вызывают вторичные пожары, так как интенсивность теплового излучения очень высока.
Расчет интенсивности теплового излучения «огненного шара» q, кВт/м2, проводят по формуле:
q = Ef Fq , (1.2)
где Ef — среднеповерхностная плотность теплового излучения пламени, кВт/м2;
Fq — угловой коэффициент облученности;
- коэффициент пропускания атмосферы.
Ef определяют на основе имеющихся экспериментальных данных. Допускается принимать Ef равным 450 кВт/м2.
Fq рассчитывают по формуле:
, (1.3)
где Н— высота центра «огненного шара», м;
Ds — эффективный диаметр «огненного шара», м;
r — расстояние от облучаемого объекта до точки на поверхности земли непосредственно под центром «огненного шара», м.
Эффективный диаметр «огненного шара» Ds рассчитывают по формуле:
Ds =5,33 m 0,327, (1.4)
где т — масса горючего вещества, кг.
H определяют в ходе специальных исследований. Допускается принимать H равной Ds/2.
Время существования «огненного шара» ts, с, рассчитывают по формуле
ts = 0,92 m 0,303. (1.5)
Коэффициент пропускания атмосферы т рассчитывают по формуле
= ехр [-7,0 10-4 (
- Ds / 2)]. (1.6)
Рассчитаем т = 170 000 0,8 = 136 000 кг,
Определяем эффективный диаметр «огненного шара» Ds= 5,33 (136 000)0,327 = 254,33 м.
По формуле (1.3), принимая H = Ds /2 = 127,165 м, находим угловой коэффициент облученности Fq
По формуле (1.6) находим коэффициент пропускания атмосферы :
= ехр [-7,0 10-4 (
- 254,33/2)] = 0,99758.
По формуле (1.2), принимая Ef = 450 кВт/м2, находим интенсивность теплового излучения q
q = 450 0,152 0,99758 = 68,23 кВт/м2.
По формуле (1.5) определяем время существования «огненного шара» ts:
ts = 0,92 (136 000)0,303 = 33,056 с.
Итак, значение интенсивности излучения «Огненного шара» составляет 68,23 кВт/м2, при такой величине возможны ожоги первой степени и смертельное поражение людей.
1.3.3. Расчет параметров волны давления при сгорании горючей пыли
Основными параметрами волны давления при сгорании горючей пыли в открытом пространстве являются избыточное давление и импульс волны давления. При большой величине избыточного давления возможно повреждение находящихся поблизости оборудования и других зданий. [6]
Избыточное давление p, кПа, развиваемое при сгорании, рассчитывают по формуле:
, (1.7)
где р0 — атмосферное давление, кПа (допускается принимать равным 101 кПа);
r — расстояние от геометрического центра облака, м;
mпp — приведенная масса горючей пыли, кг, рассчитанная по формуле:
mпр = (Qсг / Q0)mг,п Z, (1.8)
где Qсг — удельная теплота сгорания газа или пара, Дж/кг;
Z— коэффициент участия, который допускается принимать равным 0,05;
Q0— константа, равная 4,52 106 Дж/кг;
mг,п — масса горючих газов и (или) паров, поступивших в результате аварии в окружающее пространство, кг.
Импульс волны давления i, Па с, рассчитывают по формуле:
. (1.9)
Находим приведенную массу mпр по формуле (1.8):
mпр = (93,37 106 / 4,52 106) (136 000) 0,05 = 140 488 = 1,4 105 кг.
Находим избыточное давление p по формуле (1.7):
p = 101 [0,8 (1,4 105)0,33 / 100 + 3 (1,4 105) 0,66 / 1002 + 5 (1,4 105) / 1003] = 186,987 кПа.
Находим импульс волны давления i по формуле (1.10):
i = 123 (1,40488 105)0,66 / 100 = 3071,5 Па с.
1.3.4. Расчет размеров возможного пожара и его потенциальной энергии
Размер пожара и его потенциальную энергию определяют на основе учета особенностей муки, технологического оборудования и конструктивного исполнения мельницы.
Площадь возможного пожара Fпож определяют по формуле:
, (1.10)
где Vл – линейная скорость распространения пламени, м/с, (принимаем 0,12 м/с);
τр – расчетное время развития пожара, с.
Тогда Fпож = 3,14*(0,12*120) = 651,1 м2. Тогда диаметр пожара
Высота пламени h, м, рассчитывается по формуле:
, (1.11)
где d – диаметр пожара, м (равен 28,79 м);
m – удельная массовая скорость выгорания, кг/(м2*с);
ρв – плотность воздуха, кг/м3 (равна 1,2);
g – ускорение свободного падения, м/с2.
Тогда h = 9,2 м.
Продолжительность пожара τ рассчитывают исходя из условия, что горючая пыль (мука) горит размещенная на 100 м2 без условия тушения.
τ = N/n, (1.12)
где N – количество горючего вещества, кг;
n – скорость выгорания муки, кг/(м2*ч) (равна 100).
Тогда при условии, что 136 т муки размещены на 45*120=5 400 м2, откуда следует, что на 100 м2 приходится N=2518,5 кг,
τ = 2518,5 / 100 = 25,2 часа.
Потенциальная энергия пожара Епож вычисляется по формуле:
Епож = Gн · Q · К, (1.13)
Где Gн – масса сгораемого вещества, кг;
Q - теплота сгорания горючей пыли, кДж/кг (равна для муки – 93 370 кДж/кг);
К – коэффициент недожога (равен для муки – 0,95).
Епож = 136 000 · 93370 · 0,95 = 12,06 · 109 кДж.
Итак, в данном разделе рассчитаны критерии пожаровзрывоопасности при сгорании горючей пыли, значения которых представлены в таблице 1.2.
Таблица 1.2. Критерии пожаровзрывоопасности
| № пп | Наименование критерия | Обозначение | Значение | Единица измерения |
| 1. | Избыточное давление | p | 19 905,12 | кПа |
| 2. | Интенсивность теплового излучения «огненного шара» | q | 68,23 | кВт/м2 |
| 3. | Время существования «огненного шара» | ts | 33,056 | с |
| 4. | Избыточное давление (при сгорании горючей пыли на открытом пространстве) | p | 186,987 | кПа |
| 5. | Импульс волны давления | i | 3 071,5 | Па с |
| 6. | Площадь пожара | Fпож | 651,1 | м2 |
| 7. | Диаметр пожара | d | 28,79 | м |
| 8. | Высота пламени | h | 9,2 | м |
| 9. | Продолжительность пожара | τ | 25,2 | ч |
| 10. | Потенциальная энергия пожара | Епож | 12,06 · 109 | кДж |
По полученным критериям пожаровзрывоопасности определяют величины индивидуального и социального рисков.
1.4. Оценка индивидуального и социального рисков
Оценим индивидуальный и социальный риск для людей, работающих на мельнице. В процессе расчетов необходимы следующие данные:
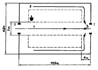
В помещении мельницы (зальное) размерами 45 м * 120 м * 7 м произошла аварийная разгерметизация оборудования и загорание пылевоздушной смеси на площади 600 м2. На мельнице работают 15 человек в две смены Рпр = 0,67. Здание имеет два эвакуационных выхода посередине. Ширина центрального прохода между оборудованием равна 7 м, а ширина проходов между оборудованием и стенами равна 4 м. Характеристики горения муки, взятые из литературных источников, следующие: низшая теплота сгорания Q = 93,37 МДж/кг; дымообразующая способность (согласно ГОСТ 12.1.044 – 89 [9] показатель дымообразующей способности – коэффициент дымообразования – для пылей не применим).
Расчетная схема эвакуации представлена на рисунке 2.
— место пожара; I, II — эвакуационные выходы;
1, 2, 3 — участки эвакуационного пути.
















