123554 (577616), страница 5
Текст из файла (страница 5)
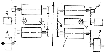
Схема шестеренного насоса показана на рис 3. За вказаним напрямом обертання шестерень з нижньої порожнини насоса масло витісняється, а в верхню засмоктується. Реальна продуктивність насоса відрізняється від геометричної завдяки перетіканню масла з областей підвищеного тиску до областей зниженого:
,
де ηV – об’ємний коефіцієнт подачі, ηV = 0,7…0,82.
Таким чином, геометрична продуктивність насоса
.
Легко показати, що геометрична продуктивність насосів зв’язана з його геометричними розмірами залежністю, л/хв:
(6)
де mz – модуль зуба шестерні, мм; z - число зубів шестерні; n - частота обертання шестерень, хв-1; b - ширина шестерні або довжини зуба, м.
Задавшись частотою обертання шестерні (наприклад, n = 2500 хв-1, можна визначити діаметр початкового кола шестерні за умовою, що лінійна швидкість не перевищує V 8 м/с. Це гарантує відсутність кавітації при роботі насоса, мм:
(7)
Для нашого прикладу
Після округлення do ,беремо 60 мм.
Діаметр шестерні зв’язує між собою число зубів і модуль:
(8)
В шестеренних насосах використовуються шестерні з числом зубів 8…15 та модулем 2…4. Для нашого випадку шестерня з числом зубів 25 і модулем 4 матиме діаметр початкового кола 60 мм, що відповідає умові V 8 м/с.
Таким чином, з формули (6) невідомим залишається ширина шестерні b, яку можна розрахувати, вирішивши рівняння (6) відносно b:
, мм (9)
.
Після округлення b 57 мм.
Вибір модуля, числа зубів та окружної швидкості можна вважати вдалими, якщо b/do знаходиться в межах 0,8…1,5.
Для нашого випадку b/do = 57:60 = 0,95. В іншому разі перераховані параметри коригують.
2.13 Розрахунок потужності приводного двигуна
Потужність двигуна для приводу насоса можна вирахувати через роботу, що виконує підйомник, та час, за який він цю роботу виконує:
, (10)
де м – механічний коефіцієнт корисної дії всієї системи (м=0,75…0,85).
Результат буде в кіловатах (кВт), якщо вантажопідйомність в кілоньютонах (кН):
.
Таким чином, для підйому гідропідйомником автомобіля КамАЗ-5320 на висоту 1,8 м за 60 с потрібен двигун потужністю 3,32 кВт.
При виконанні курсового або дипломного проекту наведений обсяг розрахунків доповняють розрахунками міцності елементів підйомника.
Задача 3.1
Расчет комбинированного роликового стенда для определения тяговых и тормозных качеств автомобиля
Автомобиль ЗАЗ - 1102. Сила веса, приходящаяся на задние колеса –1360 Н. Максимальная мощность, развиваемая двигателем автомобиля, 65(2) кВт при 3200 об/мин. Крутящий момент –92,2 Н м
Радиус качения колеса 0,13 м, передаточное число главной передачи
3,875. Наружная и внутренняя колеи, соответственно 2,320 и 1,52 м.
При расчете использовать схему стенда по рис.3.1. с исключенным нагружателем.
Рис.3.1 Стенд проверки мощности:
1 и – беговой ролик; 2 –нагружатель; 3 – датчик крутящего момента; 4 – инерционная масса; 5 – тахогенератор; 6 – выталкиватель колес; 7 – колёсоотбойник.
Длина ролика стенда
lр = (2,34 – 1,24)/2 + 0,1 = 0,13 м.
Расстояние между роликами
b = 1,24 – 0,1 = 1,14 м.
Для обеспечения устойчивого положения автомобиля на стенде угол α = 30° (рис.6.4). Радиус ролика стенда принят 0,159 м.
Тогда расстояние между осями роликов (3.2.)
L = 2⋅(0,49 + 0,159) ⋅ sin30° = 0,65 м.
1. Основные геометрические размеры стенда, lp = 0,65 м; Rp = 0,159 м;
L = 0,65 м; b = 1,14 м.
Рис.3.2 Схема взаимодействия колеса и роликов стенда проверки мощности.
2. Для расчета инерционной массы стенда необходимо задать дополнительные исходные данные – радиус инерционной массы Rм, момент инерции одного колеса автомобиля Jk1, передаточное отношение между роликами и массой iрм, массу автомобиля m. Если ролики стенда пустотелые – задают внутренний радиус ролика Rвн. В настоящем решении Rм=0,3 м; Jk1= 12,5 кг⋅м2; Rвн = 0,109 м; m = 4300 кг.
Параметры массы определены для двух случаев : iрм = 1 (масса закреплена на одном валу с роликом); iрм = 0,3 (ролики соединены с массой ускоряющей цепной передачей).
3. Момент инерции ролика, изготовленного из трубы
Jр1 = 3,14⋅(0,0252 – 0,0122)2⋅0,65⋅7,8⋅103/2 = 1,34 кг⋅м2.
4. Требуемый момент инерции инерционной массы определен. Если масса закреплена на одном валу с роликом
Jм = 12⋅(0,025⋅4300 – 1,34⋅4) + (0,025/0,24) ⋅12⋅(6 – 4) ⋅12,6 = 104,3 кг⋅м2.
Если ролики соединены с массой ускоряющей передачей
Jм = 0,32⋅104,3 = 9,4 кг⋅м2.
5. Ширина набора дисков инерционной массы
lм = 2⋅104,3/(3,14⋅0,34⋅7,8⋅103) = 1,04 м.
l м = 2⋅9,4/(3,14⋅0,34⋅7,8⋅103) = 0,093 м.
Очевидно, второй вариант конструкции стенда, когда ролик соединен с массой ускоряющей передачей, более предпочтителен.
6. Средняя мощность, подводимая к инерционной массе при разгоне автомобиля в интервале скоростей 50 – 60 км/ч определяется решением уравнения мощностного баланса в двух точках внешней скоростной характеристики – для скоростей 50 и 60 км/ч. В данном примере расчетные значения мощностей взяты из таблицы.
Nх = Ne − Nва − Nтр − N f − Nст,
Тогда
N = (50,0 + 57,4)/2 = 53,7 кВт.
7. Суммарный момент инерции вращающихся масс стенда, приведенный к оси роликов
JΣp=Jм′/i2рм+Jk1⋅Zk⋅R2p/R2k+Zp⋅Jp1 =
=9,4/0,32+12,6⋅4⋅0,025/0,24++4⋅1,34 = 114,9 кг⋅м2,
где Zk – число колес на роликах стенда при контроле автомобиля;
Zp – число вращающихся роликов стенда.
8. Время разгона автомобиля на стенде
t = 114,9⋅(602 – 502)/26⋅103⋅53,7⋅0,1592 = 3,66 c.
9. Максимально допустимое время разгона при снижении мощности двигателя на 15%
tм = 1,15⋅3,66 = 4,31 с.
Рассчитать основные параметры инерционного стенда проверки тормозов. При расчете использовать схему стенда по (рис.3.3.)
Рис.3.3. Инерционный стенд проверки тормозов:
1 – ролик; 2 – электродвигатель; 3 – инерционная масса; 4 – подъёмник; 5 – датчик пути и скорости; 6 – цепная передача; 7 – колёсоотбойный ролик.
1. Основные геометрические размеры стенда, lp = 0,65 м; Rp =0,159 м; l = 0,65 м; b = 1,14 м.
2. Дополнительные исходные данные, подбираемые с использованием справочных материалов : массы, приходящиеся на задние и передние колеса автомобиля соответственно, Мз =2180 кг, Мп= 2120 кг; коэффициенты сцепления шин с роликами и с дорогой, соответственно, φ = 0,56, φд = 0,6; радиус колеса автомобиля Rk = 0,49м; момент инерции колеса Jk1 = 12,6 кг⋅м2; максимальный момент, развиваемый двигателем автомобиля Мдв = 402 Н⋅м; передаточное число главной передачи автомобиля io = 6,32.
3. Моменты инерции вращающихся масс одного блока роликов стенда
Jп = 2120⋅0,56⋅0,025/2⋅0,6 – 12,6⋅0,025/0,24 = 23,39 кг⋅м2.
Jз = 2120⋅0,56⋅0,025/2⋅0,6 – 2⋅12,6⋅0,025/0,24 = 22,78 кг⋅м2.
Так как Jп > Jз, за основу для дальнейших расчетов принят Jп =23,39 кг⋅м2.
4. По результатам расчетов в предыдущем примере, момент инерции одного пустотелого ролика Jр1 = 1,34 кг⋅м2. Пусть ролики соединены с инерционной массой ускоряющей передачей iрм = 0,5. Тогда инерционная масса должна иметь момент инерции
Jм = (23,39 – 2⋅1,34) ⋅0,52 = 5,17 кг⋅м2.
5. Если масса изготовлена из стали в виде набора дисков радиусом Rм = 0,3 м, то ширина набора дисков
lм =2⋅5,17/3,14⋅0,34⋅7,8⋅103 = 0,052 м.
6. Передаточное число передачи, связывающей ролики и электродвигатель при максимальной линейной скорости автомобиля 45 км/ч
iрэ = 1500⋅0,159/2,65⋅45 = 2,0.
7. Сила веса, приходящаяся на одно колесо
Gk = Мп⋅g/2 = 2120⋅9,8/2 = 10388 Н.
8. Пусковой момент электродвигателя Мэп стенда определяется по формуле с использованием следующих исходных данных: α = 30° ; fp = 0,03; Zk =1; ηрэ =0,98; Zm = 1; iмэ = iрэ⋅iрм = 2,0⋅0,5 = 1;
Zp = 2; V = 45000/3600 = 12,5 м/с; tp = 1 c; ηтр = 0,88.
Мэп = (10388/cos 30°)⋅(0,03⋅1⋅0,159/2,0⋅0,98) + (5,17⋅1⋅12 +
1,34⋅2/22⋅0,98+12,6⋅1⋅0,025/22⋅0,24⋅0,98)⋅2⋅12,5/0,159⋅1+0,25⋅402·6,32·0,1
59/(0,88⋅0,49⋅2⋅0,98) = 388 Н⋅м.
2.13.9 Мощность электродвигателя (6.53)
N = 388⋅1500/9740⋅1,2 = 49,8 кВт.
По справочнику [2] - это двигатель 4А225МЧУ3 мощностью 55 кВт.
Задача Зд - 4.5
Выбор и расчет необходимого количества технологического оборудования для участков автопредприятия
При выполнении этой задачи нужно для заданного участка по обслуживанию указанных автомобилей выбрать необходимое технологическое оборудование.
Назначение участка – ремонта мостов автомобиля;
Автомобиль – ЛиАЗ - 5256;
Количество – 35 шт.
1. Транспортное предприятие имеет 35 автомобилей ЛиАЗ-5256.
2. Продолжительность работы участка ремонта мостов – 8часов.
3. Коэффициент выпуска на линию – 0,6.
Продуктивность участка Пс – 1 авт/час.
Среднесуточный объем работ по сварке в зависимости от условий может меняться в широком диапазоне. Принимаем Nc-10 авт/сутки.
Необходимое количество сварочных участков определяем:
где Кн – коэффициент, который учитывает неравномерность с которой поступают автомобили в ремонт;
Kу – коэффициент использования рабочего времени стенда.
Таким образом, для выполнения рабочей программы необходим один участок ремонта мостов.
Литература
1. Кудрин А.И. Основы проектирования и эксплуатации технологического оборудования: Текст лекций.- Челябинск: Издательство ЮУрГУ, 2000. – 123 с.
2. http://paragraff.ru/platformy.html
2. http://paragraff.ru/platformy.html
















