ВСН 37-84 (558359), страница 3
Текст из файла (страница 3)
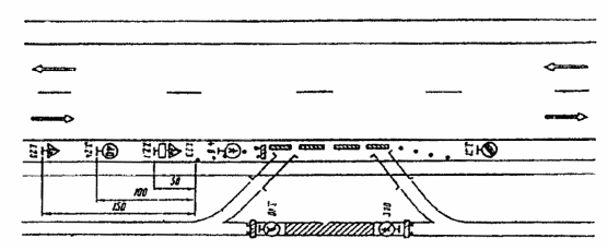
Рис. 3.13. Организация движения и ограждение места дорожных работ на участках с ограниченной видимостью
Участки с ограниченной видимостью
3.11. Участки с ограниченной видимостью представляют собой существенную опасность для движения транспортных средств. При производстве дорожных работ на таких участках эта опасность увеличивается, поэтому за границу зоны дорожных работ необходимо принять начало участка с ограниченной видимостью и временные дорожные знаки установить перед этим участком.
3.12. При проведении дорожных работ на участках с ограниченной видимостью как в плане, так и в продольном профиле, организуют движение и ограждают место работ в соответствии с рис. 3.13.
Примыкания и пересечения
3.13. В зонах пересечений организация движения должна быть подчинена принципу очередности проведения дорожных работ, который состоит и следующем: работы начинают на второстепенных дорогах и отдельных элементах пересечений, постепенно переходя к наиболее загруженным, используя отремонтированные элементы для переключения на них движения.
3.14. В зоне пересечений и примыканий в одном уровне дорожные работы выполняют в три этапа:
1) дорожные работы на обочинах, при необходимости, строительство правоповоротных переходно-скоростных полос (рис. 3.14);
2) дорожные работы на проезжей части второстепенной дороги (на всей или по полосам) с переключением движения на отремонтированные обочины или правоповоротные переходно-скоростные полосы (рис. 3.15);
3) дорожные работы на проезжей части главной дороги (на всей ширине или по полосам, включая переходно-скоростные полосы для левого поворота) с переключением движения на обочины или правоповоротные переходно-скоростные полосы (рис. 3.16). В этом случае возможны два варианта организации движения при работах в центральной части пересечения: пропуск транспортных средств в объезд участка работ по обочинам главной дороги с перепробегом транспортного потока второстепенного направления и левоповоротного потока с главного направления; пропуск транспортных средств по отремонтированному участку главной дороги. Если видимость на перекрестке ограничивают работающие машины и механизмы, организацию движения осуществляют с помощью регулировщика.
Рис. 3.14. Организация движения и ограждение мест дорожных работ, выполняемых на обочинах пересечения в одном уровне:
1 - зона работ; 2 – направляющие конусы; 3 – ограждающие барьеры; 4 – существующие пешеходные переходы, закрываемые на период дорожных работ; 5 – автобусные остановки, перенесенные из зоны дорожных работ
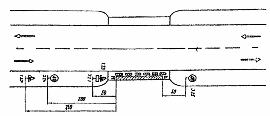
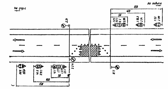
Рис. 3.15. Организация движения и ограждение мест дорожных работ, выполняемых на проезжей части второстепенной дороги пересечения в одном уровне
Рис. 3.16. Организация движения и ограждение мест дорожных работ, выполняемых на проезжей части главной дороги:
1 - пропуск транспорта в объезд ремонтируемого участка по обочинам главной дороги
3.15. В случае проведения дорожных работ на пересечении или примыкании, где имеется пешеходное движение, например в местах остановок общественного транспорта, необходимо предусмотреть временный перенос остановок за пределы зоны ремонтных работ и оборудовать пешеходные дорожки к ним, а также устроить временные пешеходные переходы.
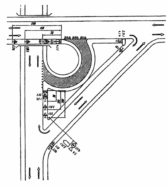
3.16. Если дорожные работы ведутся на обочине съезда развязки, пропуск транспортных средств осуществляют по проезжей части съезда. Организация движения и ограждение места работ для этого случая показаны на рис. 3.17 и рис. 3.18.
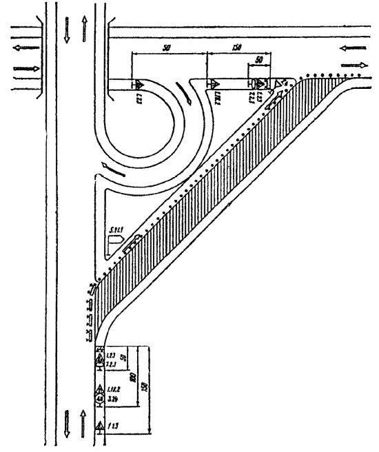
Рис. 3.17. Организация движения и ограждение места дорожных работ, выполняемых на внутренней обочине правоповоротного съезда пересечения в разных уровнях:
1 - направляющие конусы или вехи; 2 - зона работ; 3 - ограждающие барьеры
3.17. Если дорожные работы проводятся на проезжей части съезда развязки, движение транспортных средств осуществляют по прилегающей к проезжей части обочине (рис. 3.19 и рис. 3.20), которая предварительно планируется, а при необходимости и укрепляется.
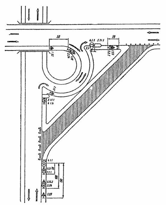
Рис. 3.18. Организация движения и ограждение места дорожных работ, выполняемых на внешней обочине левоповоротного съезда пересечения в разных уровнях
Рис. 3.19. Организация движения по обочине и ограждению места дорожных работ, выполняемые на всей ширине проезжей части правоповоротного съезда пересечения в разных уровнях
Рис. 3.20. Организация движения по обочине и ограждение места дорожных работ, выполняемых на всей ширине проезжей части левоповоротного съезда пересечения в разных уровнях
3.18. Когда проезжая часть съезда закрыта из-за проведения дорожных работ, а пропуск транспортных средств по обочине невозможен, движение организуют по следующим схемам:
с использованием соседних съездов (рис. 3.21 и рис. 3.22);
с устройством разворота на одной из дорог (рис. 3.23);
Рис. 3.21. Организация движения и ограждение места дорожных работ, выполняемых на всей ширине проезжей части правоповоротного съезда пересечения в разных уровнях
Рис. 3.22. Организация движения и ограждение места дорожных работ, выполняемых на всей ширине проезжей части левоповоротного съезда пересечения в разных уровнях
Рис. 3.23. Организация движения и ограждение места дорожных работ при закрытии левоповоротного съезда пересечения в разных уровнях с устройством разворота на одной из дорог
путем последовательного проезда трех левоповоротных съездов (рис. 3.34).
3.19. Схема организации движения с устройством разворота на одной из дорог допустима только при интенсивности движения по главному направлению до 300 авт./ч вследствие возникающих при данной схеме помех транспортным средствам прямого направления.
Рис. 3.24. Организация движения и ограждение места дорожных работ при закрытии правоповоротного съезда пересечения в разных уровнях с последовательным проездом трех левоповоротных съездов
Участки в зоне населенных пунктов
3.20. При работах на пешеходных или велосипедных дорожках в случае невозможности пропуска пешеходов или велосипедистов рядом с ремонтируемым участком необходимо предусматривать временный пропуск пешеходов или велосипедистов по обочине. В начале и конце обхода ремонтируемого участка должны быть установлены временные мостки через кюветы. При этом зона выхода пешеходов или велосипедистов на обочину должна быть обозначена направляющими конусами и ограждена барьерами, а на дороге установлены необходимые дорожные знаки (рис. 3.25).
Рис. 3.25. Организация движения и ограждение места производства дорожных работ на пешеходной или велосипедной дорожке
3.21. В населенных пунктах, имеющих городской поперечный профиль или небольшое расстояние до застройки (менее 5 м), при проведении дорожных работ, захватывающих тротуар, необходимо оборудовать дополнительные (временные) пешеходные переходы с двух сторон за пределами ремонтируемого участка.
3.22. Временный пешеходный переход не устраивают, если до следующего действующего перехода менее 150 м. В этом случае пешеходный поток пропускают по этому ближайшему переходу.
3.23. В случае ремонта пешеходного тоннеля или моста и невозможности пропуска пешеходного потока по ремонтируемому переходу мероприятия по пропуску пешеходов согласовывают с органами Госавтоинспекции.
Организация движения при производстве дорожных работ на мостовых переходах
3.24. Для предотвращения возможного падения транспортных средств на мостах и подходах к ним необходимо устанавливать временные удерживающие ограждения на время дорожных работ (колесоотбойные брусья, бетонные блоки или плиты и т.д.).
3.25. При выполнении ремонтных работ в случае необходимости следует установить дорожные знаки 3.11 “Ограничение массы”, 3.13 “Ограничение высоты”, 3.14 Ограничение ширины”. Если устанавливают один из таких знаков на мосту, необходимо на ближайших к нему перекрестках установить такие же предварительные знаки с табличкой 7.1.1.
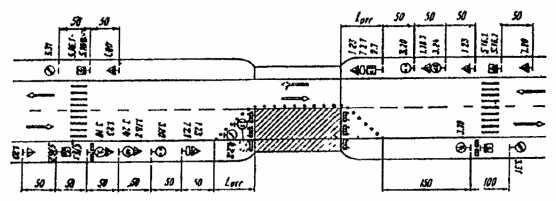
3.26. Если дорожные работы выполняют одновременно на тротуаре и половине ширины моста, следует организовать движение и оградить место работ в соответствии с рис. 3.26. В этом случае за пределами моста через проезжую часть устраивают временные пешеходные переходы, которые необходимо обозначать дорожными знаками.
Рис 3.26. Организация движения и ограждение места производства работ при ремонте тротуара и половины ширины проезжей части моста
3.27. На мостах, имеющих две полосы движения, при выполнении дорожных работ на части полосы движение организуют в соответствии с рис 3.27, если свободный от ремонтных работ габарит моста не менее 5,5 м и позволяет осуществлять двухстороннее движение.
3.38. Если дорожные работы производят на части ширины тротуара, когда его оставшаяся ширина достаточна для пропуска пешеходов, оборудуют место работы и организуют движение в соответствии с рис. 3.28. При этом место работ необходимо оградить сплошными щитами (см. рис. 4.2, в).
3.29. На двухполосных мостах с ездой понизу или когда ширина моста с ездой поверху недостаточна для организации двухстороннего движения и одновременного пропуска пешеходов по проезжей части, следует оборудовать пешеходные переходы по обе стороны моста (см. рис. 3.26). При высокой интенсивности пешеходного и автомобильного движения следует устраивать светофорное регулирование транспортных и пешеходных потоков или осуществлять управление движением с помощью регулировщиков.
Рис. 3.27. Организация движения и ограждение места производства дорожных работ при ремонте части полосы движении двухполосного моста
Рис. 3.28. Организация движения и ограждение места производства дорожных. работ при ремонте части ширины тротуара моста
Участки дорог в горной местности
3.30. На участках дорог в горной местности с интенсивным движением с целью избежания больших транспортных потерь и из соображений безопасности ремонтные работы следует выполнять в периоды уменьшения интенсивности движения в ночные часы и ранним утром по воможности не оставляя незаконченных работ, что достигается уменьшением протяженности ремонтируемых участков.
3.31. При производстве дорожных работ на половине ширины проезжей части двухполосных дорог в горной местности и обеспеченной видимости движение транспортных средств организуют по принципу “саморегулирования”, при этом приоритет предоставляют транспортным средствам, движущимся на подъем (рис. 3.29).
Рис. 3.29. Организация движения и ограждение места производства дорожных работ на двухполосных дорогах с обеспеченной видимостью в горной местности
Таблица 3.2
Допустимая длина ремонтируемого участка при саморегулировании движения в зоне ремонта дороги
| Интенсивность движения, авт./ч | Максимальная протяженность зоны дорожных работ, м, на продольном уклоне, % | ||||
| 20 | 40 | 60 | 80 | 100 | |
| 100 | 315 | 300 | 270 | 250 | 230 |
| 200 | 130 | 115 | 85 | 75 | 60 |
| 300 | 70 | 55 | 40 | 35 | 25 |
| 400 | 35 | 30 | 25 | - | - |
| 500 | 30 | 25 | - | - | - |
3.32. Если дорожные работы ведутся на кривых с закрытой видимостью (внених по отношению к горному склону) и большой протяженности ремонтируемого участка (более 60 м), движение организуют с помощью регулировщиков или устраивают светофорное регулирование, при этом длительность желтого сигнала рассчитывают исходя из времени, необходимого для освобождения транспортным средством зоны работ.
3.33. На участках в горной местности с большими продольными уклонами допустимая протяженность ремонтируемого участка в случае саморегулирования движения в зоне ремонтных работ устанавливается с учетом интенсивности движения (табл. 3.2).















