ВСН 37-84 (558359), страница 2
Текст из файла (страница 2)
2.10. Для разделения встречных потоков транспортных средств в местах дорожных работ, обозначения рядности и обеспечения безопасной траектории движения используют переносные направляющие конусы, вехи или стойки. Этой же цели служит нанесенная на проезжую часть временная разметка и дорожные знаки.
В исключительных случаях при невозможности встречного разъезда и устройства уширения проезжей части в обязательном порядке вводят регулирование движения с помощью светофоров или регулировщиков.
2.11. На многополосных дорогах для обеспечения безопасных траекторий движения в местах производства дорожных работ целесообразно совместное применение направляющих конусов, вех или стоек с разметкой проезжей части.
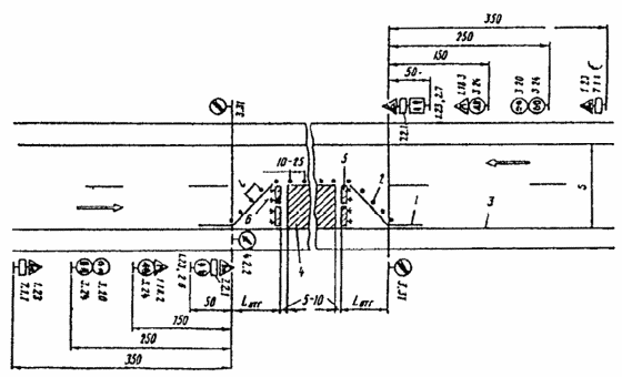
2.12. При нанесении на проезжую часть в местах дорожных работ линий разметки, расстановке направляющих конусов или вех отклоняющих транспортные потоки, длину отгона Lотг следует назначать в соответствии с табл. 2.1. Пример размещения технических средств организации в местах производства дорожных работ показан на рис. 2.1.
2.13. При выполнении небольших по объему работ на проезжей части (мелкий ямочный ремонт, разметка проезжей части и т. д.) для обеспечения наименьшей потери времени проходящими автомобилями длину закрываемого участка следует выбирать минимальной с учетом требований технологии работ.
2.14. При временном переносе остановок общественного транспорта из зоны дорожных работ их оборудование и организация движения в зоне временных остановок должны учитывать условия создания наименьших помех транзитному транспорту со стороны транспортных средств, стоящих на остановках.
2.15. Все временные дорожные знаки и другие технические средства организации движения, связанные с проводимыми работами, после завершения работ следует немедленно убирать.
Таблица 2.1
Рекомендуемая длина отгона ширины проезжей части, закрываемой для движения при различной скорости на подходе
| Скорость на | Длина отгона, м, при ширине проезжей части, закрываемой для движения, м | |||||
| подходе, км/ч | 2,5 | 3,0 | 3,5 | 4,0 | 5,0 | 7,5 |
| 30 | 12 | 25 | 25 | 30 | 35 | 50 |
| 40 | 20 | 30 | 40 | 50 | 60 | 70 |
| 50 | 30 | 40 | 50 | 60 | 80 | 110 |
| 60 | 45 | 55 | 65 | 75 | 95 | 125 |
| 80 | 60 | 65 | 75 | 85 | 100 | 130 |
| 100 | 80 | 90 | 100 | 105 | 115 | 160 |
2.16. Размеры временных знаков, используемых для организации движения в местах производства дорожных работ, не должны быть менее тех, которые применяются для данной категории дороги, а при ремонтных работах на автомагистралях применяют знаки увеличенного размера в соответствии со стандартом на дорожные знаки.
2.17. На автомагистралях с высокой среднесуточной интенсивностью движения целесообразно проводить дорожные работы в период спада интенсивности или в ночное время, при этом зона дорожных работ должна иметь освещение в соответствии с нормативными документами.
Рис. 2.1. Пример размещения технических средств организации движения в местах производства дорожных работ:
1 – разметка проезжей части; 2 – направляющие конусы; 3 - кромка проезжей части; 4 - зона дорожных работ; 5 - ограждающие барьеры; 6 – сигнальные фонари или световозвращающие элементы:
S - ширина проезжей части; Lотг - длина отгона ширины зоны дорожных работ; l - расстояние между конусами
3. ОСОБЕННОСТИ ОРГАНИЗАЦИИ ДВИЖЕНИЯ ПРИ ПРОВЕДЕНИИ ДОРОЖНЫХ РАБОТ НА ХАРАКТЕРНЫХ УЧАСТКАХ АВТОМОБИЛЬНЫХ ДОРОГ
Прямые участки с обеспеченной видимостью
3.1. Выбор схемы организации движения зависит от вида и места производства работ. При этом следует учитывать местные условия движения и, если требуется, вносить в схему коррективы до согласования с органами ГАИ.
На приведенных ниже схемах организации движения и ограждения места дорожных работ обозначены временные дорожные знаки, которыми необходимо дополнить дорожные знаки, установленные на дороге постоянно.
3.2. При проведении работ на обочине двухполосных дорог организацию движения и ограждение места работ выполняют в соответствии с рис. 3.1.
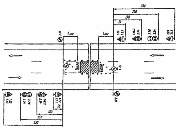
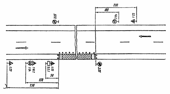
3.3. При производстве дорожных работ на половине ширины проезжей части двухполосных дорог пропуск транспортных средств в обоих направлениях осуществляют по свободной полосе (рис. 3.2).
Знаки 2.6 и 2.7 следует применять в тех случаях, когда длина участка работ при существующей интенсивности движения обеспечивает саморегулирование встречного разъезда и видимость всей зоны ремонтных работ с каждой стороны узкого участка. Максимальную длину ремонтируемого участка в этом случае необходимо назначать в соответствии с табл. 3.1. Иначе нужно вводить регулирование движения с помощью светофоров или регулировщиков, либо осуществлять пропуск транспортных средств по обочине (рис. 3.3). В этом случае она должна быть спланирована и укреплена, а при необходимости и уширена.
Таблица 3.1
Максимальная длина ремонтируемого участка
| Интенсивность движения, авт./ч | Протяженность ремонтируемого участка, м | Интенсивность движения, авт./ч | Протяженность ремонтируемого участка, м |
| 100 | 350 | 400 | 50 |
| 200 | 150 | 500 | 30 |
| 300 | 80 |
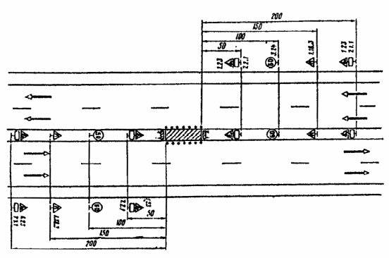
3.4. При производство дорожных работ на одной из полос трехполосной дороги средняя полоса, обычно предназначенная для совершения обгонов, теряет свою функцию. При дорожных работах на крайней полосе трехполосной дороги организацию движения и ограждение места работ следует выполнять в соответствии с рис. 3.4. При работах на средней полосе организуют движение и ограждают место работ в соответствии с рис. 3.5.
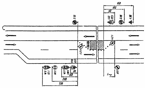
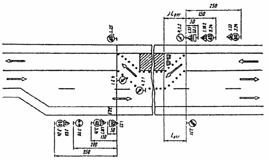
3.5. Если дорожные работы ведутся на внешней полосе четырехполосной дороги с разделительной полосой, организацию движения и ограждение места работ осуществляют в соответствии с рис. 3.6.
Если интенсивность движения по внешней полосе превышает 400 авт./ч и в составе потока более 40 % грузовых автомобилей, то дорожные знаки, установленные на обочине, необходимо дублировать, устанавливая их на разделительной полосе.
Рис. 3.1. Организация движения и ограждение места дорожных работ, выполняемых на обочине двухполосных дорог
Рис. 3.2. Организация движения и ограждение места дорожных работ, выполненных на половине ширины проезжей час двухполосных дорог
При выполнении дорожных работ на разделительной полосе многополосной дороги расстановку дорожных знаков следует выполнить в соответствии с рис. 3.7.
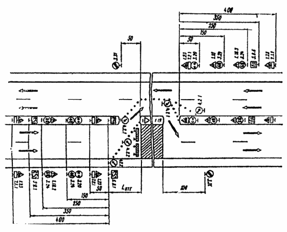
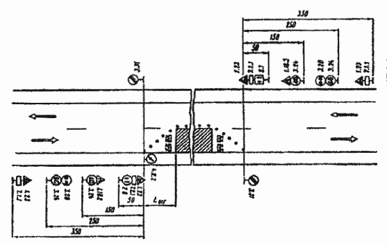
3.6. На дорогах с разделительной полосой, имеющих четыре и более полос движения, в случае закрытия половины ширины проезжей части на период дорожных работ для пропуска транспортных средств следует устраивать специальные проезды через разделительную полосу (рис. 3.8).
С целью заблаговременного оповещения водителей транспортных средств о предстоящем перестроении вне населенных пунктов за 500 м до разрыва в разделительной полосе устанавливают знак 5.36 “Перестроение в другую проезжую часть” с табличкой 7.1.1. “Расстояние до объекта”. В населенных пунктах знак 5.36 с табличкой 7.1.1 устанавливают на расстоянии 50-100 м от место разрыва в разделительной полосе.
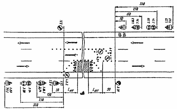
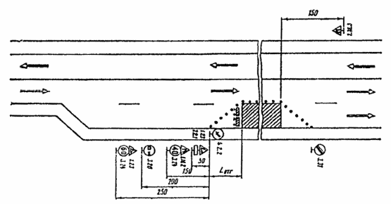
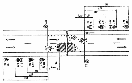
3.7. В случае устройства на двухполосных дорогах уширения проезжей части на полосу движения для обеспечения бесперебойного пропуска транспортных средств на участках дорожных работ длиной более 30 м организацию движения и ограждения зоны работ следует выполнять в соответствии с рис. 3.9.
3.8. В целях более полного использования инерции разгона в местах производства работ на затяжных подъемах допускается скорость транспортных средств 60 км/ч, если позволяют условия движения.
3.9. При выполнении дорожных работ на дополнительной полосе на подъеме следует организовать движение и ограждать место работ в соответствии со схемой, представленной на рис. 3.10. Если зона ремонтных работ расположена на расстоянии не более 200 м от начала дополнительной полосы, рекомендуется с помощью ограждающих устройств закрывать эту полосу от ее начала до конца зоны работ.
Рис. 3.3. Организация движения и ограждение места дорожных работ, выполняемых на половине ширины проезжей части двухполосных дорог в случае пропуска транспортных средств по обочине
Рис. 3.4. Организация движения и ограждение места дорожных работ, выполняемых на крайней полосе движения трехполосных дорог
Рис. 3.5. Организация движения и ограждение места дорожных работ, выполняемых на средней полосе движения трехполосных дорог
Рис. 3.6. Организация движения и ограждение места дорожных работ на четырехполосных дорогах закрытием движения по одной полосе
Рис. 3.7. Организация движения и ограждение мест дорожных работ, выполняемых на разделительной полосе многополосных дорог
Рис 3.8. Организация движения и ограждение места дорожных работ на четырехполосных дорогах с закрытием движения по двум полосам
Рис. 3.9. Организация движения и ограждение места дорожных работ в случае уширения проезжей части на участках, затяжных подъемов двухполосных дорог
Рис. 3.10. Организация движения и ограждение места дорожных работ, выполняемых на дополнительной полосе на подъеме
Проводя дорожные работы на основной полосе движения на подъеме, следует руководствоваться рис. 3.11, причем, если зона работ на основной полосе расположена менее чем в 200 м от начала дополнительной полосы, с помощью ограждающих устройств следует закрывать основную полосу на участке от начала полной ширины дополнительной полосы до конца зоны дорожных работ.
3.10. В случае ремонтных работ на полосе спуска организуют движение и ограждают место работ в соответствии с рис. 3.12. Если зона работ находится ближе 200 м от начала дополнительной полосы, следует с помощью ограждающих устройств закрывать основную полосу на участке от начала полной ширины дополнительной полосы до конца зоны дорожных работ.
Рис. 3.11. Организация движения и ограждение места дорожных работ, выполняемых на основной полосе движения на подъеме
Рис. 3.12. Организация движения и ограждение места дорожных работ на участке затяжного подъема при их выполнении на полосе спуска















