Лабораторная работа - Исследование опасности поражения током в трехфазных электрических сетях, напряжением до 1000 В (1094352), страница 2
Текст из файла (страница 2)
через тело человека в землю, возвращается к источнику тока через изоляцию проводов сети, которая в исправном состоянии обладает большим сопротивлением.
Если принять, что сопротивление Rиз трех фаз до момента прикосновения равны, т.е. Rиз = R’из = R’’из = R’’’из , то величина тока, походящего через человека, будет равна:
Это выражение показывает, что в сетях с изолированной нейтралью опасность для человека, прикоснувшегося к одному из фазных проводов в период нормальной работы сети, зависит от сопротивления изоляции проводов относительно земли: с увеличением сопротивления опасность уменьшается. При аварийном режиме, когда имеет место замыкания фазы на землю (Rиз = 0), человек оказывается под линейным напряжением сети и величина тока, протекающего через тело человека, может быть опасной.
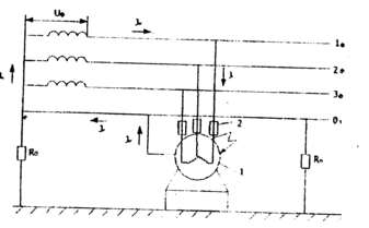
В трехфазной четырехпроводной сети с глухозаземленной нейтралью (рис. 5) цепь тока, проходящею через тело человека, включает в себя, кроме сопротивления тела человека, еще и сопротивление его обуви, пола (основания), на котором стоит человек, а также сопротивление заземления нейтрали источника тока (генератора или трансформатора). Все эти сопротивления включены последовательно.
Если человек одет в токопроводящую обувь и стоит на то ко проводящем
полу, т.е. когда можно принять Rоб =0 и Rn = 0, то ток, проходящий через тело человека будет:
где R0 - сопротивление заземления нейтрали источника тока.
Поскольку R0, как правило, не превышает 10 Ом, то им без ущерба для
точности подсчета можно пренебречь, тогда ток через тело человека в самом неблагоприятном случае будет:
Рис. 5. Прикосновение человека к одной фазе трехфазной сети с заземленной нейтралью
Для предотвращения поражения человека электрическим током при прикосновении к нетоковедущим частям, которые могут оказаться под напряжением вследствие замыкания фазы сети на корпус, применяется
защитное заземление, зануление, защитное отключение, выравнивание потенциалов.
Защитное заземление - это преднамеренное электрическое соединение с землей или ее эквивалентом металлических нетоковедущих частей электрооборудования, которые могут оказаться под напряжением вследствие замыкания на корпус и по другим причинам (рис. 6).
Защитное заземление применяется в трехфазных сетях до 1000 В с изолированной нейтралью и выше 1000 В с любым режимом нейтрали.
Принцип действия защитного заземления — снижение напряжения между корпусом электрооборудования, оказавшимся под напряжением, и землей до безопасного значения.
Рис. 6. Схема замыкания на корпус в сетях трехфазного тока с изолированной, нейтралью при заземленном электрооборудовании
Величина тока, проходящего через тело человека при заземлении электрооборудования, если Rоб = Rn = 0, определяется из выражения:
где Rз - сопротивление защитного заземления.
При весьма малом значении Rз по сравнению с Rч и Rиз, что обычно имеет место на практике, это выражение упростится:
Зануление - преднамеренное электрическое соединение с нулевым защитным проводником металлических нетоковедущих частей, которые могут
оказаться под напряжением вследствие замыкания на корпус и по другим причинам
Схема зануления в сети трехфазного тока показана на рис. 7. Принцип действия зануления - превращение замыкания на корпус в однофазное короткое замыкание (т.е. замыкание между фазным и нулевым проводами) с целью вызвать большой ток, способный обеспечить срабатывание защиты и тем самым автоматически отключить поврежденное электрооборудование от питающей сети. Такой защитой являются: плавкие предохранители или максимальные автоматы, устанавливаемые перед потребителями энергии для зашиты их от токов короткого замыкания, магнитные пускатели с встроенной тепловой защитой.
Зануление применяется в трехфазных четырехпроводных сетях до 1000 В с глухозаземленной нейтралью.
Рис. 7. Принципиальная схема зануления.
1 - корпус электрооборудования;
2 - плавкие предохранители;
1ф, 2ф, Зф - фазные провода;
03 - нулевой защитный провод;
r0 - сопротивление заземления нейтрали источника тока;
Rn -сопротивление повторного заземления нулевого защитного провода;
Jк - ток однофазного короткого замыкания.
Нулевым защитным проводником называется проводник, соединяющий зануляемые части с глухозаземленной нейтральной точкой обмотки источника
тока.
Повторное заземление нулевого защитного провода необходимо для
уменьшения опасности поражения людей током, возникающей при обрыве нулевого защитного провода и замыкании фазы на корпус за местом обрыва.
Для обеспечения минимального времени срабатывания защиты необходимо так подобрать сечение зануляющего провода, чтобы ток короткого замыкания превышал по меньшей мере в 3 раза номинальный ток ближайшего плавкого
предохранителя (вставки).
РАСЧЕТ СОПРОТИВЛЕНИЯ ЗАЩИТНОГО ЗАЗЕМЛЕНИЯ
Расчет защитного заземления имеет целью определить основные параметры заземления, число, размеры и порядок размещения одиночных заземлителей и заземляющих проводников, при которых напряжение прикосновения в .период замыкания фазы на заземленный корпус не превышает допустимых значений.
При устройстве заземления из искусственных заземлителей (например, стальных труб) обычно определяют сопротивление растеканию тока единичного
заземлителя по формуле:
где ρ - удельное электрическое сопротивление почвы. Ом" см;
l - длина электрода (заземлителя), см;
d - диаметр заземлителя, см:
t - расстояние от центра заземлмтеля до поверхности земли, см.
Величины удельного сопротивления почвы, указаны в табл.3.
Таблица 3
| Почва | Удельное электрическое сопротивление. Ом·см |
| Песок | 7 · 104 |
| Суперпесок | 3· 104 |
| Чернозем | 2· 104 |
| Суперглинок | 1· 104 |
| Глина | 0,4· 104 |
| Торф | 0,2· 104 |
Необходимое число трубчатых заземлителей определяется по формуле:
где Rз - сопротивление растеканию тока заземляющего устройства, Ом;
η - коэффициент экранирования (использования) электродов в
зависимости от расстояния между ними (принимаем равным 0,55 -0,70).
Сопротивление растеканию тока заземляющего устройства определяется по формуле:
где Jк - расчетный ток замыкания на корпус электрооборудования. А;
α - коэффициент напряжения прикосновения, зависящий от расстояния между точкой, на которой стоит человек, и заземлителем (принимаем равным 0,75).
Величина сопротивления защитного заземления согласно ПУЭ не должна превышать 4 Ом для электроустановок напряжением до 1000 В и 0,5 Ом для электроустановок напряжением выше 1000 В.
ПОРЯДОК ВЫПОЛНЕНИЯ РАБОТЫ
А. Оцепить опасность поражения человека электрическим током при пробое фазы на корпус электрооборудования в трехфазной сети с изолированной нейтралью напряжением до 1000 В.
1. Рассчитать по формуле (4) величину тока через тело человека, приняв
Uф =127 В, Rч =1000 Ом и Rиз от 0 до 400 кОм. Данные занести в
таблицу. Построить график Jч = f (Rиз) .
1. Привести стенд в исходное положение:
а) все тумблеры поставить в положение "Выкл" (вниз);
б) переключатели "Пу" и "Пф" включить в фазу "А";
в) тумблер "устр" установить в положение "вкл".
3. Переключателем «Rч » установить сопротивление 1000 Ом.
4. Переключатели сопротивления изоляции фаз установить на ra = rb = rc = 1 кОм.
5. Нажать кнопку "Замыкание", при этом имитируется замыкание фазы "А" на корпус электрооборудования. Вычертить схему из общей принципиальной схемы стенда.
Записать показания миллиамперметра «А» т.е. измерить ток, проходящий через тело человека. Снять показания вольтметра V, т.е. измерить напряжение фазы.
6. С помощью переключателей ra , rb , rc изменять сопротивления изоляции
фаз относительно земли, соответственно устанавливая их положение: 2, 5, 40 и 400 кОм. Записать показания миллиамперметра А2 и вольтметра V при каждом положении переключателя.
Результаты измерений занести в табл. 4.
Привести стенд в исходное положение согласно указаниям п. 2.
Б. Определить опасность поражения человека электрическим током при
пробое фазы на корпус электрооборудования в чстырехпроводной сети с
глухозаземленной нейтралью.
Рассчитать по формуле (5) величину тока через тело человека, приняв
Uф =220 В, R0 =10 Ом, Rx от 0 до 10 кОм. Данные занести в таблицу.
Построить график Jч = f(Rч).
8. Собрать схему трехфазной четырехпроводной сети с заземленной нейтралью. Для этого тумблер "устр" установить в положение "вкл";
установить заданное значение сопротивления заземления нейтрали (R0 =10 Ом), включив тумблер "r0"; переключатели "Са", "Сb", "Сc" в
положение 0,1; “ra “ = “rb “= “rc “= 0.
9. Переключателем «Rчел » установить заданное значение Rч = 1 кОм
10. Нажать кнопку "Замыкание". Записать показания миллиамперметра А2 и вольтметра V. Вычертить схему из общей принципиальной схемы стенда. Меняя значения сопротивления тела человека путем установки переключателя
" Rчел " в положение 2, 4, 5 и 10 кОм, измерить ток, идущий через тело человека,
по миллиамперметру А2.
Результаты измерений записать в табл. 4.
















