Лабораторная работа. Элементы проектирования технологической операции для гибкого производства. Методичка (1094229), страница 2
Текст из файла (страница 2)
2.2. Ознакомившись с содержанием предыдущего и последующего переходов, определить для i-ro перехода число, содержание и последовательность действий элементов ГПМ по командам ПР. В соответствии с числом команд провести внутри столбца вертикальные линии, пронумеровав по порядку образовавшиеся малые столбцы. Заштриховать в полученной матрице участки, соответствующие отдельным действиям элементов ГПМ.
2.3. Уточнить число кадров УП согласно выявленным командам ПР и языку программирования для каждого из заданных переходов. Записать номера и содержание переходов.
3. Для варианта изготовления деталей при параллельной структуре ТП составить схему работы ГПМ и оценить один из применяемых при этом переходов.
Оформить схему работы ГПМ в соответствии с принятыми условными обозначениями.
Изучить переход загрузки-выгрузки деталей в операции контроля.
4. Определить показатели работы ГПМ при разной структуре ТП, для чего необходимо:
- по указанию преподавателя занять определенные для каждой бригады места около ГПМ и подготовить секундомеры;
- по командам лаборанта побригадно включать и выключать секундомеры, трижды измерив продолжительность заданных технологических переходов;
- внести данные замеров в отчет и рассчитать среднее значение времени переходов при последовательной структуре ТП (i = 1...6,8…13, 15...18); значения Т0 и ТИ указаны в табл.19 согласно заданному варианту;
после переключения ГПМ на выполнение технологического перехода загрузки-выгрузки детали в операции контроля при параллельной структуре ТП зафиксировать трижды всеми бригадами одновременно продолжительность Tki -этого перехода;
внести данные в таблицу протокола и рассчитать среднее значение Тк .
4.1. Внести в протокол заданные по вариантам, полученные экспериментально и рассчитанные по формулам значения времени переходов, приняв
. Вычислить значения величин Тцо, Тци и Тцт, внести их в протокол. Затем согласно алгоритму определить значение Тц для ТП с параллельной структурой.
4.2. Рассчитать значения коэффициентов загрузки станка, измерительного комплекса, робота.
5. Сделать выводы по результатам проделанной работы.
Справочная информация
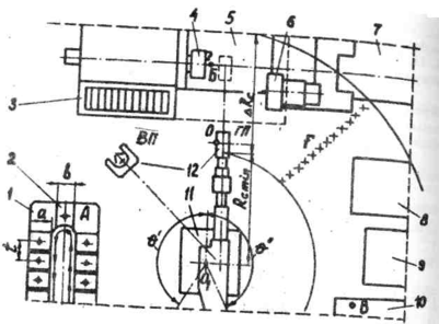
1. Используемый в лабораторной работе ГПМ состоит из РТК и автоматизированного ПК, которые связаны между собой в единую систему (рис. 26).
Входящий в ГПМ тактовый стол 1 предназначен для загрузки заготовок и выгрузки деталей, устанавливаемых свободно торцом вниз на палетах 2, которые передвигаются на один шаг t при подаче запрограммированной команды. Установочная плоскость палеты с размерами а - 250 мм и b = 180 мм расположена на высоте 1000 мм от пола.
Заготовка с тактового стола поступает на токарный станок 5, где крепится в патроне 4 и обрабатывается резцами, установленными в резцедержателе суппорта. На время обработки зона резания закрывается подвижным ограждением - щитом с экраном 3. Стружка непрерывно выводится из станка транспортером 7. Ось шпинделя располагается на высоте 1150 мм от пола.
Рис. 26. Состав и план расположения оборудования токарного ГПМ
Для измерения размеров деталь переносится на площадку 10, где свободно устанавливается торцом вниз. Расстояние площадки от пола составляет 950 мм. Измеренная деталь доставляется на тактовый стол.
Перенос заготовок и деталей от одной единицы оборудования ГПМ к другой достигается манипулированием робота 11. Захватывание заготовок и деталей для переноса и последующее их освобождение осуществляется устройством 12 робота. Обработка на станке ведется по командам с устройства 8 (УЧПУ 2Р22), а движение ПР осуществляется по командам с устройства 9 (УЧПУ РБ241Б).
Использование дорогостоящего ГПМ в условиях серийного и особенно мелкосерийного производства обычно оправдывается при применении групповой технологии.
2. Приступая к разработке процесса изготовления деталей на ГПМ необходимо оценить пространственные перемещения центра ЗУ относительно оси O1 поворота ПР (см. рис. 22). Выдвижением руки ПР центр О можно переносить от RС min до RС max = RС min + ∆RС, что наряду с поворотом и вертикальным движением руки позволяет доставить заготовку (деталь) в пределах незамкнутой кольцевой зоны F с сальным углом
в любую точку, находящуюся на высоте
от поля. Ось ЗУ, поворачиваясь на 90°, занимать два фиксированных положения: горизонтальное (ГП) и вертикальное (ВП). Угловое положение оси ЗУ задается значением координаты а. При а = 0 ось принимает ГП, при а = 1 она соответствует ВП.
Таким образом манипулирование ПР осуществляется по четырем координатам: Z,
, R, и а. Предельные перемещения по координатам определяются конструкцией ПР (табл. 20)
Таблица 20.
Линейные и угловые перемещения ЗУ
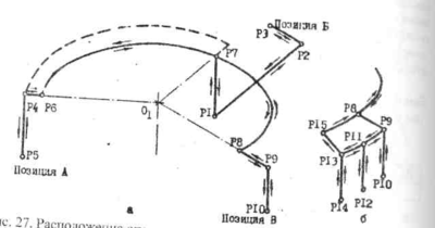
2.1. Разработка программы функционирования ГПМ начинается с выявления необходимого числа позиций в рабочей зоне ПР.
Для захвата заготовки с налеты тактового стола ЗУ должно находится в позиции А (см. рис. 26), для передачи заготовки станку и получения обработанной детали от станка - в позиции Б, для передачи обработанной детали и получения аттестованной детали - в позиции В. Таким образом, в рассмотренном случае необходимы три позиции. 11рограммируемых же точек, называемых опорными, требуется, как правило, значительно больше. В основном это связано с изменением базы захвата заготовки и детали, а также с необходимостью преодолевать препятствия на пути движения ЗУ при строго определенном порядке манипулирования ПР по координатам. Их отработка осуществляется в последовательности: Z,
, R, и а.
Технологическое функционирование ГПМ имеет последовательную структуру, если все выполняемые операции над одной деталью следуют одна за другой, параллельную структуру, если операции выполняются одновременно над несколькими деталями, смешанную структуру, если имеет место и то и другое.
В рассмотренном случае у детали и заготовки при последовательной структуре функционирования ГПМ можно выделить 10 опорных точек Рi (рис. 27, а). Среди них особо точной координации требуют точка Р5, соответствующая положению ЗУ при снятии заготовки с палеты и установке аттестованной детали на налету; точка Р3, соответствующая положению ЗУ при передаче заготовки патрону и приему обработанной детали из патрона; Р10, соответствующая положению ЗУ при установке на площадку ИК обработанной детали и снятии с площадки аттестованной.
Рис.27. Расположение опорных точек при разной структуре ТП
Усложнение загрузочно-разгрузочного перехода при параллельной структуре ТП ведет к увеличению числа опорных точек (рис. 27, б). Во избежание аварийных ситуаций необходимо учитывать последовательность отработки координат опорных точек. Так из точки Р5 в точку Р7, не задев экрана станка, можно попасть через промежуточную точку Р6, которую необходимо запрограммировать. В противном случае движение будет осуществляться по аварийной, отмеченной пунктиром траектории. Для перемещения же из точки Р1 в точку Р9 программировать промежуточную точку не требуется.
Номинальное значение координат опорных точек можно определить расчетом. Точное выведение ЗУ в опорные точки достигается в режиме обучения ПР. В этом режиме автоматически производится запись действительных значений координат в память УЧПУ робота.
Выявляя возможность вывода ЗУ в требуемую точку необходимо учитывать размеры заготовки (детали) и способ ее захвата. Так, высота Z точки Р4 "зависания" ЗУ над заготовкой, установленной на палете тактового стола должна иметь значение Z = НС + h, где Н = 1000 мм - расстояние установочной плоскости палеты от пола, h - высота заготовки. При этом должно выполняться условие Zmin = 900 < Z < Zmin + ∆Z = 1400. Следующим этапом подготовки ГПМ является составление карты технологических переходов. Для последовательной структуры ТП они представлены в табл. 21.
Таблица 21
Карта технологических переходов
| Технологический переход | Охват опорных точек | ||
| Содержание | Время | ||
| 1 | Взять заготовку с тактового стола | Т1 | Р4, Р5, Р6 |
| 2 | Перенести заготовку к станку | Т2 | Р6,Р7,Р1 |
| 3 | Загрузить заготовку в патрон станка | Т3 | Р1,Р2,РЗ |
| 4 | Сжать заготовку кулачками патрона | Т4 | РЗ |
| 5 | Разжать ЗУ и отвести его от патрона | Т5 | РЗ,Р2,Р1 |
| 6 | Закрыть ограждение станка (экран) | Т6 | Р1 |
| 7 | Обработать деталь на станке | Т7 | Р1 |
| 8 | Открыть ограждение станка (экран) | Т8 | Р1 |
| 9 | Подвести ЗУ к детали и сжать ее | Т9 | Р1,Р2, РЗ |
| 10 | Разжать кулачки патрона | Т10 | РЗ |
| 11 | Отвести деталь от станка | Т11 | РЗ,Р2,Р1 |
| 12 | Перенести деталь к площадке ИК | Т12 | Р1,Р7,Р8 |
| 13 14 | Установить деталь на площадку ИК | Т13 | Р8,Р9,Р10 |
| Измерить деталь | Т14 | Р9 | |
| 15 | Взять аттестованную деталь | Т15 | Р9,Р10,Р8 |
| 16 | Перенести деталь к тактовому столу | Т16 | Р8, Р6, Р4 |
| 17 | Установить деталь на тактовый стол | Т17 | Р4,Р5 |
| 18 | Переместить палеты стола на шаг | T18 | Р4 |
2.2. Непосредственно перед подготовкой УП составляется циклограмма. В ней технологические переходы расчленяются на отдельные действия, которые выполняются элементами ГПМ по строго определенным управляющим сигналам (табл. 22).
















