Фермы
РАЗДЕЛ 9. Фермы
9.1 Классификация ферм и область их применения
Фермой называется система стержней соединенных между собой в узлах и образующих геометрически неизменяемую конструкцию. При узловой нагрузке жесткость узлов несущественно влияет на работу конструкции, и в большинстве случаев их можно рассматривать как шарнирные. В этом случае все стержни ферм испытывают только растягивающие или сжимающие осевые усилия.
Фермы экономичнее балок по расходу стали, но более трудоемки в изготовлении. Эффективность ферм по сравнению со сплошностенчатыми балками тем больше, чем больше пролет и меньше нагрузка.
Фермы бывают плоскими (все стержни лежат в одной плоскости) и пространственными.
Плоские фермы воспринимают нагрузку, приложенную только в их плоскости, и нуждаются в закреплении их связями. Пространственные фермы образуют жесткий пространственный брус, воспринимающий нагрузку в любом направлении (рис.9.1).
Рекомендуемые материалы
![]() |
Рис. 9.1. Плоская (а) и пространственная (б) фермы |
Основными элементами ферм являются пояса, образующие контур фермы, и решетка, состоящая из раскосов и стоек (рис. 9.2). Соединение элементов в узлах осуществляется путем непосредственного примыкания одних элементов к другим (рис 9.3,а) или с помощью узловых фасонок (рис. 9.3,б). Элементы ферм центрируются по осям центра тяжести для снижения узловых моментов и обеспечения работы стержней на осевые усилия.
![]() |
Рис. 9.2. Элементы ферм |
1 – верхний пояс; 2 – нижний пояс; 3 – раскосы; 4 - стойки
![]() |
Рис. 9.3. Узлы ферм |
а – с непосредственным примыканием элементов; б – на фасонках
Расстояние между соседними узлами поясов называется панелью
(dв – панель верхнего пояса, dн – нижнего), а расстояние между опорами
– пролетом (l).
Пояса ферм работают на продольные усилия и момент (аналогично поясам
сплошных балок); решетка ферм воспринимает в основном поперечную силу, выполняя функции стенки балки.
Знак усилия (минус – сжатие, плюс – растяжение) в элементах решетки ферм с параллельными поясами можно определить, если воспользоваться “балочной аналогией”.
Стальные фермы широко применяются во многих областях строительства; в покрытиях и перекрытиях промышленных и гражданских зданий, мостах, опорах линий электропередачи, объектах связи, телевидения и радиовещания (башни, мачты), транспортных эстакадах, гидротехнических затворах, грузоподъемных кранах и т. д.
Фермы имеют разную конструкцию в зависимости от назначения, нагрузок и классифицируются по различным признакам:
по статической схеме – балочные (разрезные, неразрезные, консольные); арочные, рамные, комбинированные (рис. 9 4);
![]() |
Рис.9.4. Системы ферм |
а – балочная разрезная; б – неразрезная; в,е – консольная; г – арочная; д – рамная;
ж - комбинированная
по очертанию поясов – с параллельными поясами, трапециевидные, треугольные, полигональные, сегментные (рис. 9.5);
по системе решетки – треугольная, раскосная, крестовая, ромбическая
и др. (рис.9.6);
по способу соединения элементов в узлах – сварные, клепанные, болтовые;
![]() |
Рис. 9.5. Очертания поясов ферм |
а – сегментное; б – полигональное; в – трапецеидальное; г – с параллельными поясами;
д-и - треугольное
по величине максимального усилия – легкие – одностенчатые с сечениями из прокатных профилей (усилие N
кН) и тяжелые – двухступенчатые с элементами составного сечения ( N > 300кН).
Промежуточными между фермой и балкой являются комбинированные системы, состоящие из балки, подкрепленной снизу шпренгелем или раскосами либо аркой (сверху). Подкрепляющие элементы уменьшают изгибающий момент в балке и повышают жесткость системы (рис.9.4,ж). Комбинированные системы просты в изготовлении (имеют меньшее число элементов) и рациональны в тяжелых конструкциях, а также в конструкциях с подвижными нагрузками.
Эффективность ферм м комбинированных систем можно повысить, создав в них предварительное напряжение.
В фермах подвижных крановых конструкций и покрытий больших пролетов, где уменьшение веса конструкции дает большой экономический эффект, применяют алюминиевые сплавы.
Рис. 9.6. Системы решетки ферм |
а – треугольная; б – треугольная с дополнительными стойками; в – раскосная
с восходящими раскосами; г – раскосная с нисходящими раскосами;
д – шпренгельная; е – крестовая; ж – перекрестная; и – ромбическая;
к - полу раскосная
9.2. Компоновка конструкций ферм
Выбор статической схемы и очертания фермы – первый этап проектирования конструкций, зависящий от назначения и архитектурно – конструктивного решения сооружения и производится на основании сравнения возможных вариантов.
В покрытиях зданий, мостах, транспортных галереях и других сооружениях нашли применение балочные разрезные системы. Они просты в изготовлении и монтаже, не требуют устройства сложных узлов, но весьма металлоемки. При пролетах балок 40м разрезные фермы получаются негабаритными, и их собирают при монтаже.
Для двух и более перекрываемых пролетов применяют неразрезные фермы. Они экономичнее по расходу металла и обладают большей жесткостью, что позволяет уменьшить их высоту. Применение неразрезных ферм при слабых грунтах не рекомендуется, так как при осадке опор возникают дополнительные усилия. Кроме того, неразрезность усложняет монтаж.
Рамные фермы экономичнее по расходу стали, имеют меньшие габариты, но более сложны в монтаже. Их рационально применять для большепролетных зданий. Арочные системы, дают экономию стали, но приводят к увеличению объема помещения и поверхности ограждающих конструкций. Применение их диктуется архитектурными требованиями. Консольные фермы используют для навесов, башен, опор ЛЭП.
Очертания ферм должны соответствовать их статической схеме и виду нагрузок, определяющих эпюру изгибаемых моментов. Для ферм покрытий необходимо учитывать материал кровли и требуемый уклон для обеспечения водоотвода, тип узла сопряжения с колоннами (жесткий или шарнирный) и другие технологические требования.
Очертания поясов ферм определяет их экономичность. Наиболее экономичной по расходу стали является ферма, очерченная по эпюре моментов. Для однопролетной балочной системы с равномерно распределенной нагрузкой будет сегментная ферма с параболическим поясом (см.рис.9.5,а). Однако криволинейные пояса очень трудоемки в изготовлении, поэтому такие фермы применяют крайне редко. Более применяемыми являются полигональные фермы (см.рис.9.5,б). В тяжелых большепролетных фермах дополнительные конструктивные затруднения из – за перелома поясов в узлах не так ощутимы, так как из условия транспортировки пояса в таких фермах приходится стыковать в каждом узле.
Для легких ферм полигональное очертание нерационально, поскольку усложнение узлов не окупается экономией стали.
Фермы трапецеидальные (см.рис.9.5,в), хотя не совсем соответствуют эпюре моментов, имеют конструктивные преимущества, за счет упрощения узлов. Кроме того, применение таких ферм в покрытии позволяет устроить жесткий рамный узел, что повышает жесткость здания.
Фермы с параллельными поясами (рис.9 5,г) по своему очертанию далеки от эпюры моментов и неэкономичны по расходу стали. Однако равные длины элементов решетки, одинаковая схема узлов, повторяемость элементов и деталей, возможность их унификации способствуют индустриализации их изготовления. Поэтому фермы с параллельными поясами стали основными для покрытия производственных зданий.
Фермы треугольного очертания (см.рис.9.5,д-ж,и) рациональны для консольных систем и для балочных при сосредоточенной нагрузке в середине пролета (подстропильные фермы). Недостатком этих ферм является повышенный расход металла при распределенной нагрузке; острый опорный узел сложен и допускает только шарнирное сопряжение с колоннами, Средние раскосы очень длинные и их приходится подбирать по предельной гибкости, что ведет к перерасходу металла. Однако иногда их используют для стропильных конструкций, когда необходимо обеспечить большой уклон кровли (свыше 20%) или для создания одностороннего равномерного освещения (шедовые покрытия).
Пролет или длина ферм определяется эксплуатационными требованиями и обще компоновочным решением соружения и рекомендуется конструктором.
Там где пролет не диктуется технологическими требованиями (например, эстакады поддерживающие трубопроводы и т.п.), его назначают на основе экономических соображений, по наименьшей суммарной стоимости ферм и опор.
Высота треугольных ферм (см.рис.9.5,д) является функцией пролета и уклона фермы (25-450), что дает высоту ферм h
. Высота обычно бывает выше требуемой, поэтому треугольные фермы не экономичны. Высоту фермы можно уменьшить, придав нижнему поясу приподнятое очертание (см.рис.9.5,г), но опорный узел не должен быть очень острым.
Для высоты трапецеидальных ферм и ферм с параллельными поясами
нет конструктивных ограничений, высоту фермы принимают из условия наименьшего веса фермы. Вес фермы складывается из веса поясов и решетки. Вес поясов уменьшается с увеличением высоты фермы, так как усилия в поясах обратно пропорциональны высоте h
Вес решетки наоборот, с увеличением высоты фермы возрастает, так как увеличивается длина раскосов и стоек, поэтому оптимальная высота ферм составляет 1/4 - 1/5 пролета. Это приводит к тому, что при пролете 20м высота фермы больше предельно (3,85м) допустимой по условию транспортировки. Поэтому с учетом требований транспортировки, монтажа, унификации высоту ферм принимают в пределах 1/7 – 1/12 пролета (для легких ферм еще меньше).
Наименьшая возможная высота фермы определяется допустимым прогибом. В обычных кровельных покрытиях жесткость ферм превосходит требуемую. В конструкциях работающих на подвижную нагрузку (фермы подкрановых эстакад, мостовых кранов и т. п.) требования жесткости настолько высоки
(f/l = 1/750 - 1/1000), что они диктуют высоту фермы.
Прогиб фермы определяют аналитически по формуле Мора
F = Σ
(9.1)
где Ni – усилие в стержне фермы от заданной нагрузки;
- усилие в том же стержне от силы, равной единице, приложенной в точке определения прогиба по направлению прогиба.
Размеры панели должны соответствовать расстояниям между элементами, передающими нагрузку на ферму, и отвечать оптимальному углу наклона раскосов, который в треугольной решетке составляет примерно 450, а в раскосной решетке - 350. Из конструктивных соображений – рационального очертания фасонки в узле и удобства прикрепления раскосов – желателен угол близкий к 450.
В стропильных фермах размеры панелей принимаются в зависимости от системы кровельного покрытия.
Желательно для исключения работы пояса на изгиб обеспечить передачу нагрузки от кровли на узлы фермы. Поэтому в покрытиях из крупноразмерных железобетонных или металлических плит расстояние между узлами принимается равным ширине плиты (1,5м или 3м), а в покрытиях по прогонам
– шагу прогонов (от 1,5м до 4м). Иногда для уменьшения размеров панели пояса принимается шпренгельная решетка ( см. рис. 9.6,д).
Унификация и модулирование геометрических размеров ферм позволяет стандартизировать как сами фермы, так и примыкающие к ним элементы (прогоны, связи и т. д.). Это приводит к сокращению числа типоразмеров деталей и дает возможность при массовом изготовлении конструкций применять специализированное оборудование и перейти на поточное производство.
В настоящее время унифицированы геометрические схемы стропильных ферм производственных зданий, мостов, радиомачт, радио башен, опор линий электропередачи.
Строительный подъем. В фермах больших пролетов (более 36м), а также в фермах из алюминиевых сплавов или высокопрочных сталей возникают большие прогибы, которые ухудшают внешний вид конструкции и недопустимы по условиям эксплуатации.
Провисание ферм предотвращается устройством стропильного подъема, т. е.
изготовление ферм с обратным выгибом, который под действием нагрузки погашается, и ферма принимает проектное положение. Строительный подъем назначают равным прогибу от постоянной плюс половину временных нагрузок. При плоских кровлях и пролетах больше 36м строительный подъем следует принимать независимо от величины пролета равным прогибу от суммарной нормативной нагрузки плюс 1/200 пролета.
Строительный подъем обеспечивается путем устройства перегиба в монтажных узлах (рис.9.7).
Системы решеток ферм и их характеристика. Решетка ферм работает на поперечную силу, выполняя функции стенки сплошной балки.
От системы решетки зависит вес фермы, трудоемкость ее изготовления, внешний вид. Поскольку нагрузка на ферму передается в узлах, то решетка должна соответствовать схеме приложения нагрузки.
Треугольная система решетки. В фермах трапецеидального очертания или с параллельными поясами рациональной является треугольная система решетки
(см. рис.9.6,а), дающая наименьшую суммарную длину решетки и наименьшее число узлов при кратчайшем пути усилия от места приложения нагрузки до опоры. В фермах, поддерживающих прогоны кровли или балки настила, к треугольной решетке часто добавляют дополнительные стойки (рис.9.6,б), а иногда и подвески, позволяющие уменьшить расстояние между узлами фермы. Дополнительные стойки уменьшают также расчетную длину сжатого пояса. Работают дополнительные стойки только на местную нагрузку и не участвуют в передаче на опору поперечной силы.
![]() |
Рис. 9.7. Схемы строительного подъема при одном (а) и нескольких
(б) укрупнительных стыках
Недостатком треугольной системы – наличие длинных сжатых раскосов (восходящих в фермах с параллельными поясами и нисходящих в треугольных фермах).
Раскосная система решеток, применяется при малой высоте ферм, а также тогда, когда по стойкам передаются большие усилия (при большой узловой нагрузке).
Раскосная решетка более трудоемка, чем треугольная, требует большого расхода металла, так как при равном числе панелей в ферме общая длина раскосной решетки больше, и в ней больше узлов. Путь усилия от узла до опоры в раскосной решетке длиннее; он идет через все стержни решетки и узлы.
Специальные системы решеток, применяют при большой высоте ферм (примерно 4 – 5м). Чтобы уменьшить размер панели, сохранив нормальный угол наклона раскосов, применяют шпренгельную решетку (см.рис.9.6,д). Устройство шпренгельной решетки более трудоемко и требует дополнительного расхода металла; однако такая решетка позволяет получить рациональное расстояние между элементами поперечной конструкции при рациональном угле наклона раскосов и уменьшить расчетную длину сжатых стержней.
Шпренгельная решетка применяется при крутых кровлях и сравнительно больших пролетах (l = 20 – 24м) для треугольной фермы (см.рис.9.5,е).
В фермах, работающих на двустороннюю нагрузку устраивают крестовую
решетку (см.рис.9.6,е). К таким фермам относятся горизонтальные связевые фермы покрытий производственных зданий, мостов и других конструкций, вертикальные фермы башен, мачт и высоких зданий.
Ромбическая и полу раскосная решетки (см.рис.9.6,и,к) благодаря двум системам раскосов обладают большой жесткостью; эти системы применяются в мостах, башнях, мачтах, связях для уменьшения расчетной длины стержней и особенно рациональны при работе конструкций на большие поперечные силы.
Обеспечение устойчивости ферм. Плоская ферма неустойчива из своей плоскости, поэтому ее необходимо присоединить к более жесткой конструкции или соединить связями с другой фермой, в результате чего образуется устойчивый пространственный брус (рис.9.8,а). Поскольку этот
![]() |
Рис. 9.8. Завязка ферм в пространственные системы |
1 - диафрагма
пространственный брус в поперечном сечении замкнут, он обладает большой жесткостью при кручении и изгибе в поперечном направлении, поэтому потеря его общей устойчивости невозможна. Конструкции мостов, кранов, башен, мачт и т.п. представляют собой также пространственные брусья, состоящие из ферм (рис.9.8,б).
В покрытиях зданий из-за большого числа поставленных рядом плоских стропильных ферм решение усложняется, поэтому фермы, связанные между собой только прогонами могут потерять устойчивость.
Их устойчивость обеспечивается тем, что две соседние фермы скрепляются связями в плоскости верхнего и нижнего пояса и вертикальными поперечными связями (рис.9.9, б). К этим жестким блокам другие фермы прикрепляются
горизонтальными элементами, препятствующими горизонтальному перемещению поясов ферм и обеспечивающими их устойчивость (прогонами и распорками, расположенными в узлах ферм). Чтобы прогон мог закрепить узел фермы в горизонтальном направлении, он сам должен быть прикреплен к
неподвижной точке – узлу горизонтальных связей.
![]() |
Рис. 9.9. Связи обеспечивающие устойчивость стропильных ферм |
1 – прогоны; 2 – фермы; 3 – горизонтальные связи; 4 – вертикальные связи;
5 – пространственный блок
9.3. Типы сечений стержней ферм
Наиболее распространенные типы сечений элементов легких ферм, показаны на рис.9.10.
По расходу стали наиболее эффективным является трубчатое сечение (рис.9.10,а). Труба обладает хорошей обтекаемостью, поэтому ветровое давление меньше, что важно для высоких сооружений (башен, мачт, кранов). На трубах мало задерживается иней и влага, поэтому они стойки к коррозии; их легко очищать и окрашивать. Это повышает долговечность трубчатых конструкций.
Для предотвращения коррозии внутренних плоскостей трубчатые элементы следует герметизировать. Однако определенные конструктивные трудности сопряжения трубчатых элементов и высокая стоимость труб ограничивают их применение.
![]() |
Рис. 9.10. Типы сечений стержней легких ферм |
Прямоугольные гнуто замкнутые сечения (рис.9.10,б) обладают почти теми же преимуществами, что и трубчатые, позволяют упростить узлы сопряжения элементов и нашли широкое применение. Однако, фермы из гнуто замкнутых профилей с бесфасоночными узлами требуют высокой точности изготовления.
Технологические трудности не позволяют изготавливать гнутые профили толщиной более 10-12 мм. Это ограничивает возможность их использования.
Кроме того, большие пластические деформации в углах гиба снижают хрупкую прочность стали.
Часто сечения элементов ферм принимаются из разного вида профилей: пояса из двутавров, решетка из гнутозамкнутых профилей или пояса из тавров, решетка из парных или одиночных уголков. Такое решение оказывается более рациональным.
В пространственных фермах (башнях, мачтах, стрелах кранов и т.п.), где пояс является общим для двух ферм, его сечение должно обеспечивать удобное сопряжение элементов в разных плоскостях. Этому требованию лучше всего отвечает трубчатое сечение.
В четырехгранных фермах при небольших усилиях, простейшим типом сечения пояса является одиночный уголок или крестовое сечение из двух уголков. При больших усилиях применяются также двутавры.
Сжатые элементы ферм следует проектировать равноустойчивыми в двух взаимно перпендикулярных направлениях.
В каждом конкретном случае выбор типа сечения элементов ферм определяется условиями работы конструкции (степень агрессивности среды, характер и место приложения нагрузок и т.д.), возможностью изготовления, наличием сортамента и экономическими соображениями.
Стержни тяжелых ферм отличаются от легких более мощными и развитыми сечениями, составленными из нескольких элементов. Сечения таких стержней обычно проектируют двухстенчатыми (рис.9.11), а узловые сопряжения выполняются с помощью фасонок, расположенных в двух плоскостях. Стержни тяжелых ферм (раскосы, стойки и пояса) имеют разные сечения, но для удобства сопряжения в узлах ширина элементов “в” должна быть одинаковой.
Для поясов ферм желательно применять сечения имеющие две оси симметрии, что облегчает стык в узле двух сечений соседних панелей разной площади и не создает дополнительного момента вследствие несовпадения центров тяжести этих сечений.
Тяжелые фермы, работающие на динамические нагрузки (железнодорожные мосты, краны и т.п.), иногда еще проектируют клепанными, но в основном, как правило, проектируют из сварных стрежней с монтажными узлами на высокопрочных болтах.
Применяются следующие типы сечений стержней тяжелых стальных ферм:
Н-образное (рис.9.11,б) – два вертикальных листа, связаны горизонтальным листом, а также клепанные из четырех не равнополочных уголков, связанных горизонтальным листом (рис.9.11,в). Развитие таких сечений в смежных панелях производят креплением дополнительных вертикальных листов (рис.9.11,г). Такие сечения малотрудоемкие. Если конструкция не защищена от
попадания атмосферных осадков, то в горизонтальных элементах необходимо оставлять отверстия для стока воды диаметром 50 мм. Н-образные сечения применяют для поясов и раскосов.
Швеллерное сечение состоит из двух швеллеров, поставленных полками внутрь (рис.9.11,д); используются как прокатные, так и составные швеллеры. Такое сечение целесообразно для сжатых элементов, особенно при большой их длине. Недостатком швеллерного сечения является наличие двух ветвей, которые приходится соединять планками или решетками (аналогично центрально сжатым колоннам).
Коробчатое сечение состоит из двух вертикальных элементов, соединенных горизонтальным листом сверху (рис.9.11,е,ж). Применяется в
![]() |
Рис.9.11. Типы сечений стержней тяжелых ферм
основном для верхних поясов тяжелых мостовых ферм. Жесткость сечения повышается, если снизу вертикальные листы соединить решеткой (рис.9.11,ж) или перфорированным листом.
Одностенчатое двутавровое сечение состоит из сварного или широкополочного прокатного двутавра, поставленного вертикально (рис.9.11,и).
Трубчатые стержни применяются в тяжелых сварных фермах, имеют те же преимущества, что и в легких фермах.
Замкнутое коробчатое сечение (рис.9.11,к,л,м) обладает повышенной изгибной и крутильной жесткостью, поэтому применяют его для длинных сжатых элементов тяжелых ферм. Сечение может быть выполнено как из гнутых элементов, так и сварных, составленных из четырех листов.
9.4. Расчет ферм
Определение расчетной нагрузки. Вся нагрузка, действующая
на ферму прикладывается обычно в узлах фермы, к которым прикрепляются элементы поперечной конструкции (прогоны кровли или подвесные потолки), передающие нагрузку на ферму. Если нагрузка приложена непосредственно в панели, то в основной расчетной схеме она также распределяется между ближайшими узлами, но дополнительно учитывается местный изгиб пояса от расположенной на нем нагрузки. Пояс фермы при этом рассматривается как неразрезная балка с опорами в узлах.
Рекомендуется определять усилия в стержнях ферм отдельно для каждого вида нагрузки, т.е. для постоянной и временной;
постоянной, в которую входит собственный вес фермы и всей поддерживаемой конструкции (кровли с утеплением, фонарей и т.п.).
временной – нагрузки от подвесного подземно-транспортного оборудования, полезной нагрузки, действующей на подвешенное к ферме чердачное перекрытие, и т.п.
кратковременной, например, атмосферной – снег, ветер.
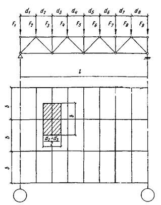
Расчетная постоянная нагрузка, действующая на любой узел стропильной зависит от грузовой площади, с которой она собирается (рис.9.12) и определяется по формуле
(9.2)
где
- собственный вес фермы и связей, кН/м² горизонтальной проекции кровли;
- вес кровли, кН/м²;
- угол наклона верхнего пояса к горизонту;
- расстояние между фермами;
и
- примыкающие к узлу панели;
- коэффициент надежности для постоянной нагрузки.
В отдельных узлах к нагрузке, получаемой по формуле (9.2), прибавляется нагрузка от веса фонаря.
Снег – нагрузка временная и может загружать ферму лишь частично; загружение снегом одной половины фермы, может оказаться невыгодным для средних раскосов.
Расчетную узловую нагрузку от снега определяют по формуле:
, (9.3)
где
- вес снегового покрова на 1 м² горизонтальной проекции кровли;
- коэффициент надежности для снеговой нагрузки.
Значение “S” должно определяться с учетом возможного неравномерного распределения снегового покрова около фонаря или перепадов высот.
Давление ветра учитывается только на вертикальные поверхности, а также на поверхности с углом наклона к горизонту более 300, что бывает в башнях, мачтах, эстакадах, а также в крутых треугольных стропильных фермах и фонарях. Ветровая нагрузка приводится к узловой. Горизонтальная нагрузка от ветра на фонарь при расчете стропильной фермы не учитывается, так как ее влияние на работу фермы не значительно.
![]() |
Рис. 9.12. Расчетная схема фермы |
9.5. Определение усилий в стержнях ферм
При расчете ферм со стержнями из уголков или тавров предполагается, что в узлах системы – идеальные шарниры, оси всех стержней прямолинейны, расположены в одной плоскости и пересекаются в центрах узлов (см. рис.9.12). Стержни такой системы работают только не осевые усилия: напряжения, найденные по этим усилиям, являются основными.
В фермах со стержнями, имеющими повышенную жесткость, влияние жесткости соединений в узлах более значительно. Моменты, возникающие в узлах, приводят к более раннему возникновению пластических деформаций и снижают хрупкую прочность стали. Поэтому для двутавровых, трубчатых и Н-образных сечений расчет ферм по шарнирной системе допускается при отношении высоты сечения к длине не более
для конструкций, эксплуатируемых при расчетной температуре не ниже – 400С. При повышении этих отношений следует учитывать дополнительные изгибающие моменты в стержнях от жесткости узлов.
В верхних поясах ферм при непрерывном опирании на них настилов (равномерное распределение нагрузки на пояса фермы) допускается вычислять моменты по следующим формулам:
пролетный момент в крайней панели
;
пролетный момент промежуточных панелей
;
момент в узле (опорный)
,
где
- распределенная нагрузка по ферме;
- длина панели.
Кроме того, в стержнях возникают напряжения от моментов в результате неполного центрирования стержней в узлах. Эти напряжения не являющиеся основными расчетом не учитываются, так как допускаемые эксцентриситеты в фермах малы.
Смещение оси поясов ферм при изменении сечений не учитывается, если оно не превышает 1,5% высоты пояса.
Расчет ферм следует выполнять на ЭВМ, что позволяет рассчитать любую схему фермы на статические и динамические нагрузки.
Использование ЭВМ позволяет получать расчетные усилия в стержнях с учетом требуемых сочетаний нагрузок, оптимизировать конструкцию, т.е. найти оптимальную схему фермы, материал стержней, тип сечений и т.п., получить наиболее экономичное проектное решение.
При отсутствии ЭВМ усилия в стержнях ферм определяют графическим методом, т.е. построением диаграмм Максвелла-Кремоны, или аналитическим (методом вырезания узлов). Причем для каждого вида нагрузок (нагрузки от покрытия, подвесного транспорта и т.п.) строят свою диаграмму. Для ферм с несложными схемами (например, с параллельными поясами) и небольшим числом стержней более простым является аналитическое определение усилий.
Если ферма работает на подвижную нагрузку, то максимальное усилие в стержнях фермы определяют по линии влияния.
В соответствии с классификацией сочетаний нагрузок (основные и особые) усилия определяют отдельно для каждого вида сочетаний и несущую способность стержней определяют по окончательному расчетному наибольшему усилию.
Рекомендуется результаты статического расчета записывать в таблицу, в которой должны быть приведены значения усилий от постоянной нагрузки, от возможных комбинаций временных нагрузок (например, от одностороннего нагружения снегом), а также расчетные усилия как результат суммирования усилий при не выгоднейшем нагружении для всех возможных сочетаний нагрузок.
9.6. Определение расчетной длины стержней
В момент потери устойчивости сжатый стержень выпучивается, поворачивается вокруг центров соответствующих узлов и вследствие жесткости фасонок заставляет поворачиваться и изгибаться в плоскости фермы остальные стержни.
Примыкающие стержни сопротивляются изгибу и повороту узла и
Препятствуют свободному изгибу стержня, теряющего устойчивость.
Наибольшее сопротивление повороту узла оказывают растянутые стержни. Сжатые стержни слабо сопротивляются изгибу.
Таким образом, чем больше растянутых стержней примыкает к сжатому стержню и чем они мощнее (больше их погонная жесткость), тем выше степень защемления стержня и меньше его расчетная длина; влиянием сжатых стержней на защемление можно пренебречь.
Сжатый пояс оказывается слабо защемленным в узлах, так как с каждой стороны к нему примыкает только по одному растянутому раскосу, погонная жесткость которых значительно меньше погонной жесткости пояса. Поэтому защемлением сжатого пояса в запас устойчивости можно пренебречь и принимать его расчетную длину равной расстоянию между смежными узлами.
Таким образом, при большей степени защемления меньше расчетная длина стержня фермы
, (9.4)
где
- коэффициент приведения длины, зависящий от степени защемления;
- расстояние между центрами узлов.
По нормам коэффициент приведения длины “
” элементов решетки из
уголков в плоскости фермы равен 0,8. Тогда расчетная длина
в плоскости фермы определяется с некоторым запасом, в особенности для средних раскосов, жесткость которых по сравнению с примыкающими стержнями невелика.
Исключение составляет опорный восходящий раскос, условия работы которого в плоскости фермы такие же, как и у верхнего пояса, поэтому расчетная длина опорного раскоса в плоскости фермы принимается равной расстоянию между центрами узлов.
Расчетная длина пояса в плоскости, перпендикулярной плоскости фермы, принимается равной расстоянию между узлами, закрепленными связями от смещения из плоскости фермы.
В беспрогонных покрытиях верхний пояс стропильных ферм закреплен в плоскости кровли плитами или панелями настила, прикрепленными к поясам ферм в каждом узле. В этом случае за расчетную длину пояса из плоскости фермы принимают ширину одной плиты.
Расчетная длина стержней решетки при выгибе их из плоскости фермы принимается равной расстоянию между геометрическими центрами узлов, так как фасонки очень гибки и рассматриваются как листовые шарниры.
В трубчатых фермах с бесфасонными узлами расчетная длина раскоса, как в плоскости фермы, так и из нее, с учетом повышенной крутильной жесткости замкнутых сечений применятся равной 0,9.
В других случаях расчетная длина элементов ферм принимается по нормали.
9.7. Предельные гибкости стержней
Элементы конструкций должны проектироваться из жестких стержней. Особенно существенное значение имеет гибкость “
” для сжатых стержней теряющих устойчивость при продольном изгибе.
Даже при незначительных сжимающих усилиях гибкость сжатых стержней не должна быть слишком большой, так как гибкие стержни легко искривляются от случайных воздействий, провисают, вибрируют при динамических нагрузках. Поэтому для сжатых стержней устанавливается предельная гибкость, зависящая от назначения стержня и степени его нагружения
, где
- расчетное усилие,
- несущая способность стержня:

сжатые пояса, а также опорные стойки и раскосы,
передающие опорные реакции……………………………………………… 180-60
прочие сжатые стержни фермы………………………………………………… 210-60
сжатые стержни связей……………………………………………………………200
При этом
принимается не менее 0,5.
Растянутые стержни конструкций так же не должны быть слишком гибкими, так как могут прогнуться при транспортировании и монтаже.
Стержни должны иметь достаточную жесткость особенно в конструкциях подверженных динамическим воздействиям.
Для растянутых стержней ферм, подвергающихся действию динамической нагрузки, установлены следующие значения предельной гибкости:
растянутые пояса и опорные раскосы………………………………………250
прочие растянутые стержни ферм………………………………………….350
растянутые стержни связей………………………………………………….400
В конструкциях, не подвергающихся динамическим воздействиям, гибкость растянутых стержней ограничивают только в вертикальной плоскости (чтобы предотвратить чрезмерное провисание), установив для всех растянутых стержней предельную гибкость
.
9.8. Подбор сечений элементов ферм
В фермах из прокатных и гнутых профилей для удобства комплектования металла принимают не более 5-6 калибров профилей.
Из условия обеспечения качества сварки и повышения коррозионной стойкости толщину профилей (труб, гнутых сечений) не следует принимать менее 3 мм, а для уголков – менее 4 мм. Для предотвращения повреждения стержней при транспортировке и монтаже не следует применять профили менее 50 мм.
Профильный прокат поставляется длиной до 12 м, поэтому при изготовлении ферм пролетом 24 м (включительно) элементы пояса принимают постоянного сечения.
Для снижения расхода стали, целесообразно, особенно при больших усилиях и нагрузках, элементы ферм (пояса, опорные раскосы) проектировать из стали повышенной прочности, а остальные элементы – из обычной стали.
Выбор стали для ферм производится в соответствии с нормами. Так как стержни ферм работают в относительно благоприятных условиях (одноосное напряженное состояние, незначительная концентрация напряжений и т.п.), то для них применяют стали полуспокойной выплавки. Фасонки ферм работают в сложных условиях (плоское поле растягивающих напряжений, наличие сварочных напряжений, концентрация напряжений вблизи швов), что повышает опасность хрупкого разрушения, поэтому требуется более качественная сталь – -спокойная.
Подбор сечений элементов ферм удобно оформлять в табличной форме (табл. 9.1).
9.9. Подбор сечений сжатых элементов
Предельное состояние сжатых элементов ферм определяется их устойчивостью, поэтому проверка несущей способности элементов выполняется по формуле
(9.5)
где
- коэффициент условий работы (по прил.14).
Т а б л и ц а 9.1. Подбор сечений стержней легких ферм |
![]() |
Коэффициент “
”, является функцией гибкости
и типа сечения (см. прил.8).
Для подбора сечения необходимо наметить тип сечения, задаться гибкостью стержня, определить коэффициент “
” по прил.8 и найти требуемую площадь сечения
(9.6)
При предварительном подборе можно принять для поясов легких ферм
, а для решетки
. Большие значения гибкости применяются при меньших усилиях.
По требуемой площади подбирается по сортаменту подходящий профиль, определяются его фактические геометрические характеристики А,
,
, находятся
;
. При большей гибкости уточняется коэффициент “
” и проводится проверка устойчивости по формуле (9.5). Если гибкость стержня предварительно была задана неправильно и проверка показала перенапряжение или значительное (больше 5-10%) недонапряжение, то проводят корректировку сечения, принимая промежуточное значение между предварительно заданным и фактическим значениями гибкости. Второе приближение, обычно, достигает цели.
Местную устойчивость сжатых элементов можно считать обеспеченной, если толщина полок и стенок профилей больше, чем требуется из условия устойчивости.
Для составных сечений предельные гибкости полок и стенок определяются в соответствии с нормами (см.гл.2).
Пример 9.1. Требуется подобрать сечение верхнего пояса фермы по расчетному усилию
N = 535кН.
Расчетные длины стержня lx = 2.58; ly = 5.16м. Материал – сталь С245; Ry = 24кН/см2. Коэффициент условий работы γс = 0,95; толщина фасонки 12мм. Поскольку ly = 2lx, принимаем тавровое сечение из двух не равнополочных уголков, расположенных узкими полками вместе. Задаемся гибкостью в пределах, рекомендуемых для поясов: λ= 80. Принимаемому сечению соответствует тип кривой устойчивости с и, следовательно, при
= 80
= 2,73, φ = 0,611.
Требуемая площадь сечения Атр = N/(φRyγc) = 535/(0.611
= 38.4см2.
Принимаем сечение из двух уголков 125x80x10, поставленных вместе меньшими полками; А = 19,7x2 = 39,4; ix = 2.26см; iy = 6,19см (следует обратить внимание, что индексы расчетных осей и осей по сортаменту для не равнополочных уголков могут не совпадать);
λx = 258/2.26 = 114; λy = 516/6,19 = 83;
= 3,89; φ = 0,417;
N/(φA) = 535/(39.4
= 32.6кН/см2 >Ryφc = 22.8кН/см2
Сечение подобрано неудачно и имеет большое перенапряжение. Принимаем гибкость (между предварительно заданной и фактической) λ= 100; 
φ= 0,49;
Атр = 535/(0,49
Принимаем два уголка: 160x100x9; А = 22,9
= 45,8см2; ix = 2.85см (iy не лимитирует сечение); λx = 258/2.85 = 90.5;
φ= 0,546;
N/(φA) = 535/(0.546
= 21.4кН/см2 < Ryγc = 22.8кН/см2
Оставляем принятое сечение из двух уголков размером 160x100x9.
9.10. Подбор сечения растянутых элементов
Предельное состояние растянутых элементов определяется их разрывом
, где
- временное сопротивление стали, или развитием чрезмерных пластических деформаций
, где
- предел текучести стали.
Стали с нормативным пределом текучести
кН/см² имеют развитую площадку текучести (см. гл.1), поэтому несущая способность элементов из таких сталей проверяется по формуле
(9.7)
где
- площадь сечения нетто.
Для элементов, выполненных из сталей, не имеющих площадку текучести (условный предел текучести Ơ02 > 44кН/см²), а также, если эксплуатация конструкции возможна и после развития пластических деформаций, несущая способность проверяется по формуле:
(9.8)
где
- расчетное сопротивление, определенное по временному сопротивлению;
- коэффициент надежности при расчете по временному сопротивлению.
В практике проектирования расчет растянутых элементов проводится по формуле (9.7).
При проверке растянутого элемента, когда несущая способность определяется напряжениями, возникающими в наиболее ослабленном сечении (например, отверстиями для болтов), необходимо учитывать возможные ослабления и принимать площадь нетто.
Требуемая площадь нетто растянутого элемента определяется по формуле
(9.9)
Затем по сортаменту выбирают профиль, имеющий ближайшее большее значение площади.
Пример 9.2. Требуется подобрать сечение растянутого раскоса фермы по расчетному усилию N =535кН. Материал сталь – сталь С245; Ry = 24кН/см2; γс = 0,95
Требуемая площадь сечения Атр = 535/(24
. Сечение не ослаблено отверстиями.
Принимаем два равнополочных уголка 90x7; А = 12,3
= 24,6см2 > Атр.
9.11. Подбор сечения элементов ферм, работающих на действие продольной силы и изгиб (внецентренное растяжение и сжатие)
Предельное состояние внецентренно растянутых элементов определяется чрезмерным развитием пластических деформаций в наиболее нагруженном состоянии. Их несущая способность определяется по формуле (см. гл.2).
(9.10)
Пример 9.3. Подобрать сечение растянутого нижнего пояса при действии на него внеузловой нагрузки в середине длины панели (рис.9.13,а) F=10кН. Осевое усилие в поясе N=800кН. Расстояние между центрами узлов d=3м. Материал конструкции – сталь С245;Ry=24кН/см2. Коэффициент условий работы γс=0,95.
![]() |
Рис. 9.13. К примеру 9.3 и 9.4
Подбираем сечение элемента из условия его работы на растяжение по формуле (9.9); Aтр=800/( 24
= 35,1см2.
Принимаем сечение из двух уголков 125х9; А=22
=44см2; моменты сопротивления для обушка Wобx и пера Wпx равны:
Wобx = 327
/3,4 = 192,4 см2; Wпx =327
/(12,5 – 3,4) = 72 см2
Момент с учетом неразрезности пояса М = ( Fd / 4)0.9 = ( 10
/4 )0.9 = 675 кН см.
Проверка несущей способности пояса: по табл.5 приложения для сечения из двух уголков n = 1, c = 1.6.
Пол формуле (9.10) для растянутого волокна (по обушку)
800 / (44
= 0,893 < 1;
для сжатого волокна (по перу)
800 / (44
= 0,54 < 1
Принятое сечение удовлетворяет условию прочности.
9.12. Подбор сечения стержней по предельной гибкости
Ряд стержней легких ферм имеет незначительные усилия и, следовательно, небольшие напряжения. Сечения этих стержней подбирают по предельной гибкости (см. п.9.4.4). К таким стержням обычно относятся дополнительные стойки в треугольной решетке, раскосы в средних панелях ферм, элементы связей и т.п.
Зная расчетную длину стержня
и значение предельной гибкости
, определяют требуемый радиус инерции
, а затем по сортаменту выбирают сечение и проверяют несущую способность подобранного сечения.
9.13. Особенности расчета и подбора сечений элементов
тяжелых ферм
Стержни тяжелых ферм проектируются, как правило, составного сечения – сплошного или сквозного (см. рис.9.11).
Если высота сечения превысит
длины элемента, необходимо учитывать моменты, возникающие от жесткости узлов, и подбирать сечения внецентренно сжатые или растянутые.
Узлы тяжелых ферм при больших усилиях делают двухстенчатыми, т.е. размещают фасонки по двум наружным граням поясов (рис.9.14). Для удобства крепления элементов ширину всех стержней “b” следует сохранять постоянной. Обычно
мм.
В необходимых случаях между фасонкой и гранью элемента устанавливают прокладки.
![]() |
Рис.9.14. Размещение фасонок в тяжелых фермах |
Пояса тяжелых ферм имеют в разных панелях разные сечения, связанные общностью типа и условиями сопряжения стержней в узлах. Пред началом
подбора устанавливают тип сечения (Н-образное, швеллерное, коробчатое) и намечают места изменения сечения. В сварных Н-образных сечениях обычно
изменяется высота вертикалов; в крайнем случае, может меняться и их толщина при сохранении постоянства расстояния между наружными гранями сечения. Горизонталь из условия устойчивости и жесткости сечения должена иметь толщину не менее
расстояния между вертикалями и не менее 12 мм.
Основой швеллерных сечений являются два швеллера, которые проходят через все сечения (см. рис. 9.11,д).
Швеллерное сечение развивают путем добавления вертикальных листов.
После подбора сечений производят их проверку. Проверка сечений сжатых стержней ферм выполняется так же, как центрально-сжатых колонн (см. гл.8). Н-образных – как сплошных, швеллерных – как сквозных, с той разницей, что ширина “b” сечений здесь является заданной, а не определяемой из условия равно устойчивости.
При учете жесткости узлов подбор сечений ферм выполняют как внецентренно сжатых или внецентренно растянутых элементов.
Раскосы ферм обычно принимают швеллерного (см. рис.9.11,д) или
Н-образного сечения (см. рис.9.11,а или 9.11,в). Швеллерные сечения более выгодны при работе на продольный изгиб и поэтому часто применяются для длинных гибких раскосов, но они более трудоемки, по сравнению с
Н-образными.
Ширину раскосов для простоты сопряжений на монтаже принимают на 2 мм меньше расстояние между гранями фасонок.
9.14. Конструкция легких ферм
Общие требования к конструированию. Чтобы избежать дополнительных напряжений от расцентровки осей стержней в узлах, их необходимо центрировать в узлах по осям, проходящим через центр тяжести (с округлением до 5 мм).
Угловые моменты, определяются как произведение нормальных усилий стержней и внешних узловых сил на их плечи до точки пересечения двух раскосов (рис.9.15).
Момент
1, распределяется между элементами фермы, сходящимися в узле пропорционально их погонным жесткостям. Если жесткость элементов решетки по сравнению с поясом мала, то момент
воспринимается в основном поясом фермы. При постоянном сечении пояса и одинаковых панелях момент в поясе
.
Резку стержней решетки производят, нормально к оси стержня, для крупных стержней допускают косую резку с целью уменьшения размеров фасонки. |
![]() |
Рис. 9.15. К определению дополнительных моментов от расцентровки узлов |
Чтобы уменьшить сварочные напряжения в фасонках, стержни решетки не
доводятся до поясов на расстояние
мм, но не более 80 мм (здесь
- толщина фасонки в мм). Между торцами стыкуемых элементов поясов ферм, перекрываемых накладками, оставляют зазор не менее 50 мм.
Толщину фасонок выбирают в зависимости от действующих усилий (табл.9.2) и принятой толщины сварных швов. При значительной разнице усилий в стержнях решетки можно принимать две толщины в пределах отправочного элемента. Разница толщин фасонок в смежных узлах не должна превышать 2 мм.
Размеры фасонок определяются необходимой длиной швов крепления элементов. Фасонки должны быть простого очертания, чтобы упростить их изготовление и уменьшить количество обрезков. Целесообразно унифицировать размеры фасонок и иметь на ферму один – два типоразмера. Стропильные фермы пролетом 18-24 м разбивают на два отправочных элемента с укрупнительными стыками в средних узлах. Стыки следует проектировать так, чтобы правая и левая полуфермы были взаимозаменяемыми.
При проектировании ферм со стержнями из широкополочных двутавров и тавров, из замкнутых гнуто сварных профилей или из круглых труб надо пользоваться специальными руководствами.
Таблица 9.2. Рекомендуемые толщины фасонок
| Максимальное усилие, в стержнях решетки, кН | До 150 | 160-250 | 260-400 | 410-600 | 610- 1000 | 1010- 1400 | 1410- 1800 | Более 1800 |
| Толщина фасонки, мм | 6 | 8 | 10 | 12 | 14 | 16 | 18 | 20 |
9.15. Фермы из одиночных уголков
В легких сварных фермах из одиночных уголков узлы можно проектировать без фасонок, приваривая стержни непосредственно к полке поясного уголка угловыми швами (рис.9.16). Уголки следует прикреплять обваркой по контуру. Допускается приварка уголка одним фланговым швом (у обушка) и лобовыми швами, а также центрация осей стрежней решетки на обушок пояса
![]() |
Рис. 9 16. Узлы ферм из одиночных уголков
(рис.9.16,а). Если для крепления стержней решетки к полке поясов не хватает
места, то к полке пояса приваривают планку (рис.9.16,б), создающую в узле необходимое уширение.
9.16. Фермы из парных уголков
В фермах из парных уголков, составленных тавром, узлы проектируют на фасонках, которые заводят между уголками. Стержни решетки прикрепляют к фасонке фланговыми швам (рис.9.17). Усилие в элементе распределяется между швами по обушку и перу уголка обратно пропорционально их расстояниям до оси стержня. Разность площадей швов регулируется толщиной и длиной швов. Концы фланговых швов выводят на торцы стержня на 20 мм для снижения концентрации напряжения. Фасонки прикрепляют к поясу сплошными швами и
выпускают их за обушок поясных уголков на 10-15 мм.
Швы, прикрепляющие фасонку к поясу, при отсутствии узловых нагрузок рассчитывают на разность усилий в смежных панелях пояса (рис.9.16,в)
(9.11)
В месте опирания на верхний пояс прогонов или кровельных плит
(рис.9.17,в,г) фасонки не д оводят до обушков поясных уголков на 10-15мм.
Чтобы прикрепить прогоны, к верхнему поясу фермы приваривают уголок с отверстиями под болты (рис.9.17,в). В местах опирания крупнопанельных плит верхний пояс стропильной фермы усиливают накладками
мм, если толщина поясных уголков менее 10 мм при шаге ферм 6 м и менее 14 мм при шаге ферм 12 м.
В избежании ослабления сечения верхнего пояса не следует приваривать накладки поперечными швами.
При расчете узлов обычно задаются значением “
” и определяют требуемую длину шва.
Фасонки ферм с треугольной решеткой конструируют прямоугольного сечения, с раскосной решеткой – в виде прямоугольной трапеции.
Для обеспечения плавной передачи усилия и снижения концентрации напряжений угол между краем фасонки и элементом решетки должен быть не менее 150 (рис.9.17,в).
Стыки поясов необходимо перекрывать накладками, выполненными из
листов (рис.9.18) или уголка. Для того чтобы прикрепить уголковую накладку
необходимо срезать обушок и полку уголка. Уменьшение его площади сечения компенсируется фасонкой.
При установке листовых накладок в работу включается фасонка. Центр тяжести сечения в месте стыка не совпадает с центром тяжести сечения пояса, и оно работает на внецентренное растяжение (или сжатие), поэтому стык пояса
выносят за пределы узла, чтобы облегчить работу фасонок.
Для обеспечения совместной работы уголков их соединяют прокладками. Расстояние между прокладками должно быть не более 40i для сжатых и 80i для растянутых элементов, где i - радиус инерции одного уголка относительно оси, параллельной прокладке. При этом в сжатых элементах ставится не менее двух прокладок.
Решения укрупнительного узла фермы при их поставке из отдельных отправочных элементов показаны на рис.9.19.
Конструкции опорных узлов зависит от вида опор (металлические или железобетонные колонны, кирпичные стены и т.д.) и способ сопряжения (жесткое или шарнирное ).
При свободном опирании ферм на нижележащую конструкцию возможное решение опорного узла показано на рис.9.20. Давление фермы
через плиту
![]() |
Рис. 9.17. Узлы ферм из парных уголков |
а – центрирование стержней; б – узел при раскосной решетке; в – прикрепление прогонов; г – прикрепление крупнопанельных плит
передается на опору. Площадь плиты определяется по несущей способности
материала опоры.
(9.12)
где
- расчетное сопротивление материала опоры на сжатие.
Плита работает на изгиб от отпора материала опоры аналогично плите базы колонны (см. гл.8).
Давление фермы на опорную плиту передается через фасонку и опорную стойку, образующие жесткую опору крестового сечения. Оси пояса и опорного раскоса центрируются на ось опорной стойки.
Швы, приваривающие фасонку и опорную стойку к плите, рассчитывают на
опорную реакцию.
(9.13)
![]() |
Рис. 9.18. Заводской стык пояса с изменением сечения |
В опорной плите устраивают отверстия для анкеров. Диаметр отверстий делают в 2-2,5 раза больше диаметра анкеров, а шайбы анкерных болтов приваривают к плите.
Для удобства сварки и монтажа узла расстояние между нижним поясом и
опорной плитой принимают больше 150мм.
Аналогично конструируем опорный узел при опирании фермы в уровне верхнего пояса (рис.9.19.б).
9.17. Ферма с поясами из широкополочных тавров
с параллельными гранями полок
Тавры с параллельными гранями полок получают путем продольного роспуска широкополочных двутавров. Тавры применяют в поясах ферм; решетка выполняется из спаренных или одиночных прокатных или гнутых
уголков. Фермы с поясами из тавров экономичнее по расходу металла на
10-12%, по трудоемкости на 15-20% и по стоимости на 10-15% по сравнению с
фермами из парных уголков. Экономия достигается за счет уменьшения числа деталей, размеров фасонок и длины сварных швов.
При небольших усилиях в раскосах швы их крепления к поясу размещаются на стенке тавра (рис.9.21,а). При больших усилиях (опорный и соседний с ним раскосы) для обеспечения необходимой длины шва приваривают к стенке тавра узловую фасонку той же толщины (рис.9.21,б). Стыковой шов соединения фасонки со стенкой тавра рассчитывается на срез от усилия, равного разности усилий в примыкающих панелях пояса.
![]() |
![]() |
9.19. Укрупнительный стык стропильной фермы из парных уголков |
а – на сварке; б – на болтах; 1 – линия сгиба стыковой накладки
![]() |
.9.20. Опорные узлы ферм из парных уголков |
а – опирание на уровне нижнего пояса; б – тоже, верхнего пояса
Изменение сечения пояса может быть осуществлено встык (рис.9.21,б) или с помощью листовой вставки и накладки (рис.9.21,в).
Укрупненные стыки отправочных марок выполняются на сварке или высокопрочных болтах.
Высокие экономические показатели имеют фермы с поясами из тавров и перекрестной решеткой из одиночных уголков (см. рис.9.6,ж). Раскосы тавра без фасонок (рис.9.21,г). В месте пересечения раскосы соединяются на сварке или болтах. Растянутый раскос препятствует потере устойчивости сжатого раскоса и уменьшает его расчетную длину. как в плоскости, так и из плоскости фермы в 2 раза.
![]() |
Рис.9.21. Узлы ферм с поясами из тавров |
а – узел без фасонки; б – узел с дополнительной фасонкой и изменением сечения пояса встык; в – узел с изменением сечения пояса с помощью накладки и вставки; г – узел фермы с перекрестной решеткой из уголков
9.18. Фермы из труб
В трубчатых фермах рациональны безфасоночные узлы с непосредственным примыканием стержней решетки к поясам (рис.9.22,а). Узловые сопряжения должны обеспечивать герметизацию внутренней полости фермы, чтобы предотвратить там коррозию.
Стержни также центрируются по геометрическим осям, но допускается и эксцентриситет не более одной четверти диаметра поясной трубы, если она используется при неполной несущей способности.
Расчет такового узлового сопряжения довольно сложен и относится к области расчета пересекающихся цилиндрических оболочек.
Прочность шва, прикрепляющего трубчатый стержень решетки, можно проверить в запас прочности по формуле
(9.14)
где
- коэффициент условий работы шва, учитывающий неравномерность распределения напряжения по длине шва;
- длина шва, определяемая по формуле
lw = 0.5 π d ξ [ 1.5( 1 + cosec α ) -
cosec α ] (9.15)
Значение коэффициента ξ, зависящего от соотношения диаметра труб
приведены в табл.9.3.
При недостаточной толщине пояса его можно усилить (рис.9.22,а). Накладки вырезают из труб того же диаметра, что и пояс или изгибают из листа толщиной не менее одной и не более двух толщин стенки поясной трубы
При передаче на пояс фермы сосредоточенных нагрузок (от веса кровли, подвесного транспорта и т.п.) необходимо предусмотреть детали для
Т а б л и ц а 9.3. Значения коэффициента ξ |
| | 0,2 | 0,5 | 0,6 | 0,7 | 0,75 | 0,8 | 0,85 | 0,9 | 0,95 | 1,0 |
| ξ | 1,0 | 1,01 | 1,02 | 1,03 | 1,04 | 1,05 | 1,06 | 1,08 | 1,12 | 1,22 |
приложения этих нагрузок симметрично относительно осей плоскости фермы вдоль боковых участков стенки поясной трубы.
Укрупнительное соединение стропильных ферм в коньковом узле выполнять с центрирующей прокладкой между фланцевыми заглушками.
Если нет станков для фигурной обработки торцов труб, узлы трубчатых ферм можно сплющивать (рис.9.22,б), а в исключительных случаях выполнять на фасонках (рис.9.22,в). Сплющивание концов допустимо лишь для труб из низкоуглеродистой или другой пластичной стали.
Трубы одинакового диаметра соединяют встык на остающемся подкладном кольце (рис.9.23,а). При низком расчетном сопротивлении наплавленного металла стыковое соединение на подкладном кольце выполняют косым швом (рис.9.23б).
Стыковое соединение можно также выполнить с помощью парных кольцевых накладок, гнутых из листа или вырезаемых из труб того же или несколько большего диаметра (рис.9.23,в). Толщину накладок и сварного шва рекомендуется принимать на 20% больше толщины стыкуемых труб.
Стыкуемые соединения труб разных диаметров, работающих на сжатие, могут выполняться с помощью торцевых прокладок (рис.9.23,г). На монтаже часто применяются фланцевые соединения на болтах (рис.9.23,д).
Решения опорных узлов приведены на рис.9.24.
9.19. Фермы из гнутых профилей
Фермы из гнутых сварных замкнутых профилей (ГСП) проектируют с бесфасоночными узлами (рис.9.25). Для упрощения конструкции узлов следует принимать треугольную решетку без дополнительных стоек, при которой к поясам примыкает не более двух элементов.
Рис. 9.22. Узлы трубчатых ферм |
а – с непосредственным примыканием; б – со сплющиванием концов стержней;
в – на фасонках; г – со вставками; 1 - заглушка
![]() |
Рис. 9.23. Стыковые соединения труб
![]() |
Рис. 9. 24. Опорные узлы трубчатых ферм |
Толщину стенок стержней принимать не менее 3 мм. Применение профилей
одинаковых размеров сечения, отличающихся толщиной стенок менее чем
на 2 мм не допустимо в одной ферме.
Ширину стержней решетки “
” (из плоскости конструкции) следует принимать, возможно, большей. Но не более
из условия наложения продольных сварных швов и не менее 0,6 поперечного размера пояса
В (
,
- толщина пояса и решетки).
Углы примыкания раскосов к поясу должны быть не менее 300 для обеспечения плотности участка сварного шва со стороны острого угла.
Заводские стыки стержней рекомендуется выполнять сваркой встык на остающейся подкладке, а монтажные стыки – фланцевыми на болтах.
Сварные швы, прикрепляющие стержни решетки к полкам поясов рассчитывают как стыковые (см. гл.4).
Узлы ферм из открытых гнутых профилей можно выполнять без фасонок.
При поясе фемы коробчатого сечения и раскосах из двух ветвей, соединенных планками, раскосы примыкают с двух сторон внахлестку к поясу и привариваются фланговыми швами (рис.9.25,а). Если высота пояса недостаточна, то к нему приваривают фасонки в двух плоскостях стыковыми швами (рис.9.25,б). Опорный узел показан на рис.9.25,в.
9.20. Оформление рабочего чертежа легких ферм (КМД)
На деталировочном (рабочем) чертеже показывают фасад отправочного элемента, планы верхнего и нижнего поясов, вид сбоку и разрезы. Узлы и сечения стержней чертят в масштабе 1:10-1:15 на схеме фермы, вычерченной в масштабе 1:20-1:30 (см. рис.13).
Основными размерами узла являются размеры от центра узла до торцов прикрепляемых стержней решетки и до края фасонки (см. рис.9.17). Длина стержней решетки и фасонок назначается кратными 10 мм. На чертеже указываются размеры сварных швов и расположение отверстий под болты.
На деталировочном чертеже размещается спецификация деталей для каждого отправочного элемента и таблица заводских швов или болтов.
В примечаниях указываются особенности изготовления конструкции, неясные из чертежа
9.21. Узлы тяжелых ферм
В тяжелых фермах надо более строго выдерживать центрирование стержней в узлах по осям, проходящим через центр тяжести, так как даже небольшие эксцентриситеты при больших усилиях в стержнях вызывают значительные моменты, которые необходимо учитывать при расчете ферм.
При изменении сечения поясов центрирование элементов следует проводить по осредненной линии центров тяжести, при этом в расчете учитывается момент от расцентровки (если эксцентриситет больше 1,5% высоты сечения пояса).
Тяжелые фермы имеют, как правило, высоту больше 3,85 м, поэтому их собирают на монтаже из отдельных элементов. Монтажные стыки располагают в узлах или вблизи узлов.
При расположении стыка в узле, усложняется конструкция узла.
При монтаже не всегда удается обеспечить качество сварного соединения. Поэтому монтажные соединения элементов ферм, работающих на динамические нагрузки (мостовые, подкрановые фермы и т.д.), часто выполняют на высокопрочных болтах (рис.9.26). При Н-образном или швеллерном сечении стержней простыми и надежными являются узлы на фасонках, соединяющих с наружной стороны все подходящие к узлу стержни.
К фасонкам крепят только вертикальные элементы стержней.
Фасонки при устройстве стыков пояса в центре узла служат стыковыми элементами. Чтобы обеспечить работу фасонок целесообразно усиливать их в местах стыков наружными накладками. Число болтов, прикрепляющих
![]() |
Рис.9.25. Узлы ферм из открытых гнутых профилей
накладки, увеличивается на 10%. Фасонки следует принимать достаточно толстыми, не меньше толщины скрепляемых элементов.
Болты в узлах тяжелых ферм следует размещать по унифицированным рискам на расстояниях, требуемых кондуктором и многошпиндельным сверлением (обычно при болтах
мм шаг болтов принимают 80мм).
В большепролетных фермах горизонтальное смещение опор весьма значительно. Чтобы исключить дополнительные горизонтальные усилия, конструктивное решение опорных узлов должно соответствовать расчетной схеме (одна опора шарнирно неподвижная, другая – подвижная). Неподвижную
опору выполняют в виде плиточного шарнира или неподвижного балансира, подвижную на катках по типу мостовых ферм (см. гл.18).
Рис.9.26. Узел тяжелой фермы на болтах |
9.22. Предварительно напряженные фермы
В фермах предварительное напряжение осуществляется затяжками, в неразрезных фермах – смещением опор. В разрезных фермах затяжки выполняются из высокопрочных материалов (стальных канатов, пучков
высокопрочной проволоки и т.п.). Затяжки следует размещать так, чтобы в результате их натяжения в наиболее нагруженных стержнях фермы возникали усилия, обратные по знаку усилиями от нагрузки.
Затяжки можно размещать в пределах длины отдельных стержней, работающих под нагрузкой на растяжение, создавая в них предварительное напряжение сжатия (рис.9.27,а). Этот способ эффективен только для тяжелых ферм.
В фермах, пояс которых (работающий на растяжение) имеет значительный удельный вес по расходу металла, можно создать предварительное напряжение одной затяжкой во всех панелях пояса (рис.9.27,б).
В легких фермах наиболее эффективна схема типа арки с затяжкой (рис.9.27, в, г).
Возможны выносные затяжки (рис.9.27,д), разгружающее воздействие которых на стержни фермы может быть особенно значительным. Однако по условиям компоновки сооружения и транспортирования – выносную затяжку не всегда можно применить.
При размещении затяжки вдоль нижнего пояса по длине она соединяется диафрагмами с поясом и обеспечивает его от потери устойчивости во время предварительного напряжения (рис.9.28), когда нижний пояс получает сжимающие усилия.
При выносных затяжках и в схеме “арка с затяжкой” необходима принять меры для обеспечения устойчивости нижнего пояса в процессе предварительного напряжения. В этом случае следует осуществлять натяжение затяжки в проектном положении, когда ферма раскреплена связями или же на земле во время монтажа, после чего выполнять натяжение и подъем (рис.9.29, а). В пространственных системах ферм, например, треугольного сечения, также можно производить натяжение внизу, так как нижний пояс закреплен от потери устойчивости (рис.9.29,б).
Сечения стержней в предварительно напряженных фермах могут быть такими же как и в обычных. При предварительном напряжении отдельных стержней затяжки должны размещаться симметрично относительно вертикальной оси стержня. По конструктивным соображениям они часто проектируются из двух ветвей (см. рис.9.28).
Основы расчета и конструирования предварительно напряженных ферм изложены в спецкурсе (“Металлические конструкции” [3]).
1. Классификация и область применения ферм (стр.2-4).
2. Выбор статической схемы и очертания фермы и определения ее размеров(стр.4-9).
3. Какие бывают решетки в фермах? (стр.5-10).
4. Что такое строительный подъем и для чего он нужен? (cтр.9-10).
5. Как обеспечивается устойчивость ферм? (стр.11-12).
6. Какие бывают сечения ферм и их подбор? (стр.12-15; 21-27).
7. Как определяются расчетные нагрузки на ферму и усилия в ее стержнях? (стр16-19).
8. Как определяется расчетная длина стержней? (стр.19-21).
Лекция "11 Страхование внешнеэкономической деятельности" также может быть Вам полезна.
9. Что такое предельная гибкость стержня? (стр.20-21).
10. Конструирование ферм. Какая разница между фермами из одиночных уголков и из парных? (стр.27-33).
11. Когда используется сечение поясов из тавров? (стр.34-35).
12. Из чего еще конструируют фермы? (стр.35-40).
13. Что такое предварительно напряженные фермы? (стр.40-42)
14. Как оформляют чертежи легких ферм? (стр.39).



















































