Для студентов РГУПС по предмету Теоретические основы электротехники (ТОЭ)Расчет разветвленной магнитной цепи при постоянных токахРасчет разветвленной магнитной цепи при постоянных токах
5,00518142
2024-05-172024-05-17СтудИзба
Задача 2: Расчет разветвленной магнитной цепи при постоянных токах вариант 6
Описание
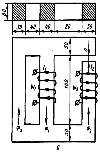
Для магнитной цепи выполнить следующее:
1. Начертить эквивалентную схему, указав на ней направление магнитных потоков и магнитодвижущих сил (МДС).
2. Составить систему уравнений по законам Кирхгофа для расчета цепи.
3. Определить магнитные потоки в стержнях и значение магнитной индукции в воздушном зазоре.
Магнитопровод выполнен из электротехнической стали, кривая намагничивания которой представлена в таблице. При расчете магнитной цепи следует пренебречь потоками рассеяния.
Кривая намагничивания
В, Тл | 0 | 0,4 | 0,8 | 1,2 | 1,6 | 2 |
Н, А/м | 0 | 200 | 400 | 950 | 3900 | 15000 |
Исходные данные:
I1, А | W1, число витков | I2, А | W2, число витков |
45 | 200 | 15 | 200 |
Файлы условия, демо
Характеристики решённой задачи
Учебное заведение
Номер задания
Вариант
Программы
Просмотров
1
Качество
Идеальное компьютерное
Размер
388,7 Kb
Список файлов
Задача.docx
