Для студентов МАИ по предмету Сопротивление материаловРасчет статически определимого стержня на кручениеРасчет статически определимого стержня на кручение
4,96529522
2025-10-032025-10-03СтудИзба
ДЗ 2.1: Расчет статически определимого стержня на кручение вариант 30
Новинка
-50%
Описание
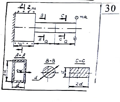
Задача 2.1. Расчет статически определимого стержня на кручение ![]()
Для статически определимого стержня:- Произвести расчет и построение эпюр Мк, тmax, θ, φ
- Произвести проектировочный расчет на прочность. Найденный параметр d округлить в большую сторону с точностью до 1 мм. При принятом значении параметра d вычислить максимальные касательные напряжения на каждом участке и изобразить эпюры касательных напряжений в этих поперечных сечениях
- Вычислить максимальный угол закручивания |φmax| в градусах (G= 0,8 • 105 Н/мм2)
- Произвести расчет на жесткость. Считая, что допускаемый угол максимального закручивания [φ] должен не превышать 0,5|φmax|, найти параметр d
а = 300 мм; М=mа=106 Н*мм; [т] = 80 Н/мм2
Характеристики домашнего задания
Предмет
Учебное заведение
Семестр
Номер задания
Вариант
Теги
Просмотров
0
Качество
Фото рукописных листов
Размер
8,32 Mb
Список файлов
Расчет статически определимого стержня на кручение.pdf

Вам все понравилось? Получите кэшбэк - 40 рублей на Ваш счёт при покупке. Поставьте оценку и напишите положительный комментарий к купленному файлу. После Вы получите деньги на ваш счет.