Главная » Учебные материалы » Механика жидкости и газа (МЖГ или Гидравлика) » Решения задач » Несколько классов/семестров » В системе смазки двигателя шестерённый насос нагнетает масло по трубо­проводу 1 в масляный радиатор 3, из которого оно, охладившись, сливается в поддон по трубопроводу 2. Определить необходимое давление насоса, если его подача Q = 0,4 л/с, диаметры d
Для студентов по предмету Механика жидкости и газа (МЖГ или Гидравлика)В системе смазки двигателя шестерённый насос нагнетает масло по трубо­проводу 1 в масляный радиатор 3, из которого оно, охладившись, сливается в поддоВ системе смазки двигателя шестерённый насос нагнетает масло по трубо­проводу 1 в масляный радиатор 3, из которого оно, охладившись, сливается в поддо
5,00518051
2024-03-04СтудИзба

В системе смазки двигателя шестерённый насос нагнетает масло по трубо­проводу 1 в масляный радиатор 3, из которого оно, охладившись, сливается в поддон по трубопроводу 2. Определить необходимое давление насоса, если его подача Q = 0,4 л/с, диаметры d

Описание

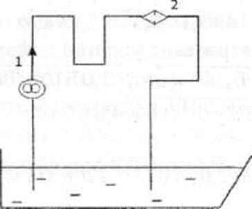
В системе смазки двигателя шестерённый насос нагнетает масло по трубо­проводу 1 в масляный радиатор 3, из которого оно, охладившись, сливается в поддон по трубопроводу 2. Определить необходимое давление насоса, если его подача Q= 0,4 л/с, диаметры d1= 10 мм, d2= 15 мм, длина участков 11 = 1,8 м, 12 = 1,1 м. Потерями на трение во всасывающей трубе пренебречь. Кинематиче­ская вязкость масла до радиатора 1= 8 мм2/с, после радиатора 2 = 11 мм2/с. Коэффициенты местных сопротивлений εуч.= 0,3; ε BX. = 0,5; εвых. = 1; εрад. = 2. Плотность масла р = 900 кг/м3, трубы гидравлически гладкие.

Характеристики решённой задачи

Программы
Просмотров
1
Качество
Идеальное компьютерное
Размер
38,51 Kb

Список файлов

Задача.docx
Картинка-подпись

Комментарии

Поделитесь ссылкой:
Цена: 79 руб.
Расширенная гарантия +3 недели гарантии, +10% цены
Рейтинг автора
5 из 5
Поделитесь ссылкой:
Сопутствующие материалы
FREE
И.И. Куколевский, Л.Г. Подвидз - Сборник задач по машиностроительной гидравлике
В гидравлической системе (рисунок 1), размеры которой приведены в таблице 1, определить расход протекаемой жидкости Q при температуре t0 C при полностью открытом запорном вентиле А (ξвен=2,0), если давление в емкости Рм и высота уровня жидкости Н0 за
Трубопровод диаметром d=0,3 м, длиной l=100 м, подготовленный к гидравлическому испытанию, заполнен водой при атмосферном давлении. Коэффициент сжимаемости воды принять равным βр=0,5⋅10-9 Па-1. Деформацией трубопровода пренебречь. Определить, какое к
Найти давление воздуха в резервуаре В (рис. 1), если избыточное давление на поверхности воды в резервуаре А равно ри, разности уровней ртути (ρ = 13600 кг/м3) в двухколенном дифференциальном манометре h1 и h2, а мениск ртути в левой трубке манометра
В сосуде хранится жидкость с плотностью 650 кг/м3 (рис. 9.1). Давление в сосуде измеряется ртутным манометром. В открытом конце манометрической трубки над ртутью имеется столб воды высотой h1=0,15 м. Разность уровней ртути h2=0,23 м; h3=0,35 м. Вычис
Центробежный насос, подающий воду из бака А в бак B на высоту Hг, снабжён обводной трубой, по которой часть его подачи возрастает на сторону всасывания. Диаметр всасывающей и нагнетательной труб d, их общая расчётная длина L=l1+l2, коэффициент гидрав

Подобрали для Вас услуги

-33%
Вы можете использовать решённую задачу для примера, а также можете ссылаться на неё в своей работе. Авторство принадлежит автору работы, поэтому запрещено копировать текст из этой работы для любой публикации, в том числе в свою задачу в учебном заведении, без правильно оформленной ссылки. Читайте как правильно публиковать ссылки в своей работе.
Свежие статьи
Популярно сейчас
Зачем заказывать выполнение своего задания, если оно уже было выполнено много много раз? Его можно просто купить или даже скачать бесплатно на СтудИзбе. Найдите нужный учебный материал у нас!
Ответы на популярные вопросы
Да! Наши авторы собирают и выкладывают те работы, которые сдаются в Вашем учебном заведении ежегодно и уже проверены преподавателями.
Да! У нас любой человек может выложить любую учебную работу и зарабатывать на её продажах! Но каждый учебный материал публикуется только после тщательной проверки администрацией.
Вернём деньги! А если быть более точными, то автору даётся немного времени на исправление, а если не исправит или выйдет время, то вернём деньги в полном объёме!
Да! На равне с готовыми студенческими работами у нас продаются услуги. Цены на услуги видны сразу, то есть Вам нужно только указать параметры и сразу можно оплачивать.
Отзывы студентов
Ставлю 10/10
Все нравится, очень удобный сайт, помогает в учебе. Кроме этого, можно заработать самому, выставляя готовые учебные материалы на продажу здесь. Рейтинги и отзывы на преподавателей очень помогают сориентироваться в начале нового семестра. Спасибо за такую функцию. Ставлю максимальную оценку.
Лучшая платформа для успешной сдачи сессии
Познакомился со СтудИзбой благодаря своему другу, очень нравится интерфейс, количество доступных файлов, цена, в общем, все прекрасно. Даже сам продаю какие-то свои работы.
Студизба ван лав ❤
Очень офигенный сайт для студентов. Много полезных учебных материалов. Пользуюсь студизбой с октября 2021 года. Серьёзных нареканий нет. Хотелось бы, что бы ввели подписочную модель и сделали материалы дешевле 300 рублей в рамках подписки бесплатными.
Отличный сайт
Лично меня всё устраивает - и покупка, и продажа; и цены, и возможность предпросмотра куска файла, и обилие бесплатных файлов (в подборках по авторам, читай, ВУЗам и факультетам). Есть определённые баги, но всё решаемо, да и администраторы реагируют в течение суток.
Маленький отзыв о большом помощнике!
Студизба спасает в те моменты, когда сроки горят, а работ накопилось достаточно. Довольно удобный сайт с простой навигацией и огромным количеством материалов.
Студ. Изба как крупнейший сборник работ для студентов
Тут дофига бывает всего полезного. Печально, что бывают предметы по которым даже одного бесплатного решения нет, но это скорее вопрос к студентам. В остальном всё здорово.
Спасательный островок
Если уже не успеваешь разобраться или застрял на каком-то задание поможет тебе быстро и недорого решить твою проблему.
Всё и так отлично
Всё очень удобно. Особенно круто, что есть система бонусов и можно выводить остатки денег. Очень много качественных бесплатных файлов.
Отзыв о системе "Студизба"
Отличная платформа для распространения работ, востребованных студентами. Хорошо налаженная и качественная работа сайта, огромная база заданий и аудитория.
Отличный помощник
Отличный сайт с кучей полезных файлов, позволяющий найти много методичек / учебников / отзывов о вузах и преподователях.
Отлично помогает студентам в любой момент для решения трудных и незамедлительных задач
Хотелось бы больше конкретной информации о преподавателях. А так в принципе хороший сайт, всегда им пользуюсь и ни разу не было желания прекратить. Хороший сайт для помощи студентам, удобный и приятный интерфейс. Из недостатков можно выделить только отсутствия небольшого количества файлов.
Спасибо за шикарный сайт
Великолепный сайт на котором студент за не большие деньги может найти помощь с дз, проектами курсовыми, лабораторными, а также узнать отзывы на преподавателей и бесплатно скачать пособия.
Популярные преподаватели
Добавляйте материалы
и зарабатывайте!
Продажи идут автоматически
6711
Авторов
на СтудИзбе
287
Средний доход
с одного платного файла
Обучение Подробнее