Для студентов по предмету Механика жидкости и газа (МЖГ или Гидравлика)Произвести расчет объемного гидропривода, схема которого показана на рис. 13.1 б, при следующих исходных данных: усилие на штоке гидроцилиндра R=200 кПроизвести расчет объемного гидропривода, схема которого показана на рис. 13.1 б, при следующих исходных данных: усилие на штоке гидроцилиндра R=200 к
5,00517931
2024-01-162024-09-16СтудИзба
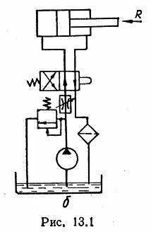
Произвести расчет объемного гидропривода, схема которого показана на рис. 13.1 б, при следующих исходных данных: усилие на штоке гидроцилиндра R=200 кН, ход поршня h=500 мм, скорость движения поршня υп=2,5 см/с, длина напорной гидролинии lн=4 м, слив
Описание
Произвести расчет объемного гидропривода, схема которого показана на рис. 13.1 б, при следующих исходных данных: усилие на штоке гидроцилиндра R=200 кН, ход поршня h=500 мм, скорость движения поршня υп=2,5 см/с, длина напорной гидролинии lн=4 м, сливной – lс=7 м. В напорной гидролинйи необходимо установить шесть угольников (ζ=1,2), а в сливной - восемь. Гидропривод должен работать при высоком давлении и среднем режиме эксплуатации. Интервал рабочих температур – 0...50 °С. Сопротивлением гидродросселя пренебречь.
Характеристики решённой задачи
Номер задания
Просмотров
3
Качество
Скан печатных листов
Размер
9,13 Mb
Список файлов
1.jpg
2.jpg
3.jpg
Приложения.jpg
