Для студентов по предмету Механика жидкости и газа (МЖГ или Гидравлика)Жидкость (ρ=900 кг/м3) через дроссель подается в поршневую полость гидроцилиндра диаметром D=100 мм. Определить давление жидкости перед дросселем, приЖидкость (ρ=900 кг/м3) через дроссель подается в поршневую полость гидроцилиндра диаметром D=100 мм. Определить давление жидкости перед дросселем, при
5,0051
2024-01-162024-09-16СтудИзба
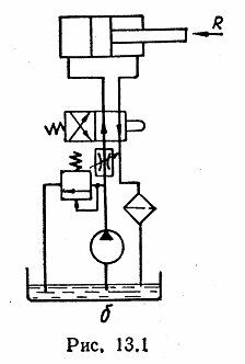
Жидкость (ρ=900 кг/м3) через дроссель подается в поршневую полость гидроцилиндра диаметром D=100 мм. Определить давление жидкости перед дросселем, при котором поршень будет перемещаться со скоростью υп=5 см/с, если усилие на штоке R=4 кН, проходное с
Описание
Жидкость (ρ=900 кг/м3) через дроссель подается в поршневую полость гидроцилиндра диаметром D=100 мм. Определить давление жидкости перед дросселем, при котором поршень будет перемещаться со скоростью υп=5 см/с, если усилие на штоке R=4 кН, проходное сечение дросселя Sдр=8 мм2, а коэффициент расхода μ=0,66 (рис. 13.1,б). Объемный КПД гидроцилиндра ηо=0,98. Трением в гидроцилиндре и давлением в штоковой полости пренебречь.
Характеристики решённой задачи
Номер задания
Просмотров
6
Качество
Скан печатных листов
Размер
1,16 Mb
Список файлов
1.jpg
